prometheus监控Linux Server node_exporter代理安装和配置
1,代理客户端安装和配置
1,笔者是一个arm版本的linux Server,因此这里下载的是arm版本的包
2,注意node_exporter的版本和prometheus的版本时间上不要相差太远,有可能不兼容或者一些其他问题。
###新增node_exporter用户和组
root@******:/usr/local/node_exporter# groupadd node_exporter
root@******:/usr/local/node_exporter# useradd -g node_exporter -m -d /usr/local/node_exporter -s /sbin/nologin node_exporter
###下载node_exporter,笔者是一个arm版本的linux Server,因此这里下载的是arm版本的包
root@******:/usr/local/node_exporter# wget https://github.com/prometheus/node_exporter/releases/download/v1.6.1/node_exporter-1.6.1.linux-arm64.tar.gz
###解压缩node_exporter安装包
tar xvf node_exporter-1.6.1.linux-arm64.tar.gz
mv node_exporter-1.6.1.linux-arm64/ node_exporter
###授权
root@******:/usr/local/node_exporter/node_exporter# chown -R node_exporter:node_exporter /usr/local/node_exporter
root@******:/usr/local/node_exporter/node_exporter# chmod +x /usr/local/node_exporter/node_exporter/node_exporter
###创建systemctl服务启动文件
root@******:/usr/local/node_exporter/node_exporter#
cat > /usr/lib/systemd/system/node_exporter.service <<EOF
[Unit]
Description=node_exporter
After=network.target
[Service]
Type=simple
User=node_exporter
ExecStart=/usr/local/node_exporter/node_exporter/node_exporter
Restart=on-failure
[Install]
WantedBy=multi-user.target
EOF
###启动服务
systemctl start node_exporter
systemctl enable node_exporter
windows_exporter安装后生成的http服务,http://192.168.1.4:9100/metrics 也即暴露给prometheus服务端的接口


2,prometheus服务端配置
1,prometheus服务端配置文件增加
# linux monitor
- job_name: 'linux_monitor'
static_configs:
- targets: ['192.168.***.***:9100']#或者在这里追加其他服务器,格式为:'ip:port','ip:port','ip:port'
2,重启prometheus之后,进入prometheus的控制后台,发现上述代理已经注册到prometheus服务端中

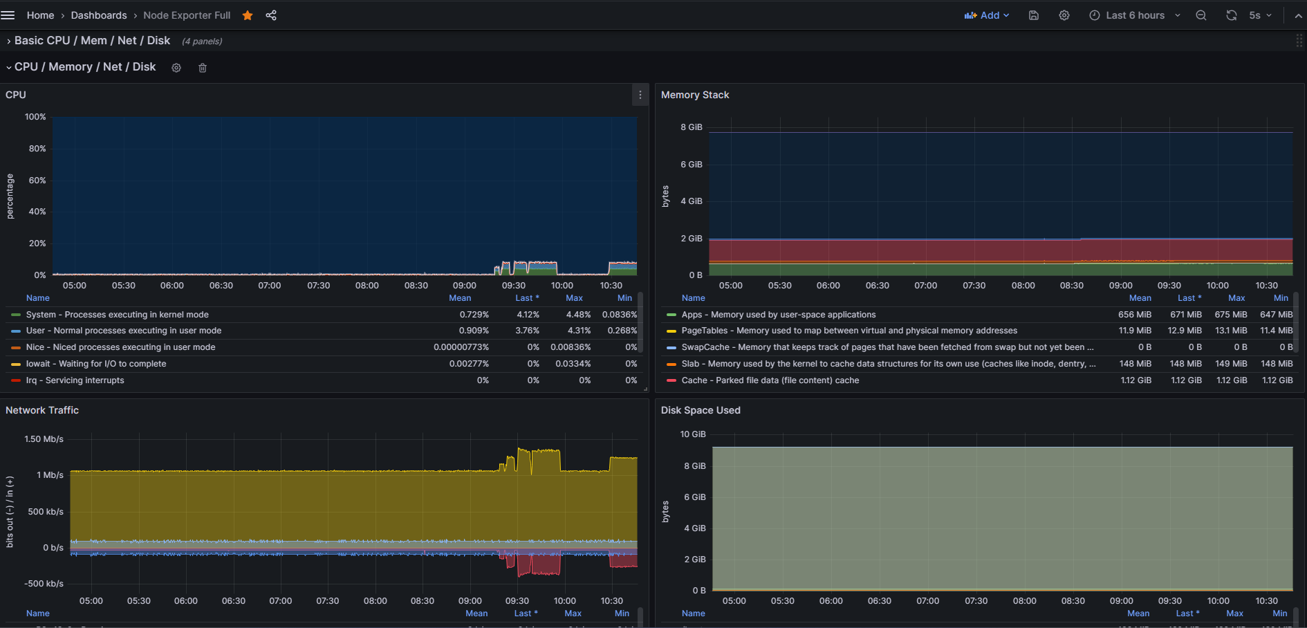
3,Grafana模板
这里使用经典的9276模板,里面有数十项系统负载指标可供参考。



参考:https://www.cnblogs.com/lvzhenjiang/p/14377577.html
浙公网安备 33010602011771号