prometheus监控windows window_exporter代理安装和配置
1,代理客户端安装和配置
下载地址:https://github.com/prometheus-community/windows_exporter/releases
1.1 这里需要下载msi安装包,
exe文件需要手动执行,且不会自动启动,直接下载一个msi安装包安装,会自动生成服务以及自动启动。
1.2 根据prometheus版本来决定下载window_exporter的版本,最新版本的exporter并不一定适配你的prometheus服务端,最好是跟prometheus发布时间差不多的exporter,否则可能会出现各种异常问题。
笔者是一个prometheus-2.47.0的prometheus,下载了最新版的window_exporter-0.31.3,安装后在grafana面板上,收集不到一些服务器的信息,最后退回到windows_exporter-0.29.0才恢复正常。

windows_exporter安装后生成的服务。

windows_exporter安装后生成的http服务,http://192.168.1.4:9182/metrics 也即暴露给prometheus服务端的接口

2,服务端配置
2.1 修改prometheus的配置文件,在windows_performance_monitor这个标签页中增加上述服务IP地址和端口号,如果没有可以直接配置。
- job_name: 'windows_performance_monitor'
static_configs:
- targets: ['192.168.1.1:9182','192.168.1.2:9182','192.168.1.3:9182','192.168.1.4:9182']
labels:
install: 'qa_performance_test_server'
2.2 重启prometheus服务
进入prometheus的后台管理页面 http://192.168.*.*:9090/targets?search=,在windows_performance_monitor标签页下面可以发现新增的服务器配置,这个endpoint地址http://192.168.1.4:9182/metrics实际上就是上述客户端暴露给服务端的数据采集入口

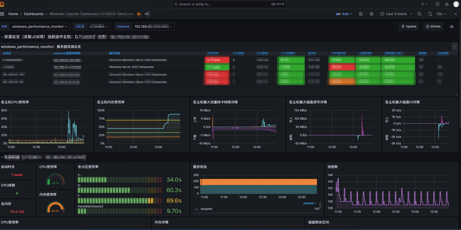
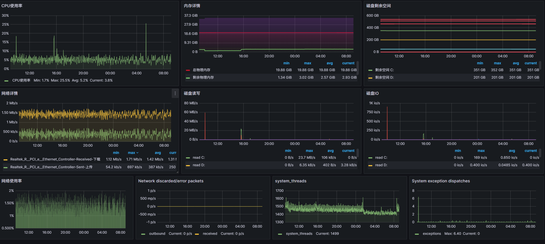
2.3 回到grafana的监控面板,会发现已经将目标服务器载入监控列表。


浙公网安备 33010602011771号