软件工程概论第二周作业
(一)理论学习
1.学习慕课第二章:编写高质量代码
对于评价代码的质量标准有了一定的了解,了解了模块化编程、可修改性等概念。

对于学习代码的三个重要步骤(看、问、练)有一些启发。在初学时,还是要多看代码,多看别人做,在模仿中不断提升理解。
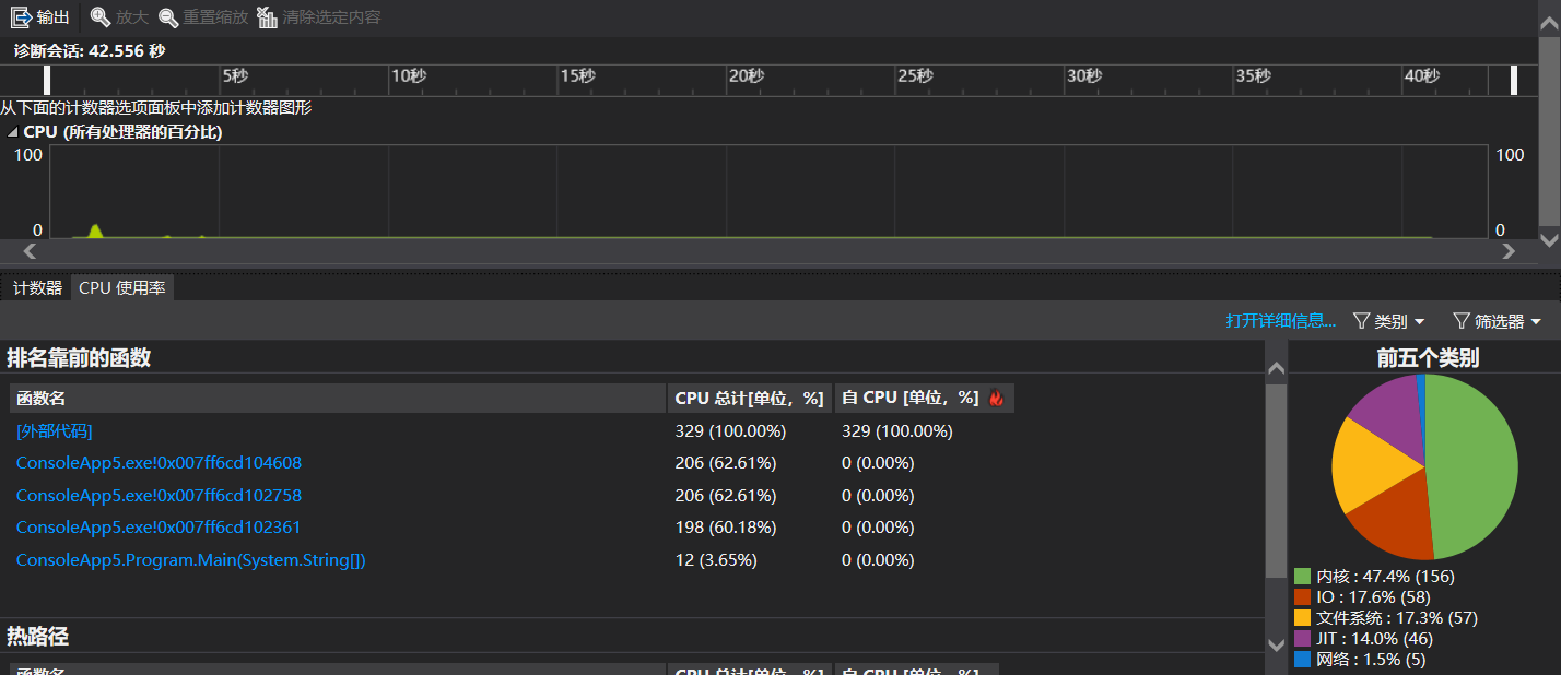
2.学习了《构建之法》第二章个人技术和流程中的关于单元测试和效能分析工具的内容
3.在网上下载查看了C#的代码规范,学习了C#的基本语法
https://www.cnblogs.com/aehyok/p/3418447.html

(二)实践学习
1.经过向同学请教,终于掌握代码仓库的使用,单独实现整个操作;

2.在学习C#语法的基础上,进行最大子段和的编程,本来中间遇到点小困难解决不了,感觉接近成功了,准备请教教员或同学完成。休息的时候想到了一点思路,再试就成功了!
代码仓库:https://gitee.com/liu-zhimeng001/lzm2
学会了使用软件中自带的性能探测器进行性能分析:

希望在教员和同学的指导帮助下,经过自己的努力,能够保持追赶!
浙公网安备 33010602011771号