Pod监控之Nodejs
一、Nodejs添加接口
1、nextjs用法
安装包prom-client,在ping同一目录层级创建接口api/ssr/metrics
比如首页https://mik.dev.platform.michaels.com/api/ssr/metrics
dc项目https://mik.dev.platform.michaels.com/api/ssr/dc/metrics
import { register, collectDefaultMetrics } from 'prom-client'; collectDefaultMetrics({}); export default async function handler(_, res) { res.setHeader('Content-type', register.contentType); res.send(await register.metrics()); }
2、 express、koa、nestjs 参考官方文档
npm: prom-client
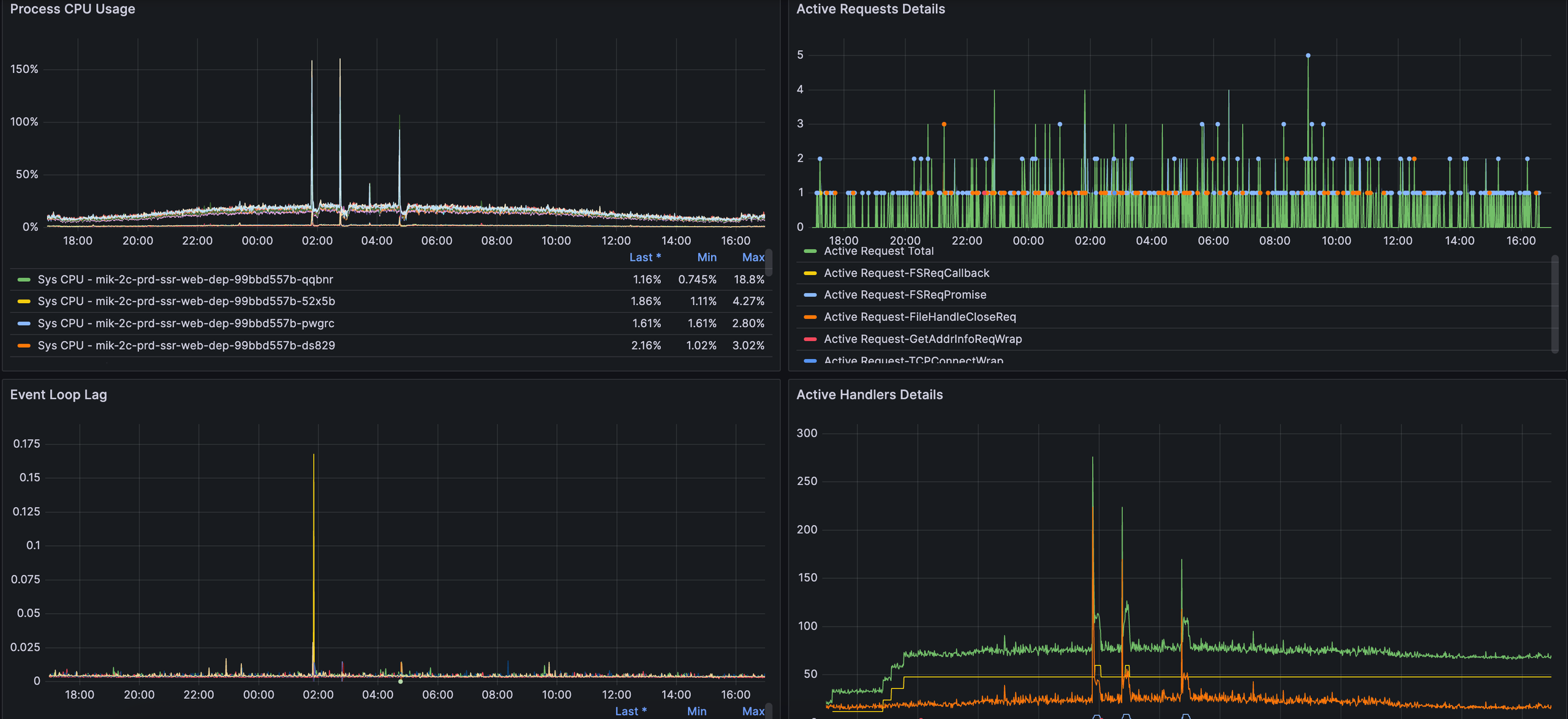
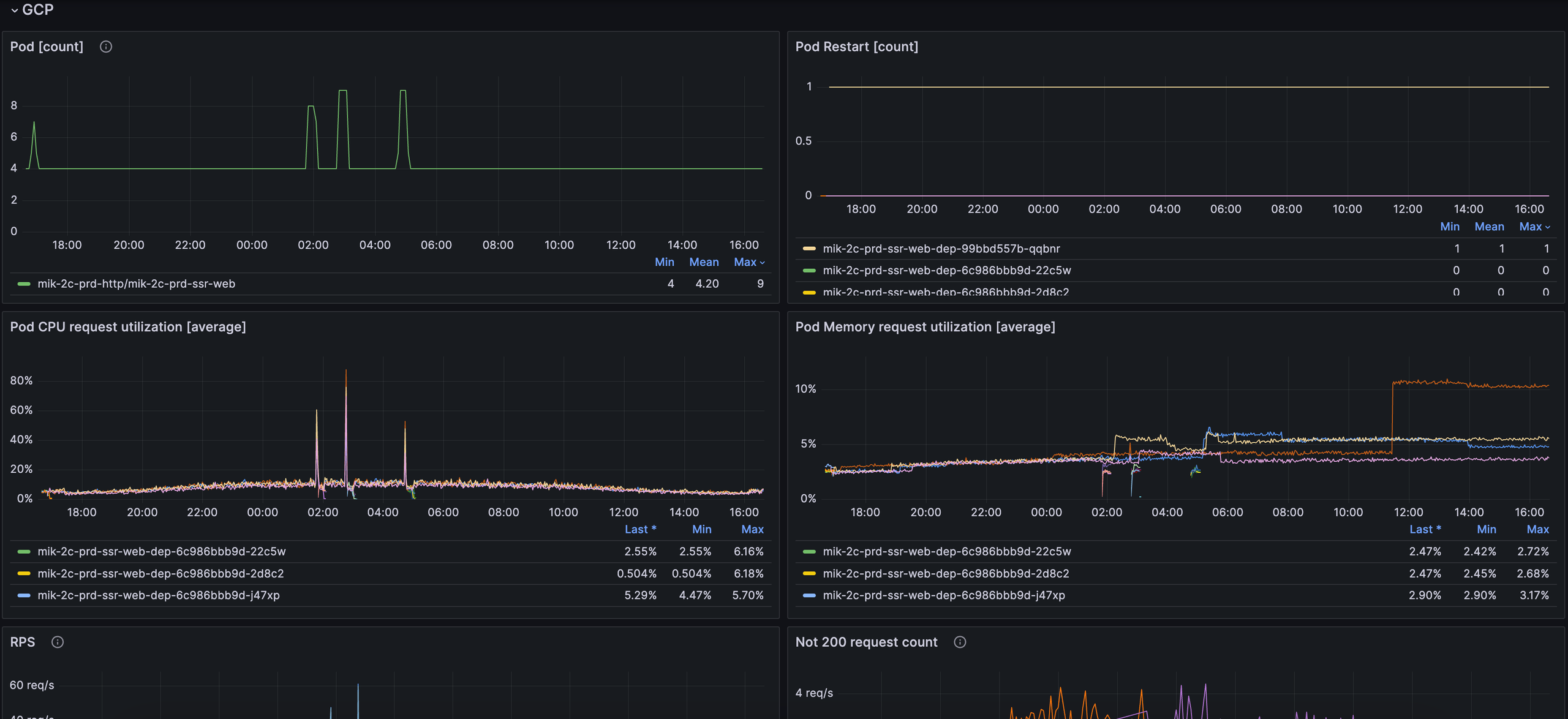
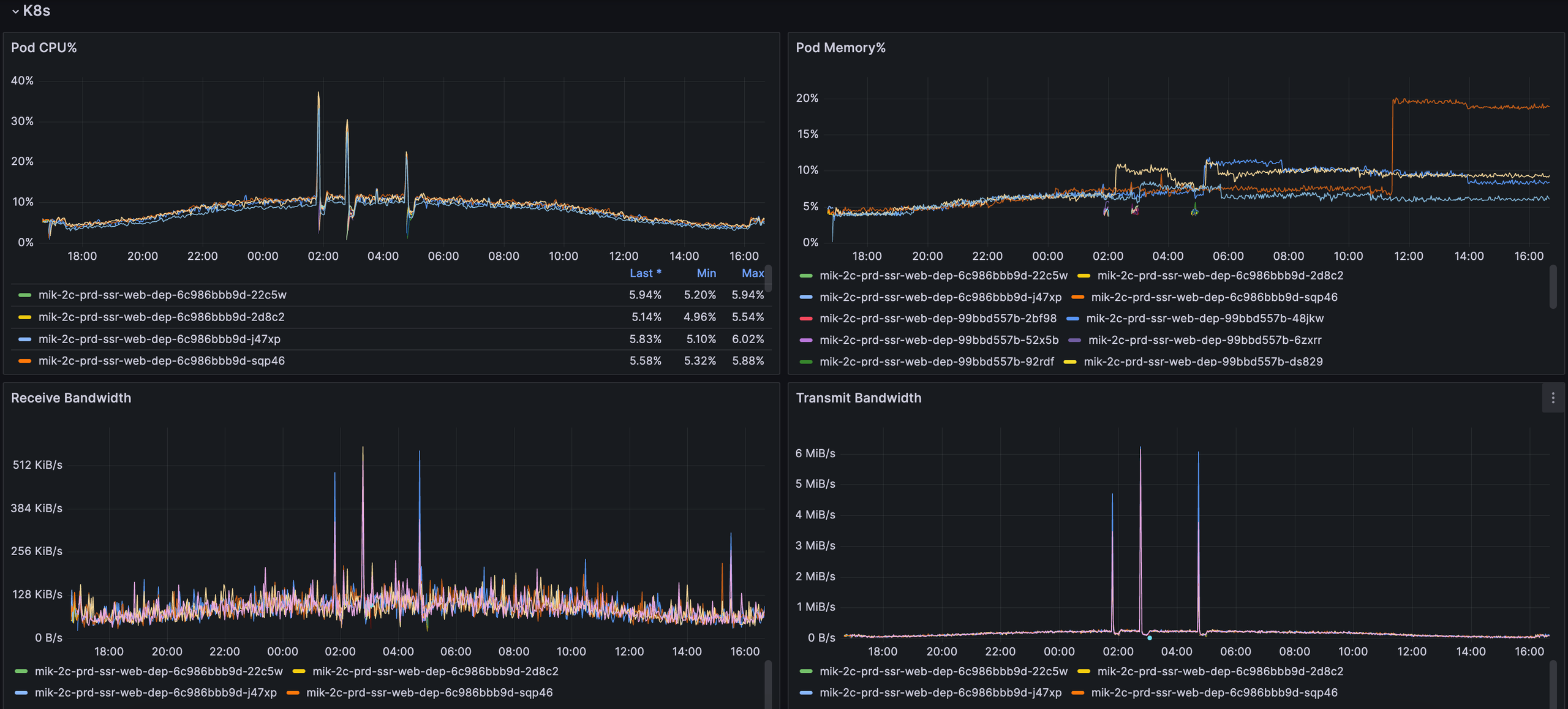
二、四种数据源监控
比如首页监控,需登录VPN
http://grafana.toc.platform.michaels.com/d/TM2J_ZyVk/mik-ssr-web-prd?orgId=1
1、Nodejs数据源,api/ssr/metrics接口提供数据给Prometheus(普罗米修斯)

2、gcp数据源,谷歌云平台采集数据

3、k8s数据源,我们公司Prometheus(普罗米修斯)采集数据

4、custom数据源,根据自定义业务,提供数据给Prometheus(普罗米修斯)


浙公网安备 33010602011771号