Dymola — 多学科系统仿真平台
Dymola是法国DassaultSystems公司的多学科系统仿真平台,广泛应用于国内外汽车、交通、能源等行业的系统总体架构设计、选型及匹配验证、系统优化等。Dymola支持FMI标准接口协议,可用于集成不同软件建立的、不同详细程度的模型,进行MIL、SIL和HIL测试。
产品介绍
• 多学科仿真
Dymola作为多学科系统仿真平台,提供了多种属性的物理接口,覆盖机械、电气、热、流体以及控制等领域,结合Dymola提供的Modelica基础库和商业库,可方便用户创建物理系统架构以及不同复杂程度的系统功能模型。Modelica基础库为客户提供Modelica协会在机械、流体、电子电气、电磁、控制、传热等多个工程领域的新近研究成果。并提供模型库,涵盖整车热管理系统、人体舒适度、燃料电池、锂电池、车辆动力学、液压、电机驱动、电力、火电、水电、风电等领域,为产品的多领域协同研发提供更全面的支撑。
Dymola的模型可用于HIL测试,支持NI、dSPACE、Concurrent、HiGale、RT-Lab等实时仿真系统。
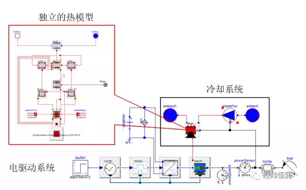
♦ 电气系统模型库
针对新能源汽车,Dymola提供了蓄电池库、燃料电池库、电驱动系统库、车辆动力学库,可用于搭建完整的混合动力汽车、纯电动汽车模型及供电网、充电桩模型,为新能源汽车电气系统和整车动力学特性的仿真分析和测试提供了模型。
蓄电池模型库包括电池单体、电池组和BMS,电芯模型包含三部分,电模型、热模型和老化模型,考虑了温度,寿命,SOC对电池性能影响。BMS除传统控制外还可加入了主动预防控制等特性。

.jpg)
电气系统库中拥有各类电器元件,并包括详细的半导体元件,如IGBT,BJT,MOSFET等,考虑了其瞬态效果与能耗。电机模型能够准确反映电机的生热、冷却及温度对电机特性的影响。模型库包含多种驱动控制模型,满足不同仿真速度需求。

.jpg)
♦ 热管理系统模型库
针对综合热管理系统,Dymola提供了热系统库、空调库、蒸发循环库、液体冷却库和换热器库等模型库,为整车综合热管理系统的协同仿真提供了更加完整的解决方案,包括乘员舱温度控制、发动机冷却、电池包热管理、电机电控冷却等。
热系统库由TLK-Thermo公司开发,集成了TLK多年项目经验和实验台架测试经验,用于热管理系统的稳态、瞬态系统仿真,完成零部件匹配设计。基于结构建模的方式可以实现零部件参数优化,为零部件设计指导。与控制系统集成分析,指导控制策略设计。
液冷库在可压或不可压流体系统和流体回路仿真分析中表现良好,能够加速冷却系统虚拟原型设计和仿真,完成元件选型与尺寸设计,系统性能研究与瞬态响应研究,支持控制系统的快速设计与评估。
.jpg)
• 架构模型与集成仿真
借助多学科系统仿真平台Dymola可建立整车或整机系统架构,定义多个子系统之间的耦合关系,并通过物理接口以及总线等技术,创建模板式仿真模型,不同复杂程度的系统模型可在不变的架构上进行验证,可适用于全系统的早期指标设计以及后期的详细性能验证。
同时,基于系统集成的FMI协议,可将专业工具生成的FMU模型集成到统一的系统架构中,对系统的详细物理特性进行验证与评估。
FMI(Functional Mock-Up Interface)是开放的第三方标准接口协议,任何软件均可以基于该协议开发接口,将模型封装为FMU(Functional Mock-Up Unit)或导入其他软件生成的FMU,实现模型交互和联合仿真。基于FMI/FMU可以实现异构模型联合仿真中的数据交互。
FMU是黑盒模型,在产品研发早期,FMU可作为主机厂与供应商之间协同设计的模型交互工具。主机厂定义系统架构,并结合供应商提供FMU模型,建立系统级模型,基于数字化仿真进行方案验证、优化和部件选型。

.jpg)
Dymola内嵌了FMI工具,可直接实现FMU模型的导入以及导出,FMI支持多种仿真工具,很多工具也已经内嵌FMI协议。同时对于一些无法直接生成FMU模型的软件,也可采用FMIToolbox实现FMU生成。
应用&案例
Dymola主要客户包括:DAIMLER、TOYOTA、Ford、BMW、EDF、ALSTOM等。
宝马i8的设计基于虚拟车辆的概念进行,采用Dymola平台搭建混动车的动力系统模型,联合Simulink和IPG的控制系统及驾驶环境模型,基于FMI/FMU,构建了整个虚拟车辆,对整车设计方案进行性能评估。

浙公网安备 33010602011771号