数据指标体系搭建方法及经验
在当今数据驱动的商业环境中,构建一个有效的数据指标体系成为了企业成功的关键。数据指标体系是一套精心设计的测量工具,用于评估和指导企业的业务活动。通过这个体系,企业能够转化庞大、复杂的数据为有价值的洞察,从而指导决策,优化运营,增强竞争力。
数据指标体系不仅仅是一些随机挑选的数据点的集合。相反,它是一个精心构建的框架,旨在反映企业的核心目标和策略。它必须与企业的整体战略和业务目标保持一致,以确保其指标能够为决策提供最相关和有力的支持。
在搭建这样的体系时,需要综合考虑各种因素,包括业务模型、市场环境、内部运营流程以及外部的经济和技术趋势。这要求企业不仅要有深刻的业务洞察,还需要精通数据分析和处理。
本文将探讨如何有效地搭建和管理数据指标体系,从掌握基本的思维模型到洞悉业务全貌,再到实施具体的方法论。最后将介绍开源的ClkLog工具,帮助您建立一个能够全面衡量和推动业务增长的数据指标体系。
掌握基本的思维模型,全面洞悉业务
在数据指标体系搭建中,深入理解和掌握业务是基础。为了实现这一目标,我们需要采用几种思维模型来全面分析业务需求和挑战。
5W2H模型
何为5W2H模型
5W2H模型,即谁(Who)、什么(What)、何时(When)、何地(Where)、为什么(Why)、如何(How)、用什么(How much),是一种全面分析问题的框架。在数据指标体系的构建中,这个模型帮助我们清晰地定义指标的目的和背景。
应用5W2H模型
● 谁(Who) 确定谁是数据指标的主要利益相关者。例如,它可能是公司的高管、特定部门或外部客户。
● 什么(What) 明确我们想要通过数据指标了解或改进的具体业务方面。
● 何时(When) 设定数据收集和分析的时间框架。
● 何地(Where) 确定数据收集的地点,比如特定的市场、渠道或平台。
● 为什么(Why) 弄清楚建立这些指标的目的和它们将如何帮助业务。
● 如何(How) 规划实施数据收集和分析的方法。
● 多少(How much) 估算这个过程的成本和资源需求。
逻辑树方法及MECE原则
逻辑树方法
逻辑树方法是一种强大的分析工具,用于将复杂的问题分解成更小、更具体的子问题。它以树状结构呈现,从一个中心问题分枝出多个子问题,每个子问题又进一步细分,直到达到可以操作的具体问题。
如何构建逻辑树
1. 定义中心问题:首先明确你想解决的核心问题。在数据指标体系搭建中,这可能是“如何有效地衡量和提升业务绩效”。
2. 分解为子问题:将中心问题分解为几个关键的子问题。例如,子问题可能包括“哪些指标最能反映业务绩效”、“如何收集和分析这些指标”。
3. 继续分解:对每个子问题进一步分解,直至具体可行的步骤。例如,“如何收集和分析这些指标”可以分解为“确定数据源”、“设计数据收集方法”和“选择分析工具”。
4. 检查逻辑性和完整性:确保从中心问题到最后的分解步骤,逻辑清晰,且覆盖了所有相关方面。
MECE原则
MECE原则,即“相互独立,完全穷尽”,是逻辑树方法的重要补充,确保在问题分解过程中既不重叠也不遗漏任何重要方面。
1. 相互独立:确保每个分解出的问题或步骤是相互独立的,避免重复。比如,在选择业务绩效指标时,确保每个指标衡量的是不同的业务方面。
2. 完全穷尽:检查是否覆盖了所有相关方面,没有遗漏任何重要的问题或步骤。例如,在考虑数据收集方法时,确保考虑了所有可能的数据源和技术。
结合使用逻辑树和MECE原则,可以确保在构建数据指标体系时,从宏观到微观的每个层面都被深思熟虑并全面覆盖。这种方法论不仅有助于明确每个步骤和指标,还保证了整个体系的逻辑性和有效性。
通过这种详细的分析和严格的逻辑框架,我们能够确保数据指标体系的搭建既系统又全面,能够有效地支持企业的决策制定和业务增长。接下来,可以进一步探讨这个体系在实际业务中的应用,如何通过具体的数据分析为企业带来价值。
商业画布
商业画布的重要性
商业画布是一种强大的工具,用于可视化公司的业务模型。它涵盖了价值主张、客户关系、渠道、收入流等关键要素。
如何使用商业画布
在搭建数据指标体系时,使用商业画布可以帮助我们理解公司的核心业务元素,以及这些元素是如何相互作用的。例如,通过分析客户关系和渠道,我们可以确定哪些指标最能衡量客户满意度和渠道效率。
通过这些思维模型的应用,我们能够更全面地洞悉业务,为搭建一个有效的数据指标体系打下坚实的基础。接下来,我们可以继续深入探讨指标体系的搭建方法论和数据指标体系的价值点。
指标体系搭建方法论
在构建数据指标体系时,选择正确的方法论至关重要。它不仅要符合业务战略,还需要能够提供可操作的见解以支持决策过程。
第一关键指标
第一关键指标(First Key Indicator,FKI)是指那些对企业最有影响力的核心指标。它们是衡量业务健康状况和成功的关键因素。
确定FKI的步骤:
1. 业务目标对齐:确保FKI与公司的长期和短期业务目标一致。
2. 数据可获取性:选择那些能够准确且连续获得数据的指标。
3. 影响力分析:评估每个潜在FKI对业务成果的影响力。
4. 持续监测:定期回顾FKI,确保它们仍然符合业务发展的需要。
基于用户生命周期的指标体系:AARRR
AARRR模型,即获取(Acquisition)、激活(Activation)、留存(Retention)、收入(Revenue)和推荐(Referral),是一种针对用户生命周期的指标体系,特别适用于移动应用和在线业务。
AARRR模型的应用:
1. 获取:衡量新用户来源和获取成本。
2. 激活:评估用户对产品的第一次体验和参与程度。
3. 留存:分析用户在一段时间内继续使用产品的比例。
4. 收入:衡量用户产生的直接收入或生命周期价值。
5. 推荐:量化用户推荐新用户的频率和质量。
客户满意度指标体系:RATER指数模型
RATER指数模型,包括可靠性(Reliability)、能力(Assurance)、有形性(Tangibles)、同情心(Empathy)和响应性(Responsiveness),是一种测量客户满意度的有效工具。
RATER模型的关键元素:
1. 可靠性:能否一致提供所承诺的服务。
2. 能力:员工的知识和礼貌以及他们的能力赢得客户的信任。
3. 有形性:物理设施、设备、人员和沟通材料的外观。
4. 同情心:为客户提供关怀和个性化的服务。
5. 响应性:愿意帮助客户并提供快速服务。
通过综合应用这些方法论,企业能够构建一个全面、灵活且高效的数据指标体系,不仅能够深当然,我们可以深入探讨“3. 数据指标体系的价值点”这一部分,以明确指出这种体系在企业运营和战略规划中的重要性。
数据指标体系的价值点
数据指标体系在现代企业管理中扮演着至关重要的角色。正确的指标体系不仅能够提供关于业务运营的深刻洞见,还能够帮助企业在不断变化的市场环境中作出快速、有效的决策。
建立业务量化衡量的标准
数据指标体系使企业能够将复杂的业务活动量化成可衡量的指标,从而提供一个清晰、客观的业务表现视角。
量化标准的优势:
1. 目标明确:通过量化指标,企业能够明确目标,使员工朝着共同的目标努力。
2. 衡量进展:提供了一种方法来定期检查和衡量业务目标的进展情况。
3. 结果导向:鼓励团队关注结果,而不仅仅是过程,从而推动业绩提升。
减少重复工作,提高分析效率
一个良好的数据指标体系能够大幅减少数据分析过程中的重复劳动,从而提高整体效率。
提高效率的方式:
1. 自动化数据收集:减少手动收集和处理数据的需要,节约时间和资源。
2. 统一的分析框架:为所有团队成员提供一个共同的分析和报告框架,提高协作效率。
3. 即时反馈:实时监控指标,快速识别问题并采取行动。
帮助快速定位问题
有效的数据指标体系能够帮助企业迅速识别和定位问题,从而快速响应市场变化和内部挑战。
定位问题的关键:
1. 发现异常:通过持续监控指标,可以及时发现偏离正常范围的情况。
2. 原因分析:利用数据深入分析问题的根本原因。
3. 制定对策:基于数据分析结果快速制定并实施解决方案。
通过这些价值点,可以看出,数据指标体系不仅仅是一组数据的集合,而是一个全面的管理工具,能够指导企业在复杂多变的商业环境中做出明智的决策。这种体系的建立和优化是任何希望在当代市场中保持竞争力的企业的重要任务。入了解客户行为,还能够有效地监控业务表现和客户满意度。这些体系将为企业提供关键的数据支持,帮助其在竞争激烈的市场中做出明智的决策。
埋点数据指标分析
通过在APP、网站等平台上设置特定的追踪点来收集用户行为数据,能帮助我们从多个维度(如用户行为、使用频率、功能偏好等)分析用户与产品的互动。
APP端分析:关注APP的下载量、激活量、访问量等指标,以评估APP的用户获取和用户参与度。同时,分析用户留存率、活跃度等指标,以了解用户行为和APP性能。
WEB端分析:侧重于页面浏览量(PV)、独立访客数(UV)、访问渠道来源等指标,以评估网站流量和用户行为。此外,关注跳出率和页面平均停留时长,以了解用户对网站的兴趣和参与程度。
业务维度分析:涵盖付费用户数、付费转化率、ARPPU(平均每个付费用户的收入)等指标,以量化业务表现和盈利能力。
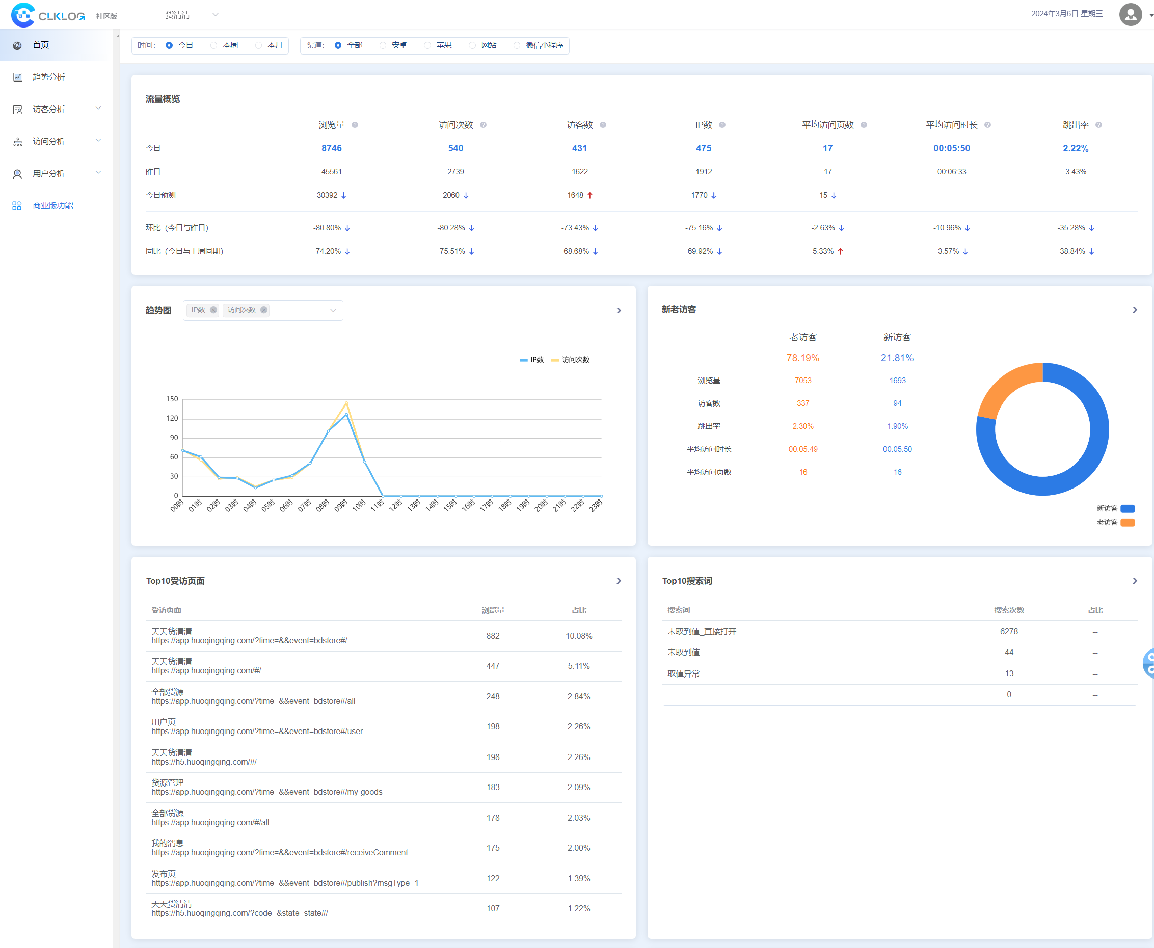
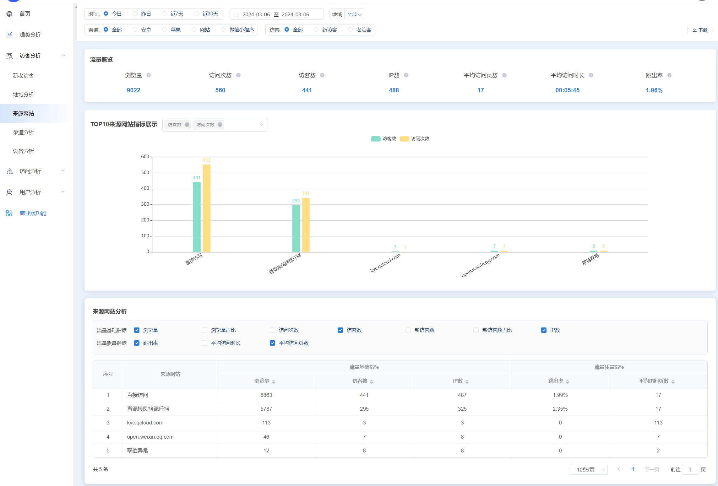
ClkLog数据指标分析
在构建数据指标体系的工程中,选择适用的工具至关重要。
作为一个便捷的开源解决方案,ClkLog为技术人员提供了建立私有化用户分析系统的简便途径。ClkLog的灵活性允许记录和审视用户行为,为业务的运营提供更细致入微的支持。通过采用神策分析SDK和ClickHouse数据库,以前后端分离的方式实现访问统计和用户画像分析。

ClkLog 指标定义
以下为ClkLog对各指标的定义:
| 分类 | 指标项名称 | 指标项说明 | 指标项计算方法/备注 | |
| 基础 | 浏览量 | 选定时间段内访客访问应用的页面总次数。访客每打开一个页面被记录一次,同一页面打开多次浏览量值累计计算。 | ||
| 访客数 | 一天之内访问应用的独立访客数(以Cookie或设备ID为依据),一天内同一访客多次访问应用只计算为一个访客。 选定时间段内的访客数为时间段内的每一天访问应用的独立访客数的累计值。 | |||
| 访问次数 | 选定时间段内访客访问应用的总次数。 访客首次访问或距离上次访问超过30分钟再次访问会被记录为一个新的访问。 | |||
| IP数 | 一天之内访问应用的独立IP数,一天内同一IP多次访问应用只计算为一个IP。 选定时间段内的IP数为时间段内的每一天访问应用的独立IP数的累计值。 | |||
| 跳出率 | 只浏览一个页面就离开或关闭应用的访问次数占总访问次数的百分比。 | 跳出次数 / 总访问次数 * 100% | ||
| 平均访问页数 | 选定时间段内访客访问页面数的平均值。 访客的单次访问中,每打开一个页面被记录一次,同一页面打开多次访问页面数累计计算。 | 浏览量 / 访问次数 | ||
| 平均访问时长 | 选定时间段内访客访问应用的平均时长。 访客的单次访问中,访问的总时长为打开第一个页面到退出或关闭最后一个页面的时间差。 | 访问总时长 / 访问次数 | ||
| 访客 | 新访客数 | 首次访问应用的时间在选定时间段内的访客总数。 | ||
| 新访客占比 | 选定时间段内的新访客在访客总数中的占比。 | 新访客数 / 访客总数 * 100% | ||
| 老访客数 | 首次访问应用的时间不在选定时间段内的访客总数。 | |||
| 老访客占比 | 选定时间段内的老访客在访客总数中的占比。 | 老访客数 / 访客总数 * 100% | ||
| 访问页数 | 访客在单次访问中访问的页面总数量(访问页面不去重)。 | |||
| 访问深度 | 访客在单次访问中访问的页面总数量(访问页面去重)。 | |||
| 访问频次 | 访客在特定时间段访问应用的总次数。 | |||
| 访问时长 | 访客单次访问应用的访问总时长。 访客的单次访问中,访问的总时长为打开第一个页面到退出或关闭最后一个页面的时间差。 | |||
| 上次访问时间 | 访客最后一次访问应用的结束时间。 | |||
| 页面 | 贡献下游浏览量 | 选定时间段内的受访页面给站内其他页面直接带去的浏览量。 | ||
| 进入页次数 | 指定页面作为进入页的访问次数。 访客的单次访问中,进入应用时访问的第一个页面为进入页。 | |||
| 退出页次数 | 指定页面作为退出页的访问次数。 访客的单次访问中,退出应用时访问的最后一个页面为退出页。 | |||
| 退出率 | 选定时间段内从某个页面离开网站的访问次数占所有访问到这个页面的访问总次数的百分比。 | 页面退出次数 / 页面总访问次数 * 100% | ||
| 用户 | 活跃用户 | 活跃用户:不考虑用户的使用情况,只要有打开应用的用户即为活跃用户。 | ||
| 日活跃用户(数):一日 (自然日)之内,访问了应用的用户(数)。一日之内一个用户访问多次应用只计算为一个用户。 | ||||
| 周活跃用户(数):一周 (自然周)之内,访问了应用的用户(数)。一周之内一个用户访问多次应用只计算为一个用户。 | ||||
| 月活跃用户(数):一月 (自然月) 之内,访问了应用的用户 (数)。一月之内一个用户访问多次应用只计算为一个用户。 | ||||
| 留存用户 | 留存用户:选定时间范围开始日期前一日/周/月访问过且在选定时间范围内任意一日/周/月也有访问过的用户。 | |||
| 日留存率: 返回选定范围内每一日的留存数据,以选定时间范围开始前一日的用户数为基准,计算之后的第一日、第 二日、第三日至第N日的留存率。 | ||||
| 周留存率: 返回选定范围内每一周的留存数据,以选定时间范围开始前一周的用户数为基准,计算之后的第一周、第 二周、第三周至第N周的留存率。 | ||||
| 月留存率: 返回选定范围内每个月的留存数据,以选定时间范围开始前一月的用户数为基准,计算之后的第一月、第 二月、第三月至第N月的留存率。 | ||||
| 流失用户 | 流失用户:选定时间范围开始日期前一日/周/月访问过但在选定时间范围内连续N日/周/月都没有访问过的用户。 | |||
| 日流失率: 返回选定范围内每一日的流失数据,以选定时间范围开始前一日的用户数为基准,计算之后的第一日、第 二日、第三日至第N日的流失率。 | ||||
| 周流失率: 返回选定范围内每一周的流失数据,以选定时间范围开始前一周的用户数为基准,计算之后的第一周、第 二周、第三周至第N周的流失率。 | ||||
| 月流失率: 返回选定范围内每个月的流失数据,以选定时间范围开始前一月的用户数为基准,计算之后的第一月、第 二月、第三月至第N月的流失率。 | ||||
| 回流用户 | 日回流用户(数):老访客中,当日有访问但前一日未访问的独立访客(数)。 | |||
| 周回流用户(数):老访客中,当周有访问但前一周未访问的独立访客(数)。 | ||||
| 月回流用户(数):老访客中,当月有访问但前一月未访问的独立访客(数)。 | ||||
| 沉默用户 | 日沉默用户(数):老访客中,当日未访问但前一日有访问的独立访客(数)。 | |||
| 周沉默用户(数):老访客中,当周未访问但前一周有访问的独立访客(数)。 | ||||
| 月沉默用户(数):老访客中,当月未访问但前一月有访问的独立访客(数)。 | ||||
趋势分析

访客分析
访客分析重点关注用户的访问行为,如访问频率、停留时间、跳出率等。这有助于理解用户的参与程度和网站的吸引力。


用户分析
行为分析更加深入地探索用户的具体操作,例如访问次数、平均访问页数等。通过这些数据,我们可以优化用户体验和产品设计。

 
                     
                    
                 
                    
                
 
                
            
         
         浙公网安备 33010602011771号
浙公网安备 33010602011771号