6年前的项目终于更新了--机房ping监控全国主要城市
前言
当初项目的本意是为了监测中心机房到全国各地(主要是省会与重要城市)的ping速率而创建,目标ip地址是根据某个ip网站爬取,而现在该网站已经下线了,导致目标ip无法获取,再加上所用组件版本已经年久失修,最后是本人懒惰~~,导致项目已经不可用很久了
今年勤奋战胜懒惰,又重新占领高地,想着把该项目重修修缮一遍
开始修缮
- 更换ip库:放弃了之前的网站,重新找了一份ip地址库,并且会定期更新
- 部署方式变更:使用docker容器部署,方便部署,
- 加入更多城市:不但跟踪省会以及重要城市,还有地级市也一并跟踪了
- 自动更新ip:每3个小时处理不能ping通的ip,并且从ip库找一个可用的ip地址更新
- 更换最新页面:可以选择使用原生的页面,也可以prometheus+pushgateway+grafana查看更细致的页面
安装
docker volume create idc_ping_monitor_V
docker run -d --name idc_smokeping -p 8001:80 -v idc_ping_monitor_V:/opt -v ./data:/data registry.cn-beijing.aliyuncs.com/wilsonchai/idc_smokeping:v1
docker run -d --name idc_sidecar -v idc_ping_monitor_V:/opt -v ./data/:/data registry.cn-beijing.aliyuncs.com/wilsonchai/idc_sidecar:v1
这里需要注意的是,./data文件存放了所有城市的ping数据,idc_smokeping与idc_sidecar需要共享该目录。如果之前的数据不想要,可直接删除即可
如果有需要推送到pushgateway,那就需要重新配置idc_sidecar
注:prometheus需要idc_ping_monitor启动6分钟之后才会有数据
docker rm -f idc_sidecar
docker run -d --name idc_sidecar -e PUSHGATEWAY_URL=10.22.12.178:9091 -v idc_ping_monitor_V:/opt -v ./data/:/data registry.cn-beijing.aliyuncs.com/wilsonchai/idc_sidecar:v1
编译
如果需要自己编译,也可以进入两个目录分别操作
-
idc_smokeping
cd smokeping && docker build . -t registry.cn-beijing.aliyuncs.com/wilsonchai/idc_smokeping:v1 -
idc_sidecar
cd sidecar && docker build . -t registry.cn-beijing.aliyuncs.com/wilsonchai/idc_sidecar:v1
详解
idc_smokeping:使用smokeping作为数据采集端,负责采集到各城市ip的ping数据,存为rrd格式的数据文件,每3分钟采集一次,并且每3小时会应用一次新的城市ip(如果有更新)idc_sidecar:- 使用cron+python脚本,每小时检查城市ip是否能够ping通,如果不能ping通,就立刻在ip库中更换一个
- 如果配置了环境变量:
PUSHGATEWAY_URL,那每3分钟将各个城市的数据采集到pushgateway,从而进入prometheus,方便后续分析
./data:各城市的ping数据存放在宿主机当前目录的./data下面,便于保存、备份或者删除idc_ping_monitor_V:docker volume,用来存放各城市的ip地址以及ip库
效果
1)原生的效果图

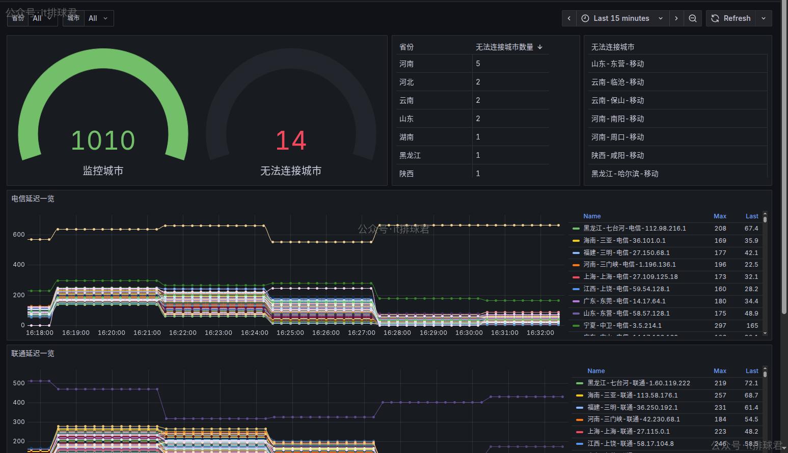
2)grafana

这里需要注意的是:该panel有2个参数:省份和城市。省份可以选择,由于城市过多(1010个),选择城市的时候需要自行输入
代码仓库
最后再来分析一下仓库目录下的代码组成,方便大家使用
▶ tree -L 1
.
├── grafana
├── sidecar
└── smokeping
-
grafana目录主要存放了grafana的模版文件,需要的时候直接导入进grafana即可▶ ls -l grafana total 20 -rw-rw-r-- 1 wilson wilson 18946 11月 5 18:43 全国速率监测(地级市版).json -
sidecar目录主要存放了各种操作城市数据相关的脚本 -
smokeping目录主要存放了smokeping相关的配置文件
联系我
- 联系我,做深入的交流

至此,本文结束
在下才疏学浅,有撒汤漏水的,请各位不吝赐教...
本文来自博客园,作者:it排球君,转载请注明原文链接:https://www.cnblogs.com/MrVolleyball/p/19276024
本文版权归作者和博客园共有,欢迎转载,但未经作者同意必须在文章页面给出原文连接,否则保留追究法律责任的权利。

浙公网安备 33010602011771号