opentelemetry全链路初探--日志跳转trace
前言
上一小节描述了metrics、traces,本小节来把log也加进去,并且做一个traces与log的联动
- 当查看日志的时候,可以同时跳转到对应的jaeger,查看分段trace情况

应用服务
- 本次要测试的应用服务架构为
a.py-->b.py - 业务服务会往对应的目录打印日志,并且日志包含了
trace_id
a.py
import tornado.httpserver as httpserver
import tornado.web
from tornado.ioloop import IOLoop
from opentelemetry import trace
from opentelemetry.sdk.trace import TracerProvider
from opentelemetry.sdk.resources import SERVICE_NAME, Resource
from opentelemetry.sdk.trace.export import BatchSpanProcessor
from opentelemetry.exporter.otlp.proto.http.trace_exporter import OTLPSpanExporter
from opentelemetry.trace import get_tracer
from opentelemetry.propagate import inject
import requests
import logging
trace.set_tracer_provider(
TracerProvider(resource=Resource.create({SERVICE_NAME: "line-a"}))
)
span_processor = BatchSpanProcessor(OTLPSpanExporter(endpoint="http://127.0.0.1:4318/v1/traces"))
trace.get_tracer_provider().add_span_processor(span_processor)
logger = logging.getLogger('a.py')
logger.setLevel(logging.INFO)
formatter = logging.Formatter( '%(asctime)s - %(name)s - %(levelname)s - %(message)s', datefmt='%Y-%m-%d %H:%M:%S')
file_handler = logging.FileHandler('logs/access-a.log', mode='a', encoding='utf-8')
file_handler.setFormatter(formatter)
logger.addHandler(file_handler)
def traced(name):
def decorator(func):
def wrapper(*args, **kwargs):
tracer = get_tracer(__name__)
with tracer.start_as_current_span(name):
trace_id = format(trace.get_current_span().get_span_context().trace_id, '032x')
logger.info('{} {}'.format(name, trace_id))
return func(*args, **kwargs)
return wrapper
return decorator
class TestFlow(tornado.web.RequestHandler):
def get(self):
views()
self.finish('hello world')
@traced("phase-1")
def views():
views_2()
headers = {}
inject(headers)
requests.get("http://127.0.0.1:20000", headers=headers)
@traced("phase-2")
def views_2():
pass
def applications():
urls = []
urls.append([r'/', TestFlow])
return tornado.web.Application(urls)
def main():
app = applications()
server = httpserver.HTTPServer(app)
server.bind(10000, '0.0.0.0')
server.start(1)
IOLoop.current().start()
if __name__ == "__main__":
try:
main()
except KeyboardInterrupt as e:
IOLoop.current().stop()
finally:
IOLoop.current().close()
同理配置b.py
...
trace.set_tracer_provider(
TracerProvider(resource=Resource.create({SERVICE_NAME: "line-b"}))
)
logger = logging.getLogger('b.py')
logger.setLevel(logging.INFO)
formatter = logging.Formatter( '%(asctime)s - %(name)s - %(levelname)s - %(message)s', datefmt='%Y-%m-%d %H:%M:%S')
file_handler = logging.FileHandler('logs/access-b.log', mode='a', encoding='utf-8')
...
@traced("phase-3")
def views(headers):
pass
...
def main():
app = applications()
server = httpserver.HTTPServer(app)
server.bind(20000, '0.0.0.0')
server.start(1)
IOLoop.current().start()
...
访问curl 127.0.0.1:10000之后,就会往日志文件中写入日志
▶ cat access-a.log
2025-08-21 11:22:18 - a.py - INFO - phase-1 38f0e8cef3e331993eca1675fa8c956b
2025-08-21 11:22:18 - a.py - INFO - phase-2 38f0e8cef3e331993eca1675fa8c956b
▶ cat access-b.log
2025-08-21 11:22:18 - b.py - INFO - phase-3 38f0e8cef3e331993eca1675fa8c956b
日志系统loki
1)安装loki
loki.yaml
auth_enabled: false
server:
http_listen_port: 3100
common:
instance_addr: 127.0.0.1
path_prefix: /loki
storage:
filesystem:
chunks_directory: /loki/chunks
rules_directory: /loki/rules
replication_factor: 1
ring:
kvstore:
store: inmemory
schema_config:
configs:
- from: 2020-10-24
store: tsdb
object_store: filesystem
schema: v13
index:
prefix: index_
period: 24h
ruler:
alertmanager_url: http://localhost:9093
docker run -d --name grafana-loki \
-p 3100:3100 \
-v ./loki.yaml:/etc/loki/local-config.yaml \
grafana/loki:v3.5.3
2)安装promtail
promtail.yaml
server:
http_listen_port: 9080
grpc_listen_port: 0
positions:
filename: /tmp/positions.yaml
clients:
- url: http://10.22.12.178:3100/loki/api/v1/push
scrape_configs:
- job_name: system
static_configs:
- labels:
job: access_log
__path__: /var/log/access*.log
docker run -d --name grafana-promtail \
-v ./promtail.yaml:/etc/promtail/config.yml \
-v ./logs:/var/log:ro \
grafana/promtail:3.5
3)安装grafana
docker run -d --name grafana-grafana \
-p 3000:3000 \
grafana/grafana:12.1.1
4)在grafana上配置loki
登录grafana --> connections --> data sources --> 选择loki --> 开始配置
最关键的步骤就是把connection改成loki的地址10.22.12.178:3100

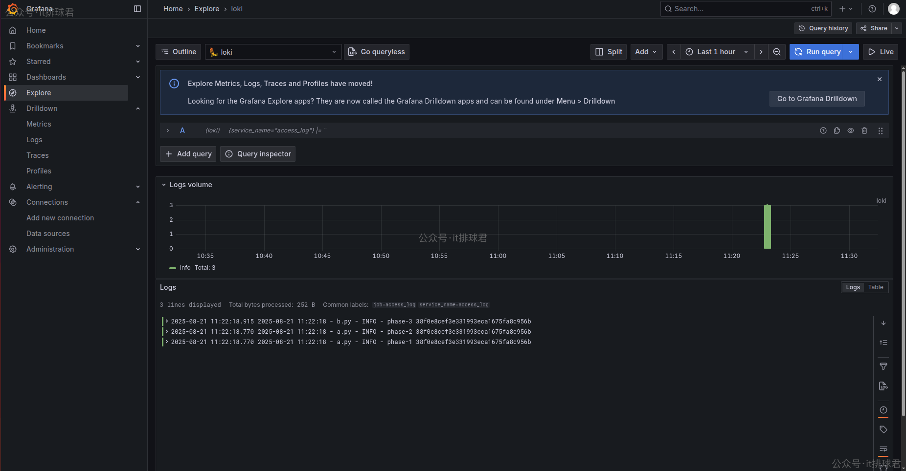
5)查看下刚才写入的日志

日志已经进来了
logs跳转至traces
之前已经将traces采集进jaeger,现在又拥有了日志,将他们通过traceid联动起来,在grafana找到日志,并且通过traceid字段跳转去jaeger查询详细信息
登录grafana --> connections --> data sources --> 选择刚才配置好的loki --> Derived fields
- Name:随便取一个
- Type:Regex in log line
- Regex:
([0-9a-f]{32,}) - URL:配置jaeger的URL,
http://10.22.12.178:16686/trace/${__value.raw}

配置完成之后查看日志,有会个跳转按钮,点击之后就来带jaeger-UI的查询页面

联系我
- 联系我,做深入的交流
![]()
至此,本文结束
在下才疏学浅,有撒汤漏水的,请各位不吝赐教...
本文来自博客园,作者:it排球君,转载请注明原文链接:https://www.cnblogs.com/MrVolleyball/p/19246144
本文版权归作者和博客园共有,欢迎转载,但未经作者同意必须在文章页面给出原文连接,否则保留追究法律责任的权利。


浙公网安备 33010602011771号