Skywalking控制台浅使用记录
搭建并启动好skywalking OAT及WEBAPP服务后,对项目进行集成,以某一服务为例,启动参数中添加如下内容:

-javaagent:D:\Server\apache-skywalking-java-agent-8.13.0\skywalking-agent\skywalking-agent.jar -Dskywalking.agent.service_name=seata-server -Dskywalking.plugin.jdbc.trace_sql_parameters=true -Dskywalking.plugin.seata.server=true
如果需要自定义展示Trace,可项目中引入相关依赖,并结合其注解进行相应配置
<dependency> <groupId>org.apache.skywalking</groupId> <artifactId>apm-toolkit-trace</artifactId> <version>8.12.0</version> </dependency>
服务端版本

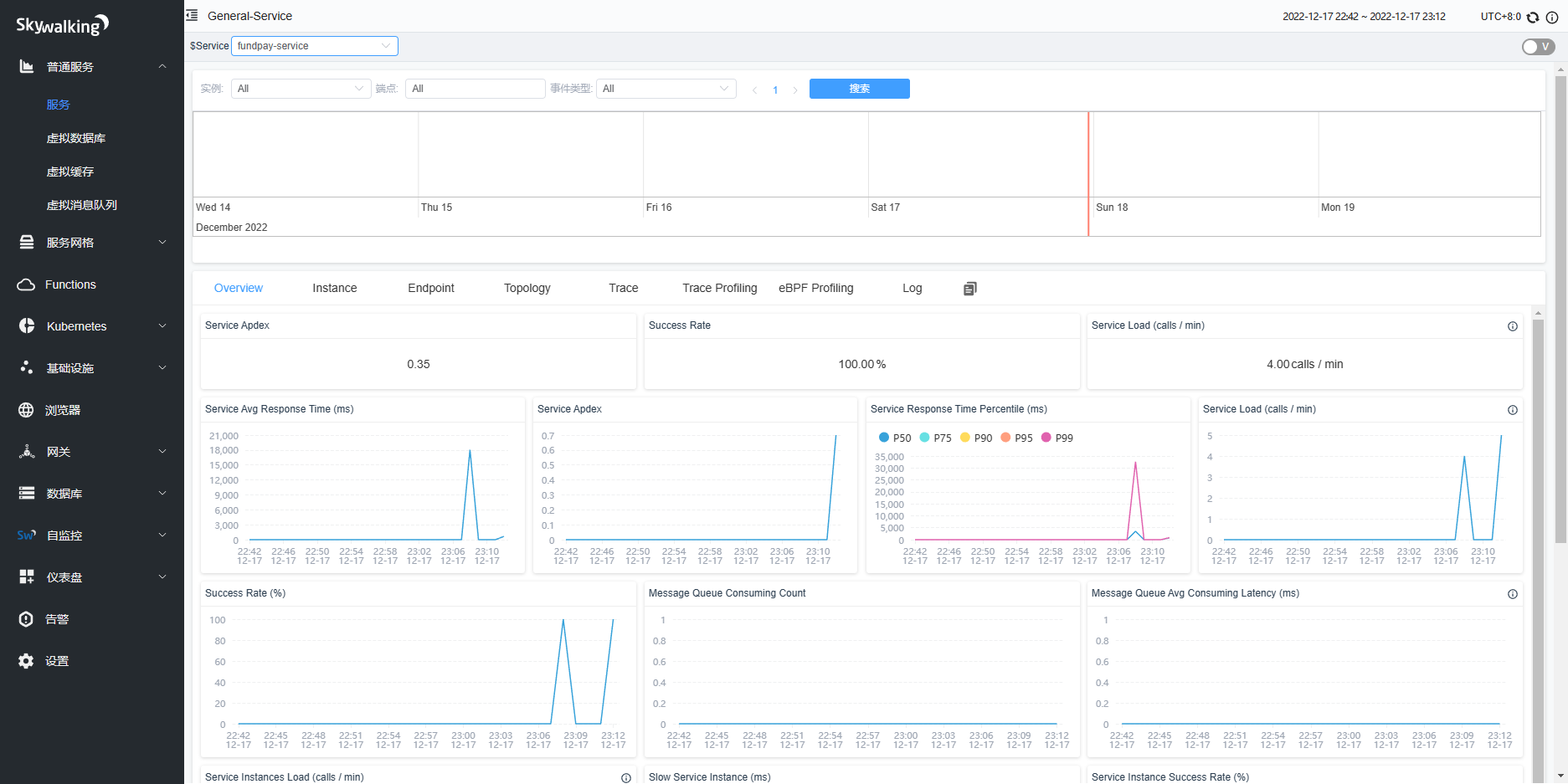
相关demo服务接入后,登陆控制台查看,主要如下:
接入服务

服务拓扑

接口图示

接口Trace

报错接口Trace展示


服务控制台


采样追踪



浙公网安备 33010602011771号