性能测试5.24
Locust
Locust依赖Python环境所以在使用locust做性能测试前需要搭建Python环境
Python环境的搭建
1、C盘下创建Python3文件夹
2、打开安装包,安装目录选择创建的Python3
3、安装的时候,勾选add to path 选择customize installation
验证环境是否搭建成功:
控制台 输入python 出现版本就是搭建成功
在线下载locust
pip3 install locust

locust简介:
locust是非常优秀的性能测试工具,它是依赖于Python的环境,所以使用它的前提是首先需要安装它,然后下载(pip3 install locust)
在Python的技术栈的体系中,性能测试的⼯具是Locust的测试框架,Locust是⼀种易于编写,可以编写测试脚本 和可以扩展的性能测试⼯具,它是基于协程来进⾏设计的,当然也可以说是基于event的事件来进⾏设计的。协程 我们可以简单的理解为是基于⽤户态的线程,更加专业的话说是微线程,基于⽤户可以控制的⼀种微⼩的线程,也 可以叫协程。
如何使用locust进行性能测试?
1、启动服务(这里是把测试的jar包部署到本地)
java -jar app-0.0.1-SNAPSHOT.jar

2、启动locust
(web模式这个需要locustfile.py文件)
import time from locust import HttpUser,task,between class QuickStartUser(HttpUser): wait_time = between(1,2.5) @task def index(self): r=self.client.get('/testDev') assert r.status_code==200
(2、负载模式这个需要locustfile2.py文件)
import time from locust import HttpUser,task,between class QuickStartUser(HttpUser): host = 'http://localhost:8081' min_wait = 3000 max_wait = 6000 @task def index(self): r=self.client.get('/testDev') assert r.status_code==200
locust -f locustfile.py

locust -f locustfile2.py

3、在浏览器访问:
http://localhost:8089/


界面介绍:

下⾯具体针对界⾯的⽂字设置进⾏解释,具体如下:
• Number of total users to simulate:设置模拟的⽤户总数
• Spawn rate (users spawned/second):每秒启动的⽤户虚拟数
• Host (e.g. http://www.example.com


New test:点击该按钮可对模拟的总虚拟⽤户数和每秒启动的虚拟⽤户数进⾏编辑;
Statistics:聚合报告
Charts:测试结果变化趋势的曲线展示图,分别为每秒完成的请求数(RPS)、响应时间、不同时间的虚拟⽤户数;
Failures:失败请求的展示界⾯;
Exceptions:异常请求的展示界⾯;
Download Data:测试数据下载模块, 提供三种类型的CSV格式的下载,分别是:Statistics,responsetime、 exceptions;
jmeter与locust的区别:
1、JMeter是100%Java语言开发的,它是基于线程的模式向服务端发送请求
2、Locust是Python语言开发的,它是基于协程的模式
你之前有做过服务端稳定性测试吗?你是怎么理解它的?
1、服务端稳定性测试指的是持续高并发的向服务端发送请求,服务端都能够处理客户端发送的处理,通过这样的一个模式来验证服务端它在持续高负载下它的业务处理能力,和系统的整体设计能力。如一码通,持续72小时连续不停的扫描二维码,都应该能够很快速的出健康码。
2、有做过,如果是使用JMeter,就是无限循环,如果是locust,就一直持续的请求,具体多久,我们之前是24小时连续不停的请求
Locust性能测试模式选择:
负载测试用负载模式
测试报告:
性能需求:
1、平台满足1000用户同时使用该平台
2、平台中最大响应时间不能超过5秒
前期准备:
• 测试前期准备
• 测试工具技术引入
• 性能测试计划
• 测试设计与开发
• 测试执行与管理,数据收集
• 测试分析
前期准备:
1、800-1500
2、登录 增删改查
3、数据---增删改查用的数据
报告数据收集:
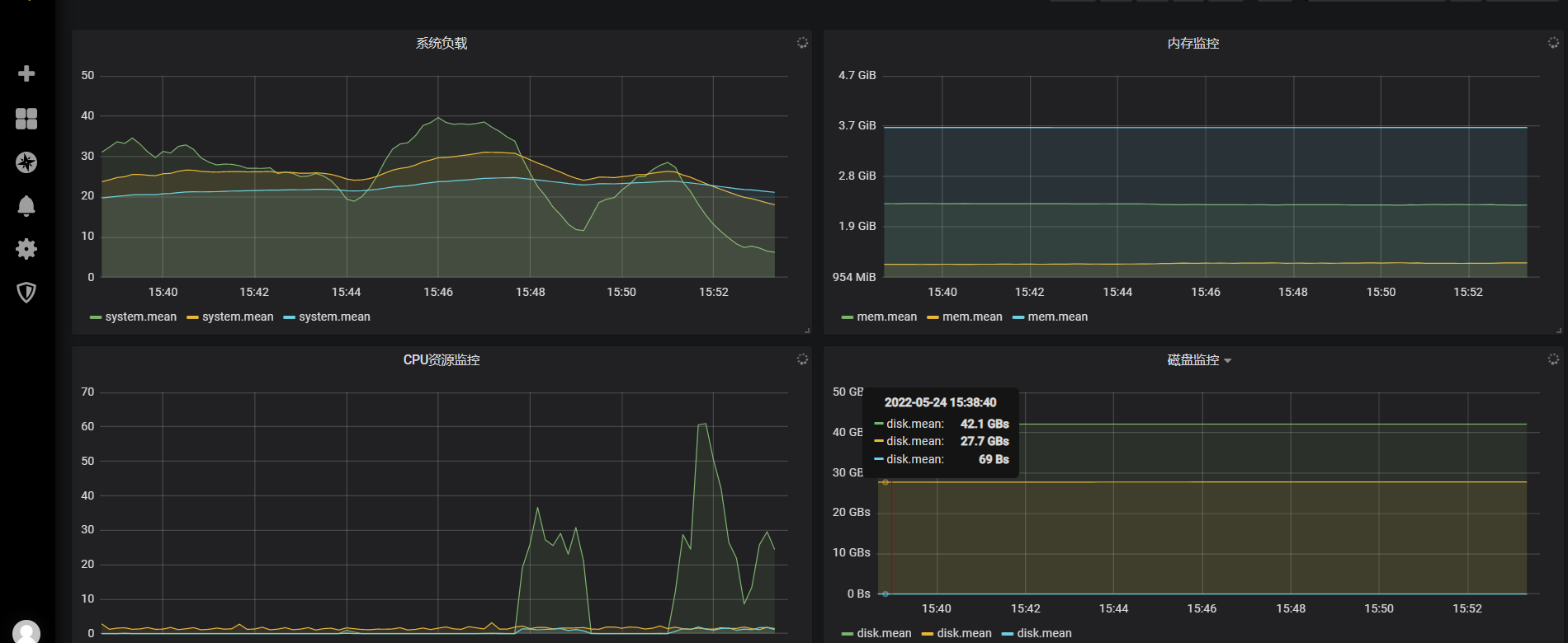
1、系统资源:



系统资源最大是:61 最小是0
由于它的内存没有变化 但是cpu占用居多 表示这个是CPU紧密型
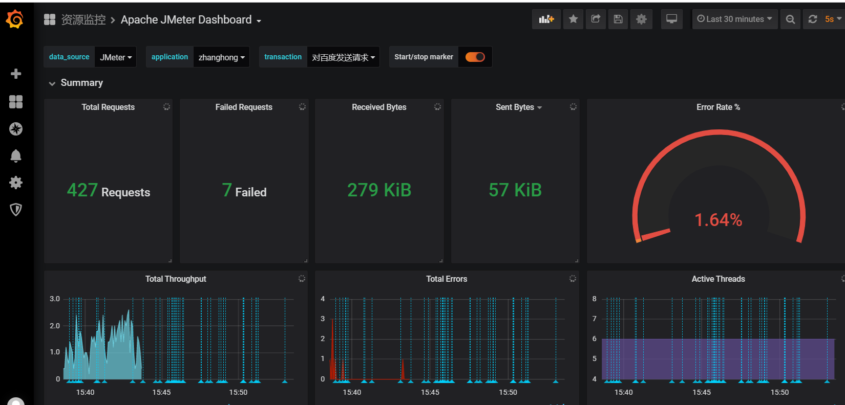
2、JMeter资源

最大响应时间:21058
最小响应时间 1175
吞吐量:1.3/s

浙公网安备 33010602011771号