JMeter监听器5.20
JMeter执行的原理
JMeter通过线程组来驱动多个(也可以理解为LR工具里面的虚拟用户)运行测试脚本对目标服务器发起大量的网络请求,在每个客户端上可以运行多个线程组,也就是说一个测试计划里面可以包含N个线程组
添加线程组:
测试计划 右键 添加 线程组

线程数:
一个线程可以理解为对应模拟一个用户,所以线程数越多,那么也就认为可以模拟的用户数越多
每秒执⾏线程数=线程数/Ramp-Up
等待把所有被执行的任务集合在一起来瞬间来执行
添加http请求
所有的互联网产品都是一个http请求


查看结果是在监听器中,它的组件具体如下:
1、查看结果树:查看发送网络请求后返回的信息


聚合报告里面可以看到吞吐量,最小响应时间,最大响应时间,平均响应时间 ,中位数,90,95,99


1、客户端本身的资源也是有限的,到具体一定的值,就不能再扩大每秒并发用户数了 。这个时候使用分布式的技术来实现。
比如一台机器可以发送5万 一共要发送15万,则可以启用3台电脑同时发送

添加jp@gc - PerfMon Metrics Collector
1、我们在性能测试的过程中,需要收集被测目标服务器的终端的系统资源
A、在目标服务器部署serveragent(功能就是收集数据)
2、下载插件包

3、把这个包放在jmeter的lib 的 ext中 然后重新启动jmeter
4、点击这个

5、然后进入这个页面下载 (这个下载完成后JMeter会重启)

6、添加 jp@gc - PerfMon Metrics Collector

ServerAgent 收集服务器的数据 ,我们一般是通过这个来收集被测目标服务器上的数据并且通过jp@gc - PerfMon Metrics Collector 展示出来,所以我们还需要下载一个ServerAgent软件,然后启动,才能把收集到的数据通过jp@gc - PerfMon Metrics Collector展示出来

后端监听器
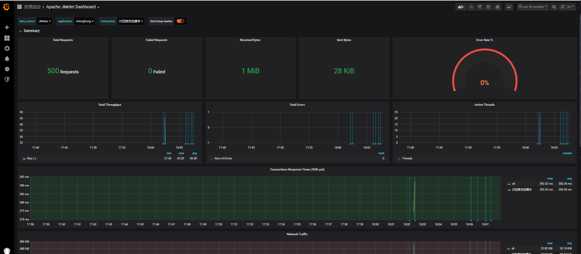
1、由于jmeter展示不是很好看我们把这些数据写到InfluxDB(时序数据库),最后展示在Grafana的平台上

1、添加后端监听器

2、配置后端监听器 :
1、首先后端监听器实现选择(这里是最后一个)
2、修改下时序数据库的地址
3、(针对多用户使用一个Grafana)修改下名称,方便在平台上查看自己运行的数据









浙公网安备 33010602011771号