普罗米修斯Prometheus的安装及使用
一、安装概览
安装go 语言环境
在监控服务器上安装prometheus
在被监控环境上安装export
安装grafana
二、详细步骤
步骤1:安装go 语言环境
下载:Linux :go1.8.3.linux-amd64.tar.gz
[root@alibaba ~]# tar -C /usr/local -xzf go1.8.3.linux-amd64.tar.gz
[root@alibaba ~]# vim /etc/profile
在文件的最后添加如下内容:
export PATH=$PATH:/usr/local/go/bin
[root@alibaba ~]# source /etc/profile
验证一下是否成功,用go version 来验证
[root@alibaba ~]# go version
步骤2:在监控服务器上安装prometheus
开始安装prometheus,首先先去官网下载对应系统的版本:https://prometheus.io/download/
下载后上传到部署的服务器,在服务上执行如下命令解压(root用户,解压到 /usr/local):
[root@alibaba ~]# tar -vxf prometheus-2.21.0.linux-amd64.tar.gz -C /usr/local/
为了以后进入目录方便,做了一个软连接:
[root@alibaba ~]# ln -sv /usr/local/prometheus-2.21.0.linux-amd64/ /usr/local/Prometheus
接着要配置一下监控的配置文件:prometheus.yml

启动:
[root@alibaba ~]# /usr/local/Prometheus/prometheus --config.file=/usr/local/Prometheus/prometheus.yml &
验证:
浏览器打开IP:9090端口即可打开普罗米修斯自带的监控页面

步骤3: 安装常用监控exporter
(1) 监控liunx(node-exporter)
下载
https://github.com/prometheus/node_exporter/releases/download/v0.17.0/node_exporter-0.17.0.linux-amd64.tar.gz
解压
[root@alibaba ~]# tar -xvf node_exporter-0.17.0.linux-amd64.tar.gz -C /usr/local/
启动node-exporter
[root@alibaba ~]# /usr/local/node_exporter-0.17.0.linux-amd64/node_exporter &
普罗米修斯配置文件添加监控项
[root@alibaba ~]# vim /usr/local/Prometheus/prometheus.yml
默认node-exporter端口为9100

重启普罗米修斯
[root@alibaba ~]# pkill prometheus
[root@alibaba ~]# cd /usr/local/Prometheus/
./prometheus --config.file=/usr/local/Prometheus/prometheus.yml &
打开普罗米修斯自带的监控页面,Status -> Targets 查看:

(2) 监控mysql(mysqld-exporter)
下载
https://github.com/prometheus/mysqld_exporter/releases/download/v0.12.1/mysqld_exporter-0.12.1.linux-amd64.tar.gz
解压
[root@alibaba ~]# tar xvf mysqld_exporter-0.12.1.linux-amd64.tar.gz /usr/local/
[root@alibaba ~]# vim /usr/local/mysqld_exporter-0.12.1.linux-amd64/.my.cnf
[client]
user=xxx
password=xxxxx
启动
[root@alibaba ~]# nohup /usr/local/mysqld_exporter-0.12.1.linux-amd64/mysqld_exporter --config.my-cnf="/usr/local/mysqld_exporter-0.12.1.linux-amd64/.my.cnf" &
普罗米修斯配置文件添加监控项
vim /usr/local/Prometheus/prometheus.yml
默认mysqld-exporter端口为9104
-
job_name: 'mysql'
static_configs:
- targets: ['112.74.186.78:9104']
重启普罗米修斯
[root@alibaba ~]# pkill prometheus
[root@alibaba ~]# cd /usr/local/Prometheus/
./prometheus --config.file=/usr/local/Prometheus/prometheus.yml &
(3) 监控spring-boot
配置pom依赖

项目开启监控
management.endpoint.metrics.enabled=true
management.endpoints.web.exposure.include=*
management.endpoint.prometheus.enabled=true
management.metrics.export.prometheus.enabled=true
添加Job
进入Prometheus安装根目录 vim prometheus.yml
新增节点(应用地址:112.74.186.78:8081/sass)
- job_name: spring-boot
metrics_path: /sass/actuator/prometheus
static_configs:- targets: ['112.74.186.78:8081']
重启普罗米修斯
pkill prometheus
cd /usr/local/Prometheus/
./prometheus --config.file=/usr/local/Prometheus/prometheus.yml &
- targets: ['112.74.186.78:8081']
步骤4: 安装grafana
普罗米修斯默认的页面可能没有那么直观,我们可以安装grafana使监控看起来更直观
(1)下载安装
https://grafana.com/grafana/download
wget https://dl.grafana.com/oss/release/grafana-7.1.5-1.x86_64.rpm
sudo yum install grafana-7.1.5-1.x86_64.rpm
接着把grafana加入到系统服务,将服务启动
sudo /sbin/chkconfig --add grafana-server
sudo service grafana-server start
启动后访问地址:ip:3000
初始用户名和密码都是admin
(2)添加Prometheus数据源
Configuration -> Data Sources ->add data source -> Prometheus

(3)新增Dashboard
Create -> import

从 https://grafana.com/grafana/dashboards 搜索 相应 dashboards的id如8919,然后load。
选择 Prometheus数据源,最后import。

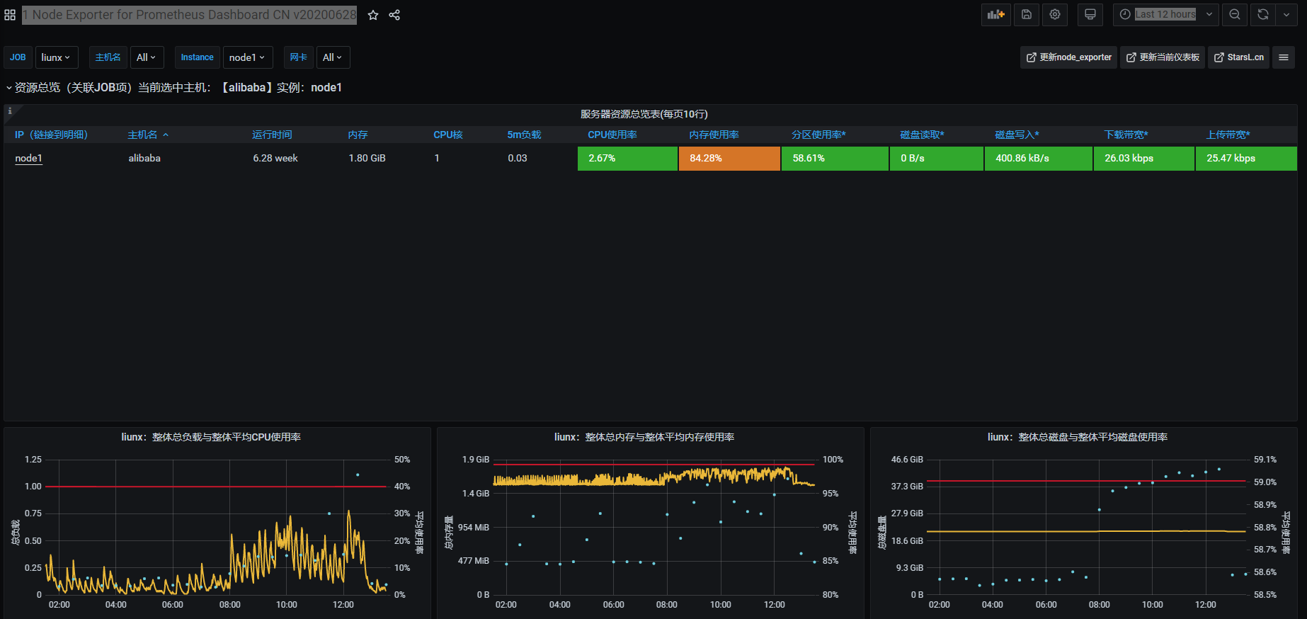
(4)查看Dashboard
Dashboards ->Manage

备注:登录/密码 admin/admin

浙公网安备 33010602011771号