性能测试Ⅲ
JMeter里面使用后端监听器,结合influxdb的时序数据库以及grafana可以打造性能测试的平台
后端监听器:把JMeter执行过程中的数据写到influxDB的时序数据库
influxD:时序数据库,用来存储JMeter发送请求的数据
Grafana :从influx DB获取数据,展示在Grafana的平台上
添加后端监听器

选择合适的后端监听器实现,添加相应的网址和昵称


show databases;:查询有哪些数据库
use jmeter:进入到jmeter的数据库
show measurements :查询有哪些表
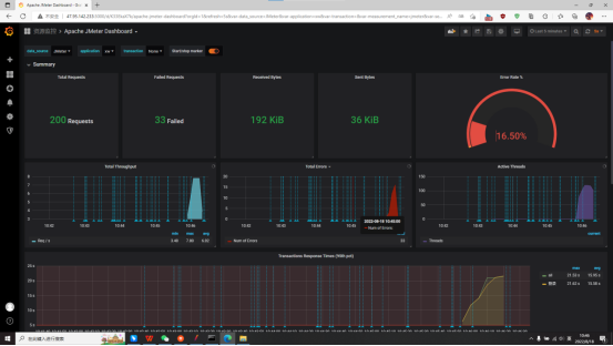
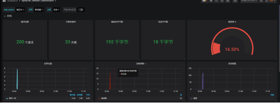
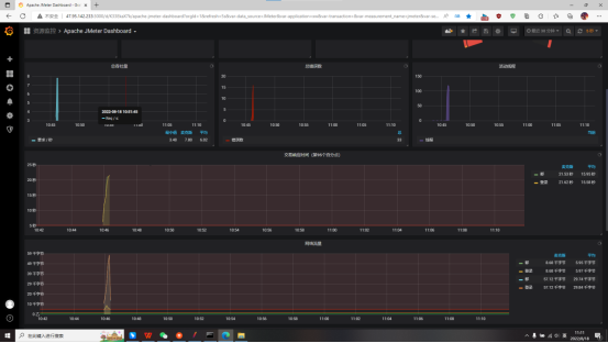
JMerer通过后端监听器把测试中的数据(响应时间,总的请求数,吞吐量等数据)写入到influxDB的时序数据库,最后grafana的平台从influxDB时序数据库获取数据,可视化展示在平台上。这样就能够看得出各个不同纬度数据的变化趋势图。
在登录Apache JMeter Dashboard 之后,执行jmeter,可以在平台上看到jmeter的变化趋势,
比如错误率、响应时间、总的请求数、吞吐量等数据



在Jmeter的当前目录下,吧bin目录下的jmeter.properties文件中jmeter.save.saveservice.output_format=csv禁用取消

进入目标文件夹,输入jmeter -n -t loginServer.jmx -l login.jtl -e -o report/

-n 设置命令行模式
-t 指定JMX脚本路径
-l 指定结果文件路径(.jtl或.csv)
-e 设置测试完成后生成测试报表
-o 指定测试报表生成文件夹(文件夹必须为空或不存在)
运行之后会生成一个文件夹

打开之后会有jmeter的测试报告信息


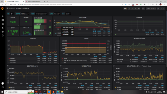
打开Linux主机详情

资源监控

用指令java -jar DBPlus-0.0.1-SNAPSHOT.jar启动程序

再用jvisualvm打开程序

进入到DBPlus


浙公网安备 33010602011771号