第十一节:分析与可视化平台Grafana的介绍、部署、配置prometheus数据源
一. 介绍
1. 简介
官网:https://grafana.com/grafana/download
Grafana [ɡrəˈfɑːnə]是一个开源的分析与可视化平台,广泛用于数据的可视化、监控和告警。它可以与多种数据源(如 Prometheus、InfluxDB、Elasticsearch、MySQL、PostgreSQL 等)集成,通过图表、仪表盘等方式展示数据。Grafana 主要用于实时数据监控和分析,特别适用于可视化时间序列数据。
因为我们会用Prometheus做监控采集,但是因为他自带的 web ui并不是特别友好,所以我们采用 Grafana 来当作 Prometheus 的UI,同时他还可以接入我们的 mysql 和 es 的监控。
2. 环境说明
服务器:阿里云centos stream 9.0
Grafana:grafana-enterprise-11.4.0.linux-amd64.tar
二. Grafana安装
1. 下载
将下载后的 grafana-enterprise-11.4.0.linux-amd64.tar.gz 包copy到 /root/zip 目录下

2. 解压并重命名
解压到/root/目录下,并重命名为 grafana_11.4.0
【tar -zxvf grafana-enterprise-11.4.0.linux-amd64.tar.gz】
【mv grafana-enterprise-11.4.0.linux-amd64.tar.gz /root/grafana_11.4.0】
安装目录为:/root/grafana_11.4.0
3. 创建服务文件
(1) 在下面路径中创建服务文件 grafana.service
【touch /etc/systemd/system/grafana.service】
PS:用户自定义的服务文件都是在 /etc/systemd/system/ 下,系统默认的服务在 /usr/lib/systemd/system/ 下,不建议在系统默认目录下创建
(2) 编写如下服务内容
绿色部分都要改为自己的安装目录:
ExecStart=/root/grafana_11.4.0/bin/grafana-server
WorkingDirectory=/root/grafana_11.4.0
Restart=always
Environment="GF_PATHS_CONFIG=/root/grafana_11.4.0/conf/grafana.ini"
Environment="GF_PATHS_DATA=/root/grafana_11.4.0/data"
Environment="GF_PATHS_LOGS=/root/grafana_11.4.0/logs"
Environment="GF_PATHS_PLUGINS=/root/grafana_11.4.0/plugins"
[Unit]
Description=Grafana instance
After=network.target
[Service]
User=root
Group=root
ExecStart=/root/grafana_11.4.0/bin/grafana-server
WorkingDirectory=/root/grafana_11.4.0
Restart=always
Environment="GF_PATHS_CONFIG=/root/grafana_11.4.0/conf/grafana.ini"
Environment="GF_PATHS_DATA=/root/grafana_11.4.0/data"
Environment="GF_PATHS_LOGS=/root/grafana_11.4.0/logs"
Environment="GF_PATHS_PLUGINS=/root/grafana_11.4.0/plugins"
[Install]
WantedBy=multi-user.target
4. 配置权限
【sudo chmod 777 /etc/systemd/system/grafana.service】 # 服务文件授予可执行权限
【sudo chown root:root /etc/systemd/system/grafana.service 】 # 确保所有者是 root
5. 启动服务
【sudo systemctl daemon-reload】 # 重新加载配置
【sudo systemctl start grafana】 # 启动服务
【sudo systemctl status grafana】 # 查看状态(若失败,日志会显示具体错误) 如下图

ps:补充开机自启动命令 【systemctl enable grafana --now】
6. 查看地址
http://60.205.xx.80:3000/
默认账号密码:admin admin , 第一次进入让你重新设置密码,改为:123456

三. 数据源配置+连接Prometheus
1 添加数据源
(1) 点击 Add your first data source ,选择 Prometheus


(2) 输入ip地址,保存即可

2 配置Dashboard
(1) 添加完数据源之后,从侧边栏的 data sources进来就能找到你的配置了,然后点击他的 Build a Dashboard。

(2) 通过import的方式创建

(3) 起个名字,保存

(4) 进入 Dashboard 的 tab,去配置这个 dashboard

(5) 点击这个新建的 dashboard 之后,进入配置页面,然后继续import

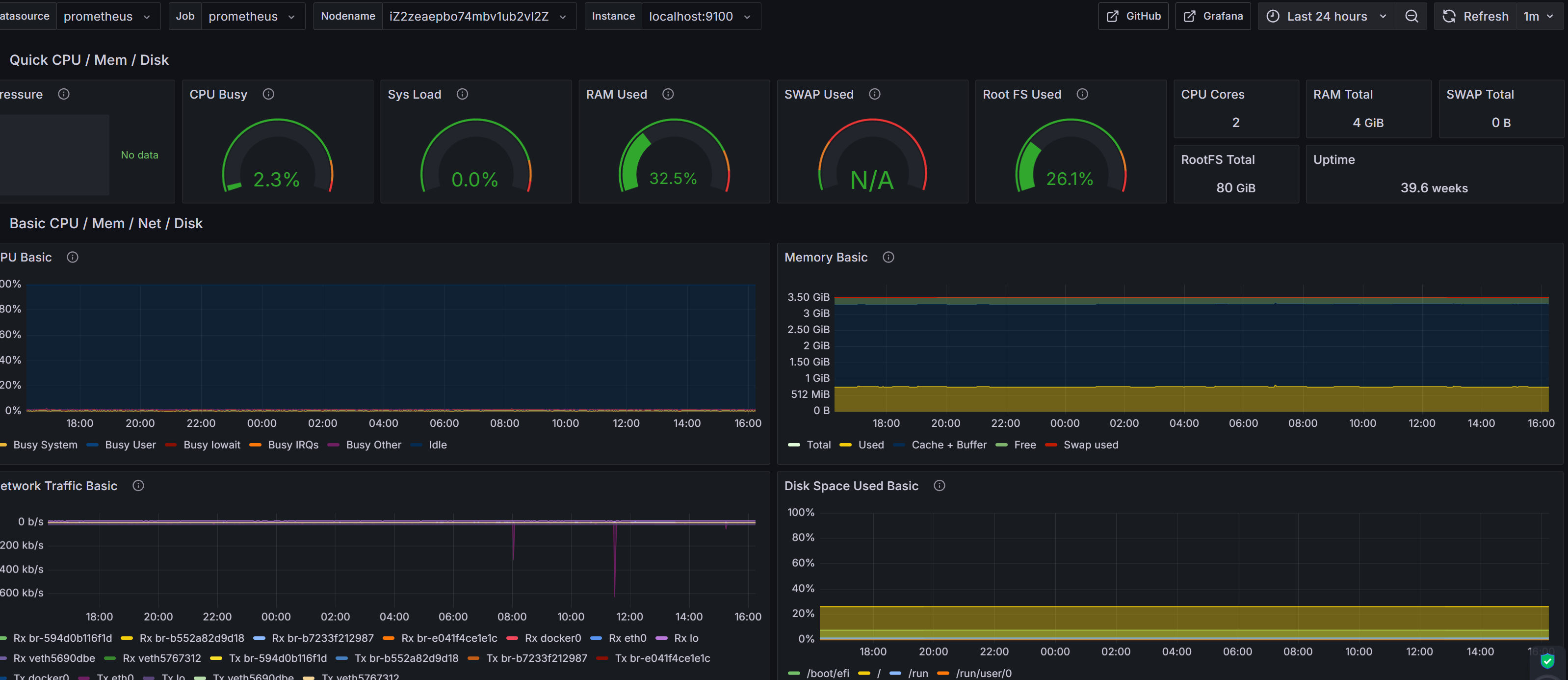
(6) 接下来就可以添加配置信息了,这里可以用 grafana 官方给的模板:https://grafana.com/grafana/dashboards/


(7) 页面就出来了

!
- 作 者 : Yaopengfei(姚鹏飞)
- 博客地址 : http://www.cnblogs.com/yaopengfei/
- 声 明1 : 如有错误,欢迎讨论,请勿谩骂^_^。
- 声 明2 : 原创博客请在转载时保留原文链接或在文章开头加上本人博客地址,否则保留追究法律责任的权利。

浙公网安备 33010602011771号