|NO.Z.00323|——————————|CloudNative|——|KuberNetes&运维.V41|——|白盒监控.v03|etcd.v03|Prometheus获取etcd集群数据|
一、查看Prometheus是否获取etcd集群监控数据
### --- 查看Prometheus是否获取etcd集群监控数据
~~~ 通过Prometheus查看etcd节点是否获取到数据:http://prom.test.com/targets
~~~ ——>status——>targets——>查看——>获取数据成功——>END

二、grafana模板导入
### --- grafana模板导入
~~~ 数据采集完成后,接下来在grafana中导入dashboard
~~~ # etcd-grafana-dashboard模板地址:
~~~ # grafana官网:
~~~ https://grafana.com/grafana/dashboards/3070
~~~ # 中文版ETCD集群插件:
~~~ https://grafana.com/grafana/dashboards/9733
~~~ # 下载JSON文件
~~~ 导入grafana:http://grafana.test.com/——>加号:Import——>Upload.json file
~~~ ——>Options:参数可以自己定义——>data source:Prometheus——>Import——>END
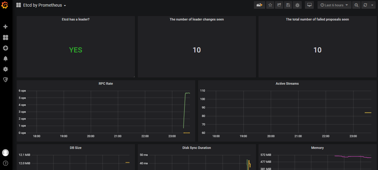
三、ETCD英文模板

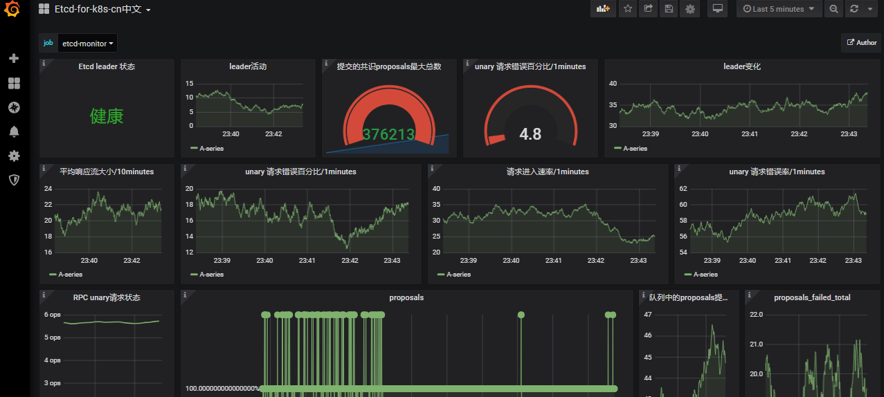
四、ETCD中文模板

Walter Savage Landor:strove with none,for none was worth my strife.Nature I loved and, next to Nature, Art:I warm'd both hands before the fire of life.It sinks, and I am ready to depart
——W.S.Landor
浙公网安备 33010602011771号