Prometheus之展示Linux服务器资源使用情况
1. 在被监控端安装配置node_exporter服务
参考前面文章
2. 在prometheus配置文件,添加内容
- job_name: 'node'
file_sd_configs:
- files: ['/usr/local/prometheus/sd_config/node.yml']
refresh_interval: 5s
3. node.yml的内容
- targets: - 172.16.1.209:9100 - 172.16.1.227:9100 - 172.16.1.222:9100 - 172.16.1.212:9100 - 172.16.1.194:9100 - 172.16.1.120:9100 - 172.16.1.232:9100 - 172.16.1.233:9100 - 172.16.1.234:9100 - 172.16.1.20:9100 - 172.16.1.21:9100 - 172.16.1.225:9100 - 172.16.1.22:9100 - 172.16.1.237:9100 - 172.16.1.239:9100
4. 使用Grafana创建自定义监控Linux系统
1. 创建仪表盘

2. 配置可视化参数

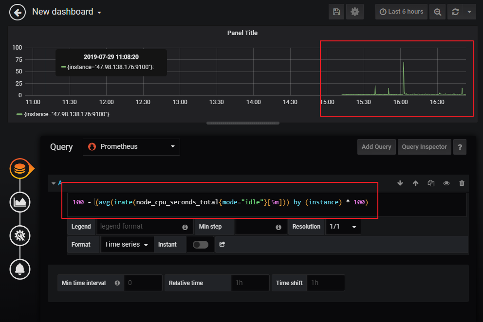
3. 写入promSQL

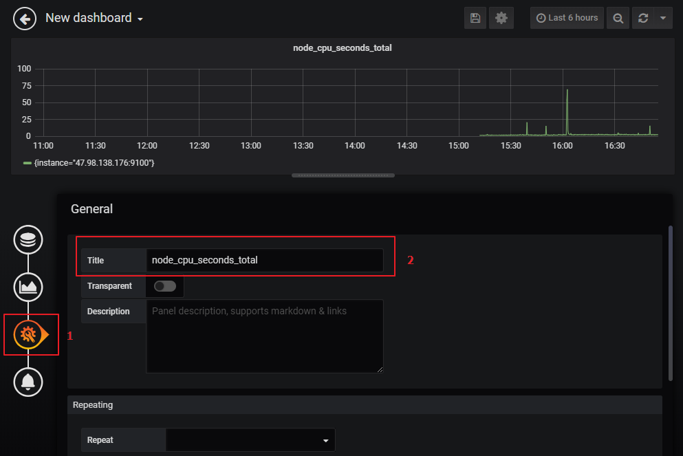
4. 修改监控名称

5. 保存仪表盘并命名仪表盘名称

一往无前虎山行,拨开云雾见光明

浙公网安备 33010602011771号