简单接口并发测试

新建线程组,设置线程数5、循环次数2、 ramp-up时间3秒(每秒启动约2个线程)
屏幕截图 2025-11-06 111439
 添加HTTP请求(GET方法,服务器httpbin.org,路径/delay/1,模拟1秒响应接口)
屏幕截图 2025-11-06 111433
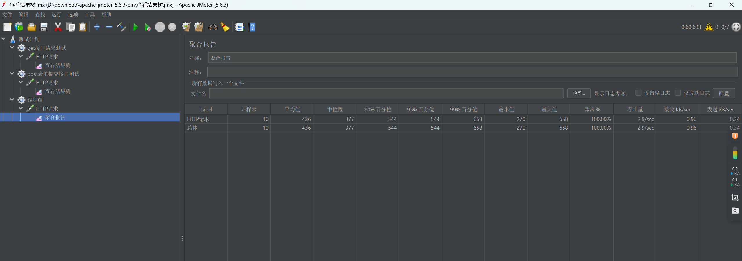
添加“聚合报告”监听器,运行后查看平均响应时间、90%响应时间、成功数等并发指标
屏幕截图 2025-11-06 111424

posted @ 2025-11-06 11:18  星巴克s  阅读(5)  评论(0)    收藏  举报