使用Prometheus监控mysqld服务
1、上传组件到服务器,解压缩,重命名
[centos local]# tar xf mysqld_exporter-0.15.0.linux-amd64.tar.gz
[centos local]# mv mysqld_exporter-0.15.0.linux-amd64 mysqld_exporter
2、在mysqld_exporter组件中配置mysql信息
[centos mysqld_exporter]# vim .my.cnf [client] user=mysql_user password=123456
3、启动 mysqld_exporter
[centos mysqld_exporter]# nohup ./mysqld_exporter --config.my-cnf=./.my.cnf &
4、查看启动情况
[centos mysqld_exporter]# ss -naltp | grep 9104
LISTEN 0 1024 [::]:9104 [::]:* users:(("mysqld_exporter",pid=25700,fd=3))
5、访问 http://IP:9104/metrics

6、 回到prometheus.yml配置文件里添加被监控mysql配置信息

7、重启prometheus服务

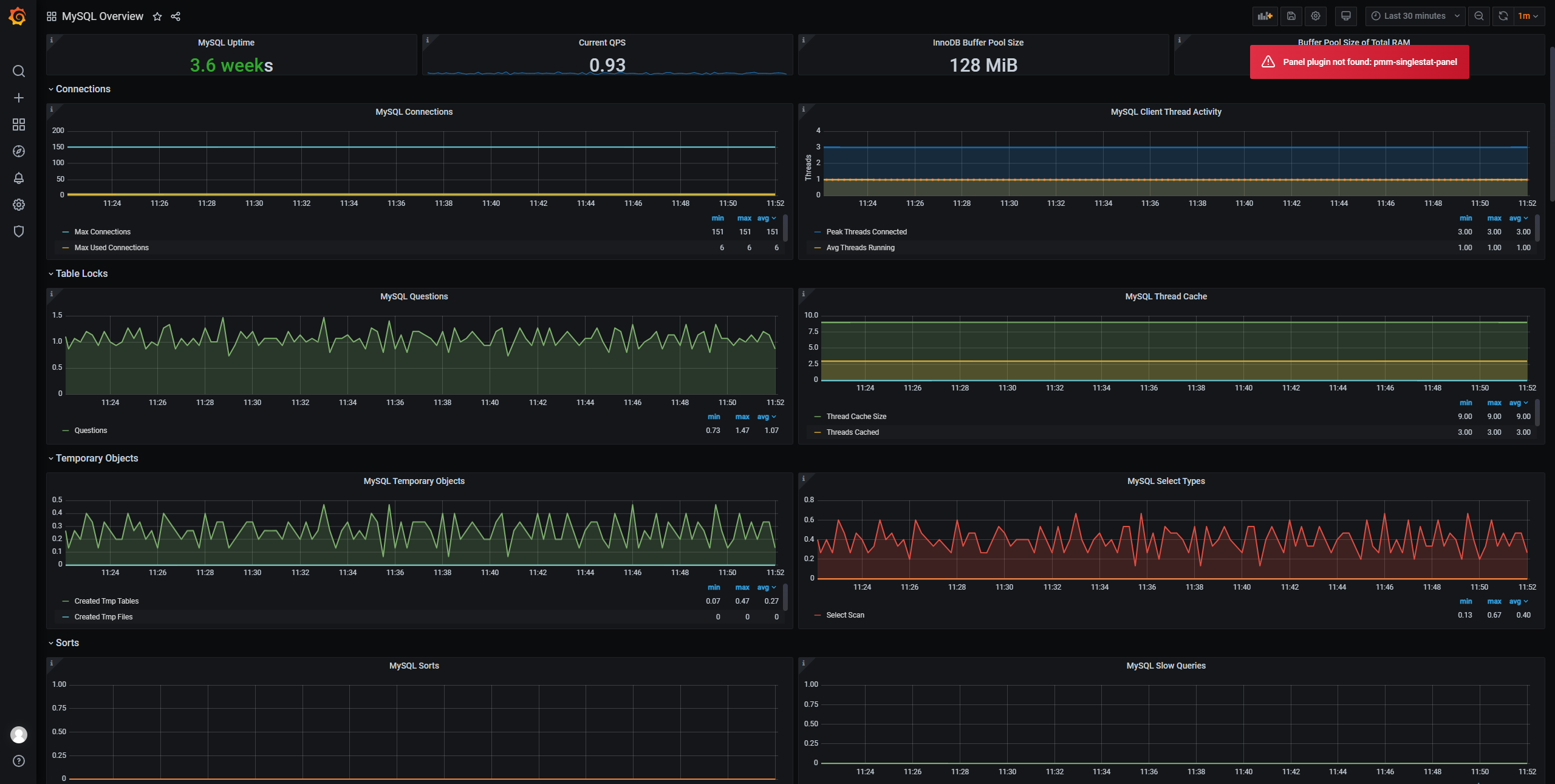
8、查看MySQL线程连接数监控图像

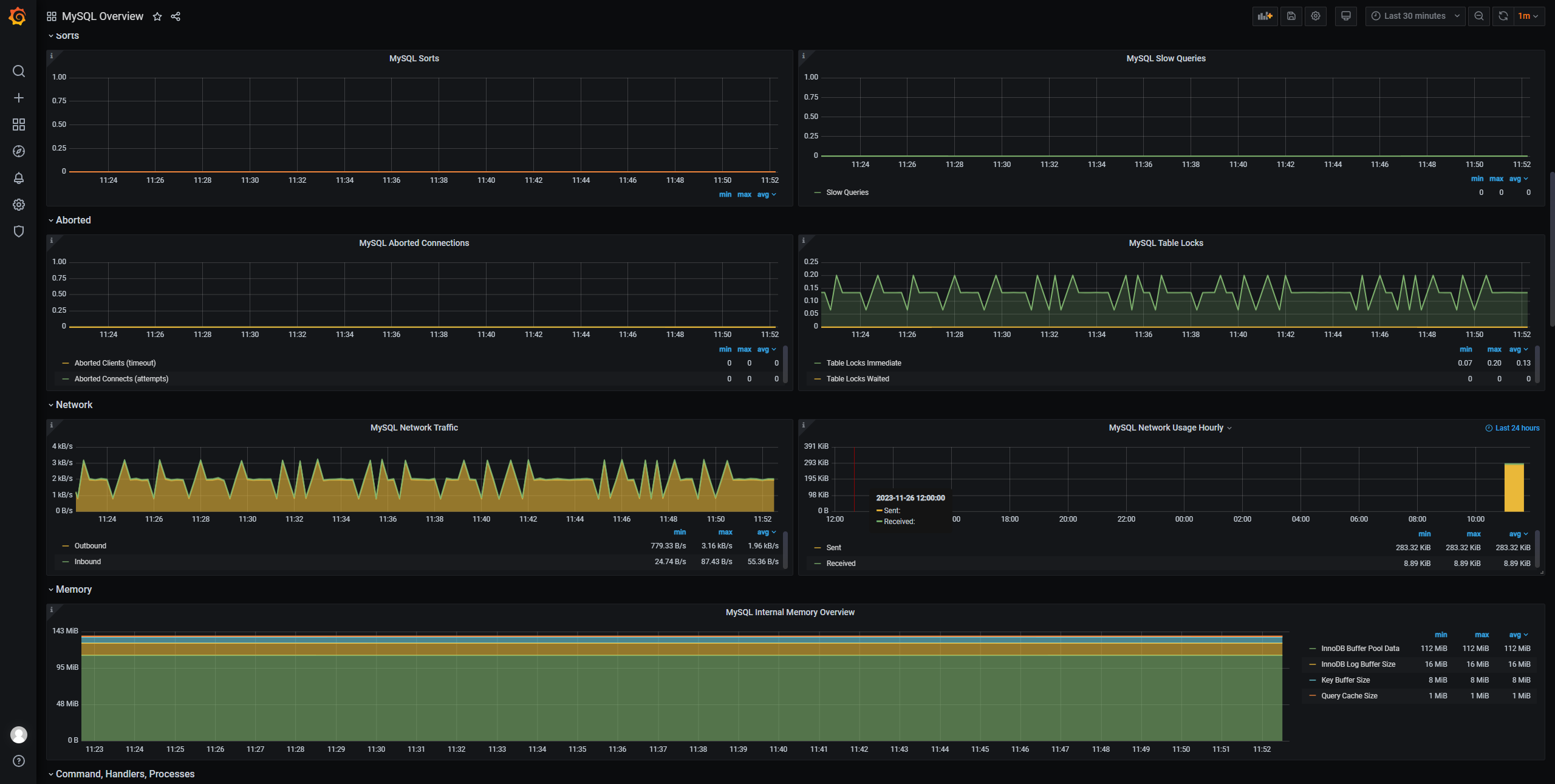
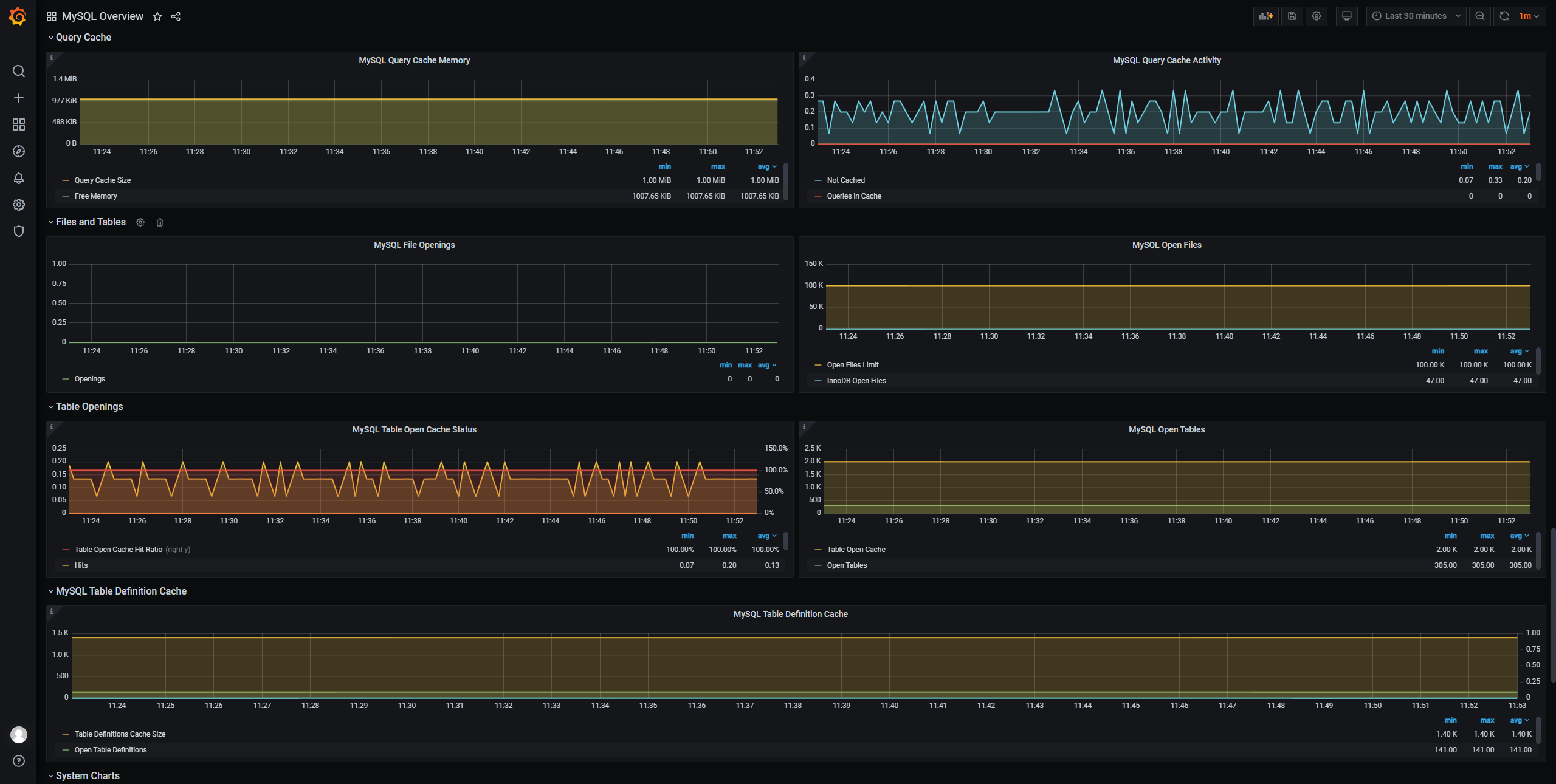
9、grafana-dashboards展示
(1)首先配置Data Sources

(2)导入json模板

(3)导入后




浙公网安备 33010602011771号