魔法冲浪详细搭建教程,实现更安全地网上冲浪
前言
对于互联网开发人员来说,大到研究技术调查问题,小到使用Docker、下载或更新一些开发工具,魔法冲浪似乎已经是必备的工具。如果你不做不到科学地冲浪,学习开发技术恐怕会事倍功半。
本教程仅面向软件开发技术调查人员,用作其他用途后果自负!
本文面向小白,即使你没有互联网技术基础,严格按照本教程配置,也能不费吹灰之力地花费几分钟部署好。
总结一下此文章的大致流程,此教程可百分百帮助你搭建使用魔法冲浪,哪怕你是第一次接触这些陌生的东西。
- 购买一个 VPS
想要搭建 W2Ray,就必须要拥有一台 VPS。 - 获取 VPS 信息
我们必须要知道 VPS IP 地址,root 用户密码,SSH 端口。 - 安装 MobaXterm
MobaXterm 是一个 SSH 客户端,要登录 VPS,当然需要 SSH 客户端。 - 登录 VPS
使用 MobaXterm 配置 VPS SSH 信息,然后登录。 - 安装 sing-box
极速安装,全程自动。 - 安装 w2RayN 客户端
此时你可以使用 w2RayN 客户端配置 sing-box 使用了。
正文
一:购买一个 VPS
因为我们要使用海外线路,VPS 的选择至关重要,其中 VPS 的网络线路的质量是重中之重。
一般海外线路包括 CN2(GIA)、CN2(GT)、BGP、163 等等类型,租过海外 VPS 的朋友肯定不陌生,没有了解过的朋友可以自己去查一下,差别非常大。CN2 GIA 线路是电信顶级回国线路,具有低延迟、低丢包率等特点。
点击上方链接进入并使用微信注册,可以五折使用,支持七天试用。
按照顺序点击下方图片的红框位置。


这里根据你需要的带宽选择对应的配置,CPU和内存的大小不必考虑。

系统我们选择 Ubantu 22.04 LTS 版本。

最后点击右下方绿色按钮即可,如果提示余额不足,需要在这里充值。
二:获取 VPS 信息
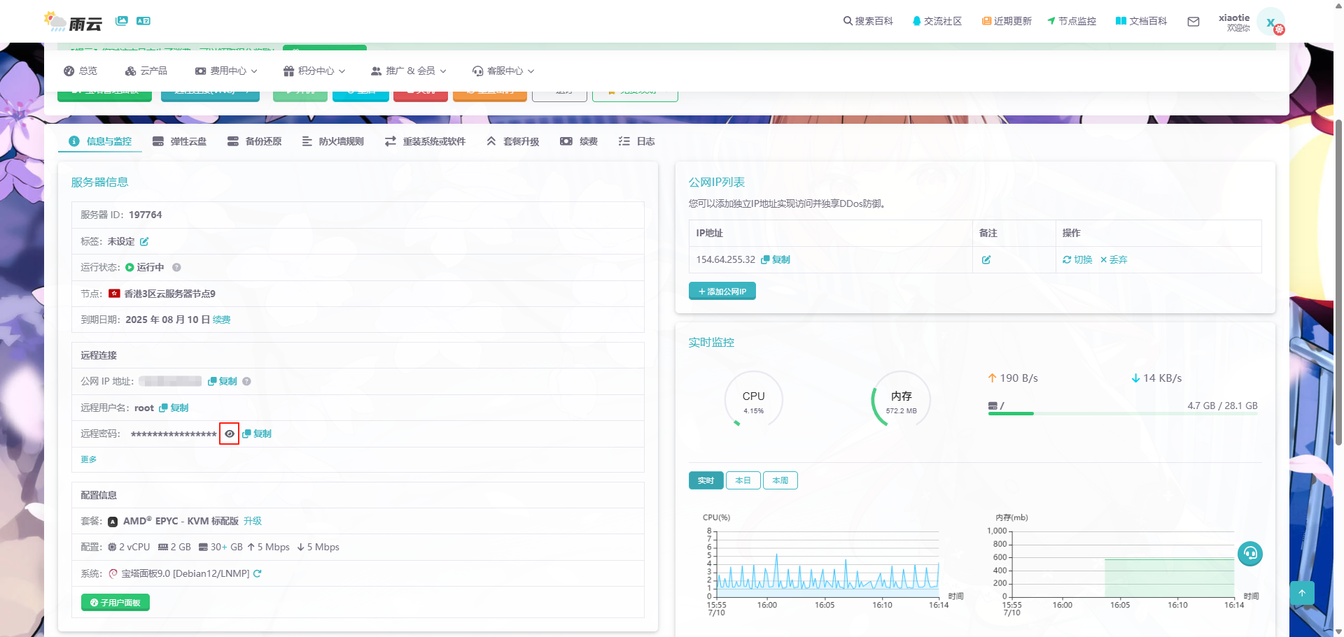
成功后会跳转到这里,等待运行状态变为 运行中 以后,把公网 IP 地址、远程用户名密码记录下来,等一会要用。
其中,密码需要点击图中红框标记的小眼睛才能看到。

三:安装 MobaXterm
下载地址:https://mobaxterm.mobatek.net/download-home-edition.html

四:登录 VPS
安装完成后打开,然后点击左上角 Session 按钮。
在 Remote host 后面的输入框中输入刚刚复制的公网 IP 地址,然后点击 OK 按钮。

打开以后显示 login as:,这里输入 root ,然后按回车键。
然后把刚刚网页上的密码复制下来,按 Shift + Insert 键粘贴上去。(注意:这里粘贴不是Ctrl + V)
密码的输入是不显示任何内容的,直接按下回车键。

登录进去以后,把以下命令复制下来,在 MobaXterm 中按 Shift + Insert 键粘贴上去,然后按回车键。
systemctl stop firewalld; systemctl disable firewalld; ufw disable
此命令用于关闭防火墙。
五:安装 sing-box
把下面的命令复制下来,然后在 MobaXterm 中按 Shift + Insert 粘贴出来,然后按回车键。
bash <(wget -qO- -o- https://github.com/233boy/sing-box/raw/main/install.sh)
等待脚本执行···
看到打印出以下内容,说明脚本安装成功。
把 链接 (URL) 下面的内容复制下来。(选中后按 Ctrl + Insert)
我的 URL 是
vless://09149c46-a2ee-4303-b013-fad5317822ec@154.64.255.32:38846?encryption=none&security=reality&flow=xtls-rprx-vision&type=tcp&sni=www.amazon.com&pbk=RDGGTrjIbngE0scJOGJxBkZeC4uovLBIR1Q4i1PVEBw&fp=chrome#233boy-reality-154.64.255.32
每个人生成的 URL 都不同,把自己生成的 URL 复制保存下来。
六:安装客户端
这个工具需要安装在你需要进行魔法冲浪的客户端。
这里暂时只提供 Windows 的版本,如果需要其他版本也可以在评论里问我。
下载地址:https://ghfast.top/https://github.com/2dust/w2rayN/releases/download/7.12.7/w2rayN-windows-64-desktop.zip
把上方链接中的w改成v。
可能会比较慢,但是让我们耐心一点。
解压出来以后,双击 AmazTool.exe以外的另一个 exe 文件。
打开以后,把上面提到的 URL 再复制一遍。
然后按下方图片点击 ① 和 ② 的位置。

列表中发现多了一条内容,继续按下方图片点击 ① 和 ② 的位置。

试着用浏览器访问 https://www.google.com/search?q=123,如何可以访问,说明配置完成。
Enjoy!
浙公网安备 33010602011771号