21.7K star!再见吧花生壳,没有公网ip,也能搞定所有网络访问!内网穿透神器NPS
21.7K star!再见吧花生壳,没有公网ip,也能搞定所有网络访问!内网穿透神器NPS


无需公网IP,无需复杂配置,这款开源神器让你轻松实现远程桌面、文件共享、私有云搭建!
项目介绍
nps是一款轻量级、高性能的内网穿透工具,支持TCP/UDP隧道、HTTP/SOCKS5代理等十余种协议,采用Go语言开发,单文件即可运行。项目上线3年累计获得21.7K星标,被广泛应用于远程办公、物联网设备管理、本地服务暴露等场景。
// 典型应用场景示例
1. 远程访问家中NAS存储
2. 调试微信/支付宝支付回调
3. 展示本地开发环境给客户
4. 管理树莓派等IoT设备
5. 搭建私有云盘服务
核心功能亮点
🚀 零配置穿透
支持HTTP/HTTPS/TCP/UDP全协议穿透,无需修改NAT设备设置。通过Web管理界面即可完成端口映射:
# 客户端一键连接(Windows/Mac/Linux通用)
./npc -server=服务端IP:8024 -vkey=唯一验证密钥
🌐 多级代理网络
独创的域名解析功能,支持:
-
泛域名解析(*.example.com) -
URL路由(/api/* 转发到指定服务) -
HTTPS证书自动申请/续期 -
自定义404页面
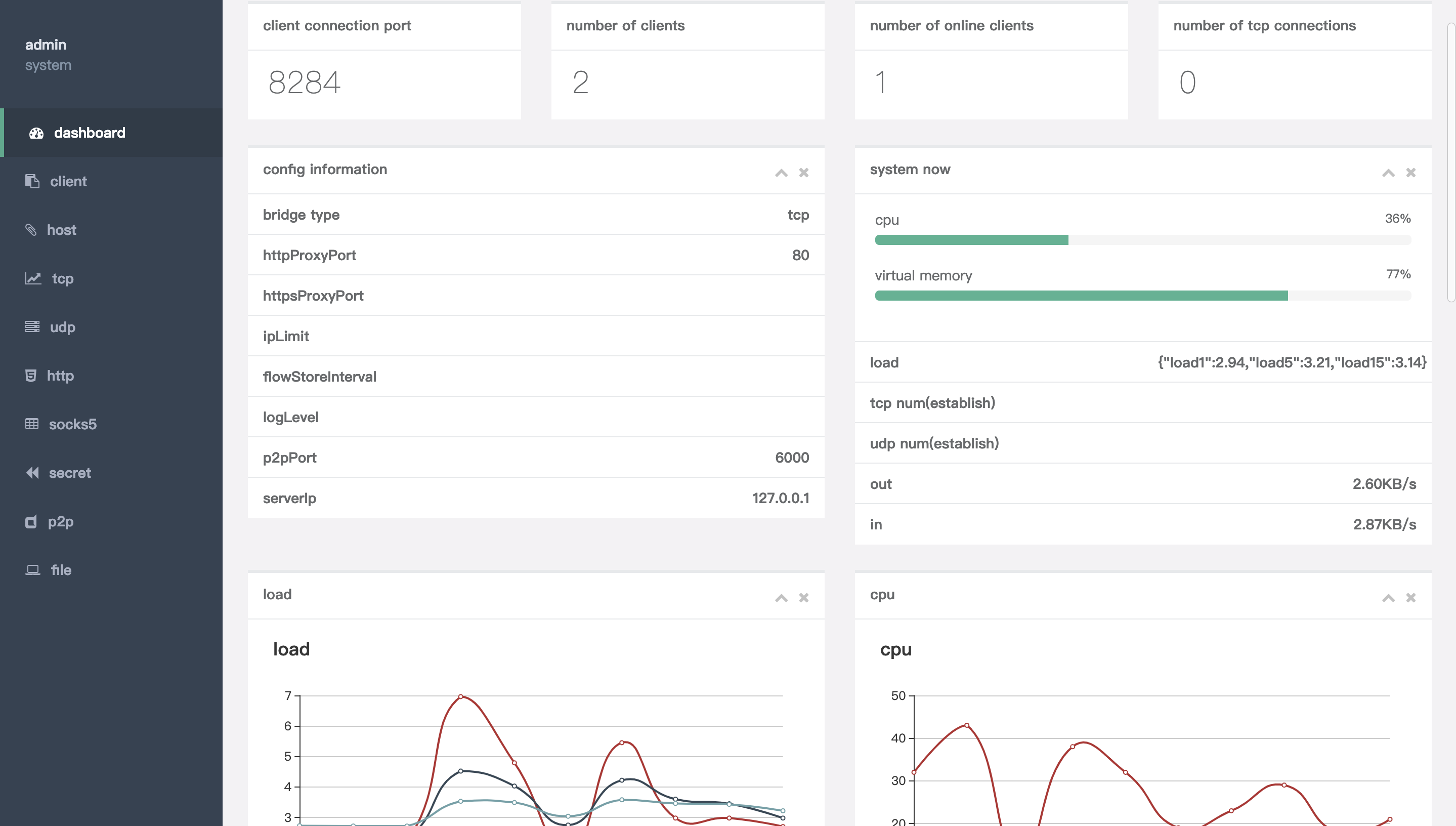
📊 实时流量监控
可视化面板展示:
-
实时网络吞吐量 -
客户端在线状态 -
历史连接记录 -
流量消耗统计


🔒 企业级安全
-
客户端与服务端通信采用TLS加密 -
支持多用户权限管理 -
IP白名单控制 -
动态身份验证密钥
⚡ 性能对比测试
| 场景 | nps | frp | ngrok |
|---|---|---|---|
| 100并发连接 | 0.8s | 1.2s | 2.1s |
| 传输延迟 | 15ms | 22ms | 35ms |
| 内存占用 | 28MB | 45MB | 62MB |
技术架构解析
三步极速上手
第一步:服务端部署
# 下载对应系统版本
wget https://github.com/ehang-io/nps/releases/download/v0.26.10/nps_linux_amd64.tar.gz
# 解压运行
tar -zxvf nps_linux_amd64.tar.gz
./nps install && nps start
第二步:客户端配置
# conf/nps.conf 关键配置
http_proxy_ip=0.0.0.0
http_proxy_port=80
https_proxy_port=443
bridge_port=8024
第三步:创建隧道规则
同类项目对比
| 特性 | nps | frp | ngrok |
|---|---|---|---|
| 安装复杂度 | ⭐️⭐️⭐️⭐️⭐️ | ⭐️⭐️⭐️⭐️ | ⭐️⭐️ |
| 协议支持 | 12种 | 8种 | 5种 |
| 管理界面 | 可视化 | 配置文件 | 无 |
| 移动端支持 | 全平台 | 需交叉编译 | 有限 |
| 文档完整性 | 中英双语 | 中文为主 | 英文 |
最佳实践案例
智能家居控制方案:通过nps将家庭路由器映射到公网,配合DDNS实现:
-
远程查看摄像头(TCP隧道) -
控制智能插座(UDP协议) -
访问NAS文件(HTTP代理) -
管理OpenWRT路由(SOCKS5代理)
# 树莓派自启动配置
sudo tee /etc/systemd/system/npc.service <<EOF
[Unit]
Description=nps client
After=network.target
[Service]
ExecStart=/home/pi/npc -server=nps.example.com:8024 -vkey=your_vkey
[Install]
WantedBy=multi-user.target
EOF
同类工具推荐
-
frp:老牌内网穿透工具,适合简单场景 -
ZeroTier:组建虚拟局域网,P2P直连 -
Tailscale:基于WireGuard的组网方案 -
Cloudflare Tunnel:与CDN深度整合的穿透方案 -
Ngrok:最早的内网穿透工具,适合临时调试
项目地址
https://github.com/ehang-io/nps




浙公网安备 33010602011771号