Prometheus - 普罗米修斯 - 日志监控mtail尝试
Prometheus - 普罗米修斯
文章目录
计划 及 参考文章
-
Prometheus 【监控神器普罗米修斯】
-
Prometheus监控报警系统:https://www.cnblogs.com/chenqionghe/p/10494868.html
-
官方文档:https://prometheus.io/docs/introduction/overview/
-
简书:https://www.jianshu.com/p/93c840025f01
-
Prometheus+ Grafana :https://www.cnblogs.com/sunyllove/p/11212835.html
-
入门教程:https://www.jianshu.com/p/28f71ea99e3a
-
报警插件:Alertmanager
-
如何将日志输入Prometheus?【官方说明】
简短的回答:不要!请改用ELK堆栈之类的东西。
更长的答案:Prometheus是一个收集和处理指标的系统,而不是事件记录系统。Raintank博客文章 Logs and Metrics and Graphs,Oh My! 提供有关日志和指标之间差异的更多详细信息。
-
Pushgateway : https://www.cnblogs.com/shhnwangjian/p/10706660.html
-
mtail : 可以从应用程序日志中提取指标,并将其导出到时间序列数据库或时间序列计算器中,以便配置警报和仪表盘的工具。
-
操作指南:https://www.bookstack.cn/read/prometheus-book/README.md
-
《Prometheus监控实战》第9章 日志监控: https://cloud.tencent.com/developer/article/1556769
-
容器领域的十大监控系统对比: https://zhuanlan.zhihu.com/p/57740192
-
介绍
Prometheus 是一个开源的系统监控和警报工具包。非常适合记录时间序列数据,比如可以记录机器CPU、Memory的使用情况;也可以在微服务中收集各个维度的信息。
而,项目那边,用的确实用这个来收集日志数据,进行处理的。
感觉与官方的推荐相悖啊
ε=(´ο`*)))唉
关于它的特点就不介绍了,官方有各种好听的说法,我觉得重点还是在与他是个生态系统。
其本身,就是一个存时间序列的数据集【数据库】,支持拉取数据,以及拥有外围组件生态的东东。
简单说明下特点:
多种图表和仪表盘,灵活的查询语言(PromQL),支持push数据到中间件(pushgateway)。
Prometheus生态系统由多个组件构成,其中多是可选的,根据具体情况选择
- Prometheus server - 收集和存储时间序列数据
- client library - 用于client访问server/pushgateway
- pushgateway - 对于短暂运行的任务,负责接收和缓存时间序列数据,同时也是一个数据源
- exporter - 各种专用exporter,面向硬件、存储、数据库、HTTP服务等
- alertmanager - 处理报警
- Grafana - 度量分析和可视化工具
- 其他各种支持的工具
官方给的架构:

差不多就是这个样子了。
说法上,用来监控各个项目服务情况,JVM的使用情况等的性能数据,很是合适的。
安装Promotheus
为了方便,当然是在docker上搞咯;
先准备个配置:
vim /u01/promotheus/promotheus.yml
# my global config
global:
scrape_interval: 15s # Set the scrape interval to every 15 seconds. Default is every 1 minute.
evaluation_interval: 15s # Evaluate rules every 15 seconds. The default is every 1 minute.
# scrape_timeout is set to the global default (10s).
# Alertmanager configuration
alerting:
alertmanagers:
- static_configs:
- targets:
# - alertmanager:9093
# Load rules once and periodically evaluate them according to the global 'evaluation_interval'.
rule_files:
# - "first_rules.yml"
# - "second_rules.yml"
# A scrape configuration containing exactly one endpoint to scrape:
# Here it's Prometheus itself.
scrape_configs:
# The job name is added as a label `job=<job_name>` to any timeseries scraped from this config.
- job_name: 'prometheus'
# metrics_path defaults to '/metrics'
# scheme defaults to 'http'.
static_configs:
- targets: ['localhost:9090']
然后创建开启容器:
docker run \
-p 9090:9090 \
-v /u01/promotheus/promotheus.yml:/etc/prometheus/prometheus.yml \
prom/prometheus
对,这个样子就可以了。
然后访问:http://192.168.1.180:9090 ,就可以看到东东了。【当然要翻译了,英文看不懂 ╮(╯_╰)╭】

exporter 各种导出器 -> Promotheus
先搞点数据进去看看,会是什么样子的。
prometheus官方下载地址:https://prometheus.io/download/
go官方下载地址:https://golang.org/dl/
64位下载包地址(此地址下载比较快):https://storage.googleapis.com/golang/go1.8.3.linux-amd64.tar.gz
有好多的导出器,先搞个机器本身数据的试试:node_exporter - 机器指标导出器;
node_exporter配置参考:
安装配置:https://www.jianshu.com/p/7bec152d1a1f
数据监控配置:https://www.cnblogs.com/minseo/p/13403478.html 【很实用】
exporter种类参考:https://www.bookstack.cn/read/prometheus-book/exporter-what-is-prometheus-exporter.md完成后,请使用上面这个数据监控配置,查询数据。语法我还不会,先copy用着吧。
安装配置node_exporter
wget https://github.com/prometheus/node_exporter/releases/download/v1.0.1/node_exporter-1.0.1.linux-amd64.tar.gz
tar xvf node_exporter-1.0.1.linux-amd64.tar.gz
[root@localhost node_exporter-1.0.1.linux-amd64]# nohup ./node_exporter
nohup: 忽略输入并把输出追加到"nohup.out"
[root@localhost node_exporter-1.0.1.linux-amd64]# ps -ef |grep node
root 15542 15184 0 14:11 pts/0 00:00:00 ./node_exporter
root 15554 15184 0 14:11 pts/0 00:00:00 grep --color=auto node
curl http://192.168.1.180:9100/metrics
...... # 这里就可以看到一堆的信息了
配置Promotheus 拉取数据
vim /u01/promotheus/promotheus.yml
scrape_configs:
- job_name: 'prometheus'
static_configs:
- targets: ['localhost:9090']
- job_name: 'linux-180'
static_configs:
- targets: ['192.168.1.180:9100']
labels:
instance: node1
:qw
# 然后去重启Promotheus ,我就直接docker重启了
然后再访问就有数据啦!!!!


Promotheus 服务的东东,先就这样吧。可以各种操作统计数据,然后懒得试了,以后再研究了。
这里就玩个表面的东东了先 ┐(゚~゚)┌
安装Grafana
Grafana官网(https://grafana.com/)
安装什么的,查看官方的就行了,无论在什么平台的好像都有详细的文档的。o( ̄▽ ̄)d
docker run -d --name grafana -p 3000:3000 grafana/grafana
# http://192.168.1.180:3000/ 默认 admin:admin
然后参考文章:https://www.cnblogs.com/imyalost/p/9873641.html 进行玩耍。
或者,像我一样随便玩 (~ ̄▽ ̄)~
创建好数据源,创建仪表盘,然后把在上面用的查询语句,copy进去就可以了:

Grafana-的好用处就是,花里胡哨。可以弄出来灰常好看很有噱头的仪表盘主页 罒ω罒

花里胡哨的仪表盘 罒ω罒
仪表盘导入教程参考:https://www.cnblogs.com/imyalost/p/9873641.html
- 数据库:https://github.com/percona/grafana-dashboards
- 官方就有很多的仪表盘:BashBoard地址:BashBoard
- 只要一个id就可以完成仪表盘导入了 罒ω罒
- 而且足够的丰富,足够的花里胡哨。(~ ̄▽ ̄)~
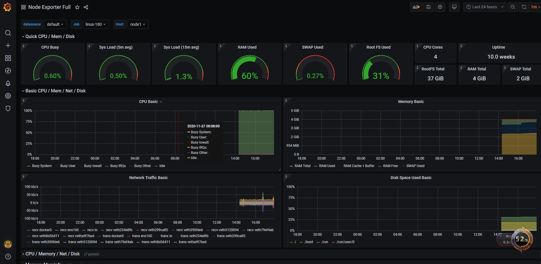
- Node Exporter Full:https://github.com/rfrail3/grafana-dashboards/blob/master/prometheus/node-exporter-full.json
这才是花里胡哨:

日志监控 -> Promotheus
参考文章:https://cloud.tencent.com/developer/article/1556769
可选方案:
- grok_exporter(https://github.com/fstab/grok_exporter)
- mtail的Google实用程序(https://github.com/google/mtail)
- 配置:https://blog.csdn.net/bluuusea/article/details/105508897
选用mtail,官方说明就是:从应用程序日志中提取白盒监视数据以收集到时间序列数据库中;【完全符合的】
mtail -测试
安装配置mtail
wget https://github.com/google/mtail/releases/download/v3.0.0-rc38/mtail_v3.0.0-rc38_linux_amd64
chmod 777 mtail_v3.0.0-rc38_linux_amd64
mv mtail_v3.0.0-rc38_linux_amd64 mtail
# sudo cp mtail /usr/local/bin 这个我就不操作到系统用户下了
./mtail --version
mtail version v3.0.0-rc38 git revision 0601c73197c5e314dcf3e27218de8f8ad5a83691 go version go1.15.2 go arch amd64 go os linux
# 测试
touch line_count.mtail
vim line_count.mtail
# 去这里找一个合适的配置 https://github.com/google/mtail/tree/master/examples
./mtail -logtostderr --progs /u01/mtail/line_count.mtail --logs '/u01/happyPay/admin/logs/admin-log/*.log'
# nohup ./mtail -port 3903 -logtostderr -progs /u01/mtail/line_count.mtail -logs '/u01/happyPay/admin/logs/admin-log/*.log' >/dev/null 2>&1 &
# 访问http://192.168.1.194:3903/ 就可以看到信息了
虽然看不懂,但是感觉有点内容了。

配置普罗米修斯
- job_name: 'mtail-194'
static_configs:
- targets: ['192.168.1.194:3903']
labels:
instance: log-dev
重启,加载配置之后,可以看到抓取点已经配置进去了。

虽然这里已经有数据了,但是这些数据不能用啊,都是些没什么用的量,比如日志文件数量啥的。
我么真正想要的是:分析日志的数据,各个接口等的东西。
这结果算是成功,后续还要自己写分析日志的配置。
调整mtail配置-日志分析
由于各个项目的日志格式不同,这里如有想做日志分析,辣么在mtial这里就需要用正则表达式进行创建对应的指标了。
可以分组的,依据各个内容参数。【如果日志格式确定的话,多项目也可同时使用】
栗子-统计报错原因
mtail配置文件:
counter error_type by type
/^.+Exception:(?P<type>.*)/ {
error_type[$type]++
}
结果数据:
error_type{prog="line_count.mtail",type=" 用户名或密码错误"} 2
error_type{prog="line_count.mtail",type=" 用户名或密码错误] with root cause"} 1
恩,差不多就这样了,学不动了 ε=(´ο`)))唉*
日志监控小结
这个日志监控,如果是项目日志还是用ELK的好啊!
中间件的日志:比如nginx,是可以使用这个的,毕竟有装本的exporter.【日志格式一般是标准的】一定要做的话,需要在mtail收集的地方,就要配置各种的指标了,对运维还是有点要求和工作量的。
对比于ELK的全量文件导入,进行全文检索,进行后续分析。这个的动态可配置性就差了很多了。
小结
Prometheus这一套监控系统,在对硬件以及中间件的监控上灰常的强大,且配置使用成本低。
【硬件:本身linux机子;中间件:数据库,nginx等】
需要使用各种官方提供的导出器【exporter】+ Grafana的官方仪表盘,这种组合很炫,还很轻松。
如果是项目日志监控,使用起来需要在收集器进行指标分析等的了。【项目日志标准话是在哪都推荐的】
这样,在Grafana才可以进行再次分析展示出来。
所以日志监控,还是建议使用ELK啊。。。ε=(´ο`*)))唉 虽然学习成本比较高,但是运维轻松啊!【使用交给项目人员自己查询即可】
其他
至于,Prometheus还有其他的组件,比如重要的报警插件:Alertmanager 等,已经学不动了。
以后有机会再研究了。。。。。。。。
小杭 2020-12 (((┏(; ̄▽ ̄)┛装完逼就跑
本文来自博客园,作者:小-杭,转载请注明原文链接:https://www.cnblogs.com/xiaohangblog/articles/16296435.html
欢迎转载小杭的博客,记得关注点赞收藏哦 (#^.^#)

浙公网安备 33010602011771号