SkyWalking
一、什么是apm
Application Performance Management 应用性能管理。APM (Application Performance Management,即应用性能管理,在分布式领域也称为分布式跟踪管理)对企业的应用系统进行实时监控,它是用于实现对应用程序性能管理和故障管理的系统化的解决方案。

二、Skywalking 安装
默认的是没有监控gateway插件,我们可以将agent->optional-plugins的插件直接移到plugin里面就可以
三、微服务中服务接入探针
四、Skywalking解析
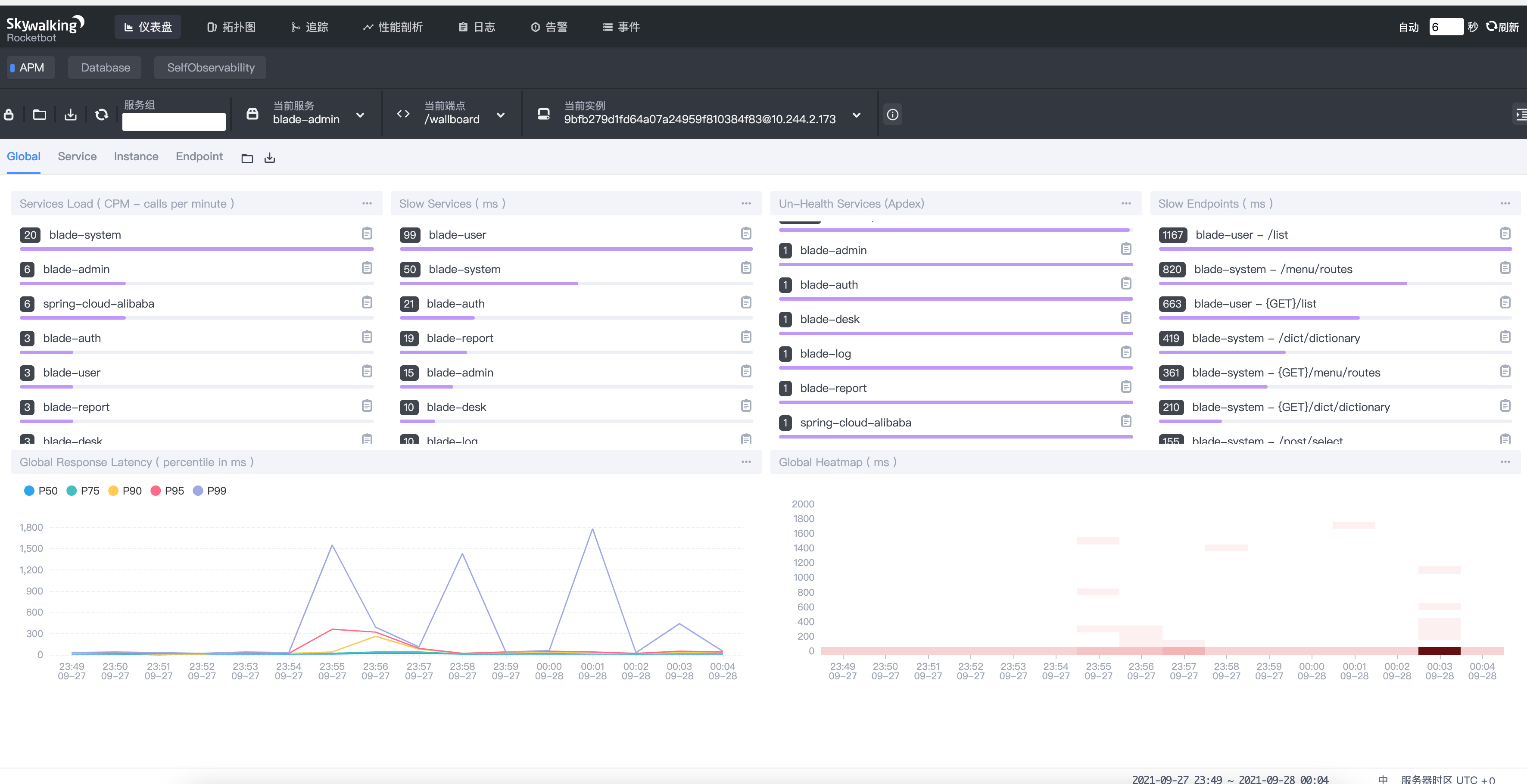
1.Global全局纬度

Service load:服务每分钟请求数Slow Service:慢响应服务,单位msUn-Health Services(Apdex):Apdex 性能指标,1为满分- Apdex 一个有众多王国分析技术公司和测量工业组成的联盟组织,他们联合起来开发了"应用性能指数"即
Apdex(Application performance index)用一句话概括,Apdex是用户对应用性能满意度的量化值 - Apdex网址
- Apdex 一个有众多王国分析技术公司和测量工业组成的联盟组织,他们联合起来开发了"应用性能指数"即
Slow Endpoints:慢响应端点,单位msGlobal Response Latency:百分比响应延迟,不同百分比的延迟时间,单位msGlobal Heatmap:服务响应时间热力分布图,根据时间段内不同响应时间的数量显色颜色深度(越多访问越黑)
2.Service服务纬度

Service Apdex(数字):当前服务的评分Service AVG Response times:平均响应延迟,单位msSuccessful Rate(数字):请求成功率Service Load(数字):每分钟请求数Service Apdex(折线图):不同时间的Apdex评分Service Response time Percentile:百分比响应延迟Successful Rate(折线图):不同时间的请求成功率Service Load(数字):不同时间的每分钟请求数Service Instances load:每个服务实例每分钟请求数Slow Service Instance:每个服务的最大延迟Service Instances Successful Rate:每个服务实例的请求成功率
3.Instance

Service Instances load:当前实例每分钟请求数Service Instances Successful Rate:当前实例的请求成功率Service Instances Latency:当前实例的响应延迟JVM CPU:jvm占用CPU百分比JVM Memory:jvm内存占用大小,单位mJVM GC Time:jvm垃圾回收时间,包含YGC和OGCJVM GC Count:jvm垃圾回收次数,包含YGC和OGC
4.EndPoint(接口)

EndPoint Load in Current Service:每个端点每分钟请求次数Slow EndPoint in Current Service:每个端点最慢请求时间,单位msSuccessful Rate in Current Service:每个端点的请求成功率EndPoint Load:当前端点每个时间段的请求数据EndPoint AVg Respone Time:当前端点每个时间段的请求行响应时间EndPoint AVg Respone Percentile:当前端点每个时间段的响应时间占比EndPoint Successful Rate:当前端点每个时间段的请求成功率


浙公网安备 33010602011771号