Linux-监控三剑客之Grafana
Grafana
一、环境准备
| 环境 | ||
|---|---|---|
| zabbix-server | zabbix服务端 | 10.0.0.62 |
| grafana-server | grafana服务端 | 10.0.0.63 |
二、使用流程
1.部署grafana 9.3.6
[root@grafana-server ~]# ll
total 119100
-rw-------. 1 root root 1340 Jan 9 09:09 anaconda-ks.cfg
-rw-r--r-- 1 root root 88935132 Mar 21 08:16 grafana-9.3.6-1.x86_64.rpm
-rw-r--r-- 1 root root 33016641 Mar 21 08:16 grafana-9.3.6-alexanderzobnin-zabbix-app-v4.2.10.tar.gz
#安装grafana
[root@grafana-server ~]# yum localinstall -y grafana-9.3.6-1.x86_64.rpm
#启动grafana
[root@grafana-server ~]# systemctl enable --now grafana-server.service
[root@grafana-server ~]# ss -lnutp|grep grafana
tcp LISTEN 0 128 [::]:3000 [::]:* users:(("grafana-server",pid=6046,fd=11))
#解压插件
[root@grafana-server ~]# tar xf grafana-9.3.6-alexanderzobnin-zabbix-app-v4.2.10.tar.gz
[root@grafana-server ~]# ll
total 119104
drwxr-xr-x 7 root root 4096 Mar 20 21:42 alexanderzobnin-zabbix-app
#创建插件目录
[root@grafana-server ~]# mkdir -p /var/lib/grafana/plugins
[root@grafana-server ~]# mv alexanderzobnin-zabbix-app/ /var/lib/grafana/plugins
#重启grafana
[root@grafana-server ~]# systemctl restart grafana-server.service
#查看grafana插件
[root@grafana-server ~]# grafana-cli plugins ls
installed plugins:
alexanderzobnin-zabbix-app @ 4.2.10
Please restart Grafana after installing plugins. Refer to Grafana documentation for instructions if necessary.
2.web页面访问

3.简单配置


4. 配置zbx插件



如果搜索不到zabbix表示没有安装对应的插件.
可以通过提供的软件包解压或者grafana-cli plugins install alexanderzobnin-zabbix-app安装.
5.配置grafana的数据源





6.导入自带的几个仪表盘



三、Grafana web页面添加与配置图形 dashboard

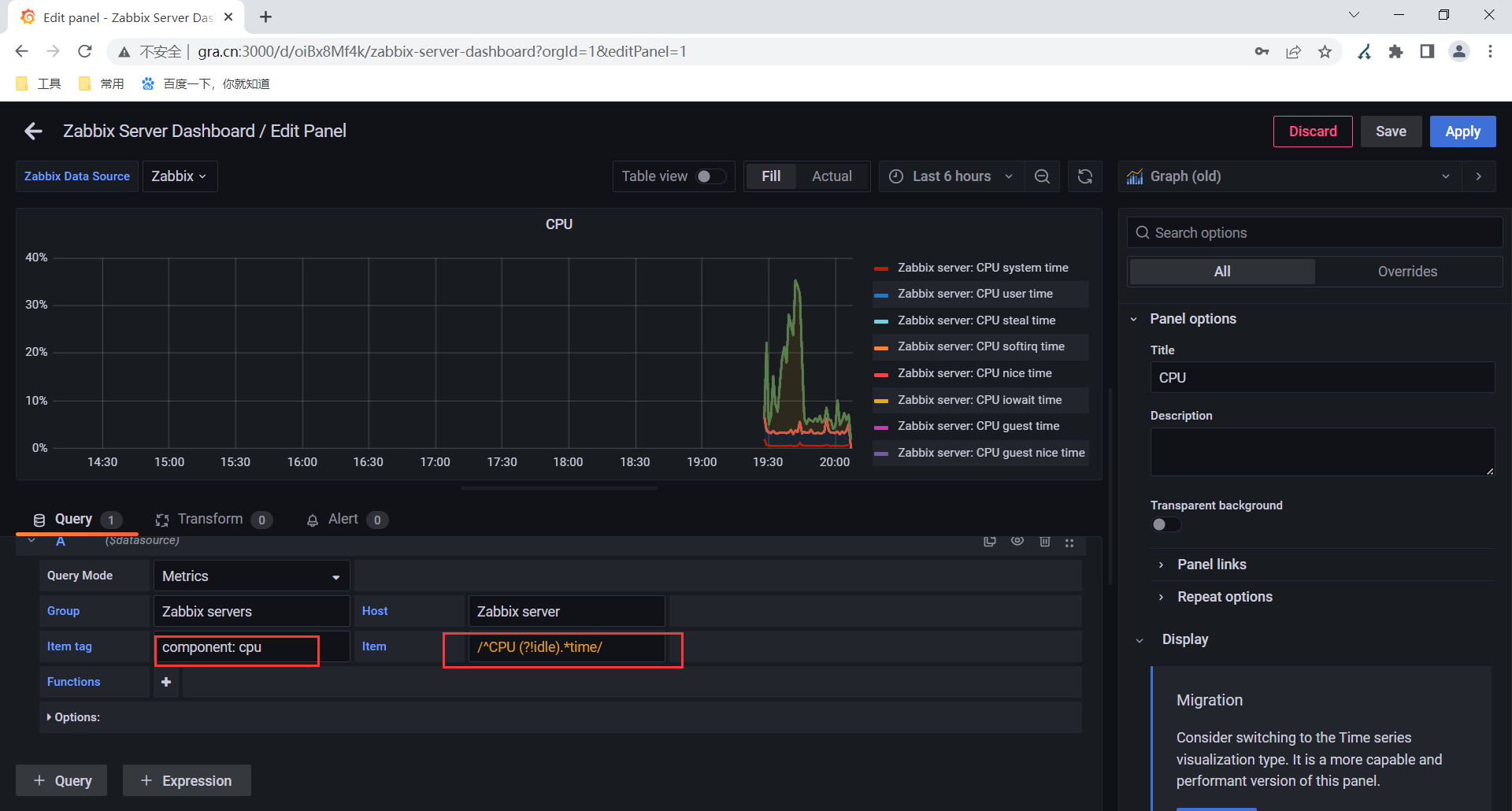
1.修改主机名






2.修改显示cpu使用率

3.修改显示uptime

4.保存修改后的面板



5.测试是否从zabbix获取值



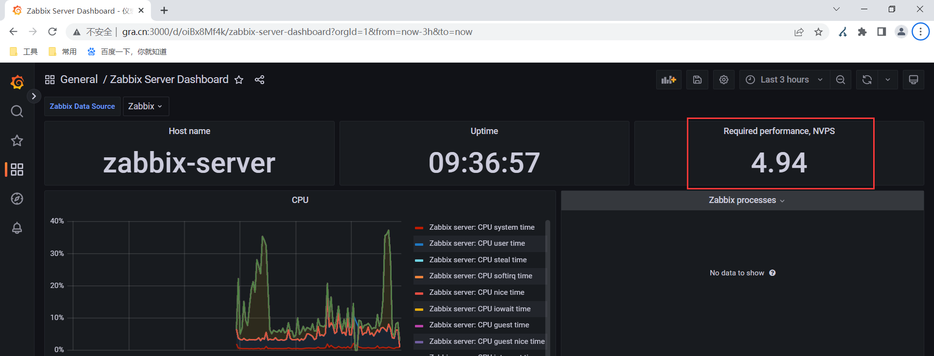
四、自定义监控获取zbx服务端的每秒新值
zabbix.stats键值的结果之一.
需要通过自定义监控创建1个监控项运行zabbix.stats键值.
创建相关项(监控项)对上面监控项结果进行过滤(sed反向引用).
1.定义监控项(主要项)


2.创建相关项






注意事项:
如果zabbix做了高可用,这里可能会有问题

五、更完善的模板(仪表盘)
下载官方仪表盘https://grafana.com/grafana/dashboards/?plcmt=footer
1.下载模板







2.配置模板可编辑






3.grafana仪表盘中变量的设置与修改







浙公网安备 33010602011771号