会员
众包
新闻
博问
闪存
赞助商
HarmonyOS
Chat2DB
所有博客
当前博客
我的博客
我的园子
账号设置
会员中心
简洁模式
...
退出登录
注册
登录
wjhfree
博客园
首页
新随笔
联系
订阅
管理
软件工程日报53
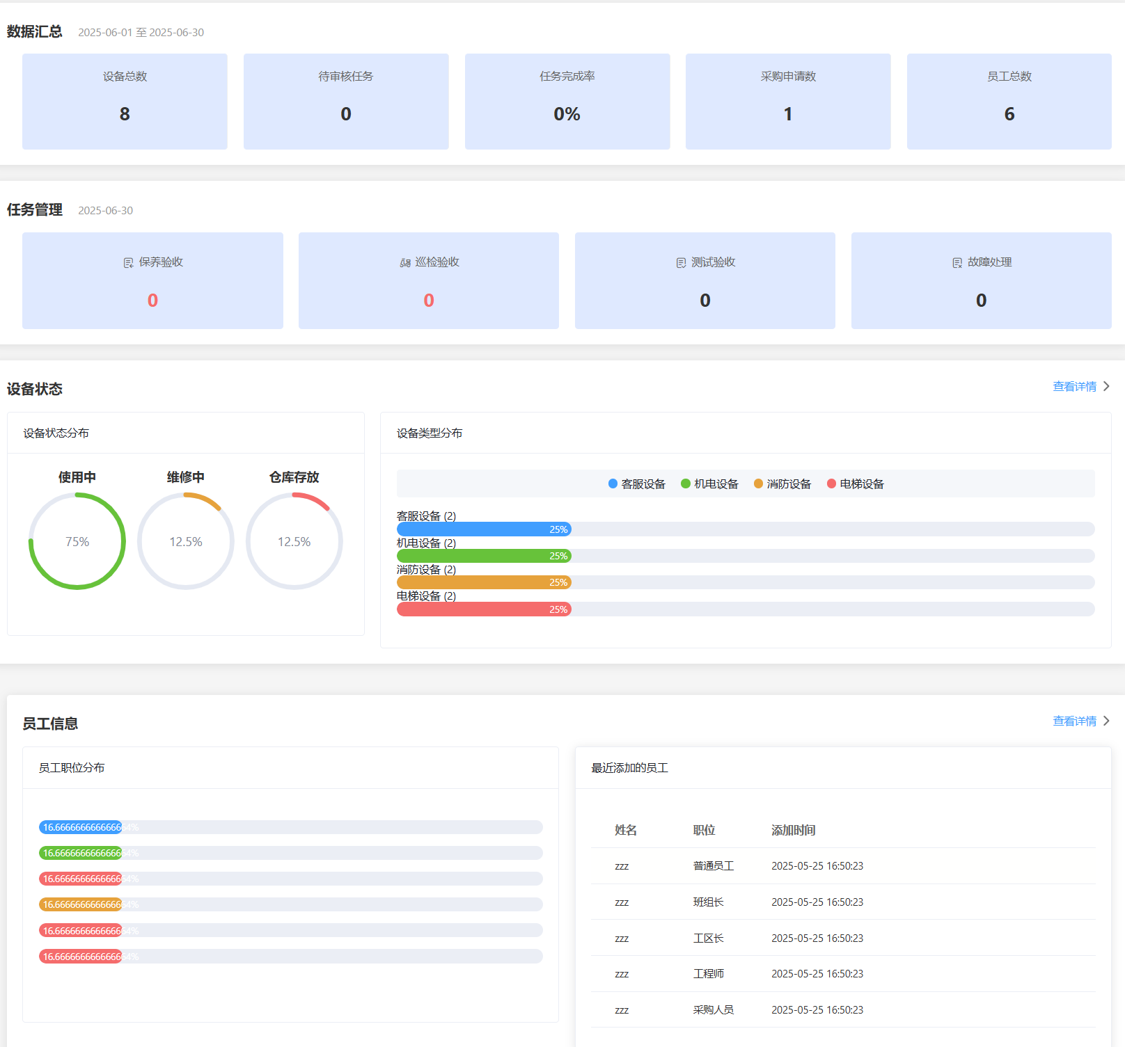
今天我实现了主管的工作台的设计以及接口实现
具体展示如下
它涵盖了主管的所有功能,包括对数据的统计,任务管理。设备状态与类型的统计,员工数据的统计,点击任一模块即可跳转到对应功能
posted @
2025-06-06 23:03
Look_Back
阅读(
12
) 评论(
0
)
收藏
举报
刷新页面
返回顶部
公告