CloudWeGo + APMPlus:打造从开发到可观测的一站式体验
资料来源:火山引擎-开发者社区
分布式架构和微服务的普及极大提升了系统的扩展性和灵活性,但也为可观测性(Observability)带来了
数据分散 、 链路追踪复杂 和 故障传播 三大挑战。由于请求可能跨越多个服务、节点甚至云区域,传统的单体监控方式难以关联完整的调用链,导致故障定位效率低下。同时,传统开发框架与监控工具之间也往往缺乏深度适配,需要开发者额外投入时间实现数据打点和链路追踪。
随着大语言模型(LLM)越来越多采用分布式架构,应用的可观测性问题进一步升级,繁多的组件、复杂的编排、模型效果评估等为观测带来更大的挑战。
本文将基于字节跳动开源的企业级中间件集合 CloudWeGo
和火山引擎应用性能监控全链路版
APMPlus ,介绍基于字节跳动内部实践的一站式开发与观测解决方案。
背景
什么是 CloudWeGo
CloudWeGo
是字节跳动开源的一套企业级云原生微服务架构中间件集合,专注于微服务通信与治理、大模型应用的构建,具有高性能、高扩展性、高可靠性的特点。CloudWeGo 旗下包括多个重点子项目 Kitex、Hertz、Netpoll、Volo,多个小而美的子项目 Thriftgo、Frugal、 Fastpb、 Pilota、 Motore、 cwgo、 Dynamicgo、 Shmipc、 sonic-rs 等。
随着大语言模型(LLM)技术的快速发展,应用场景从内容生成到智能交互不断扩展,对开发框架的性能和扩展性提出了更高的要求。2025 年,字节跳动服务框架团队开源了专为 LLM 应用开发而设计的新框架 Eino,这是字节跳动内部大模型应用的首选全代码开发框架,已有包括豆包/抖音/扣子等多条业务线、数百个服务接入使用。
作为 CloudWeGo 生态中的最新成员,Eino 的开源进一步扩展了 CloudWeGo 的生态边界,使其不仅适用于传统的微服务场景,还能够赋能大模型驱动的智能化应用开发。
什么是 APMPlus
APMPlus 是火山引擎提供的针对应用服务的品质、性能以及自定义埋点的 APM 服务,通过先进的数据采集与监控技术,为企业提供全链路的应用性能监控能力,助力企业发现多类异常问题并及时告警:
- 异常问题发现与报警
:帮助开发者快速定位性能瓶颈和故障点;
- 丰富的归因能力
:支持堆栈分析、调度分析、维度分析、埋点分析等多种监控视角;
- 链路追踪与日志查询
:结合调用链路和单点日志,快速排查问题;
- 灵活报表能力
:通过趋势分析掌握系统健康状况。
在字节跳动内部,APMPlus 支撑着今日头条、抖音、飞书等多项产品应用的稳定性。凭借同源的产品解决方案和优质的服务,APMPlus 也在汽车、互联网、金融等多个行业取得了众多客户的信任。
可观测集成:CloudWeGo+APMPlus
目前,APMPlus 服务端监控已经针对 CloudWeGo 的多个框架进行了深度适配,包括 Kitex、Hertz 和最新的 Eino 框架。开发者可以轻松实现服务端监控和链路追踪,开启更智能、更便捷的监控体验:
- 自动化监控
集成 :在 Kitex/Hertz/Eino 等框架中深度集成 OpenTelemetry,无需额外配置即可生成性能指标和调用链路数据;
- 统一数据展示
:所有监控数据可直接在 APMPlus 平台上可视化呈现,帮助开发者实时掌握系统状态;
- 快速问题定位
:通过调用链路追踪和性能分析,显著提升故障排查效率。
这种深度适配不仅帮助开发者专注于业务逻辑的实现,还能轻松掌握应用的运行状态,真正实现开发与观测的无缝结合。
Kitex 接入
Kitex 是 Golang 微服务 RPC 框架,具有 高性能 、 高可扩展 的特点,支持多消息协议(Thrift/Protobuf/gRPC)、多消息类型(PingPong/Oneway/Streaming)、服务治理、代码生成,具有完备的开源社区生态兼容性。
◇ 步骤一: 初始化
Kitex
Kitex 以中间件的方式集成 OpenTelemetry SDK,可以生成和上报链路的指标、日志数据。
服务端 接入代码示例:
import ( "http://github.com/kitex-contrib/obs-opentelemetry/provider" "http://github.com/kitex-contrib/obs-opentelemetry/tracing" ...)func main() { serviceName := "echo" p := provider.NewOpenTelemetryProvider( provider.WithServiceName(serviceName), provider.WithInsecure(), ) defer p.Shutdown(context.Background()) svr := echo.NewServer( new(EchoImpl), server.WithSuite(tracing.NewServerSuite()), server.WithServerBasicInfo(&rpcinfo.EndpointBasicInfo{ServiceName: serviceName}), ) if err := svr.Run(); err != nil { klog.Fatalf("server stopped with error:", err) }}
客户端接入代码示例:
import ( "http://github.com/kitex-contrib/obs-opentelemetry/provider" "http://github.com/kitex-contrib/obs-opentelemetry/tracing" ...)func main() { serviceName := "echo-client" p := provider.NewOpenTelemetryProvider( provider.WithServiceName(serviceName), provider.WithInsecure(), ) defer p.Shutdown(context.Background()) c, err := echo.NewClient( "echo", client.WithSuite(tracing.NewClientSuite()), client.WithClientBasicInfo(&rpcinfo.EndpointBasicInfo{ServiceName: serviceName}), ) if err != nil { klog.Fatal(err) }}
◇ 步骤二:数据上报
Kitex 支持两种数据上报方式:
1.直接上报至 APMPlus
服务端 :在服务端,APMPlus 支持 OpenTelemetry、Jaeger、Prometheus 等接入协议,用户无需部署独立的 collector 就可将数据直接上报至 APMPlus。
用户可以 通过以下变量配置环境和鉴权, 然后启动应用即可,更多信息可以参考文档:https://www.volcengine.com/docs/6431/1469364。
2.通过 Otel Collector 转发 :APMPlusOpenTelemetryCollector
组件是 APMPlus 基于 OpenTelemetryCollector 二次开发的数据采集器,用户可以
通过白屏的方式在集群中安装该组件作为数据转发代理,进而自动完成鉴权、元数据标签注入等功能。
配置下图所示的环境变量 为 Kubernetes 集群内的APMPlusOpenTelemetryCollector
组件的服务地址,然后启动 Kitex 应用。
Hertz 接入
◇ 步骤一: 初始化 Hertz
Hertz 是 Golang 微服务 HTTP 框架,支持多协议(HTTP1.1/HTTP2/HTTP3/Websocket)、网络层(Netpoll/go net)按需切换,具有丰富的 Web 中间件能力、丰富的服务治理能力、代码生成以及完备的开源社区生态兼容性。
服务端 接入代码示例:Hertz 以中间件方式集成 OpenTelemetry SDK,生成并上报链路和指标数据——
import ( "http://github.com/hertz-contrib/obs-opentelemetry/provider" hertztracing "http://github.com/hertz-contrib/obs-opentelemetry/tracing" ...)func main() { p := provider.NewOpenTelemetryProvider(provider.WithInsecure()) defer p.Shutdown(context.Background()) tracer, cfg := hertztracing.NewServerTracer() h := server.Default(tracer) h.Use(hertztracing.ServerMiddleware(cfg)) h.Spin()}
客户端接入代码示例:
import ( "http://github.com/hertz-contrib/obs-opentelemetry/provider" hertztracing "http://github.com/hertz-contrib/obs-opentelemetry/tracing" ...)func main() { p := provider.NewOpenTelemetryProvider(provider.WithInsecure()) defer p.Shutdown(context.Background()) c, _ := client.NewClient() c.Use(hertztracing.ClientMiddleware())}
◇ 步骤二:数据上报
步骤与 Kitex 的上报方式相同,可以参考: https://www.volcengine.com/docs/6431/1439035。
Eino 接入
Eino 提供了一个强调简洁性、可扩展性、可靠性与有效性且更符合 Go 语言编程惯例的 LLM 应用开发框架,提供丰富的组件和工具生态。它可在 AI 应用开发周期中的不同阶段帮助开发者以最快的速度实现最有深度的大模型应用。
◇ 步骤一: Eino 应用 初始化
这里我们以 Eino 官方示例 eino-assistant 来介绍开发部署 Eino 应用以及集成 APMPlus 的过程。通过 APMPlus Callback,Eino 可以将链路和指标数据上报至 APMPlus。
代码示例:
import ( "http://github.com/cloudwego/eino-ext/callbacks/apmplus" "http://github.com/cloudwego/eino/callbacks" ...)func main() { cbh, showdown, err := apmplus.NewApmplusHandler(&apmplus.Config{ Host: "http://apmplus-cn-beijing.volces.com:4317", AppKey: "appkey-xxx", ServiceName: "eino-app", Release: "release/v0.0.1", }) if err != nil { log.Fatal(err) } callbacks.InitCallbackHandlers([]callbacks.Handler{cbh}) // 等待所有 trace 和 metrics 上报完成后退出 showdown(context.Background())}
◇ 步骤二: Eino 应用部署
方式一:本地部署
- 在 .env 配置 APMPlus 认证信息 APMPLUS_APP_KEY
- 在 .env 配置大模型的接入点和 API Key
- 本地部署 Redis docker-compose up -d
- 启动应用 go run cmd/einoagent/main.go
方式二:火山引擎部署
1.登录
火山方舟控制台 大模型平台,创建两个模型,分别做为 Embedding 和 Chat:

2.登录 火山引擎数据库控制台 ,创建 Redis 集群,并获取私网地址:
3.登录 容器服务控制台 ,部署 Dockerfile 应用,并配置 APMPlus、方舟模型接入点、以及 Redis 参数:
4.在容器服务中,创建一个公网 LoadBalancer 类型的 Service,并获取公网访问地址:
5.通过浏览器访问 Eino-Assistant 应用,与之进行交流:
应用观测
开发者可以通过 APMPlus 的全链路监控控制台,直观地查看基于 CloudWeGo 框架构建的应用的 调用链 (Traces) 、 性能指标( Metrics ) 以及 运行时状态 等关键数据。
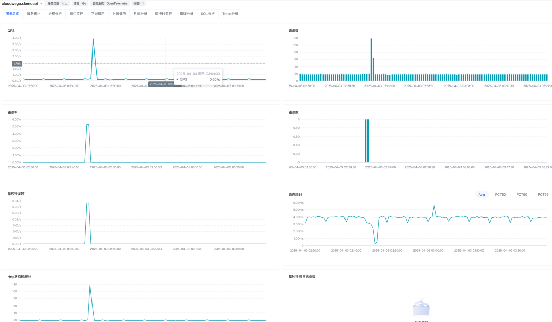
黄金指标
通过上报的 OpenTelemetry 观测数据,APMPlus 会自动清洗并提取服务的 RED 黄金指标(请求率、错误率、响应时间),帮助用户全面掌握应用的运行状况:
- 请求量(
QPS ) :实时监控服务的请求处理能力,确保高峰期的稳定性;
- 错误率
:精准定位异常请求,快速发现问题根源;
- 响应耗时
:分析服务的延迟表现,为性能优化提供数据支持。
大模型指标
针对 Eino 应用,APMPlus 提供了与大语言模型(LLM)交互相关的专属指标,帮助用户深入了解 AI 应用的性能表现,具体包括:
- 大模型调用次数
:统计应用与底层 LLM 的交互频率,反映模型的使用强度;
- Token
使用量 :全面记录用户输入和模型输出的 Token 总量,为资源消耗和成本分析提供支持;
- 大模型响应耗时
:监测应用调用 LLM 的整体响应时间,为优化调用效率提供依据;
- TTFT(Time To First
Token ) :衡量用户提交查询后模型开始输出首个 Token 的时间,突出低延迟响应的重要性,尤其在实时交互场景中至关重要;
- TPOT(Time Per
Output
Token ) :计算模型输出首个 Token 后,后续每个 Token 的平均生成时间。这一指标直接影响用户对模型响应速度的体验感知。
这些指标不仅能够帮助开发者优化 AI 应用的性能,还能提升用户体验,确保模型交互的高效性和流畅性。
服务拓扑
服务拓扑图用于直观地展示服务间的上下游调用关系,通过图结构清晰地表征应用内部及外部服务的交互情况。它能够帮助用户快速了解服务之间的依赖关系、调用路径以及流量分布,为故障定位和性能优化提供重要支持。
运行时指标
应用集成了 OpenTelemetry Runtime 指标,可输出关键运行时指标,包括组件的内存水位、GC(垃圾回收)详情、Golang 协程数量等。这些指标为开发者提供了深入了解应用资源消耗情况的能力,帮助快速定位性能瓶颈或潜在问题。
链路查询
APMPlus 提供强大的链路查询功能,支持用户查看链路列表并深入分析具体的调用链路。用户可以通过以下操作快速定位和分析链路性能:
[
链路列表查询] :展示应用的调用链路列表,便于用户筛选目标链路。
[单链路详情查看] :单击目标 Trace ID,可深入查看对应链路的详细信息,包括:
- 火焰图
:直观展示链路的性能热点,帮助快速定位耗时操作;
- 调用列表
:以表格形式呈现链路的调用详情,便于逐步分析;
- 服务拓扑图
:展示链路的上下游调用关系,帮助理解服务间的交互。


未来展望
随着技术的不断演进,开发与可观测的需求也在发生深刻变化。未来, APMPlus
和
CloudWeGo 将在微服务架构与大模型应用领域进一步深度结合,为开发者提供更强大的工具支持和全链路赋能。
◇ 更全面的支持
CloudWeGo 的生态正在快速扩展,除了核心框架 Kitex、Hertz 和 Eino 等,未来还将有更多组件和工具加入生态体系。APMPlus 计划进一步加强对这些框架的支持,并进一步降低开发者的监控集成成本,让可观测能力成为 CloudWeGo 生态的内生特性。
◇ LLM 应用观测深入发展
针对 LLM 应用,我们会更加结合场景特点,提升模型交互相关指标的丰富度,开发针对性的归因分析工具。同时我们也会与底层模型平台打通,获取模型推理过程中的关键指标(如推理耗时、资源使用情况、生成过程的中间状态),与应用层指标联动,帮助应用优化模型调用策略,提升生成结果质量。
浙公网安备 33010602011771号