使用备份软件恢复windows系统下的文件
1、进入备份系统

2、选择【文件保护】中的【恢复】,新建恢复任务,勾选需要恢复的备份点,将需要恢复的文件添到恢复列表

3、设置恢复目标,选择【原机恢复】与【异机恢复】
依次设置【选择代理商】、【恢复路径】,其中恢复路径可选择恢复到原路径或手动选择路径
若选择【异机恢复】,则需勾选代理商


设置完成后,点击【下一步】
4、选择恢复方式,选择【立即恢复】,并设置传输策略,选择是否开启【加密传输】,设置完成后,点击【下一步】

5、确认配置信息,可修改任务名,检查完成后点击【下一步】

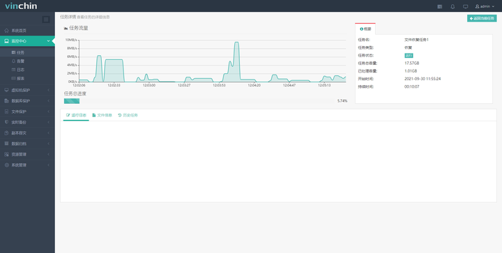
6、提交任务后自动跳转到【当前任务】页面,可以查看刚才创建的恢复任务。点击右侧的“操作”按钮可以手动运行或停止任务,也可以等待系统按照设定的策略自动执行恢复任务。点击任务名称,可以进入【任务详情】页面。


7、windows文件恢复任务完成

浙公网安备 33010602011771号