七十四、JMeter-InfluxDB-Grafana性能测试监控平台
前言
性能测试工具 JMeter 自带的监视器对性能测试结果的实时展示,在Windows系统下的GUI模式运行,渲染和效果不是太好,在linux环境下又无法实时可视化。
因此如果有一个性能测试结果实时展示的页面,可以提高我们对系统性能表现的掌握程度,另一方面也提高了我们的测试效率。所以我们现在用InfluxDB+Grafana对性能结果进行实时监控,把JMeter的压测结果写入InfluxDB,然后通过Grafana展示出来。
一、InfluxDB简介与安装
1、InfluxDB简介
InfluxDB 是用 Go 语言编写的一个开源分布式时序、事件和指标数据库,无需外部依赖。
类似的数据库有 Elasticsearch、Graphite 等。
主要功能:
1)基于时间序列,支持与时间有关的相关函数(如最大,最小,求和等)
2)可度量性:你可以实时对大量数据进行计算
3)基于事件:它支持任意的事件数据
InfluxDB主要特点:
1)无结构(无模式):可以是任意数量的列
2)可拓展的
3)支持 min, max, sum, count, mean, median 等一系列函数,方便统计
4)原生的 HTTP 支持,内置HTTP API
5)强大的类 SQL 语法
6)自带管理界面,方便使用
二、InfluxDB安装
InfluxDB官方文档:
https://docs.influxdata.com/influxdb/v1.6/
这篇文章主要写的是在linux环境中部署
首先第一步在 usr/local 目录先新建一个influxdb文件夹

下一步下载安装包:
wget https://dl.influxdata.com/influxdb/releases/influxdb-1.7.0.x86_64.rpm

下载后直接使用yum安装:
yum localinstall influxdb-1.7.0.x86_64.rpm

提示以下信息即表示安装成功了

启动 influxdb 数据库:
service influxdb start
停止 influxdb 数据库:
service influxdb stop
端口说明
8083:访问 web 页面的地址,8083 为默认端口;
8086:数据写入 influxdb 的地址,8086 为默认端口;
8088:数据备份恢复地址,8088 为默认端口;
开启防火墙:
firewall-cmd --add-port=8086/tcp --permanent firewall-cmd --add-port=8086/udp --permanent firewall-cmd --reload
PS:如果你的服务器是阿里云的话,在阿里云控制台-安全组,开启准入访问的端口,不然访问不了
下一步:
查看InfluxDB端口号:
netstat -nultp

如果提示没有找到命令
解决方法:
yum install net-tools
就可以查看端口号了

三、Grafana介绍与安装
Grafana 是一个跨平台的开源的度量分析和可视化工具,可以通过将采集的数据查询然后可视化的展示,并及时通知。它主要有以下六大特点:
- 1、展示方式:快速灵活的客户端图表,面板插件有许多不同方式的可视化指标和日志,官方库中具有丰富的仪表盘插件,比如热图、折线图、图表等多种展示方式;
- 2、数据源:Graphite,InfluxDB,OpenTSDB,Prometheus,Elasticsearch,CloudWatch和KairosDB等;
- 3、通知提醒:以可视方式定义最重要指标的警报规则,Grafana将不断计算并发送通知,在数据达到阈值时通过Slack、PagerDuty等获得通知;
- 4、混合展示:在同一图表中混合使用不同的数据源,可以基于每个查询指定数据源,甚至自定义数据源;
- 5、注释:使用来自不同数据源的丰富事件注释图表,将鼠标悬停在事件上会显示完整的事件元数据和标记;
- 6、过滤器:Ad-hoc过滤器允许动态创建新的键/值过滤器,这些过滤器会自动应用于使用该数据源的所有查询。
官方文档:https://grafana.com/docs/grafana/latest/
首先还是要新建一个文件夹 建在local目录下:
cd/usr/local mkdir grafana

安装Grafana
wget https://dl.grafana.com/oss/release/grafana-6.2.2-1.x86_64.rpm

下载完成进行安装
yum localinstall grafana-6.2.2-1.x86_64.rpm

启动 grafana 服务:
service grafana-server start
停止 grafana 服务:
service grafana-server stop
设置开机启动:
systemctl enable grafana-server.service


启动服务,打开浏览器,输入IP+端口,3000为 Grafana 的默认侦听端口。
注意一点就是先添加防火墙:
firewall-cmd --add-port=3000/tcp --permanent firewall-cmd --add-port=3000/udp --permanent firewall-cmd --reload
默认账号密码:admin/admin (这里第二次进入的时候密码一直不对 后来查看教程更改了密码 如果登陆不了的请参考:https://www.cnblogs.com/liujiliang/p/10079510.html)

InfluxDB数据库存放数据---通过Grafana动态展示出来,那么数据从哪里来?so。。。配置JMeter-------这一步很重要
四、JMeter配置
在监听器中添加后置监听器

主要是配好url

五、InfluxDB配置
1)进入 InfluxDB 数据库:influx
2)新建一个”jmetertest”数据库:create database jmetertest
3)查看数据库:show databases;
4)使用jmetertest数据库:use jmetertest;
5)显示表:show measurements;
有两张表,我们主要看jmeter表
6)去 JMeter 中运行一个准备好的脚本,运行完在jmeter表中查看有没有数据。
7)查看 JMeter 表:select * from jmeter;


数据出来了,那么配置Grafana,把这些数据动态展示出来。
六、配置Grafana
登录 Grafana,进入首页
1)创建一个数据源

2)选择InfluxDB

3)填写好以下信息,注意填写正确

4)新建一个import

5)选择4026模板(可以去官方那里看)
如果要其他模板,去仪表盘中选择:


进来报错的话

这样就可以了

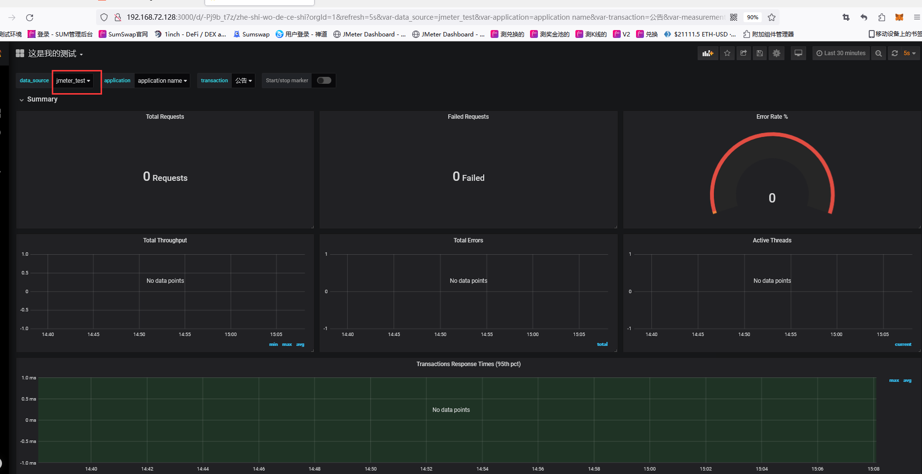
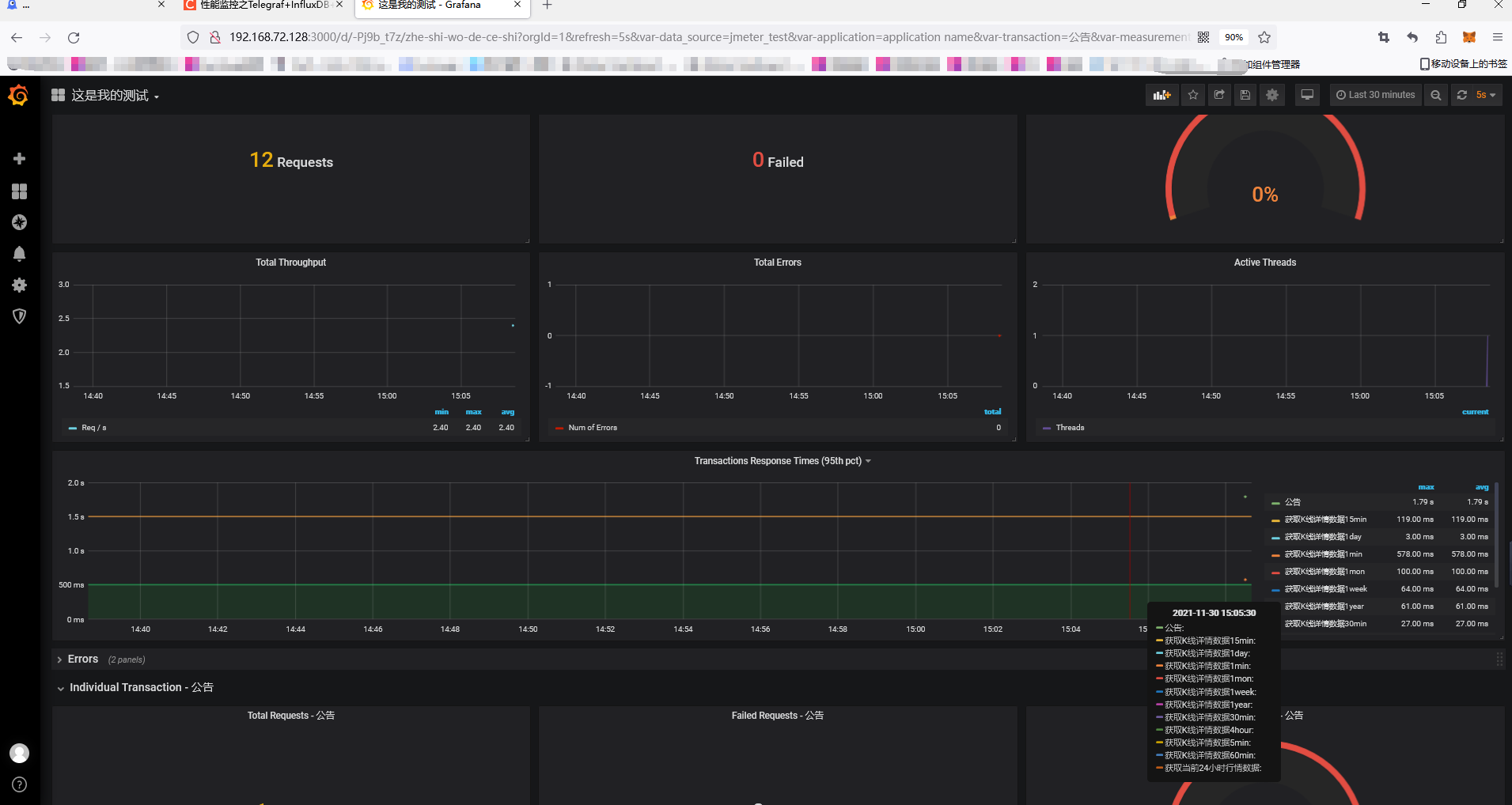
最后就可以在jmeter压测观察数据了

浙公网安备 33010602011771号