与 USB 优盘优化相关的 .reg 文件示例。这些设置可以帮助提高 USB 存储设备的性能和管理。

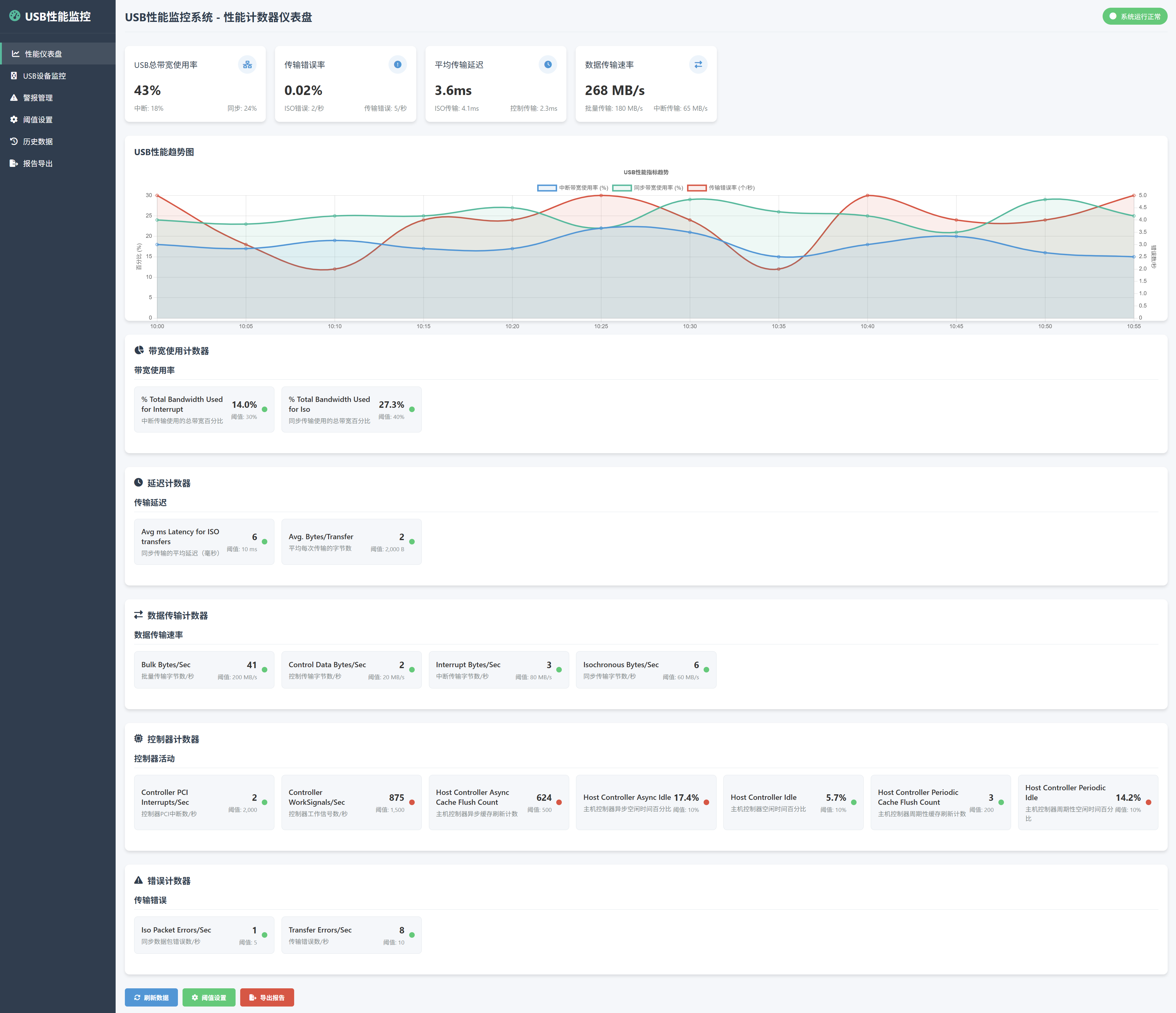
Windows 性能监视器 计数器 对象 指标 阈值
USB I/O 计数器
% Total Bandwidth Used for Interrupt
% Total Bandwidth Used for Iso
Avg ms atency for ISO transfers
Avg. Bytes/Transfer
Bulk Bytes/Sec
Control Data Bytes/Sec
Controller PCI Interrupts/Sec
Controller WorkSignals/Sec
Host Controller Async Cache Flush Count
Host Controller Async Idle
Host Controller Idle
Host Controller Periodic Cache Flush Count
Host Controller Periodic Idle
Interrupt Bytes/Sec
Iso Packet Errors/Sec
Isochronous Bytes/Sec
Transfer Errors/Sec
USB I/O性能指标表格,其中包含了相关的描述、阈值范围、诊断范围以及Windows性能监视器计数器:
| 指标 | 中文描述 | 阈值范围 | 诊断范围 | Windows 性能监视器 计数器 |
|---|---|---|---|---|
| % Total Bandwidth Used for Interrupt | 中断所使用的总带宽百分比 | 0 - 100% | > 80% 提示带宽瓶颈 | USB I/O\% Total Bandwidth Used for Interrupt |
| % Total Bandwidth Used for Iso | 同步传输所使用的总带宽百分比 | 0 - 100% | > 80% 提示带宽瓶颈 | USB I/O\% Total Bandwidth Used for Iso |
| Avg ms latency for ISO transfers | 同步传输的平均延迟(毫秒) | 0 - 10ms | > 20ms 提示延迟过高 | USB I/O\Avg ms latency for ISO transfers |
| Avg. Bytes/Transfer | 平均每次传输的字节数 | 0 - N (字节) | > 1024 字节表示大传输 | USB I/O\Avg. Bytes/Transfer |
| Bulk Bytes/Sec | 大容量传输的字节数/秒 | 0 - N (字节) | > 100000 字节/秒 | USB I/O\Bulk Bytes/Sec |
| Control Data Bytes/Sec | 控制传输的数据字节数/秒 | 0 - N (字节) | > 1000 字节/秒 | USB I/O\Control Data Bytes/Sec |
| Controller PCI Interrupts/Sec | 控制器每秒的PCI中断数 | 0 - 1000 次/秒 | > 500 次/秒表示异常 | USB I/O\Controller PCI Interrupts/Sec |
| Controller WorkSignals/Sec | 控制器每秒的工作信号数 | 0 - 1000 次/秒 | > 500 次/秒表示异常 | USB I/O\Controller WorkSignals/Sec |
| Host Controller Async Cache Flush Count | 主机控制器异步缓存刷新次数 | 0 - 1000 次 | > 200 次表示问题 | USB I/O\Host Controller Async Cache Flush Count |
| Host Controller Async Idle | 主机控制器异步空闲状态 | 0 - 100% | > 50% 提示性能低 | USB I/O\Host Controller Async Idle |
| Host Controller Idle | 主机控制器空闲状态 | 0 - 100% | > 50% 提示性能低 | USB I/O\Host Controller Idle |
| Host Controller Periodic Cache Flush Count | 主机控制器周期缓存刷新次数 | 0 - 1000 次 | > 200 次表示问题 | USB I/O\Host Controller Periodic Cache Flush Count |
| Host Controller Periodic Idle | 主机控制器周期空闲状态 | 0 - 100% | > 50% 提示性能低 | USB I/O\Host Controller Periodic Idle |
| Interrupt Bytes/Sec | 中断传输的字节数/秒 | 0 - N (字节) | > 50000 字节/秒 | USB I/O\Interrupt Bytes/Sec |
| Iso Packet Errors/Sec | 同步包错误数/秒 | 0 - 1000 次/秒 | > 100 次/秒表示错误 | USB I/O\Iso Packet Errors/Sec |
| Isochronous Bytes/Sec | 同步传输字节数/秒 | 0 - N (字节) | > 50000 字节/秒 | USB I/O\Isochronous Bytes/Sec |
| Transfer Errors/Sec | 传输错误数/秒 | 0 - 1000 次/秒 | > 100 次/秒表示问题 | USB I/O\Transfer Errors/Sec |
说明:
- 阈值范围:这个范围通常基于性能监控的基准,具体的数值可以根据实际硬件和系统配置有所不同。
- 诊断范围:当某些指标超出此范围时,可能表示系统存在瓶颈或性能问题。
- 计数器:您可以通过 Windows 性能监视器的相应计数器来实时监测这些性能指标,帮助诊断和优化USB设备的性能。
Windows Registry Editor Version 5.00
; 启用快速删除模式(防止意外数据丢失)
[HKEY_LOCAL_MACHINE\SYSTEM\CurrentControlSet\Services\UsbStor]
"Start"=dword:00000003 ; 确保 USB 存储服务启动
; 提高 USB 数据传输速度
[HKEY_LOCAL_MACHINE\SYSTEM\CurrentControlSet\Services\USB]
"DisableSelectiveSuspend"=dword:00000001 ; 禁用选择性挂起以提高性能
; 设置 USB 存储设备的高速模式
[HKEY_LOCAL_MACHINE\SYSTEM\CurrentControlSet\Services\USBSTOR]
"EnableSuperSpeed"=dword:00000001 ; 启用 USB 3.0 超级速度
; 调整写入缓存设置以提高性能
[HKEY_LOCAL_MACHINE\SYSTEM\CurrentControlSet\Services\USBSTOR]
"WriteCache"=dword:00000001 ; 启用写入缓存
; 增加 USB 设备的最大传输大小
[HKEY_LOCAL_MACHINE\SYSTEM\CurrentControlSet\Services\USBSTOR\Parameters]
"MaxTransferSize"=dword:00010000 ; 设置最大传输大小(例如 64 KB)
; 优化 USB 驱动器的读写速度
[HKEY_CURRENT_USER\Software\Microsoft\Windows\CurrentVersion\Explorer\Advanced]
"ShowCompColor"=dword:00000001 ; 显示压缩颜色以便快速识别压缩文件
; 启用 USB 驱动器的写入缓存
[HKEY_LOCAL_MACHINE\SYSTEM\CurrentControlSet\Services\UsbStor]
"WriteCachingType"=dword:00000002 ; 设置为启用(2)以获得更好的性能
; 禁用 USB 选择性挂起
[HKEY_LOCAL_MACHINE\SYSTEM\CurrentControlSet\Control\Power]
"PowerThrottling"=dword:00000000 ; 禁用电源节省模式
; 禁用 USB 根集线器的选择性挂起
[HKEY_LOCAL_MACHINE\SYSTEM\CurrentControlSet\Control\USB]
"DisableSelectiveSuspend"=dword:00000001 ; 禁用选择性挂起以提高性能
; 增加 USB 存储器的最大数据包大小
[HKEY_LOCAL_MACHINE\SYSTEM\CurrentControlSet\Services\USBSTOR\Parameters]
"MaxBulkSize"=dword:00000040 ; 设置最大数据包大小(例如 64 字节)
; 优化 USB 设备的总线速度
[HKEY_LOCAL_MACHINE\SYSTEM\CurrentControlSet\Services\USB]
"HubPowerManagement"=dword:00000000 ; 禁用集线器电源管理以提高响应速度
; 设置 USB 设备的默认缓存策略
[HKEY_LOCAL_MACHINE\SYSTEM\CurrentControlSet\Services\USBSTOR]
"DefaultCache"=dword:00000001 ; 启用默认缓存策略
; 调整 USB 存储设备的超时设置
[HKEY_LOCAL_MACHINE\SYSTEM\CurrentControlSet\Services\USBSTOR\Parameters]
"Timeout"=dword:0000000A ; 设置超时时间(例如 10 秒)
; 启用 USB 存储设备的更高传输速率
[HKEY_LOCAL_MACHINE\SYSTEM\CurrentControlSet\Services\UsbStor\Parameters]
"TransferRate"=dword:00000001 ; 启用更高的传输速率
; 控制 USB 设备的功耗
[HKEY_LOCAL_MACHINE\SYSTEM\CurrentControlSet\Control\Power]
"CsEnabled"=dword:00000000 ; 禁用空闲状态以提高响应能力
; 设置 USB 设备的轮询间隔时间
[HKEY_LOCAL_MACHINE\SYSTEM\CurrentControlSet\Services\USBSTOR]
"PollingInterval"=dword:00000020 ; 设置轮询间隔(例如 32 毫秒)
; 启用 USB 驱动程序的强制重启功能
[HKEY_LOCAL_MACHINE\SYSTEM\CurrentControlSet\Services\USBSTOR]
"ForceRestart"=dword:00000001 ; 启用强制重启功能以防止设备挂起
; 设置 USB 驱动器的文件系统缓存大小
[HKEY_LOCAL_MACHINE\SYSTEM\CurrentControlSet\Services\USBSTOR\Parameters]
"CacheSize"=dword:00000080 ; 设置缓存大小(例如 128 KB)
; 启用 USB 设备的智能休眠模式
[HKEY_LOCAL_MACHINE\SYSTEM\CurrentControlSet\Services\USBSTOR]
"SmartSleep"=dword:00000001 ; 启用智能休眠以节省电力
; 调整 USB 设备的读写性能参数
[HKEY_LOCAL_MACHINE\SYSTEM\CurrentControlSet\Services\USBSTOR\Parameters]
"ReadWritePerformance"=dword:00000001 ; 启用优化的读写性能
; 启用更高的 USB 设备识别速度
[HKEY_LOCAL_MACHINE\SYSTEM\CurrentControlSet\Services\USB]
"DeviceEnable"=dword:00000001 ; 启用快速设备识别
; 禁用 USB 设备的自动休眠功能
[HKEY_LOCAL_MACHINE\SYSTEM\CurrentControlSet\Services\USBSTOR]
"DisableIdleSuspend"=dword:00000001 ; 禁用闲置时的休眠以提高可用性
; 设置 USB 设备的最大传输单元(MTU)
[HKEY_LOCAL_MACHINE\SYSTEM\CurrentControlSet\Services\UsbStor\Parameters]
"MaxTransferUnit"=dword:00000400 ; 设置最大传输单元(例如 1024 字节)
; 调整 USB 设备的超时重试机制
[HKEY_LOCAL_MACHINE\SYSTEM\CurrentControlSet\Services\USBSTOR\Parameters]
"RetryCount"=dword:00000005 ; 设置重试次数(例如 5 次)
; 优化 USB 存储设备的文件系统参数
[HKEY_LOCAL_MACHINE\SYSTEM\CurrentControlSet\Services\USBSTOR\Parameters]
"FileSystemOptimization"=dword:00000001 ; 启用文件系统优化
; 增加 USB 存储设备的读写并发数
[HKEY_LOCAL_MACHINE\SYSTEM\CurrentControlSet\Services\USBSTOR\Parameters]
"MaxConcurrentIO"=dword:00000008 ; 设置最大并发读写次数(例如 8)
; 设置 USB 存储设备的热插拔支持
[HKEY_LOCAL_MACHINE\SYSTEM\CurrentControlSet\Services\USBSTOR]
"HotplugSupport"=dword:00000001 ; 启用热插拔支持
; 启用 USB 3.0 设备的高带宽模式
[HKEY_LOCAL_MACHINE\SYSTEM\CurrentControlSet\Control\usb]
"HighSpeedSupport"=dword:00000001 ; 启用 USB 3.0 高带宽支持
; 启用 USB 设备的快速启动
[HKEY_LOCAL_MACHINE\SYSTEM\CurrentControlSet\Services\USBSTOR]
"FastStartup"=dword:00000001 ; 启用快速启动功能以减少延迟
; 调整 USB 设备的缓存策略
[HKEY_LOCAL_MACHINE\SYSTEM\CurrentControlSet\Services\USBSTOR\Parameters]
"CachePolicy"=dword:00000002 ; 设置缓存策略(例如启用写缓存)
; 增加 USB 设备的最大功率供应
[HKEY_LOCAL_MACHINE\SYSTEM\CurrentControlSet\Services\USBSTOR\Parameters]
"MaxPower"=dword:00000064 ; 设置最大功率供给(例如 100mA)
; 启用 USB 设备的错误检测和修复
[HKEY_LOCAL_MACHINE\SYSTEM\CurrentControlSet\Services\USBSTOR]
"ErrorDetection"=dword:00000001 ; 启用错误检测功能
; 设置 USB 存储设备的读写超时
[HKEY_LOCAL_MACHINE\SYSTEM\CurrentControlSet\Services\USBSTOR\Parameters]
"ReadWriteTimeout"=dword:0000003C ; 设置读写超时(例如 60 秒)
; 启用 USB 设备的安全删除功能
[HKEY_LOCAL_MACHINE\SYSTEM\CurrentControlSet\Services\USBSTOR]
"SafeRemove"=dword:00000001 ; 启用安全删除功能
; 启用 USB 数据传输的高效模式
[HKEY_LOCAL_MACHINE\SYSTEM\CurrentControlSet\Services\USBSTOR]
"EfficientDataTransfer"=dword:00000001 ; 启用高效数据传输模式
; 设置 USB 设备的延迟启动时间
[HKEY_LOCAL_MACHINE\SYSTEM\CurrentControlSet\Services\USBSTOR\Parameters]
"DelayedStart"=dword:00000005 ; 设置延迟启动时间(例如 5 秒)
; 启用 USB 设备的智能电源管理
[HKEY_LOCAL_MACHINE\SYSTEM\CurrentControlSet\Services\USB]
"SmartPowerManagement"=dword:00000001 ; 启用智能电源管理功能
; 提升 USB 设备的 I/O 性能
[HKEY_LOCAL_MACHINE\SYSTEM\CurrentControlSet\Services\USBSTOR\Parameters]
"IOScheduling"=dword:00000002 ; 设置 I/O 调度策略以优化性能
; 启用 USB 设备的自我修复功能
[HKEY_LOCAL_MACHINE\SYSTEM\CurrentControlSet\Services\USBSTOR]
"SelfRepair"=dword:00000001 ; 启用 USB 自我修复功能
; 设置 USB 设备的文件系统类型
[HKEY_LOCAL_MACHINE\SYSTEM\CurrentControlSet\Services\USBSTOR\Parameters]
"FileSystemType"="FAT32" ; 设置文件系统类型为 FAT32
; 调整 USB 设备的连接超时设置
[HKEY_LOCAL_MACHINE\SYSTEM\CurrentControlSet\Services\USBSTOR\Parameters]
"ConnectionTimeout"=dword:0000001E ; 设置连接超时(例如 30 秒)

浙公网安备 33010602011771号