perfmon.exe性能监视器,resmon.exe资源监视器(Resource Monitor)是 Windows 操作系统中的一个工具,它提供了详细的实时数据,帮助用户监视和管理系统资源的使用情况,包括 CPU、内存、磁盘和网络等方面。资源监视器通常通过执行 perfmon.exe 来访问。
使用 Performance Monitor |Microsoft 学习
使用性能计数器 - Win32 apps | Microsoft Learn
使用 性能监视器 排查问题 - Windows Server | Microsoft Learn
排查 Windows 中的性能问题 - Windows Server | Microsoft Learn
使用 性能监视器 排查问题 - Windows Server | Microsoft Learn

Windows 资源监视器 和 Windows 性能监视器 的对比区别:
| 功能/特性 | Windows 资源监视器 | Windows 性能监视器 |
|---|---|---|
| 目的 | 用于实时查看和管理计算机的资源使用情况。 | 用于详细的性能分析和监控,可以收集长期数据。 |
| 启动方式 | 可以通过任务管理器打开,点击 性能 标签下的 打开资源监视器。 | 通过运行 perfmon.exe 或在控制面板中找到启动。 |
| 命令打开方法 | resmon |
perfmon |
| 监视的项目 | CPU、内存、磁盘、网络和进程等的实时资源使用情况。 | CPU、内存、磁盘、网络、进程等的详细性能数据,可以设置多种计数器。 |
| 数据实时性 | 实时显示系统资源的当前使用情况,适合即时监控。 | 可以实时监控并记录数据,用于分析和生成图表。 |
| 历史数据 | 无法查看历史数据,显示的是当前系统状态。 | 可以查看和记录历史性能数据,生成趋势图表,适合长期监控。 |
| 功能复杂性 | 界面简单,功能较为基础,适合一般用户。 | 功能更复杂,适合有一定经验的用户,提供更多定制化的监控功能。 |
| 用户界面 | 以图形化方式显示资源使用情况,提供简单的操作界面。 | 提供多种自定义视图和图表,界面更为复杂和专业。 |
| 数据收集和导出 | 没有专门的功能来导出数据。 | 提供强大的数据收集功能,可以导出性能数据。 |
| 警报和通知功能 | 没有内建的警报系统。 | 可以设置警报和通知,告警功能非常强大。 |
| 适用场景 | 适用于快速检查系统资源占用情况。 | 适用于详细的性能分析、故障诊断和长期监控。 |
| 扩展性 | 基本功能,无法扩展。 | 支持添加自定义计数器,适合高级用户和管理员使用。 |
- 资源监视器 是一个简单的工具,适合用户快速查看系统资源的实时使用情况。
- 性能监视器 提供更为深入和长期的数据监控,适合高级用户进行详细的性能分析和趋势跟踪。
Windows 资源监视器(Windows Resource Monitor) 是一个重要的系统工具,用于监控和分析计算机资源的使用情况,包括 CPU、内存、磁盘和网络活动。以下是 Windows 资源监视器的发展时间线:
1. Windows XP — 资源监视器的早期版本
- 在 Windows XP 中,资源监视器 作为 任务管理器 中的一部分首次出现,但其功能较为简单,主要提供了 CPU 使用率、内存占用、网络活动等基本监控信息。
2. Windows Vista — 引入独立的资源监视器
- 在 Windows Vista 中,资源监视器 被独立出来,成为系统管理工具的一部分。它允许用户查看更详细的系统资源使用情况,包括应用程序、服务、硬盘性能等。
- 这一版本的 资源监视器 提供了对磁盘活动、网络连接的详细分析,以及对进程的实时监控。
3. Windows 7 — 增强的性能监控功能
- 在 Windows 7 中,资源监视器被进一步增强,提供了更加直观的界面和更详细的资源使用数据。
- 新增的功能包括网络活动的实时监控、更精确的内存使用分析,以及对进程树的优化显示,让用户能够更容易找到占用资源的程序和服务。
4. Windows 8/8.1 — 进一步的整合和优化
- 在 Windows 8 和 8.1 中,资源监视器 继续整合并优化了资源显示。新的磁盘和网络选项允许用户在多任务操作下更好地进行系统资源的管理。
- 这个版本的资源监视器改进了界面的简洁性,并通过改进的资源监控信息提高了系统的可操作性。
5. Windows 10 — 集成与系统诊断增强
- Windows 10 在 资源监视器 中加入了更多的诊断和系统优化工具,用户可以通过它更详细地查看系统性能瓶颈,了解硬盘、内存和网络的详细使用情况。
- 还加强了对多核心处理器、SSD、以及各种硬件设备支持的实时监控。用户可以查看每个核心的 CPU 使用情况,评估系统资源分配情况。
6. Windows 11 — 现代化界面和云支持
- 在 Windows 11 中,资源监视器 继续为用户提供详细的系统监控功能,且界面进行了现代化设计,能够更好地与触摸屏和高分辨率显示器兼容。
- 新增的功能包括与云服务的集成,帮助企业用户从云端获取更多的系统性能数据和远程诊断信息。
资源监视器的功能演变
- 初期监控:早期的 资源监视器 主要集中在 CPU、内存和网络的基础监控,功能较为简单。
- 详细数据呈现:随着版本更新,逐步引入了更详细的数据分析功能,如磁盘活动、服务监控等,帮助用户精确诊断系统问题。
- 现代化界面:在 Windows 10 和 Windows 11 中,资源监视器 提供了现代化的 UI 和增强的云支持,帮助用户更高效地监控和优化系统性能。
Windows 资源监视器 从最初的基本工具发展到如今强大的性能分析和诊断工具,随着操作系统的更新,它不断增强和扩展功能,成为用户管理系统资源的重要助手,尤其是在处理现代复杂应用和硬件环境时。






Windows 性能监视器计数器分类清单
| 类别 | 计数器名称 | 描述 |
|---|---|---|
| 处理器与系统 | Processor | 处理器 |
| Processor Information | 处理器信息 | |
| Processor Performance | 处理器性能 | |
| System | 系统 | |
| Thermal Zone Information | 热区信息 | |
| 内存 | Memory | 内存 |
| Paging File | 分页文件 | |
| NUMA Node Memory | NUMA 节点内存 | |
| Cache | 缓存 | |
| .NET CLR Memory | .NET CLR 内存 | |
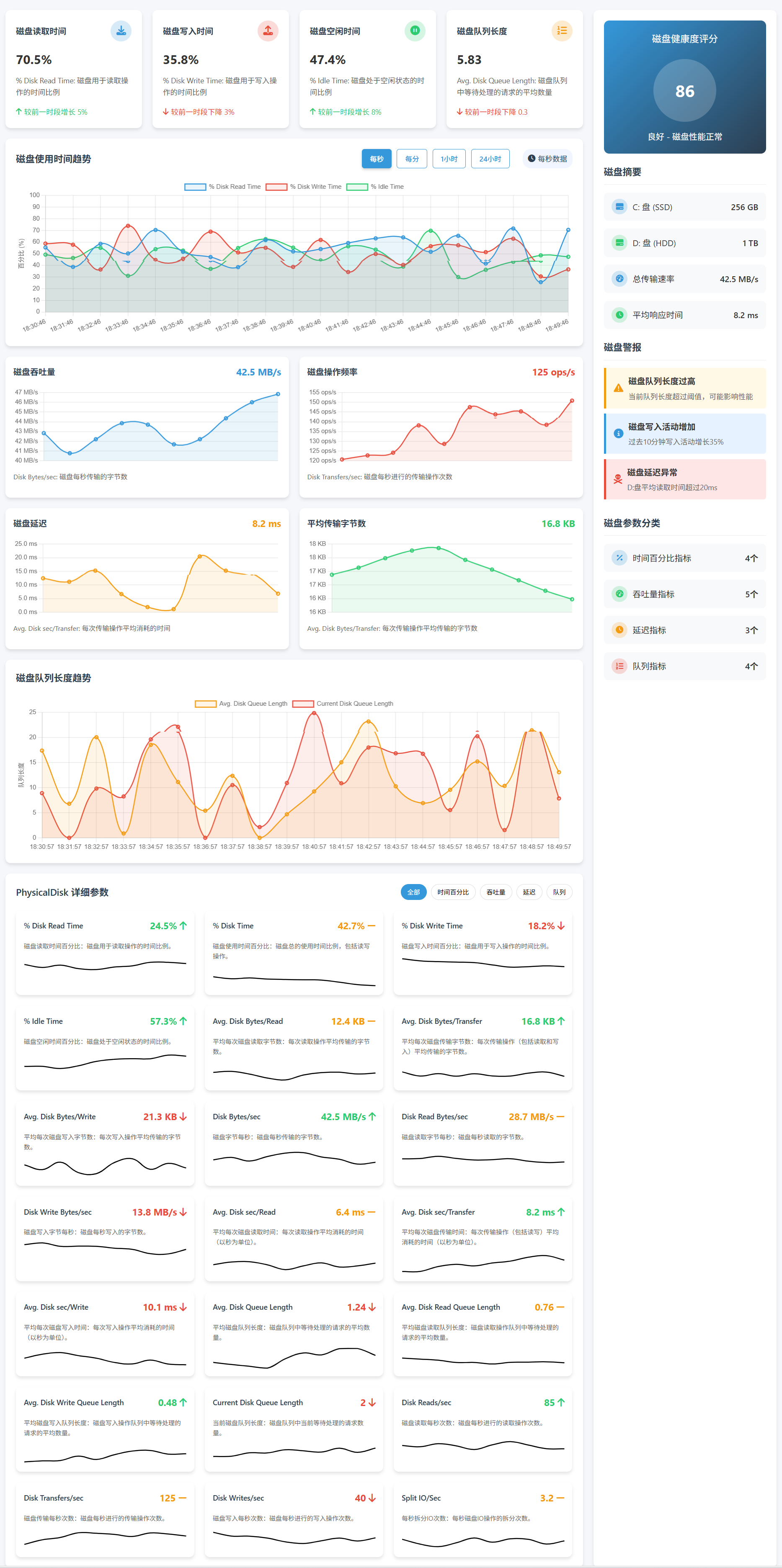
| 磁盘与存储 | PhysicalDisk | 物理磁盘 |
| LogicalDisk | 逻辑磁盘 | |
| FileSystem Disk Activity | 文件系统磁盘活动 | |
| Storage Spaces Virtual Disk | 存储空间虚拟磁盘 | |
| Storage Spaces Tier | 存储空间层级 | |
| Storage Spaces Write Cache | 存储空间写缓存 | |
| ReFS | ReFS(弹性文件系统) | |
| ReFS Bucketized Performance | ReFS 按桶划分的性能 | |
| Ntfs Bucketized Performance | NTFS 按桶划分的性能 | |
| VHD Bucketized Performance | VHD 按桶划分的性能 | |
| Storport Unit Reads | Storport 单元读取 | |
| Storport Unit Writes | Storport 单元写入 | |
| Storport Unit Transfers | Storport 单元传输 | |
| Storport Unit Queue | Storport 单元队列 | |
| Storage Management WSP Spaces Runtime | 存储管理 WSP 空间运行时 | |
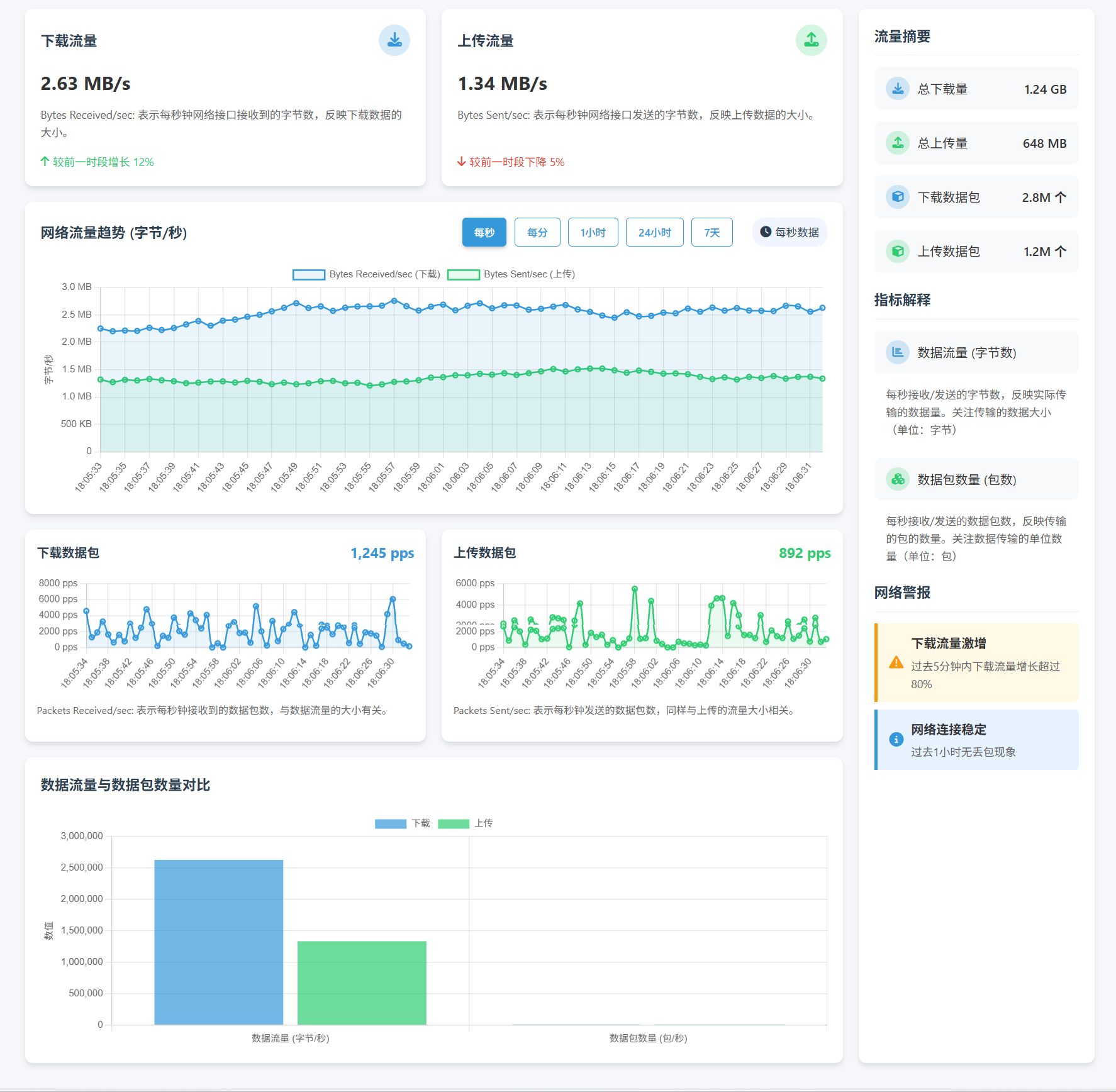
| 网络 | Network Interface | 网络接口 |
| Network Adapter | 网络适配器 | |
| Physical Network Interface Card Activity | 物理网络接口卡活动 | |
| Per Processor Network Interface Card Activity | 每处理器网络接口卡活动 | |
| TCPv4 | TCPv4(传输控制协议版本4) | |
| TCPv6 | TCPv6(传输控制协议版本6) | |
| UDPv4 | UDPv4(用户数据报协议版本4) | |
| UDPv6 | UDPv6(用户数据报协议版本6) | |
| ICMP | ICMP(互联网控制消息协议) | |
| ICMPv6 | ICMPv6(IPv6版互联网控制消息协议) | |
| IPv4 | IPv4(互联网协议版本4) | |
| IPv6 | IPv6(互联网协议版本6) | |
| QUIC Performance Diagnostics | QUIC 性能诊断 | |
| TCPIP Performance Diagnostics | TCPIP 性能诊断 | |
| TCPIP Transport Layer Packet Drop Counters | TCPIP 传输层数据包丢失计数器 | |
| SMB Client Shares | SMB 客户端共享 | |
| SMB Server | SMB 服务器 | |
| SMB Direct | SMB 直连 | |
| SMB Server Shares | SMB 服务器共享 | |
| SMB Server Sessions | SMB 服务器会话 | |
| Redirector | 重定向器 | |
| Browser | 浏览器 | |
| NBT Connection | NBT 连接 | |
| Teredo Client | Teredo 客户端 | |
| Teredo Server | Teredo 服务器 | |
| Teredo Relay | Teredo 中继 | |
| WinNAT | WinNAT(Windows NAT) | |
| IPHTTPS Global | IPHTTPS 全局 | |
| IPHTTPS Session | IPHTTPS 会话 | |
| BITS Net Utilization | BITS 网络利用率 | |
| .NET CLR Networking | .NET CLR 网络 | |
| PacketDirect EC Utilization | PacketDirect EC 利用率 | |
| PacketDirect Transmit Counters | PacketDirect 发送计数器 | |
| PacketDirect Receive Counters | PacketDirect 接收计数器 | |
| 网络策略与安全 | Network QoS Policy | 网络 QoS 策略 |
| IPsec Driver | IPsec 驱动 | |
| IPsec AuthIP IPv4 | IPsec AuthIP IPv4 | |
| IPsec AuthlP IPv6 | IPsec AuthlP IPv6 | |
| IPsec IKEv1 IPv4 | IPsec IKEv1 IPv4 | |
| IPsec IKEv1 IPv6 | IPsec IKEv1 IPv6 | |
| IPsec IKEv2 IPv4 | IPsec IKEv2 IPv4 | |
| IPsec IKEv2 IPv6 | IPsec IKEv2 IPv6 | |
| IPsec Connections | IPsec 连接 | |
| IPsec DoS Protection | IPsec DoS(拒绝服务)保护 | |
| Generic IKEv1, AuthIP, and IKEv2 | 通用 IKEv1, AuthIP 和 IKEv2 | |
| WFP | WFP(Windows 防火墙平台) | |
| WFPv4 | WFPv4(Windows 防火墙平台版本4) | |
| WFPv6 | WFPv6(Windows 防火墙平台版本6) | |
| WFP分类 | WFP 分类 | |
| {115b92b4-7191-491a-a9b5-93c8e9fb641b} | 存储的防火墙规则数 | |
| 按配置文件排查的防火墙规则数 | 按配置文件排查的防火墙规则数 | |
| 进程、线程与作业 | Process | 进程 |
| Process V2 | 进程 V2 | |
| Thread | 线程 | |
| Job Object | 作业对象 | |
| Job Object Details | 作业对象详细信息 | |
| Objects | 对象 | |
| Synchronization | 同步 | |
| SynchronizationNuma | 同步 NUMA | |
| 远程访问与终端服务 | RAS | RAS(远程访问服务) |
| RAS Port | RAS 端口 | |
| RAS Total | RAS 总数 | |
| Terminal Services Session | 终端服务会话 | |
| Terminal Services: | 终端服务: | |
| Remote Desktop Connection Broker Redirector Counterset | 远程桌面连接代理重定向程序计数器 | |
| .NET Framework 与应用程序 | .NET CLR Data | .NET CLR 数据 |
| .NET CLR Exceptions | .NET CLR 异常 | |
| .NET CLR Interop | .NET CLR 互操作 | |
| .NET CLR Jit | .NET CLR Jit | |
| .NET CLR Loading | .NET CLR 加载 | |
| .NET CLR LocksAndThreads | .NET CLR 锁和线程 | |
| .NET CLR Remoting | .NET CLR 远程处理 | |
| .NET CLR Security | .NET CLR 安全 | |
| .NET Data Provider for Oracle | .NET Oracle 数据提供程序 | |
| .NET Data Provider for SqlServer | .NET SqlServer 数据提供程序 | |
| .NET Memory Cache 4.0 | .NET 内存缓存 4.0 | |
| ServiceModelEndpoint 4.0.0.0 | ServiceModel 端点 4.0.0.0 | |
| ServiceModelService 4.0.0.0 | ServiceModel 服务 4.0.0.0 | |
| ServiceModelOperation 4.0.0.0 | ServiceModel 操作 4.0.0.0 | |
| WorkflowServiceHost 4.0.0.0 | WorkflowServiceHost 4.0.0.0 | |
| WF (System.Workflow) 4.0.0.0 | WF(系统工作流)4.0.0.0 | |
| SMSvcHost 4.0.0.0 | SMSvcHost 4.0.0.0 | |
| PowerShell Workflow | PowerShell 工作流 | |
| Hyper-V 虚拟化 | Hyper-V Hypervisor | Hyper-V 虚拟机监控程序 |
| Hyper-V Hypervisor Logical Processor | Hyper-V 虚拟机监控程序逻辑处理器 | |
| Hyper-V Hypervisor Root Virtual Processor | Hyper-V 虚拟机监控程序根虚拟处理器 | |
| Hyper-V Hypervisor Root Partition | Hyper-V 虚拟机监控程序根分区 | |
| Hyper-V Dynamic Memory Integration Service | Hyper-V 动态内存集成服务 | |
| Hyper-V Virtual Machine Bus Pipes | Hyper-V 虚拟机总线管道 | |
| RemoteFX Graphics | RemoteFX 图形 | |
| RemoteFX Network | RemoteFX 网络 | |
| 图形处理器 (GPU) | GPU Engine | GPU 引擎 |
| GPU Adapter Memory | GPU 适配器内存 | |
| GPU Local Adapter Memory | GPU 本地适配器内存 | |
| GPU Non Local Adapter Memory | GPU 非本地适配器内存 | |
| GPU Process Memory | GPU 进程内存 | |
| 数据库与分布式事务 | Database | 数据库 |
| Database ==> Instances | 数据库 ==> 实例 | |
| Database ==> TableClasses | 数据库 ==> 表类 | |
| 数据库==>数据库 | 数据库 ==> 数据库 | |
| Distributed Transaction Coordinator | 分布式事务协调器 | |
| MSDTC Bridge 4.0.0.0 | MSDTC 桥接 4.0.0.0 | |
| 服务器与共享 | Server | 服务器 |
| Server Work Queues | 服务器工作队列 | |
| 活动目录与安全 | Security Per-Process Statistics | 每进程安全统计 |
| Security System-Wide Statistics | 系统范围安全统计 | |
| Ldap Client | LDAP 客户端 | |
| Netlogon | Netlogon(网络登录) | |
| DC Locator (Netlogon) | DC 定位器(Netlogon) | |
| DC Locator (DC) | DC 定位器(DC) | |
| DC Locator (Client) | DC 定位器(客户端) | |
| LSA Lookups | LSA 查询 | |
| Authorization Manager Applications | 授权管理器应用程序 | |
| 事件与日志 | Event Log | 事件日志 |
| Event Log Subscriptions | 事件日志订阅 | |
| Event Tracing for Windows | Windows 事件追踪 | |
| Event Tracing for Windows Session | Windows 事件追踪会话 | |
| ForwardedEvents | 转发事件 | |
| 电源与设备 | Power Meter | 电能计 |
| Energy Meter | 能量计 | |
| Battery Status | 电池状态 | |
| USB | USB(通用串行总线) | |
| Bluetooth Device | 蓝牙设备 | |
| Bluetooth Radio | 蓝牙无线收发器 | |
| XHCI TransferRing | XHCI 传输环 | |
| XHCI Interrupter | XHCI 中断器 | |
| XHCI CommonBuffer | XHCI 公共缓冲区 | |
| 文件与打印 | Print Queue | 打印队列 |
| Offline Files | 离线文件 | |
| Client Side Caching | 客户端缓存 | |
| 其他服务与组件 | HTTP Service | HTTP 服务 |
| HTTP Service Request Queues | HTTP 服务请求队列 | |
| HTTP Service Url Groups | HTTP 服务 URL 组 | |
| Telephony | 电信 | |
| Windows Time Service | Windows 时间服务 | |
| Work Unit | 工作单元 | |
| WSMan Quota Statistics | WSMan 配额统计 | |
| WMIPrvSE Health Status | WMIPrvSE 健康状态 | |
| WMI Objects | WMI 对象 | |
| KPSSVC | KPSSVC 服务 | |
| MPTF Information | MPTF 信息 | |
| Microsoft Winsock BSP | Microsoft Winsock BSP | |
| Pacer Flow | Pacer 流量 | |
| Pacer Pipe | Pacer 管道 | |
| AppV Client Streamed Data Percentage | AppV 客户端流数据百分比 | |
| Windows Media Player Metadata | Windows Media Player 元数据 | |
| 用户界面与输入 | User Input Delay per Process | 每进程用户输入延迟 |
| User Input Delay per Session | 每会话用户输入延迟 | |
| 高级网络技术 | RDMA Activity | RDMA 活动 |
| PacketDirect Receive Filters | PacketDirect 接收过滤器 | |
| PacketDirect Queue Depth | PacketDirect 队列深度 | |
| 文件系统去重 | ReFS Dedup Perf Counters | ReFS 去重性能计数器 |
| ReFS Dedup Minstore Perf Counters | ReFS 去重最小存储性能计数器 | |
| 存储空间相关 | Storage Spaces Drt | 存储空间 DRT |
| Storage Spaces Virtual Disk lo | 存储空间虚拟磁盘 lo | |
| Storage Spaces Virtual Disk Map | 存储空间虚拟磁盘映射 |




| 添加 计数器名称列表 | 描述 |
|---|---|
| Paging File | 分页文件 |
| Per Processor Network Activity Cycles | 每处理器网络活动周期 |
| PhysicalDisk | 物理磁盘 |
| Physical Network Interface Card Activity | 物理网络接口卡活动 |
| Per Processor Network Interface Card Activity | 每处理器网络接口卡活动 |
| Power Meter | 电能计 |
| PowerShell Workflow | PowerShell 工作流 |
| Print Queue | 打印队列 |
| Process V2 | 进程 V2 |
| Process | 进程 |
| Processor | 处理器 |
| Processor Information | 处理器信息 |
| Processor Performance | 处理器性能 |
| QUIC Performance Diagnostics | QUIC 性能诊断 |
| RAS | RAS(远程访问服务) |
| RAS Port | RAS 端口 |
| RAS Total | RAS 总数 |
| Redirector | 重定向器 |
| RDMA Activity | RDMA 活动 |
| ReFS | ReFS(弹性文件系统) |
| ReFS Bucketized Performance | ReFS 按桶划分的性能 |
| ReFS Dedup Minstore Perf Counters | ReFS 去重最小存储性能计数器 |
| RemoteFX Graphics | RemoteFX 图形 |
| ReFS Dedup Perf Counters | ReFS 去重性能计数器 |
| RemoteFX Network | RemoteFX 网络 |
| Security Per-Process Statistics | 每进程安全统计 |
| Server | 服务器 |
| Security System-Wide Statistics | 系统范围安全统计 |
| Server Work Queues | 服务器工作队列 |
| ServiceModelEndpoint 4.0.0.0 | ServiceModel 端点 4.0.0.0 |
| SMB Client Shares | SMB 客户端共享 |
| ServiceModelService 4.0.0.0 | ServiceModel 服务 4.0.0.0 |
| ServiceModelOperation 4.0.0.0 | ServiceModel 操作 4.0.0.0 |
| SMB Direct | SMB 直连 |
| SMB Server | SMB 服务器 |
| .NET CLR Data | .NET CLR 数据 |
| .NET CLR Exceptions | .NET CLR 异常 |
| .NET CLR Interop | .NET CLR 互操作 |
| .NET CLR Jit | .NET CLR Jit |
| .NET CLR Loading | .NET CLR 加载 |
| .NET CLR LocksAndThreads | .NET CLR 锁和线程 |
| .NET CLR Memory | .NET CLR 内存 |
| .NET CLR Networking | .NET CLR 网络 |
| .NET CLR Networking 4.0.0.0 | .NET CLR 网络 4.0.0.0 |
| .NET CLR Remoting | .NET CLR 远程处理 |
| .NET CLR Security | .NET CLR 安全 |
| .NET Data Provider for Oracle | .NET Oracle 数据提供程序 |
| .NET Data Provider for SqlServer | .NET SqlServer 数据提供程序 |
| .NET Memory Cache 4.0 | .NET 内存缓存 4.0 |
| AppV Client Streamed Data Percentage | AppV 客户端流数据百分比 |
| Authorization Manager Applications | 授权管理器应用程序 |
| Battery Status | 电池状态 |
| BITS Net Utilization | BITS 网络利用率 |
| Browser | 浏览器 |
| Cache | 缓存 |
| Client Side Caching | 客户端缓存 |
| Database | 数据库 |
| Database ==> Instances | 数据库 ==> 实例 |
| DC Locator (Netlogon) | DC 定位器(Netlogon) |
| DC Locator (DC) | DC 定位器(DC) |
| DC Locator (Client) | DC 定位器(客户端) |
| Database ==> TableClasses | 数据库 ==> 表类 |
| Distributed Transaction Coordinator | 分布式事务协调器 |
| DNS64 Global | DNS64 全局 |
| Energy Meter | 能量计 |
| Event Log | 事件日志 |
| Event Log Subscriptions | 事件日志订阅 |
| Event Tracing for Windows | Windows 事件追踪 |
| Event Tracing for Windows Session | Windows 事件追踪会话 |
| ForwardedEvents | 转发事件 |
| FileSystem Disk Activity | 文件系统磁盘活动 |
| Generic IKEv1, AuthIP, and IKEv2 | 通用 IKEv1, AuthIP 和 IKEv2 |
| GPU Engine | GPU 引擎 |
| GPU Adapter Memory | GPU 适配器内存 |
| GPU Local Adapter Memory | GPU 本地适配器内存 |
| HTTP Service | HTTP 服务 |
| GPU Process Memory | GPU 进程内存 |
| GPU Non Local Adapter Memory | GPU 非本地适配器内存 |
| HTTP Service Request Queues | HTTP 服务请求队列 |
| HTTP Service Url Groups | HTTP 服务 URL 组 |
| Hyper-V Dynamic Memory Integration Service | Hyper-V 动态内存集成服务 |
| Hyper-V Hypervisor | Hyper-V 虚拟机监控程序 |
| Hyper-V Hypervisor Logical Processor | Hyper-V 虚拟机监控程序逻辑处理器 |
| Hyper-V Hypervisor Root Virtual Processor | Hyper-V 虚拟机监控程序根虚拟处理器 |
| Hyper-V Hypervisor Root Partition | Hyper-V 虚拟机监控程序根分区 |
| 添加 计数器名称列表 | 描述 |
|---|---|
| Hyper-V Virtual Machine Bus Pipes | Hyper-V 虚拟机总线管道 |
| ICMP | ICMP(互联网控制消息协议) |
| ICMPv6 | ICMPv6(IPv6版互联网控制消息协议) |
| IPHTTPS Global | IPHTTPS 全局 |
| IPsec AuthlP IPv6 | IPsec AuthlP IPv6 |
| IPsec AuthIP IPv4 | IPsec AuthIP IPv4 |
| IPHTTPS Session | IPHTTPS 会话 |
| IPsec Connections | IPsec 连接 |
| IPsec IKEv1 IPv6 | IPsec IKEv1 IPv6 |
| IPsec IKEv1 IPv4 | IPsec IKEv1 IPv4 |
| IPsec Driver | IPsec 驱动 |
| IPsec DoS Protection | IPsec DoS(拒绝服务)保护 |
| IPsec IKEv2 IPv4 | IPsec IKEv2 IPv4 |
| IPsec IKEv2 IPv6 | IPsec IKEv2 IPv6 |
| IPv4 | IPv4(互联网协议版本4) |
| IPv6 | IPv6(互联网协议版本6) |
| Job Object | 作业对象 |
| Job Object Details | 作业对象详细信息 |
| LogicalDisk | 逻辑磁盘 |
| Ldap Client | LDAP 客户端 |
| KPSSVC | KPSSVC 服务 |
| Ldap Client | LDAP 客户端 |
| LSA Lookups | LSA 查询 |
| Memory | 内存 |
| Microsoft Winsock BSP | Microsoft Winsock BSP |
| Netlogon | Netlogon(网络登录) |
| NBT Connection | NBT 连接 |
| MSDTC Bridge 4.0.0.0 | MSDTC 桥接 4.0.0.0 |
| MPTF Information | MPTF 信息 |
| Network Adapter | 网络适配器 |
| Network QoS Policy | 网络 QoS 策略 |
| Network Interface | 网络接口 |
| Ntfs Bucketized Performance | NTFS 按桶划分的性能 |
| Objects | 对象 |
| NUMA Node Memory | NUMA 节点内存 |
| Offline Files | 离线文件 |
| Pacer Flow | Pacer 流量 |
| Pacer Pipe | Pacer 管道 |
| PacketDirect EC Utilization | PacketDirect EC 利用率 |
| PacketDirect Transmit Counters | PacketDirect 发送计数器 |
| PacketDirect Receive Filters | PacketDirect 接收过滤器 |
| PacketDirect Receive Counters | PacketDirect 接收计数器 |
| PacketDirect Queue Depth | PacketDirect 队列深度 |
| SMB Server Sessions | SMB 服务器会话 |
| SMSvcHost 4.0.0.0 | SMSvcHost 4.0.0.0 |
| SMB Server Shares | SMB 服务器共享 |
| Storage Management WSP Spaces Runtime | 存储管理 WSP 空间运行时 |
| Storage Spaces Drt | 存储空间 DRT |
| Storage Spaces Tier | 存储空间层级 |
| Storage Spaces Virtual Disk | 存储空间虚拟磁盘 |
| Storage Spaces Virtual Disk lo | 存储空间虚拟磁盘 lo |
| Storport Unit Writes | Storport 单元写入 |
| Storport Unit Transfers | Storport 单元传输 |
| Storport Unit Reads | Storport 单元读取 |
| Storport Unit Queue | Storport 单元队列 |
| Storage Spaces Write Cache | 存储空间写缓存 |
| Storage Spaces Virtual Disk Map | 存储空间虚拟磁盘映射 |
| Synchronization | 同步 |
| System | 系统 |
| SynchronizationNuma | 同步 NUMA |
| TCPIP Extended Performance Diagnostics | TCPIP 扩展性能诊断 |
| TCPIP Transport Layer Packet Drop Counters | TCPIP 传输层数据包丢失计数器 |
| TCPIP Performance Diagnostics (Per-CPU) | TCPIP 性能诊断(每CPU) |
| TCPIP Performance Diagnostics | TCPIP 性能诊断 |
| TCPv4 | TCPv4(传输控制协议版本4) |
| Telephony | 电信 |
| TCPv6 | TCPv6(传输控制协议版本6) |
| Teredo Client | Teredo 客户端 |
| Terminal Services: | 终端服务: |
| Teredo Server | Teredo 服务器 |
| Teredo Relay | Teredo 中继 |
| Terminal Services Session | 终端服务会话 |
| Thread | 线程 |
| Thermal Zone Information | 热区信息 |
| UDPv4 | UDPv4(用户数据报协议版本4) |
| UDPv6 | UDPv6(用户数据报协议版本6) |
| USB | USB(通用串行总线) |
| User Input Delay per Process | 每进程用户输入延迟 |
| User Input Delay per Session | 每会话用户输入延迟 |
| WFP | WFP(Windows 防火墙平台) |
| WF (System.Workflow) 4.0.0.0 | WF(系统工作流)4.0.0.0 |
| VHD Bucketized Performance | VHD 按桶划分的性能 |
| WFP分类 | WFP 分类 |
| WFP筛选器计数 | WFP 筛选器计数 |
| WFP 筛选器大小 | WFP 筛选器大小 |
| WFP重新授权 | WFP 重新授权 |
| WFPv6 | WFPv6(Windows 防火墙平台版本6) |
| WFPv4 | WFPv4(Windows 防火墙平台版本4) |
| Windows Media Player Metadata | Windows Media Player 元数据 |
| WinNAT | WinNAT(Windows NAT) |
| Windows Time Service | Windows 时间服务 |
| WinNAT ICMP | WinNAT ICMP(Windows NAT ICMP) |
| WinNAT Instance | WinNAT 实例 |
| WMI Objects | WMI 对象 |
| WinNAT UDP | WinNAT UDP |
| WinNAT TCP | WinNAT TCP |
| WMIPrvSE Health Status | WMIPrvSE 健康状态 |
| Work Unit | 工作单元 |
| WorkflowServiceHost 4.0.0.0 | WorkflowServiceHost 4.0.0.0 |
| WSMan Quota Statistics | WSMan 配额统计 |
| XHCI TransferRing | XHCI 传输环 |
| XHCI Interrupter | XHCI 中断器 |
| XHCI CommonBuffer | XHCI 公共缓冲区 |
| {115b92b4-7191-491a-a9b5-93c8e9fb641b} | 存储的防火墙规则数 |
| 按配置文件排查的防火墙规则数 | 按配置文件排查的防火墙规则数 |
| 数据库==>数据库 | 数据库 ==> 数据库 |
| 蓝牙设备 | 蓝牙设备 |
| 蓝牙无线收发器 | 蓝牙无线收发器 |
| 远程桌面连接代理重定向程序Counterset | 远程桌面连接代理重定向程序计数器 |






Windows 任务管理器 是一个关键的系统工具,用于查看和管理计算机的运行进程、性能、网络、启动项等。它的功能和界面随着 Windows 操作系统的更新不断发展。以下是 Windows 任务管理器 的发展时间线:
1. Windows NT 3.1 — 初次引入
- Windows NT 3.1 是 任务管理器 的初次引入版本。当时的任务管理器相对简单,主要用于查看当前运行的进程和应用程序。
- 它的功能比较基础,用户可以通过它来终止运行中的应用程序或进程。
2. Windows 95 — 增强的图形化界面
- 在 Windows 95 中,任务管理器首次采用了图形化界面,并加入了更多的功能。
- 进程管理 和 内存使用监控 成为了新功能。用户可以看到每个进程的 CPU 和内存占用情况,极大提升了用户对系统资源的掌控。
- Windows 95 版本的任务管理器已经不局限于终止进程,它提供了关于系统性能的更丰富的数据。
3. Windows NT 4.0 — 进一步的改进
- 在 Windows NT 4.0 中,任务管理器加入了更多的功能,除了进程管理外,还加入了 性能 和 网络 选项。
- 性能标签页能够显示有关系统资源(如 CPU 和内存)的使用情况,而网络标签页则允许用户查看网络连接和数据传输情况。
4. Windows 2000 — 多标签页支持
- Windows 2000 在任务管理器中引入了多标签页支持,功能进一步增强。
- 新增的 服务 标签页可以帮助用户查看和管理系统中的所有服务,用户还可以停止、启动或重新启动某些服务。
- 同时,任务管理器的界面设计更加现代化,使得用户能够更加轻松地查看和管理多种系统信息。
5. Windows XP — 强化功能与优化
- 在 Windows XP 中,任务管理器得到了进一步增强,尤其是在 性能 和 应用程序管理 方面。
- 用户可以查看和管理进程、性能、应用程序、服务等多个类别,同时任务管理器的界面得到了显著优化,增加了进程详细信息的显示,使得监控变得更加全面。
- Windows XP 版本的任务管理器支持通过设置优先级来优化某个进程的 CPU 使用率。
6. Windows Vista/7 — 提升性能监控
- Windows Vista 和 Windows 7 引入了更精细化的资源监控和管理功能。
- Windows 7 中,任务管理器得到了更加直观和用户友好的界面优化,增强了对多核处理器的支持。特别是在 性能 标签页中,用户能够看到每个 CPU 核心的使用情况。
- 这些版本进一步改进了 进程管理 和 内存管理,同时增加了对 网络连接 和 磁盘活动 的更详细监控。
7. Windows 8/8.1 — 全新的任务管理器界面
- Windows 8 中,任务管理器经历了较大改动,引入了全新的界面,简化了布局,并且将一些高级选项以更易理解的方式呈现。
- 新增的 启动项管理 功能让用户可以方便地管理系统启动时加载的程序,这对于提高系统启动速度非常有用。
- 性能 标签页也得到了进一步的优化,允许用户查看和分析更加详细的硬件性能数据。
8. Windows 10 — 更强大的功能与视觉效果
- Windows 10 中,任务管理器在界面和功能上做了进一步的优化,尤其是在 性能 和 启动项管理 方面。
- 性能标签 提供了更加详细的系统性能信息,包括对 GPU 和 内存 的详细使用情况显示。
- 任务管理器 的 启动项管理 功能得到了增强,用户可以更轻松地禁用或启用自启动程序,帮助优化启动过程。
- 增强的 详细信息视图 帮助用户查看每个进程的详细资源使用情况,包括线程、内存使用、I/O 活动等。
9. Windows 11 — 更现代化和简洁的界面
- Windows 11 中,任务管理器得到了现代化的界面设计,更加简洁且符合现代用户体验。
- 增加了新的 能源管理 功能,帮助用户监控电池和系统资源的使用,特别适用于笔记本电脑用户。
- 任务管理器界面中对不同的硬件资源进行了更加清晰的分组和布局,使得用户能够更加便捷地查看每个硬件资源的使用情况。
任务管理器的功能演变
- 初期功能:最初的 任务管理器 主要用于进程管理,功能非常简单,只能终止程序或查看基础的系统资源。
- 性能监控:随着版本更新,任务管理器逐步引入了性能监控功能,如内存、CPU、磁盘和网络的使用情况。
- 多标签页与优化:到了 Windows XP 和之后的版本,任务管理器加入了更多的标签页,并优化了资源监控和进程管理。
- 现代化界面:在 Windows 8 及以后版本中,任务管理器不仅进行了界面上的大幅度优化,还增加了启动项管理、详细的资源监控、GPU 和能源管理等功能。
Windows 任务管理器 从最初的简单进程管理工具发展成了一个多功能、强大的系统监控工具。随着 Windows 操作系统的不断更新,任务管理器也不断增强其功能,提供了更加细致的资源监控、更简洁的界面以及更好的系统优化功能,成为了用户日常管理和维护系统的重要工具之一。
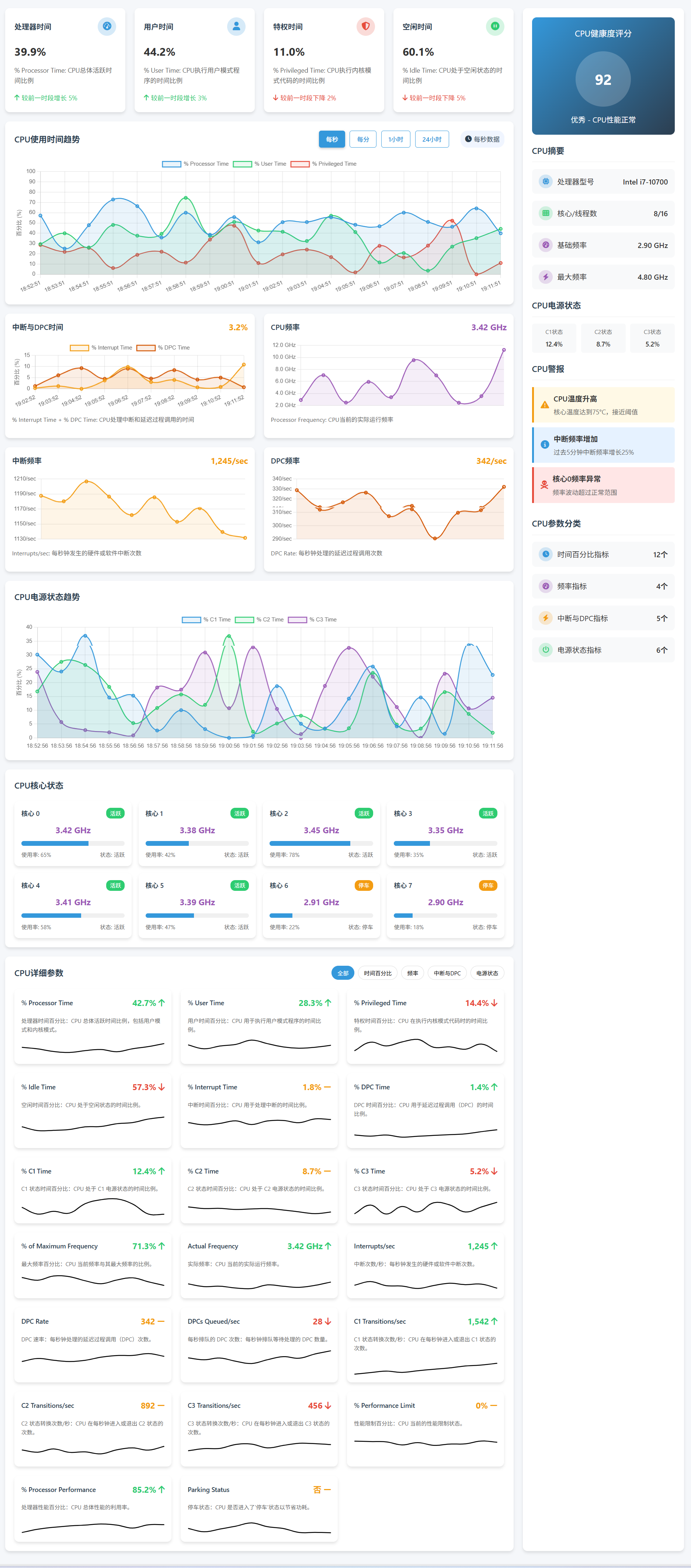
PerfMon 是 Windows 操作系统中的性能监视工具,用于收集和分析系统的性能数据。通过不同的命令和功能,用户可以监控系统资源使用情况、诊断问题和优化系统性能。
以下是 PerfMon 命令按功能分类的表格化总结:
PerfMon 命令按功能分类表
| 功能类别 | 命令/工具 | 说明 | 示例 |
|---|---|---|---|
| 启动与访问性能监视工具 | perfmon |
启动性能监视器应用程序。 | 打开性能监视器界面。 |
perfmon /report |
创建并显示系统性能报告。 | perfmon /report 生成系统报告,帮助诊断性能瓶颈。 |
|
perfmon /rel |
启动性能监视器并显示实时性能数据。 | perfmon /rel 显示实时监视器界面。 |
|
perfmon /trace |
启动性能监视器并开始跟踪系统事件,生成诊断日志。 | perfmon /trace 开始性能跟踪。 |
|
| 收集和查看性能数据 | typeperf |
在命令行中获取系统性能数据。 | typeperf "\Processor(_Total)\% Processor Time" 显示 CPU 使用率。 |
typeperf /query |
显示可用的性能计数器列表。 | typeperf /query 显示当前系统中所有可用的性能计数器。 |
|
typeperf /f |
格式化输出的性能数据。 | typeperf "\Processor(_Total)\% Processor Time" -f CSV 输出为 CSV 格式。 |
|
typeperf -si <seconds> |
定时收集性能数据并输出。 | typeperf "\Memory\Available Bytes" -si 5 每 5 秒采样一次内存可用字节数。 |
|
| 创建和管理数据收集器集 | logman |
创建、启动、停止和管理数据收集器集。 | logman start MyDataCollector -p "\Processor(_Total)\% Processor Time" 启动数据收集器。 |
logman create counter |
创建性能计数器数据收集器集。 | logman create counter MyCollector -c "\Processor(_Total)\% Processor Time" 创建计数器数据收集器。 |
|
logman stop |
停止正在运行的数据收集器集。 | logman stop MyDataCollector 停止数据收集器。 |
|
| 数据分析与报告 | perfmon /report |
创建并生成详细的系统性能报告。 | perfmon /report 生成报告,帮助用户分析系统性能问题。 |
perfmon /rel |
启动并实时显示系统性能数据。 | perfmon /rel 实时显示系统性能数据。 |
|
| 性能监视器设置与管理 | perfmon /reset |
重置性能监视器设置。 | perfmon /reset 重置所有配置。 |
| 查看和配置数据集 | performance counters |
列出所有可用的性能计数器并配置其显示。 | performance counters /list 列出所有性能计数器。 |
| 远程监控与管理 | perfmon /connect |
远程连接到另一台计算机进行性能监控。 | perfmon /connect <remote_computer_name> 远程连接监控。 |
| 查看日志文件与导出数据 | typeperf -o |
将性能数据输出到指定文件。 | typeperf "\Memory\Available Bytes" -o "output.csv" 导出数据到 CSV 文件。 |
logman export |
导出数据收集器的数据。 | logman export -n MyDataCollector -f csv -o "data.csv" 导出收集器数据。 |
|
| 性能计数器配置 | perfmon /counters |
启动并显示性能计数器。 | perfmon /counters 显示和配置性能计数器。 |
| Windows 事件日志监控 | wevtutil qe |
查询和分析事件日志。 | wevtutil qe System /f:text 查询并显示系统事件日志。 |
功能描述
-
启动与访问性能监视工具
- 启动性能监视器界面和报告工具,通过命令行快速访问并生成性能报告。
-
收集和查看性能数据
- 使用
typeperf工具获取并格式化性能数据,可以通过指定不同的参数来查看实时或历史性能数据,并将数据导出为 CSV 或其他格式。
- 使用
-
创建和管理数据收集器集
logman是一个强大的命令行工具,可以创建、管理和停止性能数据收集器集。它支持多种数据收集模式,包括性能计数器、事件跟踪和配置文件数据。
-
数据分析与报告
- 通过
perfmon /report可以生成详细的性能分析报告,帮助用户发现系统性能瓶颈,支持系统优化。
- 通过
-
性能监视器设置与管理
- 配置性能监视器的行为,重置或调整性能监视器的设置,帮助用户根据实际需要定制监控方式。
-
查看和配置数据集
- 查看可用的性能计数器,并配置哪些计数器需要被监控。可以选择特定的资源进行详细分析。
-
远程监控与管理
- 通过远程连接到其他计算机,使用
perfmon工具进行性能监控。适用于分布式环境中的性能诊断。
- 通过远程连接到其他计算机,使用
-
查看日志文件与导出数据
- 导出性能数据或日志文件,以便进一步分析或备份,支持 CSV、XML 等格式。
-
性能计数器配置
- 配置并查看系统中的各种性能计数器,帮助用户从系统资源的角度分析计算机性能。
-
Windows 事件日志监控
- 使用
wevtutil命令查询和管理 Windows 事件日志,分析系统事件、应用程序和安全日志,诊断潜在问题。
- 使用
PerfMon 提供了强大的工具集来监控和分析 Windows 系统的性能。通过命令行工具,如 typeperf 和 logman,用户可以定制自己的性能监控方案,实时查看性能数据、生成报告,分析性能瓶颈,并进行远程管理。
|
功能和特点:
用途:
使用方法:用户可以通过运行 perfmon.exe 命令或在开始菜单中搜索资源监视器来打开资源监视器。一旦打开,他们可以浏览各个选项卡以查看不同资源的使用情况,并通过图表和列表查看详细信息。资源监视器提供了直观易用的界面,使用户能够方便地监视和管理系统资源。 |
|
资源监视器(Resource Monitor)是一个系统工具,其底层原理涉及操作系统的功能和内部机制。以下是资源监视器 perfmon.exe 的一般
资源监视器通过操作系统提供的性能计数器接口来实时获取系统资源的数据,并通过图形界面展示给用户,帮助用户监视和管理系统资源的使用情况。 |
|
Perfmon.exe 是 Windows 操作系统中的性能监视器工具,用于监视和分析系统性能。它依赖于一些 DLL、SYS 文件以及注册表项。以下是一些可能的
具体依赖项可能会根据不同的 Windows 版本和配置而有所不同。要获取 Perfmon.exe 的详尽依赖信息,可能需要深入分析其代码和相关文档,或者通过系统工具来查看其依赖关系。 |
|
资源监视器在 Windows 操作系统中的演进经历了多个阶段,不断地进行改进和扩展,以满足不断增长的用户需求和系统性能监视的要求。以下是资源监视器 perfmon.exe 的一些主要
总的来说,资源监视器在不同版本的 Windows 操作系统中不断演进和完善,提供了越来越丰富、功能更强大的性能监视和管理功能,成为了 Windows 平台上重要的系统工具之一。 |
|
资源监视器(perfmon.exe)的
资源监视器的架构可以根据具体的实现方式和需求进行调整和扩展,但通常都包括上述的几个基本组件,以实现系统性能监视和管理的功能。 |
|
资源监视器(perfmon.exe)的功能可以根据其用途和操作对象进行分类。以下是对资源监视器
资源监视器的功能涵盖了系统性能监视、性能计数器管理、性能数据记录与分析、警报与通知、远程监视与管理以及报告与导出等方面,为用户提供了全面的系统性能监视和管理解决方案。 |
|
资源监视器(perfmon.exe)在Windows操作系统中具有广泛的应用场景,主要用于系统性能监视、故障排除、性能优化和资源管理等方面。以下是一些常见的资源监视器
资源监视器在Windows操作系统中具有多种应用场景,可用于系统性能监视、故障排除、性能优化和资源管理等方面,为用户提供了全面的系统性能监视和管理解决方案。 |
|
资源监视器(perfmon.exe)
通过以上大纲,用户可以快速了解资源监视器的基本功能和操作步骤,从而进行初步的系统性能监视和分析。 |
|
资源监视器(perfmon.exe)
通过以上大纲,用户可以深入了解资源监视器的高级功能和应用场景,进一步提升系统性能监视和管理的能力,并能够利用性能数据进行更深入的分析和优化 |
|
资源监视器(perfmon.exe)
通过以上大纲,用户可以全面了解资源监视器的高级功能和应用技巧,进一步提升系统性能监视和管理的水平,并能够利用性能数据进行更深入的分析、优化和预测 |
|
资源监视器(perfmon.exe)
通过以上大纲,用户可以掌握资源监视器的专家级应用技巧,进一步提升系统性能监视、分析和优化的能力,并能够应对各种复杂的性能管理挑战。 |
|
资源监视器(perfmon.exe)
通过以上大纲,用户可以掌握资源监视器的顶尖级应用技巧,深入理解系统性能监视与优化的最新发展趋势和方法,从而在性能管理领域取得更加卓越的成就 |
|
如果 Perfmon.exe 提供的
针对以上可能的原因和因素,可以采取一些措施来诊断和解决性能监视数据不准确的问题,例如重新配置性能计数器、检查系统硬件健康状态、更新软件补丁或驱动程序、优化系统资源配置等。 |
|
如果 Perfmon.exe 在排查故障时无法显示
针对以上可能的原因,逐一排查并解决,可以帮助解决 Perfmon.exe 无法显示活动进程的问题。 |
在 PowerShell 中,你可以使用性能监视器(Performance Monitor,简称 perfmon)来监控系统的性能。你可以通过以下方法来获取性能数据,并将其保存或进行其他分析。
示例 1: 获取 CPU 使用情况
Get-Counter -Counter '\Processor(_Total)\% Processor Time'
该命令会返回 CPU 总体使用率的实时数据。
示例 2: 获取内存使用情况
Get-Counter -Counter '\Memory\Available MBytes'
这将显示系统当前可用的内存(以 MB 为单位)。
示例 3: 获取磁盘 I/O 数据
Get-Counter -Counter '\PhysicalDisk(*)\Disk Read Bytes/sec'
该命令将显示所有物理磁盘的读操作速率。
示例 4: 获取网络流量信息
Get-Counter -Counter '\Network Interface(*)\Bytes Total/sec'
显示所有网络接口的总流量(以字节为单位)。
示例 5: 创建性能计数器报告并将其导出到文件
Get-Counter -Counter '\Processor(_Total)\% Processor Time' -SampleInterval 1 -MaxSamples 10 | Export-Csv -Path "cpu_usage_report.csv"
此命令将收集 10 次 CPU 使用情况数据,每次间隔 1 秒,并将其保存到 cpu_usage_report.csv 文件中。
示例 6: 监控多个计数器
Get-Counter -Counter '\Processor(_Total)\% Processor Time', '\Memory\Available MBytes', '\PhysicalDisk(*)\Disk Read Bytes/sec'
该命令将同时显示 CPU 使用率、可用内存和磁盘读取速度的数据。
示例 7: 获取所有性能计数器的列表
Get-Counter -ListSet * | Select-Object -ExpandProperty Counter
此命令将列出所有可用的性能计数器,适合查看哪些计数器可以用于监控。
示例 8: 监控系统资源(CPU、内存、磁盘、网络)并导出
你可以同时监控多个系统资源,并将其数据导出到一个文件中,方便后续分析。例如,监控 CPU 使用率、内存可用情况、磁盘读写和网络流量,并将结果保存为 CSV 文件:
Get-Counter -Counter '\Processor(_Total)\% Processor Time', '\Memory\Available MBytes', '\PhysicalDisk(*)\Disk Read Bytes/sec', '\Network Interface(*)\Bytes Total/sec' -SampleInterval 1 -MaxSamples 10 | Export-Csv -Path "system_performance_report.csv"
这条命令会采集 10 次数据(每次间隔 1 秒),并将其保存为 system_performance_report.csv 文件。
示例 9: 监控硬盘写入速率
你也可以专门监控磁盘的写入速率,例如查看物理磁盘的写入字节数:
Get-Counter -Counter '\PhysicalDisk(*)\Disk Write Bytes/sec'
这将显示所有物理磁盘的写入字节数。
示例 10: 获取指定进程的 CPU 使用情况
如果你想要监控特定进程的 CPU 使用情况,可以通过以下命令来实现。假设你想监控 chrome.exe 进程:
Get-Counter -Counter '\Process(msedge)\% Processor Time'
这将返回 chrome.exe 进程的 CPU 使用情况。
示例 11: 监控系统上下文切换数
上下文切换数是指 CPU 切换不同进程时的次数。监控此项可以帮助你了解系统的负载情况:
Get-Counter -Counter '\System\Context Switches/sec'
该命令将返回每秒的上下文切换次数。
示例 12: 监控指定磁盘的 I/O 操作
如果你有多个磁盘,并且想要监控特定磁盘的 I/O 操作,可以使用如下命令:
Get-Counter -Counter '\PhysicalDisk(0 C:)\Disk Reads/sec', '\PhysicalDisk(0 C:)\Disk Writes/sec'
这将分别显示磁盘 C: 的读取和写入速率。
示例 13: 获取指定时间段的性能数据
你可以指定一个时间段来收集性能数据。例如,收集 5 秒钟的 CPU 使用率:
Get-Counter -Counter '\Processor(_Total)\% Processor Time' -SampleInterval 1 -MaxSamples 5
这会在 5 秒内收集 CPU 使用率的 5 次数据。
示例 14: 获取磁盘总占用空间
如果你想监控磁盘空间使用情况,可以使用以下命令:
Get-Counter -Counter '\LogicalDisk(C:)\% Free Space'
该命令将显示 C: 磁盘的可用空间百分比。
示例 15: 获取并监控系统温度
某些系统支持获取 CPU 和硬盘的温度。如果你的硬件支持,可以使用以下命令来监控:
Get-Counter -Counter '\Thermal Zone Information(*)\Temperature'
这将返回各个热区的信息,通常用于 CPU 和硬盘温度。
示例 16: 实时监控资源并显示图形
如果你希望以图形化的方式实时监控资源,可以使用 perfmon 命令打开性能监视器:
perfmon
这将打开性能监视器,显示实时的 CPU、内存、磁盘和网络活动图表。
示例 17: 监控进程的内存使用情况
如果你需要监控某个特定进程的内存使用情况,可以使用如下命令。例如,监控 chrome.exe 的内存使用情况:
Get-Counter -Counter '\Process(chrome)\Private Bytes'
这将返回 chrome.exe 进程所使用的私有字节数,即该进程独占的内存大小。
示例 18: 监控系统的磁盘等待时间
磁盘的等待时间会影响系统的性能,尤其是在进行大量磁盘读写操作时。你可以使用以下命令监控磁盘的平均等待时间:
Get-Counter -Counter '\PhysicalDisk(*)\Avg. Disk sec/Transfer'
该命令会返回所有磁盘的平均每次磁盘操作的等待时间。
示例 19: 监控 CPU 每个核心的使用情况
如果你希望查看每个 CPU 核心的使用率,可以使用以下命令:
Get-Counter -Counter '\Processor(*)\% Processor Time'
这将返回每个 CPU 核心的使用率数据。
示例 20: 获取系统性能数据并绘制图表
你可以收集性能数据并将其用图表呈现。举个例子,可以收集 10 次 CPU 使用率数据,并将其显示为图形:
Get-Counter -Counter '\Processor(_Total)\% Processor Time' -SampleInterval 1 -MaxSamples 10 |
Select-Object -ExpandProperty CounterSamples |
ForEach-Object { $_.CookedValue } |
New-Object -TypeName PSObject -Property @{Time = (Get-Date).ToString(); CPU = $_} |
Out-GridView
这会将数据以表格的形式显示,并可以进行后续分析。
示例 21: 获取指定进程的磁盘 I/O
你可以查看特定进程的磁盘读写情况,例如查看 chrome.exe 的磁盘读取字节数:
Get-Counter -Counter '\Process(chrome)\Disk Read Bytes/sec'
该命令会返回 chrome.exe 进程的磁盘读取速度。
示例 22: 获取系统上下文切换的趋势
上下文切换数是系统中进程和线程之间切换的次数。它通常用来了解 CPU 调度的情况。如果想查看系统上下文切换数的趋势,可以使用:
Get-Counter -Counter '\System\Context Switches/sec' -SampleInterval 1 -MaxSamples 10 |
Select-Object -ExpandProperty CounterSamples |
ForEach-Object { $_.CookedValue }
此命令将每秒收集一次上下文切换数据,共 10 次。
示例 23: 获取并监控网络延迟
如果你关心网络延迟或丢包,可以监控网络接口的延迟情况:
Get-Counter -Counter '\Network Interface(*)\Current Bandwidth'
这将返回当前网络接口的带宽信息,有助于判断是否存在延迟。
通过这些命令,你可以全面监控 Windows 系统的性能,获取详细的数据以支持系统优化和故障排查。
继续补充更多的 PowerShell 性能监视器示例,以便更全面地覆盖不同的监控需求。
示例 24: 监控系统的线程数量
你可以查看系统中当前运行的线程数。线程数增加通常意味着进程活跃或有多个任务在运行。
Get-Counter -Counter '\System\Threads'
此命令将显示当前系统中的线程总数。
示例 25: 监控每秒磁盘读取/写入操作
如果你想监控磁盘每秒的读取/写入操作数量,而不是字节数,可以使用以下命令:
Get-Counter -Counter '\PhysicalDisk(*)\Disk Reads/sec'
Get-Counter -Counter '\PhysicalDisk(*)\Disk Writes/sec'
这将分别显示磁盘每秒的读取和写入操作数量。
示例 26: 获取磁盘的读取/写入延迟
磁盘延迟是衡量硬盘性能的关键指标。使用以下命令可以查看磁盘的读取/写入延迟:
Get-Counter -Counter '\PhysicalDisk(*)\Avg. Disk Read Queue Length'
Get-Counter -Counter '\PhysicalDisk(*)\Avg. Disk Write Queue Length'
这两个命令分别显示磁盘读写队列的平均长度,可以反映磁盘的繁忙程度。
示例 27: 监控所有磁盘的可用空间
你可以查看系统中所有磁盘的可用空间百分比:
Get-Counter -Counter '\LogicalDisk(*)\% Free Space'
这将返回所有逻辑磁盘的可用空间百分比。
示例 28: 获取操作系统进程的 CPU 使用情况
如果你需要监控操作系统进程(例如 System 或 svchost.exe)的 CPU 使用情况,可以通过以下命令获取:
Get-Counter -Counter '\Process(System)\% Processor Time'
Get-Counter -Counter '\Process(svchost)\% Processor Time'
这些命令将分别返回 System 和 svchost.exe 进程的 CPU 使用率。
示例 29: 获取网络接口的丢包情况
丢包通常指示网络传输存在问题,特别是在网络高负载时。你可以通过以下命令监控每个网络接口的丢包情况:
Get-Counter -Counter '\Network Interface(*)\Packets Received Discarded'
Get-Counter -Counter '\Network Interface(*)\Packets Sent Discarded'
这将显示网络接口接收和发送丢包的次数。
示例 30: 获取操作系统的加载时间
操作系统的加载时间对于系统启动性能的分析非常重要。你可以使用以下命令查看操作系统的启动时间:
Get-Counter -Counter '\System\System Up Time'
该命令将返回系统自启动以来经过的时间。
示例 31: 监控特定服务的 CPU 使用情况
如果你想监控系统中某个特定服务(如 IIS 或 SQL Server)的 CPU 使用情况,可以通过以下命令进行监控:
Get-Counter -Counter '\Process(services)\% Processor Time'
这里,services 是指你想监控的服务名称。
示例 32: 监控计算机的电源管理状态
对于笔记本电脑或需要电源管理的设备,监控电源状态可以帮助诊断系统节能效果。以下命令返回当前电源管理模式:
Get-Counter -Counter '\Power\Battery% Life Remaining'
这将返回当前电池剩余的电量百分比。
示例 33: 获取内存页读写情况
内存页是操作系统管理内存的方式之一。监控内存的分页操作有助于了解内存使用效率。以下命令获取内存分页的读取和写入操作:
Get-Counter -Counter '\Memory\Page Reads/sec'
Get-Counter -Counter '\Memory\Page Writes/sec'
这将分别返回内存页读取和写入的速度。
示例 34: 监控系统的硬件资源使用情况
有时你需要了解整体的硬件资源使用情况,包括 CPU、内存、磁盘、网络等,以下命令将这些信息聚合在一起:
Get-Counter -Counter '\Processor(_Total)\% Processor Time', `
'\Memory\Available MBytes', `
'\PhysicalDisk(*)\Disk Read Bytes/sec', `
'\Network Interface(*)\Bytes Total/sec'
通过这条命令,你可以同时查看 CPU 使用率、可用内存、磁盘读写速率和网络流量。
示例 35: 监控 Windows 文件系统的活动
通过以下命令,你可以监控 Windows 文件系统的活动,如读取字节数、写入字节数等:
Get-Counter -Counter '\FileSystem(*)\File Read Bytes/sec'
Get-Counter -Counter '\FileSystem(*)\File Write Bytes/sec'
这些命令分别显示文件系统的读写字节数,适用于监控大量文件操作时的性能。
示例 36: 监控指定的进程的线程数
某些进程的线程数量是衡量其负载和稳定性的关键指标。你可以通过以下命令获取进程的线程数,例如查看 chrome.exe 的线程数:
Get-Counter -Counter '\Process(chrome)\Thread Count'
该命令将显示 chrome.exe 进程当前使用的线程数。
示例 37: 获取并监控特定网络接口的流量
如果你想要监控指定网络接口的流量,可以使用以下命令:
Get-Counter -Counter '\Network Interface(eth0)\Bytes Received/sec'
Get-Counter -Counter '\Network Interface(eth0)\Bytes Sent/sec'
这将分别显示指定网络接口的接收和发送流量。
示例 38: 查看磁盘使用的平均队列长度
磁盘队列长度可以帮助你了解磁盘操作的拥堵情况。以下命令将返回磁盘的平均队列长度:
Get-Counter -Counter '\PhysicalDisk(*)\Avg. Disk Queue Length'
如果队列长度较长,可能表明磁盘性能较低或磁盘负载过高。
这些是进一步扩展的 PowerShell 性能监控命令,涵盖了从 CPU、内存、磁盘到网络等各个方面。
| 名称 | 描述 | 功能 |
|---|---|---|
| Per Processor Network Activity Cycles | 每处理器网络活动周期 | 监控每个处理器处理网络数据的周期数 |
| Build Scatter Gather Cycles/sec | 构建散射收集周期/秒 | 处理网络数据包的分散收集操作所花费的时间 |
| Interrupt Cycles/sec | 中断周期/秒 | 系统处理中断的周期数 |
| Interrupt DPC Cycles/sec | 中断DPC周期/秒 | 延迟过程调用(DPC)处理中的中断周期数 |
| Interrupt DPC Latency Cycles/sec | 中断DPC延迟周期/秒 | 处理DPC时的延迟周期数 |
| Miniport Return Packet Cycles/sec | 小型端口返回数据包周期/秒 | 网络小型端口返回数据包所花费的周期 |
| Miniport RSS Indirection Table Change Cycles | 小型端口RSS间接表变更周期 | 小型端口变更RSS(接收端散列)间接表所花费的周期 |
| Miniport Send Cycles/sec | 小型端口发送周期/秒 | 小型端口发送数据包所需的周期数 |
| NDIS Receive Indication Cycles/sec | NDIS接收指示周期/秒 | NDIS(网络数据传输接口)接收数据包时的指示周期 |
| NDIS Return Packet Cycles/sec | NDIS返回数据包周期/秒 | 返回通过NDIS协议的数据包时所花费的周期数 |
| NDIS Send Complete Cycles/sec | NDIS发送完成周期/秒 | NDIS协议完成数据包发送时所需的周期数 |
| NDIS Send Cycles/sec | NDIS发送周期/秒 | 通过NDIS协议发送数据包的周期数 |
| Stack Receive Indication Cycles/sec | 栈接收指示周期/秒 | 数据包传输栈接收指示的周期数 |
| Stack Send Complete Cycles/sec | 栈发送完成周期/秒 | 数据包传输栈完成发送时的周期数 |
| Per Processor Network Interface Card Activity | 每处理器网络接口卡活动 | 监控每个处理器上网络接口卡的活动 |
| Build Scatter Gather List Calls/sec | 构建散射收集列表调用/秒 | 处理网络数据包的散射收集列表的调用频率 |
| DPCs Deferred/sec | 延迟过程调用(DPC)/秒 | 延迟过程调用在每秒的调用次数 |
| DPCs Queued on Other CPUs/sec | 排队在其他CPU上的DPC/秒 | 排队等待处理的DPC任务,在其他CPU上处理的频率 |
| DPCs Queued/sec | 排队DPC/秒 | 排队等待处理的DPC任务的频率 |
| Interrupts/sec | 中断次数/秒 | 系统接收和处理中断的频率 |
| Low Resource Receive Indications/sec | 低资源接收指示次数/秒 | 网络资源不足时的接收指示频率 |
| Low Resource Received Packets/sec | 低资源接收的数据包次数/秒 | 网络资源不足时接收到的数据包数量 |
| Packets Coalesced/sec | 数据包合并次数/秒 | 网络数据包合并的频率 |
| Receive Indications/sec | 接收指示次数/秒 | 网络接收指示的频率 |
| Received Packets/sec | 接收的数据包次数/秒 | 每秒接收的数据包数量 |
| Return Packet Calls/sec | 返回数据包调用次数/秒 | 网络返回数据包时的调用频率 |
| Returned Packets/sec | 返回的数据包次数/秒 | 每秒返回的数据包数量 |
| RSS Indirection Table Change Call/sec | RSS间接表变更调用次数/秒 | 每秒更新RSS间接表的调用次数 |
| Send Complete Calls/sec | 发送完成调用次数/秒 | 数据包发送完成的调用频率 |
| Send Request Calls/sec | 发送请求调用次数/秒 | 网络发送请求的调用频率 |
| Sent Complete Packets/sec | 完成发送的数据包次数/秒 | 已发送完成的数据包数量 |
| Sent Packets/sec | 发送的数据包次数/秒 | 每秒发送的数据包数量 |
| Tcp Offload Receive bytes/sec | TCP卸载接收字节数/秒 | TCP协议卸载接收数据的字节数 |
| Tcp Offload Receive Indications/sec | TCP卸载接收指示次数/秒 | TCP协议卸载接收指示的次数 |
| Tcp Offload Send bytes/sec | TCP卸载发送字节数/秒 | TCP协议卸载发送数据的字节数 |
| Tcp Offload Send Request Calls/sec | TCP卸载发送请求调用次数/秒 | TCP卸载发送请求的调用频率 |
| 名称 | 描述 | 功能 |
|---|---|---|
| Cache | 缓存 | 用于存储经常访问的数据,以加快读取速度 |
| Async Copy Reads/sec | 异步复制读取次数/秒 | 每秒执行异步复制读取操作的次数 |
| Async Data Maps/sec | 异步数据映射次数/秒 | 每秒执行异步数据映射操作的次数 |
| Async Fast Reads/sec | 异步快速读取次数/秒 | 每秒执行异步快速读取操作的次数 |
| Async MDL Reads/sec | 异步MDL读取次数/秒 | 每秒执行异步内存描述符列表(MDL)读取操作的次数 |
| Async Pin Reads/sec | 异步锁定读取次数/秒 | 每秒执行异步锁定读取操作的次数 |
| Copy Read Hits % | 复制读取命中率 % | 复制读取操作中命中的百分比 |
| Copy Reads/sec | 复制读取次数/秒 | 每秒执行复制读取操作的次数 |
| Data Flush Pages/sec | 数据刷新页数/秒 | 每秒刷新数据页的数量 |
| Data Flushes/sec | 数据刷新次数/秒 | 每秒执行数据刷新操作的次数 |
| Data Map Hits % | 数据映射命中率 % | 数据映射操作中命中的百分比 |
| Data Map Pins/sec | 数据映射锁定次数/秒 | 每秒执行数据映射锁定操作的次数 |
| Data Maps/sec | 数据映射次数/秒 | 每秒执行数据映射操作的次数 |
| Dirty Page Threshold | 脏页阈值 | 用于决定何时将数据页标记为脏页的阈值 |
| Dirty Pages | 脏页数量 | 系统中当前脏页的数量 |
| Fast Read Not Possibles/sec | 快速读取不可执行次数/秒 | 每秒发生的无法执行快速读取的次数 |
| Fast Read Resource Misses/sec | 快速读取资源未命中次数/秒 | 每秒发生的快速读取资源未命中的次数 |
| Fast Reads/sec | 快速读取次数/秒 | 每秒执行快速读取操作的次数 |
| Lazy Write Flushes/sec | 懒惰写刷新次数/秒 | 每秒发生的懒惰写刷新操作次数 |
| Lazy Write Pages/sec | 懒惰写页面数/秒 | 每秒刷新懒惰写页面的数量 |
| MDL Read Hits % | MDL读取命中率 % | 内存描述符列表(MDL)读取操作中的命中率 |
| MDL Reads/sec | MDL读取次数/秒 | 每秒执行MDL读取操作的次数 |
| Pin Read Hits % | 锁定读取命中率 % | 锁定读取操作中的命中率 |
| Pin Reads/sec | 锁定读取次数/秒 | 每秒执行锁定读取操作的次数 |
| Read Aheads/sec | 预读取次数/秒 | 每秒执行预读取操作的次数 |
| Sync Copy Reads/sec | 同步复制读取次数/秒 | 每秒执行同步复制读取操作的次数 |
| Sync Data Maps/sec | 同步数据映射次数/秒 | 每秒执行同步数据映射操作的次数 |
| Sync Fast Reads/sec | 同步快速读取次数/秒 | 每秒执行同步快速读取操作的次数 |
| Sync MDL Reads/sec | 同步MDL读取次数/秒 | 每秒执行同步MDL读取操作的次数 |
| Sync Pin Reads/sec | 同步锁定读取次数/秒 | 每秒执行同步锁定读取操作的次数 |
| 名称 | 描述 | 功能 |
|---|---|---|
| TCPIP Extended Performance Diagnostics | TCPIP扩展性能诊断 | 用于检测和诊断TCPIP网络连接的性能 |
| Inbound TCP connection attempts | 入站TCP连接尝试 | 每秒尝试建立的入站TCP连接数 |
| IPv4 NBLs indicated with prevalidation | 使用预验证指示的IPv4 NBL | 使用预验证标记的IPv4网络数据包列表(NBL) |
| IPv4NBLs/sec indicated with prevalidation | 每秒使用预验证指示的IPv4 NBL数 | 每秒接收到的使用预验证的IPv4 NBL数量 |
| IPv6 NBLs indicated with prevalidation | 使用预验证指示的IPv6 NBL | 使用预验证标记的IPv6网络数据包列表(NBL) |
| IPv6 NBLs/sec indicated with prevalidation | 每秒使用预验证指示的IPv6 NBL数 | 每秒接收到的使用预验证的IPv6 NBL数量 |
| Outbound TCP connection attempts | 出站TCP连接尝试 | 每秒尝试建立的出站TCP连接数 |
| RST segments sent | 发送的RST段 | 每秒发送的TCP重置(RST)段数量 |
| SYNTCBs created | 创建的SYN TCP连接块(TCB) | 每秒创建的SYN TCP连接块数 |
| SYNTCBs destroyed | 销毁的SYN TCP连接块(TCB) | 每秒销毁的SYN TCP连接块数 |
| TCBs created | 创建的TCP连接块(TCB) | 每秒创建的TCP连接块数量 |
| TCBs destroyed | 销毁的TCP连接块(TCB) | 每秒销毁的TCP连接块数量 |
| TCP bad segment/sec received | 每秒接收的错误TCP段数 | 每秒接收到的TCP错误段的数量 |
| TCP bad segments received | 接收到的错误TCP段数 | 接收到的错误TCP段总数 |
| TCP connection attempts failed | TCP连接尝试失败 | 每秒未成功建立的TCP连接尝试数 |
| TCP delivery buffering failures | TCP传输缓冲失败 | 每秒发生的TCP传输缓冲失败次数 |
| TCP LSO byte/sec sent | 每秒发送的TCP大段卸载(LSO)字节数 | 每秒发送的TCP LSO字节数 |
| TCP LSO segment/sec sent | 每秒发送的TCP LSO段数 | 每秒发送的TCP LSO段数 |
| TCP segment/sec received | 每秒接收的TCP段数 | 每秒接收到的TCP段数 |
| TCP segment/sec retransmitted | 每秒重传的TCP段数 | 每秒重传的TCP段数 |
| TCP segment/sec sent | 每秒发送的TCP段数 | 每秒发送的TCP段数 |
| TCP tuples inserted | 插入的TCP元组数 | 每秒插入的TCP元组(源IP、目标IP、端口等)数量 |
| TCP tuples removed | 删除的TCP元组数 | 每秒删除的TCP元组数量 |
| TCPIP pendable RX NBLs after coalescing | 合并后待处理的TCPIP接收NBL | 在合并后待处理的TCPIP接收网络数据包列表(NBL)数量 |
| TCPIP pendable RX NBLs received from miniport | 从微型端口接收到的待处理TCPIP接收NBL | 每秒从微型端口接收到的待处理TCPIP接收NBL数量 |
| TCPIP pendable RX NBLs returned to miniport | 返回到微型端口的待处理TCPIP接收NBL | 每秒返回到微型端口的待处理TCPIP接收NBL数量 |
| TcpipRscDisabledMask | 禁用的TCPIP RSC掩码 | 表示TCPIP接收侧合并(RSC)是否禁用的掩码 |
| TepipUsoDisabledMask | 禁用的TCPIP USO掩码 | 表示TCPIP卸载协议(USO)是否禁用的掩码 |
| TWTCB collisions | TWTCB碰撞次数 | 每秒发生的TCP窗口连接块(TWTCB)碰撞次数 |
| TWTCBs created | 创建的TWTCB数量 | 每秒创建的TCP窗口连接块(TWTCB)数量 |
| TWTCBs destroyed | 销毁的TWTCB数量 | 每秒销毁的TCP窗口连接块(TWTCB)数量 |
| TWTCBs state shut down | TWTCB状态关闭数量 | 每秒关闭的TCP窗口连接块(TWTCB)数量 |
| UDP USO byte/sec sent | 每秒发送的UDP USO字节数 | 每秒发送的UDP卸载协议(USO)字节数 |
| UDP USO segment/sec sent | 每秒发送的UDP USO段数 | 每秒发送的UDP卸载协议(USO)段数 |
| UroDisabledMask | 禁用的UDP RSC掩码 | 表示UDP接收侧合并(RSC)是否禁用的掩码 |
| 名称 | 描述 | 功能 |
|---|---|---|
| TCPiP Performance Diagnostics | TCPiP性能诊断 | 用于监控和诊断TCP/IP网络性能 |
| Bytes of lost retransmits retransmitted | 丢失的重传字节数 | 每秒重传丢失的TCP字节数 |
| Denied connect or send requests in low-power mode | 在低功耗模式下被拒绝的连接或发送请求 | 在低功耗模式下,未成功建立的连接或发送请求 |
| IPv4 NBLs indicated with low-resource flag | 带有低资源标志的IPv4网络数据包列表(NBL) | 标记为低资源的IPv4网络数据包列表(NBL) |
| IPv4 NBLs indicated without prevalidation | 未进行预验证的IPv4网络数据包列表(NBL) | 不带预验证的IPv4网络数据包列表(NBL) |
| IPv4 NBLs treated as non-prevalidated | 被视为非预验证的IPv4网络数据包列表(NBL) | 处理为非预验证的IPv4网络数据包列表(NBL) |
| IPv4 NBLs/sec indicated with low-resource flag | 每秒带有低资源标志的IPv4 NBL数 | 每秒带有低资源标志的IPv4 NBL数量 |
| IPv4 NBLs/sec indicated without prevalidation | 每秒未进行预验证的IPv4 NBL数 | 每秒未进行预验证的IPv4 NBL数量 |
| IPv4 NBLs/sec treated as non-prevalidated | 每秒视为非预验证的IPv4 NBL数 | 每秒视为非预验证的IPv4 NBL数量 |
| IPv4 outbound NBLs not processed via fast path | 未通过快速路径处理的出站IPv4 NBL | 未通过快速路径处理的IPv4出站网络数据包列表(NBL) |
| IPv4 outbound NBLs/sec not processed via fast path | 每秒未通过快速路径处理的IPv4出站NBL数 | 每秒未通过快速路径处理的IPv4出站网络数据包列表(NBL)数量 |
| IPv6 NBLs indicated with low-resource flag | 带有低资源标志的IPv6网络数据包列表(NBL) | 标记为低资源的IPv6网络数据包列表(NBL) |
| IPv6 NBLs indicated without prevalidation | 未进行预验证的IPv6网络数据包列表(NBL) | 不带预验证的IPv6网络数据包列表(NBL) |
| IPv6 NBLs treated as non-prevalidated | 被视为非预验证的IPv6网络数据包列表(NBL) | 处理为非预验证的IPv6网络数据包列表(NBL) |
| IPv6 NBLs/sec indicated with low-resource flag | 每秒带有低资源标志的IPv6 NBL数 | 每秒带有低资源标志的IPv6 NBL数量 |
| IPv6 NBLs/sec indicated without prevalidation | 每秒未进行预验证的IPv6 NBL数 | 每秒未进行预验证的IPv6 NBL数量 |
| IPv6 NBLs/sec treated as non-prevalidated | 每秒视为非预验证的IPv6 NBL数 | 每秒视为非预验证的IPv6 NBL数量 |
| IPv6 outbound NBLs not processed via fast path | 未通过快速路径处理的出站IPv6 NBL | 未通过快速路径处理的IPv6出站网络数据包列表(NBL) |
| IPv6 outbound NBLs/sec not processed via fast path | 每秒未通过快速路径处理的IPv6出站NBL数 | 每秒未通过快速路径处理的IPv6出站网络数据包列表(NBL)数量 |
| Number of SACK blocks dropped | 丢弃的SACK块数 | 丢弃的选择确认(SACK)块的数量 |
| Number of TCP RX fast path batches inspected | 检查的TCP接收快速路径批次数量 | 每秒检查的TCP接收快速路径批次数 |
| Number of TCP RX fast path batches not inspected | 未检查的TCP接收快速路径批次数量 | 每秒未检查的TCP接收快速路径批次数 |
| Number of USO packets segmented and checksummed in software | 在软件中分段和校验和的USO数据包数 | 在软件中进行分段和校验和计算的USO数据包数量 |
| Number of USO packets segmented in software | 在软件中分段的USO数据包数 | 在软件中进行分段的USO数据包数量 |
| RSC segment forwarding failures during software segmentation | 软件分段期间RSC段转发失败次数 | 在软件分段过程中RSC段转发失败的次数 |
| RSC segments forwarded via LSO | 通过大段卸载(LSO)转发的RSC段数 | 通过LSO进行转发的RSC段数量 |
| RSC segments forwarded via software segmentation | 通过软件分段转发的RSC段数 | 通过软件分段转发的RSC段数量 |
| RSC segments forwarded via software segmentation and checksum | 通过软件分段和校验和转发的RSC段数 | 通过软件分段并进行校验和处理后转发的RSC段数量 |
| TCP checksum errors | TCP校验和错误 | 每秒发生的TCP校验和错误数量 |
| TCP connect requests fallen off loopback fast path | 从环回快速路径掉出的TCP连接请求数 | 从TCP环回快速路径掉出的连接请求数量 |
| TCP connect requests/sec fallen off loopback fast path | 每秒从环回快速路径掉出的TCP连接请求数 | 每秒从环回快速路径掉出的TCP连接请求数量 |
| TCP inbound segments not processed via fast path | 未通过快速路径处理的入站TCP段数 | 未通过快速路径处理的入站TCP段数量 |
| TCP inbound segments/sec not processed via fast path | 每秒未通过快速路径处理的入站TCP段数 | 每秒未通过快速路径处理的入站TCP段数量 |
| TCP loss recovery episodes | TCP丢包恢复事件 | TCP丢失恢复的事件次数 |
| TCP RSC bytes received | 接收到的TCP RSC字节数 | 每秒接收到的TCP RSC字节数 |
| TCP RSC events | TCP RSC事件 | 每秒发生的TCP RSC事件数量 |
| TCP successful loss recovery episodes | 成功的TCP丢包恢复事件 | 每秒成功恢复的TCP丢包事件数量 |
| TCP timeouts | TCP超时事件 | 每秒发生的TCP超时事件数量 |
| UDP datagrams created via software segmentation | 通过软件分段创建的UDP数据报 | 通过软件分段创建的UDP数据报数量 |
| UDP URO bytes received | 接收到的UDP URO字节数 | 每秒接收到的UDP卸载协议(URO)字节数 |
| UDP URO events | UDP URO事件 | 每秒发生的UDP卸载协议(URO)事件数量 |
| URO segment forwarding failures during software segmentation | 软件分段期间URO段转发失败次数 | 软件分段过程中URO段转发失败的次数 |
| URO segmentation failures for raw sockets | 原始套接字的URO分段失败 | 原始套接字的URO分段失败的次数 |
| URO segmentations for raw sockets | 原始套接字的URO分段数 | 原始套接字的URO分段数量 |
| URO segments forwarded via software segmentation | 通过软件分段转发的URO段数 | 通过软件分段转发的URO段数量 |
| URO segments forwarded via software segmentation and checksum | 通过软件分段和校验和转发的URO段数 | 通过软件分段并进行校验和处理后转发的URO段数量 |
| 名称 | 描述 | 功能 |
|---|---|---|
| TCPIP Transport Layer Packet Drop Counters | TCP/IP传输层数据包丢弃计数器 | 用于跟踪传输层丢弃的各种类型的数据包 |
| InetDiscardAcceptInspection | 丢弃的接受检查数据包 | 因接受检查失败而丢弃的包 |
| InetDiscardAcceptRedirection | 丢弃的接受重定向数据包 | 因接受重定向失败而丢弃的包 |
| InetDiscardAckInvalid | 丢弃的无效ACK数据包 | 因无效的ACK包而丢弃的包 |
| InetDiscardChecksumInvalid | 丢弃的无效校验和数据包 | 因校验和错误而丢弃的包 |
| InetDiscardClosedWindow | 丢弃的已关闭窗口数据包 | 因接收到已关闭窗口包而丢弃的包 |
| InetDiscardConnectedPath | 丢弃的已连接路径数据包 | 因已连接路径问题丢弃的包 |
| InetDiscardDestinationMulticast | 丢弃的目标多播数据包 | 因目标为多播地址而丢弃的包 |
| InetDiscardDuplicateSegment | 丢弃的重复段数据包 | 因段重复而丢弃的包 |
| InetDiscardEndpointNotFound | 丢弃的未找到终端数据包 | 因未找到目标终端而丢弃的包 |
| InetDiscardExpectedSyn | 丢弃的预期的SYN数据包 | 因未按预期收到SYN包而丢弃的包 |
| InetDiscardFinReceived | 丢弃的接收到FIN数据包 | 因接收到FIN包而丢弃的包 |
| InetDiscardFinWait2 | 丢弃的FIN等待状态2数据包 | 因处于FIN等待状态2而丢弃的包 |
| InetDiscardHeaderInvalid | 丢弃的无效头部数据包 | 因头部格式无效而丢弃的包 |
| InetDiscardLandAttack | 丢弃的LAND攻击数据包 | 因LAND攻击尝试而丢弃的包 |
| InetDiscardListenerInvalidFlags | 丢弃的监听器无效标志数据包 | 因监听器标志无效而丢弃的包 |
| InetDiscardMissedReset | 丢弃的丢失重置数据包 | 因错过重置包而丢弃的包 |
| InetDiscardOutsideWindow | 丢弃的超出窗口数据包 | 因数据包超出接收窗口而丢弃的包 |
| InetDiscardPauseAccept | 丢弃的暂停接受数据包 | 因暂停接受请求而丢弃的包 |
| InetDiscardPawsFailed | 丢弃的Paws失败数据包 | 因Paws失败而丢弃的包 |
| InetDiscardReassemblyConflict | 丢弃的重组冲突数据包 | 因重组冲突而丢弃的包 |
| InetDiscardReceiveInspection | 丢弃的接收检查数据包 | 因接收检查失败而丢弃的包 |
| InetDiscardRst | 丢弃的RST数据包 | 因重置(RST)包而丢弃的包 |
| InetDiscardSessionState | 丢弃的会话状态数据包 | 因会话状态问题而丢弃的包 |
| InetDiscardSimultaneousConnect | 丢弃的同时连接数据包 | 因同时连接请求冲突而丢弃的包 |
| InetDiscardSourceUnspecified | 丢弃的未指定源数据包 | 因源地址未指定而丢弃的包 |
| InetDiscardSynAckWithFastopenCookieRequest | 丢弃的带有快速打开Cookie请求的SYN-ACK数据包 | 因SYN-ACK包带有不合法的快速打开Cookie请求而丢弃的包 |
| InetDiscardSynAttack | 丢弃的SYN攻击数据包 | 因SYN攻击尝试而丢弃的包 |
| InetDiscardSynRcvdSyn | 丢弃的接收到SYN数据包 | 因接收到的SYN包异常而丢弃的包 |
| InetDiscardTcbNotInTcbTable | 丢弃的TCB未在TCB表中的数据包 | 因TCP控制块(TCB)未在TCB表中而丢弃的包 |
| InetDiscardTcbRemoved | 丢弃的已删除TCB数据包 | 因TCB被删除而丢弃的包 |
| InetDiscardTimeWaitTcb | 丢弃的TIME-WAIT状态TCB数据包 | 因处于TIME-WAIT状态的TCP控制块而丢弃的包 |
| InetDiscardTimeWaitTcbReceivedRstOutsideWindow | 丢弃的TIME-WAIT状态TCP控制块接收到窗口外RST数据包 | 因TIME-WAIT状态TCB接收到窗口外的RST包而丢弃的包 |
| InetDiscardTimeWaitTcbSynAndOtherFlags | 丢弃的TIME-WAIT状态TCB接收到带SYN和其他标志的数据包 | 因TIME-WAIT状态TCB接收到带SYN和其他标志的包而丢弃的包 |
| InetDiscardUrgentDeliveryAllocationFailure | 丢弃的紧急交付分配失败数据包 | 因紧急交付资源分配失败而丢弃的包 |
| 名称 | 描述 | 功能 |
|---|---|---|
| IPV4 | ||
| TCPv4 Connection Failures | TCPv4连接失败数 | 统计IPv4 TCP连接尝试失败的次数 |
| TCPv4 Connections Active | TCPv4主动连接数 | 当前主动发起的IPv4 TCP连接数量 |
| TCPv4 Connections Established | TCPv4已建立连接数 | 当前已成功建立的IPv4 TCP连接数量 |
| TCPv4 Connections Passive | TCPv4被动连接数 | 当前被动接受的IPv4 TCP连接数量 |
| TCPv4 Connections Reset | TCPv4连接重置数 | IPv4 TCP连接被重置(RST)的次数 |
| TCPv4 Segments Received/sec | TCPv4每秒接收段数 | 每秒接收的IPv4 TCP段数量 |
| TCPv4 Segments Retransmitted/sec | TCPv4每秒重传段数 | 每秒重传的IPv4 TCP段数量 |
| TCPv4 Segments Sent/sec | TCPv4每秒发送段数 | 每秒发送的IPv4 TCP段数量 |
| TCPv4 Segments/sec | TCPv4每秒总段数 | 每秒传输的IPv4 TCP段总数(发送+接收) |
| IPV6 | ||
| TCPv6 Connection Failures | TCPv6连接失败数 | 统计IPv6 TCP连接尝试失败的次数 |
| TCPv6 Connections Active | TCPv6主动连接数 | 当前主动发起的IPv6 TCP连接数量 |
| TCPv6 Connections Established | TCPv6已建立连接数 | 当前已成功建立的IPv6 TCP连接数量 |
| TCPv6 Connections Passive | TCPv6被动连接数 | 当前被动接受的IPv6 TCP连接数量 |
| TCPv6 Connections Reset | TCPv6连接重置数 | IPv6 TCP连接被重置(RST)的次数 |
| TCPv6 Segments Received/sec | TCPv6每秒接收段数 | 每秒接收的IPv6 TCP段数量 |
| TCPv6 Segments Retransmitted/sec | TCPv6每秒重传段数 | 每秒重传的IPv6 TCP段数量 |
| TCPv6 Segments Sent/sec | TCPv6每秒发送段数 | 每秒发送的IPv6 TCP段数量 |
| TCPv6 Segments/sec | TCPv6每秒总段数 | 每秒传输的IPv6 TCP段总数(发送+接收) |
系统核心性能计数器
处理器相关
-
Processor - 处理器
-
Processor Information - 处理器信息
-
Processor Performance - 处理器性能
-
Per Processor Network Activity Cycles - 每处理器网络活动周期
-
Per Processor Network Interface Card Activity - 每处理器网络接口卡活动
-
Hyper-V Hypervisor Logical Processor - Hyper-V虚拟机监控程序逻辑处理器
内存相关
-
Memory - 内存
-
Paging File - 分页文件
-
NUMA Node Memory - NUMA节点内存
-
Hyper-V Dynamic Memory Integration Service - Hyper-V动态内存集成服务
磁盘和存储
-
PhysicalDisk - 物理磁盘
-
LogicalDisk - 逻辑磁盘
-
Storage Spaces Virtual Disk - 存储空间虚拟磁盘
-
Storage Spaces Tier - 存储空间层级
-
Storage Spaces Write Cache - 存储空间写缓存
-
ReFS - 弹性文件系统
-
Ntfs Bucketized Performance - NTFS按桶划分的性能
网络相关计数器
网络协议
-
TCPv4/TCPv6 - TCP协议
-
UDPv4/UDPv6 - UDP协议
-
ICMP/ICMPv6 - ICMP协议
-
IPsec 系列 - IP安全协议
-
QUIC Performance Diagnostics - QUIC性能诊断
网络适配器
-
Network Interface - 网络接口
-
Network Adapter - 网络适配器
-
Physical Network Interface Card Activity - 物理网络接口卡活动
-
RDMA Activity - RDMA活动
应用程序和服务
.NET框架
-
.NET CLR Memory - .NET CLR内存
-
.NET CLR Loading - .NET CLR加载
-
.NET CLR Exceptions - .NET CLR异常
-
.NET CLR Jit - .NET CLR即时编译
-
.NET CLR LocksAndThreads - .NET CLR锁和线程
进程和服务
-
Process - 进程
-
Process V2 - 进程V2
-
ServiceModel 系列 - 服务模型
-
WorkflowServiceHost - 工作流服务主机
虚拟化和云技术
Hyper-V
-
Hyper-V Hypervisor - Hyper-V虚拟机监控程序
-
Hyper-V Hypervisor Root Partition - Hyper-V根分区
-
RemoteFX Graphics - RemoteFX图形
-
RemoteFX Network - RemoteFX网络
存储技术
-
SMB Client Shares - SMB客户端共享
-
SMB Server - SMB服务器
-
SMB Direct - SMB直连
-
Storage Management WSP Spaces Runtime - 存储管理WSP空间运行时
安全相关
-
Security Per-Process Statistics - 每进程安全统计
-
Security System-Wide Statistics - 系统范围安全统计
-
WFP 系列 - Windows防火墙平台
-
Authorization Manager Applications - 授权管理器应用程序
Windows 性能监视器 (Performance Monitor) 是一个强大的工具,用于监控计算机系统的性能。它可以帮助你跟踪系统资源的使用情况(如 CPU、内存、磁盘、网络等),检测瓶颈问题,进行性能分析和诊断。下面我将详细讲解该工具的各个组成部分和功能。
1. 性能监视器概述
性能监视器是 Windows 操作系统提供的一种用于实时监控计算机性能的工具。它允许用户查看系统的不同资源(如 CPU、内存、磁盘和网络等)的使用情况。性能监视器可以在各种应用场景中使用,比如:
- 监控系统的资源使用情况。
- 检测性能瓶颈。
- 分析系统的稳定性。
- 定期收集性能数据用于后期分析。
打开性能监视器:
- 按
Win + R键,输入perfmon,然后按 Enter。 - 或者,可以在“控制面板”中找到“管理工具”并选择“性能监视器”。
2. 性能监视器中的主要功能
A. 数据收集器集(Data Collector Sets)
数据收集器集是性能监视器中的一个重要部分,用于收集系统的性能数据。用户可以通过创建数据收集器集,定期收集系统性能信息并保存为日志文件。
-
用户定义的(User Defined):用户可以根据自己的需求创建自定义数据收集器集,选择需要监控的性能计数器(如 CPU 使用率、内存使用、磁盘 I/O 等)以及收集数据的时间间隔等。


-
系统(System):系统提供了一些预定义的数据收集器集,例如“系统诊断”和“系统性能”。这些可以帮助你快速分析系统的整体性能。
-
事件跟踪会话(Event Trace Sessions):事件跟踪会话是通过事件跟踪功能来收集的性能数据,通常用于更详细的分析,尤其是诊断系统问题。
B. 性能监视工具中的特定项
-
Server Manager Performance Monitor
这个工具是与 Windows Server 相关的,允许管理员监控和分析服务器性能。你可以使用它来监控服务器上的各种资源和服务,帮助诊断服务器性能问题。 -
系统诊断(System Diagnostics)
系统诊断报告帮助管理员快速诊断系统性能问题。通过执行诊断,Windows 会收集并生成关于系统硬件、驱动程序、资源使用等方面的信息。- 这个诊断报告提供详细的系统健康信息,包括 CPU、内存、磁盘、网络等的状态。
- 它生成的报告包括日志文件和性能计数器,方便你进一步查看问题和趋势。
-
系统性能(System Performance)
系统性能报告分析整个系统的性能,包括 CPU 负载、内存使用情况、磁盘 I/O 等。该报告有助于快速了解系统的整体运行状况。- 可以通过性能监视器快速查看和分析系统性能数据,并诊断可能的瓶颈。
C. 启动事件跟踪会话(Start Trace Session)
事件跟踪会话允许你通过日志来捕获系统级事件和操作。通过启动事件跟踪会话,你可以收集系统和应用程序的详细操作数据,进行故障诊断。
- 启动事件跟踪会话后,性能监视器会捕获系统事件的详细信息。通常,事件跟踪会话用于深度诊断和性能分析,尤其是跟踪应用程序或驱动程序问题。
D. 报告(Reports)
性能监视器可以生成并保存各种报告,帮助你在未来进行查看和比较。
-
用户定义的报告:当你使用自定义的数据收集器集时,系统会生成与之相关的报告。你可以根据需要选择要跟踪的性能计数器,并配置报告的输出格式。
-
系统报告:包括标准的系统性能和诊断报告,帮助你了解系统整体的运行状况。
E. 如何使用性能监视器
-
添加性能计数器(Add Counters)
- 点击性能监视器窗口中的绿色加号图标,选择你想要监控的性能计数器。例如,你可以选择监控 CPU 使用率、内存使用量、磁盘 I/O 等。
-
实时监控
- 在“性能监视器”窗口中,你可以实时看到各个性能计数器的变化情况。这些计数器以图形、数字、历史数据等形式展现出来,帮助你分析系统的实时负载和资源消耗。
-
设置警报(Alerts)
- 你可以设置当某些资源的使用超过特定阈值时,系统触发警报。这对于提前预警系统资源不足或者性能异常非常有帮助。
-
保存数据并生成报告
- 性能监视器不仅支持实时监控,还可以将监控数据保存到日志文件中,进行后期分析。你可以选择保存这些数据并生成详细的性能报告。
F. 性能监视器的高级使用
- 自定义数据收集器集:可以根据你的需求创建非常具体的数据收集器集,定期收集特定应用或服务的性能数据。
- 长期监控与趋势分析:通过设置定时收集数据,可以监控长时间的系统行为,分析长期趋势并识别潜在的性能问题。
3. 如何使用性能监视器进行性能分析
-
检测系统瓶颈 性能监视器能够帮助你发现系统中的瓶颈。例如,如果 CPU 使用率过高,则可能意味着计算任务过重;如果磁盘 I/O 过高,可能是磁盘或文件系统的负载过重。
-
优化资源使用 通过性能监视器提供的数据,可以分析出资源的高使用情况,进而采取优化措施,比如增加内存、调整应用程序设置、优化磁盘性能等。
-
诊断系统稳定性问题 如果系统经常崩溃或变得不稳定,性能监视器可以帮助你追踪导致问题的根本原因。通过查看系统日志和性能计数器,你可以找出潜在的问题。
-
管理服务器和工作负载 对于 Windows Server 用户,性能监视器提供了详细的服务器负载分析。通过查看特定服务、进程和应用程序的资源使用情况,管理员可以更好地管理服务器和优化工作负载。
Windows 性能监视器是一个非常强大且灵活的工具,可以帮助你实时监控系统性能、诊断问题和进行长期的性能分析。通过合理配置和使用它,你可以更高效地管理计算机资源,确保系统稳定运行并及时发现和解决性能问题。
系统诊断(System Diagnostics) 项目,包括各项名称及其功能描述:

| 名称 | 功能描述 |
|---|---|
| NT Kernel | Windows 操作系统的核心,负责硬件管理、进程调度和资源分配。 |
| Operating System | 操作系统的版本和配置,影响系统的稳定性和性能。 |
| Processor | 处理器的性能和负载信息,反映 CPU 的使用情况。 |
| System Services | 系统服务和后台进程,涉及系统的多种关键操作。 |
| Logical Disk Dirty Test | 检测逻辑磁盘的健康状况,检查磁盘是否存在问题。 |
| SMART Disk Check | 磁盘的自监测分析与报告技术(S.M.A.R.T.),帮助预测硬盘故障。 |
| AntiSpywareProduct | 防间谍软件产品,检查和防止间谍软件的入侵。 |
| FirewallProduct | 防火墙产品,确保网络通信的安全性。 |
| AntiVirusProduct | 防病毒产品,扫描和防止恶意软件的侵入。 |
| UAC Settings | 用户帐户控制设置,用于管理用户权限和防止恶意软件。 |
| Windows Update Settings | Windows 更新设置,保持操作系统的最新状态和安全性。 |
| Performance Counter | 性能计数器,用于监控系统硬件和软件资源的使用情况。 |
| BIOS | 基本输入输出系统,负责硬件初始化和启动过程。 |
| Controller Classes | 控制器类,涉及硬件控制器(如存储控制器、网络控制器等)。 |
| Cooling Classes | 冷却系统类,监控系统温度和冷却效率。 |
| Input Classes | 输入设备类,包括键盘、鼠标等外设的性能。 |
| Memory Classes | 内存类,分析系统内存的使用情况和性能。 |
| Motherboard Classes | 主板类,监控主板的健康状态和各个硬件组件的连接情况。 |
| Network Classes | 网络类,监控网络设备和连接状态,保证数据传输的稳定性。 |
| Port Classes | 端口类,检查系统的各种物理和虚拟端口状态。 |
| PlugAndPlay Classes | 即插即用类,自动识别和配置硬件设备。 |
| Power Classes | 电源管理类,控制系统的电源状态和节能模式。 |
| Printing Classes | 打印类,监控打印机的状态和打印队列。 |
| Storage Classes | 存储类,分析存储设备(硬盘、SSD等)的性能和状态。 |
| Video Classes | 视频类,检查显示器和图形卡的性能。 |
| NTFS Performance | NTFS 文件系统性能,监控文件读写的效率和速度。 |
| Interactive Session Processes | 交互式会话进程,显示当前用户会话中的进程。 |
| Interactive Sessions | 当前所有活跃的用户交互会话,分析用户活动和资源使用情况。 |
| Processes | 正在运行的进程列表,监控系统的各个应用程序和服务的状态。 |
| Logged On Users | 当前登录用户的状态,包括本地和远程登录。 |
| User Accounts | 系统中的用户帐户和权限设置,检查用户管理配置。 |
| Startup Programs | 启动程序列表,控制哪些程序在系统启动时自动运行。 |
| Desktop Rating | 桌面评分,评估用户桌面环境的性能和体验。 |
| Startup Settings | 启动设置,配置系统启动时的各项服务和程序。 |
| Disk Settings | 磁盘设置,涉及磁盘的配置和优化选项。 |
这些系统诊断项目涵盖了操作系统、硬件、软件、性能监控等多个方面,对于排查和优化系统性能、确保系统的健康和安全至关重要。

事件跟踪会话 项目,包括各项名称及其功能描述:

| 名称 | 功能描述 |
|---|---|
| Eventlog-Security | 安全日志,记录系统安全相关的事件,如登录、权限变更等。 |
| CimFSUnionFS-Filter | CIM 文件系统过滤器,用于监控文件系统操作。 |
| To Diagl.og | 用于向诊断日志文件传输事件数据。 |
| Diagtrack-Listener | 诊断跟踪监听器,跟踪和记录诊断信息。 |
| EventLog-Application | 应用程序事件日志,记录与应用程序相关的事件和错误。 |
| EventLog-System | 系统事件日志,记录与操作系统核心功能相关的事件。 |
| FilterMgr-Logger | 过滤器管理器日志,监控和记录过滤器驱动的操作和状态。 |
| inteIRST | 集成事件跟踪系统,用于跟踪和记录事件数据。 |
| Microsoft-Windows-Rdp-Graphics-Rdpldd-Trace | 远程桌面协议(RDP)图形跟踪日志,记录与 RDP 图形相关的事件。 |
| To Ntfslog | 向 NTFS 日志文件传输事件数据,跟踪文件系统的变化。 |
| LoReFSL.og | 日志文件用于追踪特定文件系统操作。 |
| UAL_Usermode_Provider | 用户模式提供程序日志,记录用户模式下的事件信息。 |
| UBPM | 用户基本性能监控,跟踪和记录系统性能指标。 |
| WdiContextLog | Windows 诊断基础设施上下文日志,记录诊断和事件信息。 |
| WiFiDriverlHVSession | WiFi 驱动和虚拟化会话日志,监控与 WiFi 驱动程序相关的事件。 |
| WiFiSession | WiFi 会话日志,记录 WiFi 网络连接和断开事件。 |
| SHS-11082025-141124-7-1ff | 特定日期和时间的系统日志,标记一个特定的事件跟踪会话。 |
| CldFltLog | 云文件过滤器日志,用于跟踪与云存储相关的文件操作。 |
| MpWppCoreTracing-20251108-141054-000003-100000000 | Windows 防病毒核心跟踪日志,记录病毒防护相关的事件。 |
| MpWppTracing-2021108-061054-000003-fffff | Windows 防病毒跟踪日志,记录防病毒引擎的工作状态。 |
| 1DSListener | 1DS(OneDrive Service)监听器,监控 OneDrive 的事件和操作。 |
| MSDTC_TRACE SESSION | Microsoft 分布式事务协调器(DTC)跟踪会话,监控事务处理状态。 |
| UAL_Kernelmode_Provider | 内核模式提供程序日志,记录内核模式下的事件信息。 |
| UpdateSessionOrchestration | 更新会话编排日志,记录 Windows 更新过程中的各项活动。 |
| MoUxCoreWorker | Microsoft 用户体验核心工作日志,记录与用户体验相关的任务。 |
这些事件跟踪会话主要用于记录系统的不同方面,例如安全、性能、应用程序、更新、网络等,可以帮助管理员和开发人员监控和排查系统问题。
启动事件跟踪会话 项目,包括各项名称及其功能描述:

| 名称 | 功能描述 |
|---|---|
| CimFSUnionFS-Filter | CIM 文件系统过滤器,用于监控文件系统操作。 |
| Circular Kernel Context Logger | 循环内核上下文记录器,用于跟踪内核上下文的事件数据。 |
| CloudExperienceHostOobe | 云体验主机初始体验(OOBE)日志,记录与首次使用云服务相关的事件。 |
| DefenderApilogger | Windows 防病毒 API 日志,记录防病毒相关的 API 调用和事件。 |
| DefenderAuditLogger | 防病毒审计日志,监控和记录 Windows Defender 的操作和安全事件。 |
| Diaglog | 诊断日志,用于记录系统诊断信息和故障排查数据。 |
| Diagtrack-Listener | 诊断跟踪监听器,收集和传输系统诊断数据。 |
| Eventlog-Application | 应用程序事件日志,记录与应用程序相关的事件和错误。 |
| Eventlog-Security | 安全事件日志,记录与安全相关的事件,如登录、权限变更等。 |
| Eventlog-System | 系统事件日志,记录操作系统内核层面和硬件相关的事件。 |
| FilterMgr-Logger | 过滤器管理器日志,跟踪文件系统和其他操作的过滤器活动。 |
| InteIRST | 集成事件跟踪系统,跟踪和记录事件数据。 |
| LwtNetlog | 网络日志,记录与网络活动和通信相关的事件。 |
| Mellanox-Kernel | Mellanox 网络驱动内核日志,监控与 Mellanox 网络硬件相关的事件。 |
| Microsoft-Windows-Rdp-Graphics-Rdpldd-Trace | 远程桌面协议(RDP)图形跟踪日志,记录与 RDP 图形相关的事件。 |
| Microsoft-Windows-Setup | 安装过程日志,记录与 Windows 操作系统安装过程相关的事件。 |
| NBSMBLOGGER | 网络基本服务 SMB 日志,记录与 SMB 网络共享协议相关的事件。 |
| NetCore | .NET 核心日志,记录与 .NET 平台相关的事件。 |
| Ntstog | NT 文件系统日志,用于追踪和记录文件系统层面的操作。 |
| PEAuthlog | PE 文件验证日志,记录与可执行文件(PE 文件)相关的验证信息。 |
| Rdrlog | 远程桌面重定向日志,监控远程桌面连接和资源重定向的状态。 |
| RerSLog | 系统恢复日志,记录与系统恢复和修复相关的事件。 |
| SetupPlatform | 安装平台日志,记录操作系统安装过程中的平台相关信息。 |
| SetupPlatformTel | 安装平台电话日志,记录与操作系统安装相关的远程或电话活动。 |
| Spoolerlogger | 打印机后台处理程序日志,记录打印任务和打印服务的活动。 |
| SQMLogger | 服务质量度量(SQM)日志,用于监控和记录软件质量的数据。 |
| SUM | 系统更新管理日志,记录系统更新和补丁安装相关的事件。 |
| TCPIPLOGGER | TCP/IP 协议栈日志,跟踪和记录与网络协议栈相关的事件。 |
| TileStore | 磁贴存储日志,记录 Windows 磁贴(开始菜单、任务栏等)的状态和活动。 |
| Tpm | 受信平台模块(TPM)日志,记录与硬件安全相关的事件。 |
| UBPM | 用户基本性能监控,跟踪系统性能指标和用户体验。 |
| WdiContextLog | Windows 诊断基础设施上下文日志,记录系统诊断信息和上下文数据。 |
| WFP-IPsec Trace | Windows 防火墙和 IPsec 跟踪日志,记录与网络安全防护相关的事件。 |
| WiFiDriverlHVSession | WiFi 驱动程序和虚拟化会话日志,记录 WiFi 驱动和虚拟化环境中的活动。 |
| WiFiDriverHVSessionRepro | WiFi 驱动程序虚拟化会话重现日志,记录 WiFi 驱动程序相关的重现性问题。 |
| WiFiSession | WiFi 会话日志,记录与 WiFi 网络连接和断开相关的事件。 |
| WMI_Traces | Windows 管理工具(WMI)跟踪日志,记录与系统管理和管理工具相关的事件。 |
这些启动事件跟踪会话涵盖了操作系统的安装、驱动、网络、打印、系统更新等多个方面,帮助管理员和开发人员诊断系统启动过程中的问题和性能瓶颈。

浙公网安备 33010602011771号