zabbix 5.0 安装部署
1.下载软件仓库软件包,并配置使用zabbix源
1.下载软件仓库软件包,并配置使用zabbix源 [root@zabbix ~]# rpm -Uvh https://repo.zabbix.com/zabbix/5.0/rhel/7/x86_64/zabbix-release-5.0-1.el7.noarch.rpm [root@zabbix ~]# yum clean all [root@zabbix ~]# vim /etc/yum.repos.d/zabbix.repo [zabbix-frontend] ... enabled=1 ...
2.安装zabbix依赖包
[root@zabbix ~]# yum install zabbix-server-mysql zabbix-agent [root@zabbix ~]# yum install centos-release-scl [root@zabbix ~]# yum install zabbix-web-mysql-scl zabbix-nginx-conf-scl
3. 安装数据库依赖包
[root@zabbix ~]# yum install libaio-devel -y
4. 安装数据库
[root@zabbix ~]# cd /usr/local/src [root@zabbix ~]# wget mysql-5.7.29-linux-glibc2.12-x86_64.tar.gz [root@zabbix ~]# tar -zxvf mysql-5.7.29-linux-glibc2.12-x86_64.tar.gz [root@zabbix ~]# mv mysql-5.7.29-linux-glibc2.12-x86_64 /usr/local/ [root@zabbix ~]# ln -sv /usr/local/mysql-5.7.29-linux-glibc2.12-x86_64/ /usr/local/mysql # 增加环境变量 [root@zabbix ~]# vim /etc/profile export PATH=/usr/local/mysql/bin:$PATH source /etc/profile
5. 建立用户,数据库目录及授权
[root@zabbix ~]# useradd -M -s /sbin/nologin mysql [root@zabbix ~]# mkdir /data/mysql/data -p [root@zabbix ~]# chown -R mysql.mysql /data/mysql/data/
6. 初始数据库
[root@zabbix ~]# mysqld --initialize-insecure --user=mysql --basedir=/usr/local/mysql --datadir=/data/mysql/data/
7. 建立数据日志目录
[root@zabbix ~]# mkdir /data/mysql/data/logs [root@zabbix ~]# touch /data/mysql/data/logs/error.log [root@zabbix ~]# chown -R mysql.mysql /data/mysql/data/logs/ # 配置my.cnf [root@zabbix ~]# vim /etc/my.cnf [mysqld] user=mysql basedir=/usr/local/mysql datadir=/data/mysql/data socket=/tmp/mysql.sock server_id=6 port=3306 [mysql] socket=/tmp/mysql.sock
8. mysql启动脚本
[root@zabbix ~]# cp /usr/local/mysql/support-files/mysql.server /etc/init.d/mysqld # 启动数据库 [root@zabbix ~]# /etc/init.d/mysqld start [root@zabbix ~]# chkconfig mysqld on
9. 创建数据库并初始
[root@zabbix ~]# mysql -uroot -p mysql> create database zabbix character set utf8 collate utf8_bin; mysql> create user zabbix@localhost identified by 'password'; mysql> grant all privileges on zabbix.* to zabbix@localhost;
10. 导入zabbix数据库
[root@zabbix ~]# zcat /usr/share/doc/zabbix-server-mysql*/create.sql.gz | mysql -uzabbix -p zabbix
11. 编辑配置文件
[root@zabbix ~]# vim /etc/zabbix/zabbix_server.conf DBPassword=password
12.配置nginx,取消前面注释
[root@zabbix ~]# vim /etc/opt/rh/rh-nginx116/nginx/conf.d/zabbix.conf listen 81; server_name example.com;
13. 修改php配置文件,user,group,listen.acl_users改成nginx用户,时区改成亚洲上海
[root@zabbix ~]# vim /etc/opt/rh/rh-php72/php-fpm.d/zabbix.conf .... listen.acl_users = nginx ... php_value[date.timezone] = Asia/Shanghai
14. 启动服务
[root@zabbix ~]# mv /usr/lib/systemd/system/rh-nginx116-nginx.service /usr/lib/systemd/system/nginx.service [root@zabbix ~]# mv /usr/lib/systemd/system/rh-php72-php-fpm.service /usr/lib/systemd/system/php.service [root@zabbix ~]# systemctl start zabbix-server [root@zabbix ~]# systemctl start zabbix-agent [root@zabbix ~]# systemctl start nginx.service [root@zabbix ~]# systemctl start php.service [root@zabbix ~]# systemctl enable zabbix-server [root@zabbix ~]# systemctl enable zabbix-agent [root@zabbix ~]# systemctl enable nginx.service [root@zabbix ~]# systemctl enable php.service
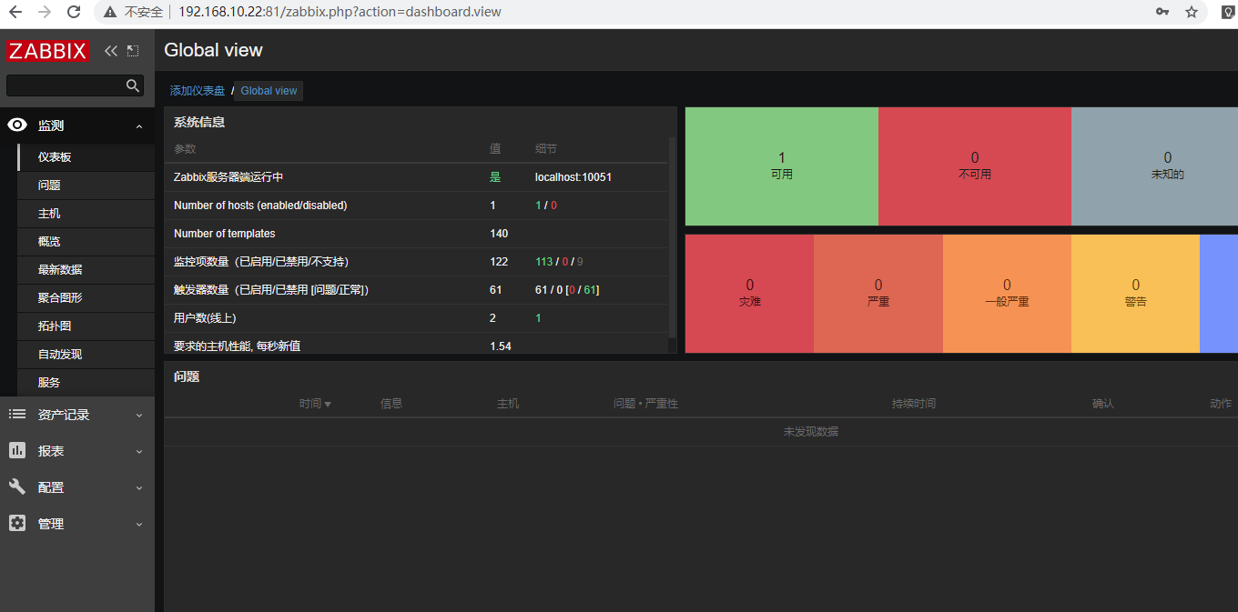
15.默认zabbix登陆账号 Admin zabbix
16.修改zabbix配置文件,DBhost改成127.0.0.1
[root@zabbix ~]# vim /etc/zabbix/zabbix_server.conf ...... #DBHost=localhost改成 DBHost=127.0.0.1
17.解决zabbix中文乱码问题,windows 下载simhei.ttf 字体到linux目录/usr/share/zabbix/assets/fonts
windos 目录:C:\Windows\Fonts
# 安装字体
cd /usr/share/zabbix/assets/fonts
sz simhei.ttf
# 编辑配置文件,复制2行,graphfont,改为simhei
vim /usr/share/zabbix/include/defines.inc.php
....
//define('ZBX_GRAPH_FONT_NAME', 'graphfont'); // font file name
define('ZBX_GRAPH_FONT_NAME', 'simhei'); // font file name
.....
.....
//define('ZBX_FONT_NAME', 'graphfont');
define('ZBX_FONT_NAME', 'simhei');
.....
18.刷新zabbix正常显示中文



浙公网安备 33010602011771号