浮木云学习日志(9)---模块统计设计
在SaaS系统中,统计模块是非常重要的一个功能。对于C端产品,可能会展示用户个人使用数据,比如Keep中的锻炼时长统计。虽然这些数据只是供用户了解自己的使用情况,并非必需。然而,在B端的SaaS系统中,由于用户众多且业务复杂,公司管理层需要查看全公司数据和员工绩效情况。因此,SaaS系统必须具备独立的统计模块,以方便管理人员查看系统数据。
那么作为产品经理,又该如何对统计模块进行设计呢?怎么设计才会更加方便有效呢?接下来我就介绍一个设计统计模块的必备神器---栅格容器。
感兴趣的小伙伴如果感兴趣的话可直接进入他们的官网https://www.fumucloud.com/进行了解试用。
1、概念
什么是栅格容器呢?栅格都知道就一个一个小方块,栅格容器就是将容器进行纵向分割,支持将页面区域划分成多列,每个列单元格又成为一个独立的基础容器,可容纳任意组件。栅格容器一般用于页面的统计块展示,无需自己手动调整间距,即可实现页面统计块的平均分布。如下图栅格容器的默认样式:

2、样式配置
栅格容器的样式配置跟之前介绍的弹性容器&布局容器样式配置是一样的,这里不做过多赘述。
3、属性配置
属性配置包括组件名称、分栏间隔、分栏栏数和分栏占比。
组件名称:给栅格容器命名,便于后续问题查证和交互编排。
分栏间隔:列单元格之间的默认间距为零,因此需根据实际需求调整列单元格之间的间距,我这里设置的是10。

分栏栏数:栅格容器默认栏数是2,可以根据实际需求选择相应的栏数,最大为8。我将原来的2改成4,布局样式如下:

分栏占比:对每个列单元格设置相应的占比值其实就是列单元格的宽度。
通过图例发现,无论划分成多少栏,默认情况下占比栏的总和是24。调整其中某一个列单元格的占比值,右侧会留出相应的空白。

我觉得这个栅格容器好方便啊,可以一键调整间距,也可以对单独的列单元格进行个性化设置,具有一定的灵活性。
4、页面应用
真的很佩服他们针对页面不同的需求设置的相应的容器,就像这个栅格容器我觉得就是制作统计卡片一个很好的例子。框架列好,直接在里边填充相应的统计数字,让整个统计卡片的布局更加美观整洁,这简直是完美主义者的福音啊。
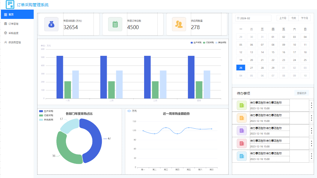
在发现栅格容器之前,我都是用弹性容器做成的统计块,我最近仿照模版中心制作的订单采购管理系统的首页,就是利用弹性容器拼接成的,拼接出来的效果是这样的:

接下来我就针对统计模块这一部分的设计,将其换成栅格容器来替代,试试效果如何。
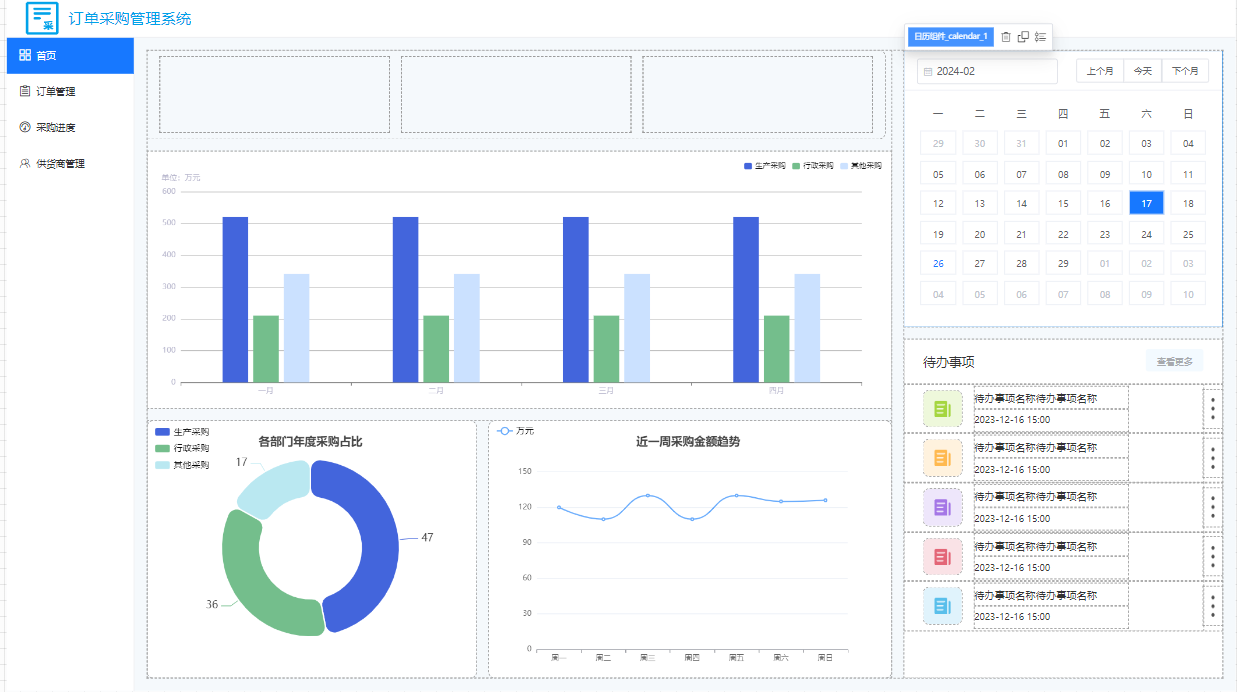
(1)框架设计
我把上述页面的原有的统计块设计删掉,放置栅格容器,自定义样式height:calc(15% -10px);将分栏栏数设置为3,分栏间隔为20,这样简洁的统计块框架设计已经完成。

(2)内容填充
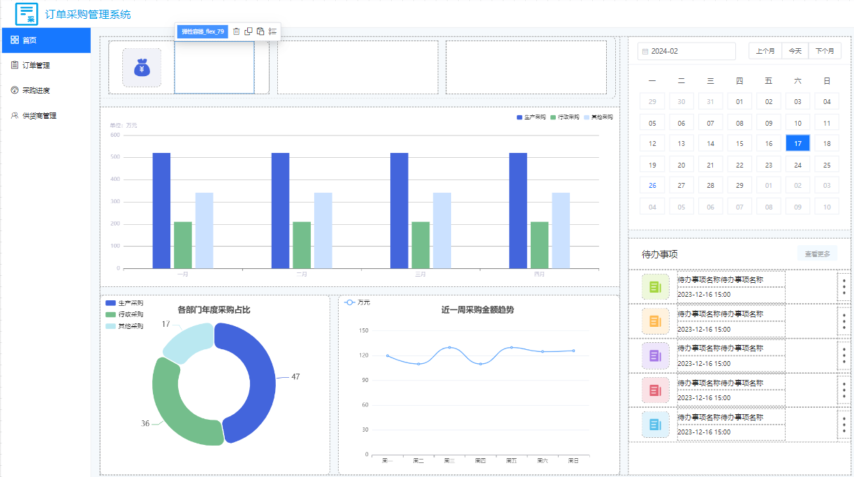
在第一个插槽容器放置一个弹性容器,高度和宽度是插槽容器的宽度和高度,横向对齐和纵向对齐分别设置为居中对齐。在该弹性容器放置两个弹性容器,一个弹性容器用来放置图标,一个弹性容器用来填充文字和统计数值。放置图片的弹性容器高度和宽度分别设置为85px,如图所示:

填充文字和统计数值的弹性容器宽度设置为50%,高度是父级容器的高度,外间距设置为30,并将横向对齐和纵向对齐设置为居中对齐,自动换行设置为是,多行排列设置为居中排列。放置两个文字组件,分别填充文字和数值。第一个文字组件外间距的上侧数值设置为5,文字内容是“年度采购额 (万元)”,第二个文字组件外间距的上侧数值设置为10,数值内容是“32654”。如下图所示:

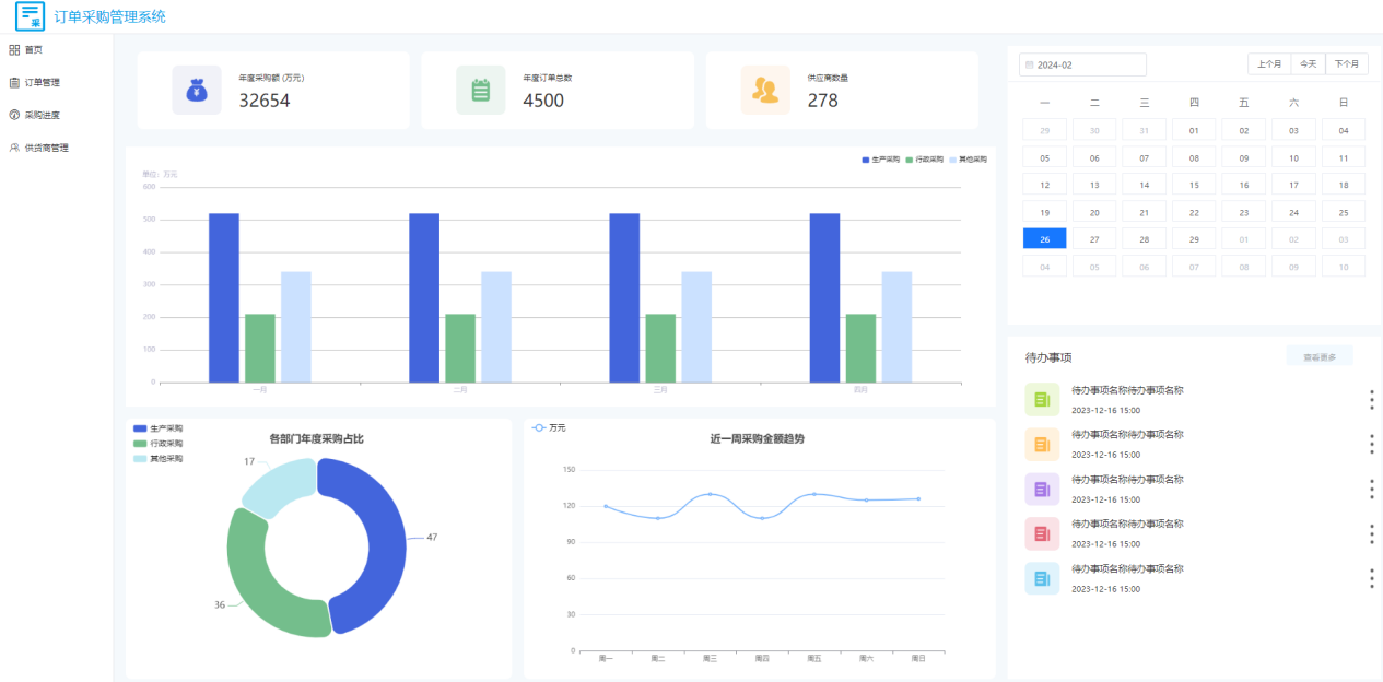
接下来就简单了,我将第一个统计块内容分别复制到第二个和第三个插槽容器中,并将修改对应的图表、文字和数值,预览效果如下图所示:

以上就是利用栅格容器做出来的统计模块,真心觉得好用,而且比之前用弹性容器拼凑出来的统计模块更加方便快捷。
 
                     
                    
                 
                    
                
 
                
            
         
         浙公网安备 33010602011771号
浙公网安备 33010602011771号