性能测试-面向目标性能场景(50tps)以及秒杀(达到多少人)-波浪形请求终极性能
1、50tps分析-5tps分析
50tps基本上满足了大部分中小企业要求了
需求: 期望我项目的接口,都要能满足50tps?
算 50tps: 50 个事务每秒
50 t/s 1分钟: 50\*60s = 3000 事务
1小时 3000 \* 60 = 180000 事务
1小时要处理18w个请求 10小时 180w 24h 432w个请求
如果你们公司的产品,日均访问量约为千万, 50tps基本已经能满足要求了
综上,5tps,也能支持43万的请求了
2、面向对象的线程组-bzm - Arrivals Thread Group-达到多少率 tps

3、结果分析



总结:
并发数160左右,没有报错,tps=30上下波动,没有问题,但是
响应时间超过了1500毫秒,就是1.5s
所以这个接口不满足性能测试tps=30的的要求
调节线程组的tps,直到满足要求
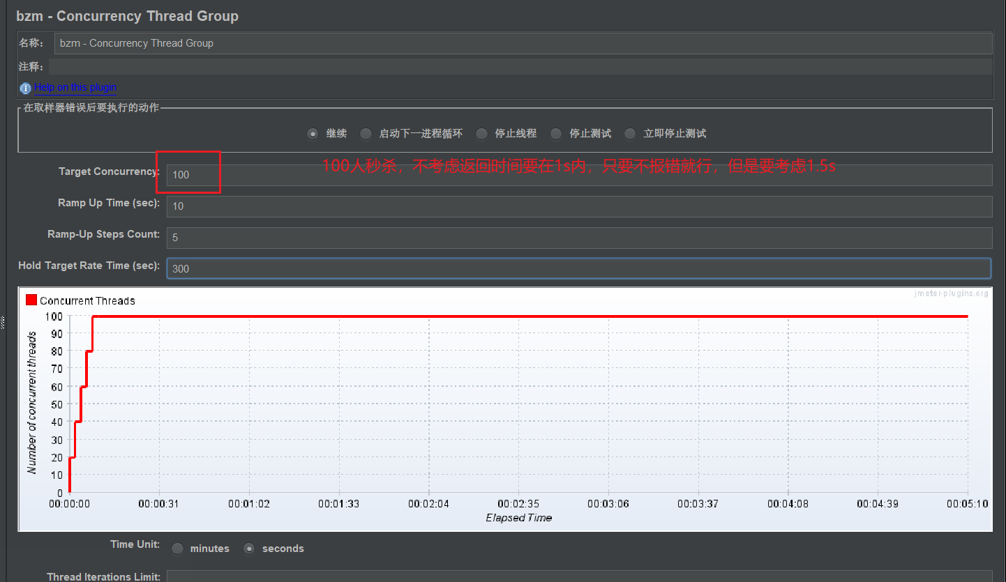
4、秒杀-Concurrency Thread: 达到多少人 并发数-分析和3一样

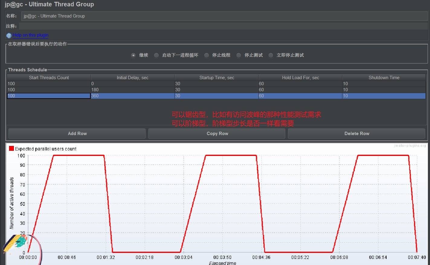
5、终极线程组-有时间规律: 波浪型Ultimate Thread Group 终极线程组
可以锯齿型,比如有访问波峰的那种性能测试需求
可以阶梯型,阶梯型步长是否一样看需要



浙公网安备 33010602011771号