【Linux日常】windows机器添加GPU监控
监控项: Nvidia GPU
监控节点:192.168.10.11
被监控节点: windows机器,ip:10.0.0.10
插件: https://github.com/utkuozdemir/nvidia_gpu_exporter/releases/download/v1.2.1/nvidia_gpu_exporter_1.2.1_windows_x86_64.zip
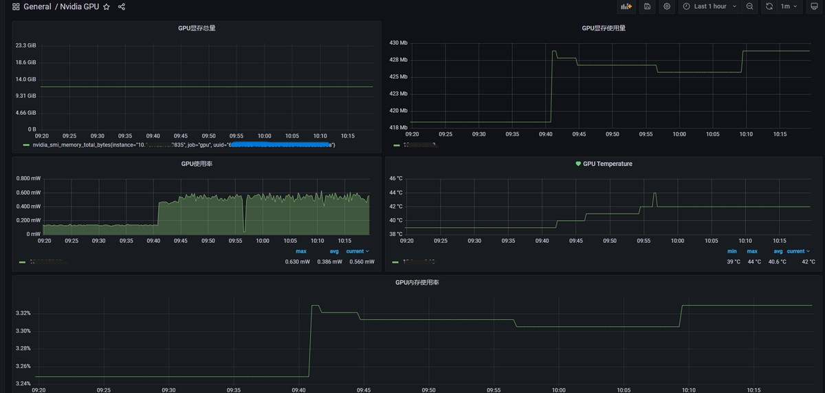
预览模板

windows机器操作
1、进入监控机器
windows机器
ip: 10.0.0.10
账密信息:xxx
2、下载二进制包
https://github.com/utkuozdemir/nvidia_gpu_exporter/releases/download/v1.2.1/nvidia_gpu_exporter_1.2.1_windows_x86_64.zip
3、启动服务
双击执行

4、服务中将该服务设置为延迟启动
5、网页访问127.0.0.1:9835


算访问成功
6、Prometheus节点配置
本地监控节点: 192.168.10.11
需要保证当前端口已经放开,如果没有获取到数据需要看下是不是没放开防火墙
配置Prometheus.yml文件
- job_name: 'gpu'
static_configs:
- targets: ["10.0.0.10:9835"]
重载/重启服务
curl -X POST http://localhost:9090/-/reload
7、prometheus节点验证是否接收到该数据

8、grafana添加模板监控

本文来自博客园,作者:Unfool,转载请注明原文链接:https://www.cnblogs.com/queryH/p/18556353
本文版权归作者和博客园共有,欢迎转载,但未经作者同意必须在文章页面给出原文连接,否则保留追究法律责任的权利。
本文来自博客园,作者:Unfool,转载请注明原文链接:https://www.cnblogs.com/queryH/p/18556353
本文版权归作者和博客园共有,欢迎转载,但未经作者同意必须在文章页面给出原文连接,否则保留追究法律责任的权利。

浙公网安备 33010602011771号