pytest+allure生成测试报告入门
演示如何使用 pytest + allure 生成支持中文的测试报告。
1. 安装依赖
pip install pytest
pip install allure-pytest
2. 运行测试并生成 Allure 原始结果
pytest
运行后会在 allure-results 目录下生成原始测试结果。
3. 安装 Allure 命令行工具,此工具需要java的支持,所以先安装java
- 推荐方式:前往 Allure 官方下载页面 下载并安装 Allure。
- Windows 用户可直接下载 zip 包,解压后将 bin 目录添加到环境变量 PATH。
4. 生成并打开 Allure 报告
allure generate allure-results -o allure-report --clean
allure open allure-report
5. 目录结构
├── pytest.ini
├── tests/
│ └── test_sample.py
5.1 pytest.ini
[pytest]
addopts = --alluredir=allure-results
testpaths = tests
python_files = test_*.py
log_cli = true
log_cli_level = INFO
# 避免中文输出乱码
console_output_style = classic
5.2 test_sample.py
import pytest
import allure
@allure.severity(allure.severity_level.CRITICAL) # 严重等级
@allure.tag("核心功能", "支付") # 标签
@allure.link("https://example.com/api-docs", name="接口文档") # 文档链接
@allure.issue("BUG-1234", "支付超时问题") # 关联的问题单
@allure.testcase("TC-001", "支付流程测试用例") # 关联的测试用例
@allure.epic("示例项目") # 系统级别分类
@allure.feature("计算功能") # 功能模块分类
@allure.story("加法场景") # 具体用户故事
@allure.title("加法用例 - 正常情况") # 测试用例标题
@allure.description("""
### 描述内容-md
""")
def test_add():
"""加法测试:1 + 1 = 2"""
with allure.step("步骤1:计算 1 + 1"):
result = 1 + 1
with allure.step("步骤2:断言结果等于2"):
assert result == 2, "加法结果应为2"
@allure.epic("示例项目")
@allure.feature("计算功能")
@allure.story("除法场景")
@allure.title("除法用例 - 异常情况")
def test_divide_zero():
"""除法测试:1 / 0 应抛出异常"""
with allure.step("步骤1:尝试计算 1 / 0"):
with pytest.raises(ZeroDivisionError):
_ = 1 / 0
with allure.step("步骤2:断言抛出 ZeroDivisionError"):
assert True
5.3
核心装饰器
@allure.description():添加测试用例描述
@allure.title():指定测试用例标题
@allure.step():记录测试步骤
@allure.attach():添加附件
分类与标记
@allure.epic():表示大型功能模块
@allure.feature():表示功能模块
@allure.story():表示具体场景
@allure.issue():关联问题跟踪系统
@allure.testcase():关联测试用例管理工具
@allure.link():添加外部链接
@allure.severity():标记测试用例级别
其他功能
@pytest.mark.parametrize:参数化测试
@pytest.mark.skip():跳过测试
@pytest.mark.xfail():预期失败测试
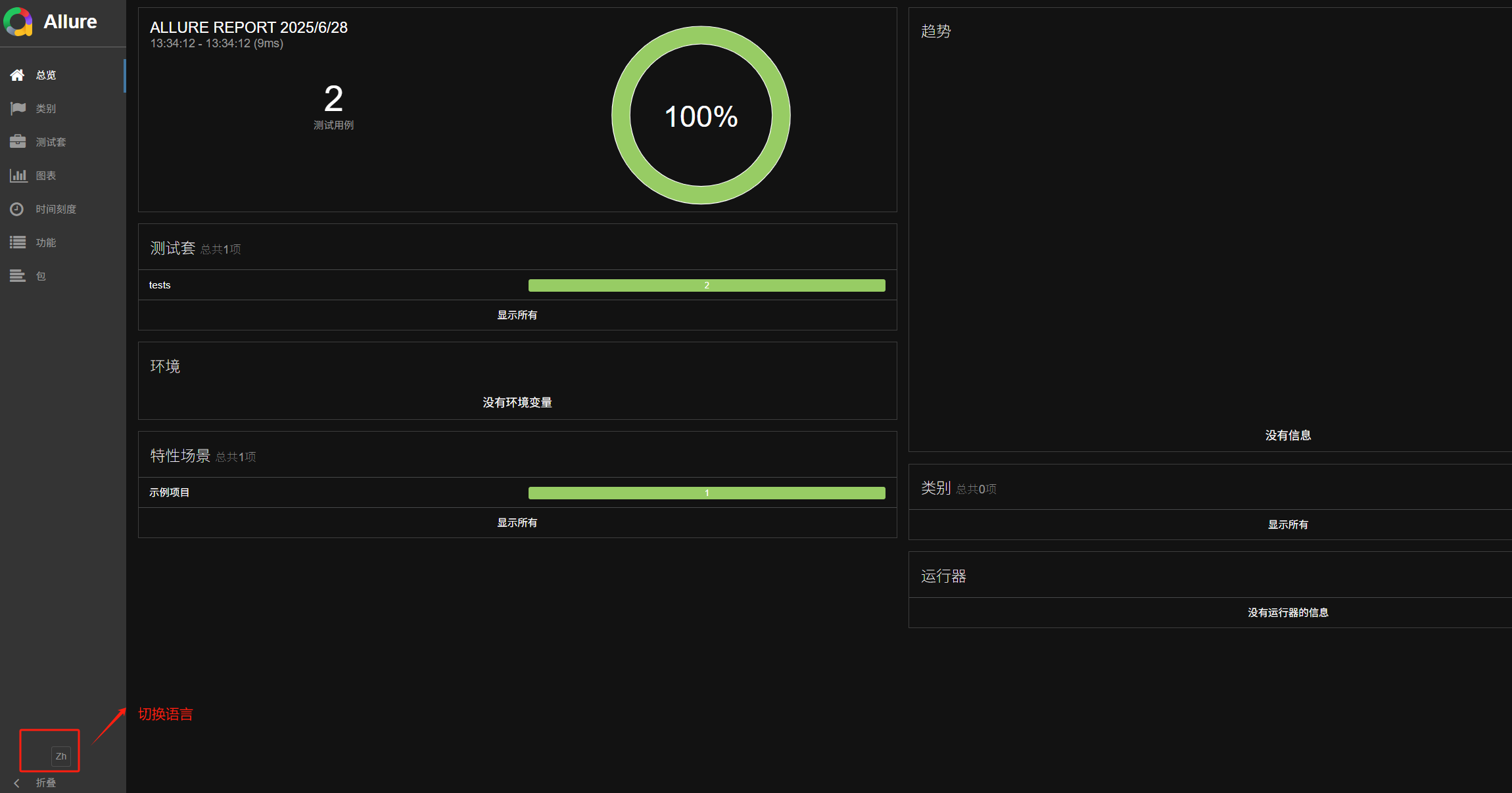
6. 参考截图


浙公网安备 33010602011771号