Telegraf+Influxdb+Grafana 轻量级监控系统部署

本方案中采用 数据存储(InfluxDB),数据采集(Telegraf),数据展示(Grafana )。

先简要介绍一下InfluxData这家公司。InfluxData是一家从事物联网设备数据捕捉、分析的大数据公司。InfluxDB是InfluxData的核心产品。InfluxDB是一个开源分布式时序、时间和指标数据库,使用Go语言编写,无需外部依赖。其设计目标是实现分布式和水平伸缩扩展。目前已经有超过40000个独立网站在使用InfluxDB,其中包括IBM、CISCO、ebay、NORDSTORM、Mozilla等知名公司。

一、InfluxDB的安装与部署

InfluxDB 是一个开源分布式时序、事件和指标数据库。使用 Go 语言编写,无需外部依赖。其设计目标是实现分布式和水平伸缩扩展。

1、官网下载rpm文件并安装

wget https://dl.influxdata.com/influxdb/releases/influxdb-1.8.1.x86_64.rpm yum localinstall influxdb-1.8.1.x86_64.rpm

2、启动服务

systemctl start influxdb ----启动服务 
systemctl status influxdb ----查看服务状态

3、登录验证

[root@aly ~]# influx 
Connected to http://localhost:8086 version 1.8.1 InfluxDB shell version: 1.8.1
>

4、登录数据库,创建数据库,并创建用户且授权

[root@manager ~]# influx 
> create database telegraf;
> use telegraf;
> create user "fxkj" with password '123456' with all privileges;
> show users;
user admin
---- -----
fxkj true
>

如果,InfluxDB要开启登入认证的话,需要修改 /etc/influxdb/influxdb.conf 文件中的[http]部分,将以下两个参数设置为true

[http] 
# Determines whether HTTP endpoint is enabled.
enabled = true
# Determines whether user authentication is enabled over HTTP/HTTPS.
auth-enabled = true

修改完之后,记得重启influxdb

systemctl restart influxdb

5、 使用用户名,密码登录

[root@aly ~]# influx -username fxkj -password '123456' 
Connected to http://localhost:8086 version 1.8.1 InfluxDB shell version: 1.8.1
> show databases; name:
databases name
---- _
internal telegraf
>

6、influxdb 数据库常见操作命令

创建一个新的管理员用户 >
>CREATE USER <username> WITH PASSWORD '<password>' WITH ALL PRIVILEGES
为一个已有用户授权管理员权限
GRANT ALL PRIVILEGES TO <username>
取消用户权限
REVOKE ALL PRIVILEGES FROM <username>
展示用户及其权限
SHOW USERS
非管理员用户管理: 创建一个新的普通用户
CREATE USER <username> WITH PASSWORD '<password>'
为一个已有用户授权
GRANT [READ,WRITE,ALL] ON <database_name> TO <username>
取消权限
REVOKE [READ,WRITE,ALL] ON <database_name> FROM <username>
展示用户在不同数据库上的权限
SHOW GRANTS FOR <user_name>
重设密码
>SET PASSWORD FOR <username> = '<password>'
删除用户 >
>DROP USER <username>
查看数据库
> show databases
除数据库
>drop database telegraf
#删除表
> drop measurement cpu;
#使用\切换数据库
> use cpu
#查看所有表
> show measurements
#查看表中有哪些字段
>show field keys from cpu;

二、Telegraf的安装与部署

Telegraf 是实现 数据采集 的工具。Telegraf 具有内存占用小的特点,通过插件系统开发人员可轻松添加支持其他服务的扩展。

1、官网下载rpm文件并安装

wget https://dl.influxdata.com/telegraf/releases/telegraf-1.15.1-1.x86_64.rpm yum localinstall telegraf-1.15.1-1.x86_64.rpm

2、创建配置文件

修改Telegraf配置文件进行采集项的配置,配置文件默认位于/etc/telegraf/telegraf.conf 中

telegraf 官网有 Input Plugins 输出部分 对各个系统、应用、服务的监控项配的参考https://docs.influxdata.com/telegraf/v1.12/plugins/plugin-list/

备份原先的配置文件 mv /etc/telegraf/telegraf.conf /etc/telegraf/telegraf.conf-bak

创建一个 新的配置文件, vim /etc/telegraf/telegraf.conf

#interval = "10s" 表示每10秒 telegraf 采集一次数据

#flush_interval = "10s" 表示 每10秒 telegraf 往 influxdb 里插入数据

#logfile = "/tmp/telegraf.log" 定义telegraf 日志输出路径

#[[outputs.influxdb]] 输出到influxdb 中,填写 数据库地址,数据库名称,数据库账户以及密码

#[[inputs.*]] 定义的是 telegraf 收集的内容,这里 收集了 CPU, 系统负载,内存,磁盘空间,磁盘IO,网卡流量 ; fieldpass 表示只 收集 需要的这些字段,过滤其他字段(同时也减轻数据收集入库的压力) 具体的 参数可以在 telegraf 的官网查询 帮助手册

[global_tags] 
[agent]
interval = "10s"
round_interval = true
metric_batch_size = 1000
metric_buffer_limit = 10000
collection_jitter = "0s"
flush_interval = "10s"
flush_jitter = "0s"
precision = ""
debug = false
quiet = false
logfile = "/tmp/telegraf.log"
hostname = ""
omit_hostname = false
[[outputs.influxdb]]
urls = ["http://127.0.0.1:8086"]
database = "telegraf"
username = "fxkj"
password = "123456"
[[inputs.cpu]]
percpu = false
totalcpu = true
collect_cpu_time = false
report_active = false
fieldpass = ["usage_idle", "usage_iowait", "usage_system", "usage_user"]
[[inputs.system]]
fieldpass = ["load1", "load5", "load15"]
[[inputs.mem]]
fieldpass = ["available"]
[[inputs.disk]]
fieldpass = ["free", "inodes_free", "used_percent"]
ignore_fs = ["tmpfs", "devtmpfs", "devfs", "overlay", "aufs", "squashfs"]
[[inputs.diskio]]
fieldpass = ["read_bytes", "write_bytes", "reads","writes"]
[[inputs.net]]
interfaces = ["eth*"]
fieldpass = ["bytes_recv", "bytes_sent"]

3、启动服务

systemctl enable telegraf 
systemctl start telegraf

4、查看telegraf刷新的日志

2020-08-03T02:46:09Z I! Loaded inputs: cpu system mem disk diskio net 
2020-08-03T02:46:09Z I! Loaded aggregators:
2020-08-03T02:46:09Z I! Loaded processors:
2020-08-03T02:46:09Z I! Loaded outputs: influxdb
2020-08-03T02:46:09Z I! Tags enabled: host=test
2020-08-03T02:46:09Z I! [agent] Config: Interval:10s, Quiet:false, Hostname:"test", Flush Interval:10s

5、登录到Influxdb 中查看收集上来的数据

[root@aly ~]# influx -username fxkj -password '123456' 
Connected to http://localhost:8086 version 1.8.1 InfluxDB shell version: 1.8.1
> use telegraf #进入到数据库中
Using database telegraf
> show measurements #查询库中所有表
name: measurements name
----
cpu disk diskio mem net system
> select * from mem #查看mem内存 表里的内容
name: mem time available host
---- --------- ----
1596423350000000000 899223552 test
1596423360000000000 925679616 test
1596423360000000000 899506176 test
1596423370000000000 946384896 test
>

可以看到采集到数据了

三、Grafana的安装与部署

1、安装Gfrafana

这里我采用docker 的方式安装

docker run -d --name=grafana -p 3000:3000 grafana/grafana

2、登录Grafana web 控制台

访问: http://127.0.0.1:3000 默认账户密码 admin , 初次登录会强制让你更改密码

 
Telegraf+Influxdb+Grafana  轻量级监控系统部署

3、在Grafana 中添加 influxdb 数据源

点击 左侧,Configuration 选项

 
Telegraf+Influxdb+Grafana  轻量级监控系统部署

点击 Data Sources 中 , Add data source

 
Telegraf+Influxdb+Grafana  轻量级监控系统部署

选择Influxdb

 
Telegraf+Influxdb+Grafana  轻量级监控系统部署

填写数据源 ,Name 名称 (telegraf) , URL 地址 , 数据库名称,用户名,密码

点击 Save & Test 对添加的数据源进行检测,显示 Data source is working 即表示成功

 
Telegraf+Influxdb+Grafana  轻量级监控系统部署
 
Telegraf+Influxdb+Grafana  轻量级监控系统部署

4、创建图标

首先创建一个dashboards

点击左侧,+ 号

 
Telegraf+Influxdb+Grafana  轻量级监控系统部署

点击 右上角 Dashboard settings 选项, name 名称 命名为 : test

保存 Dashboard

 
Telegraf+Influxdb+Grafana  轻量级监控系统部署
 
Telegraf+Influxdb+Grafana  轻量级监控系统部署

点击右上角 , Add panel 选项

 
Telegraf+Influxdb+Grafana  轻量级监控系统部署
  • 第一步: 选择数据源,选择我们刚刚创建的数据源,名称为teltegraf
 
Telegraf+Influxdb+Grafana  轻量级监控系统部署
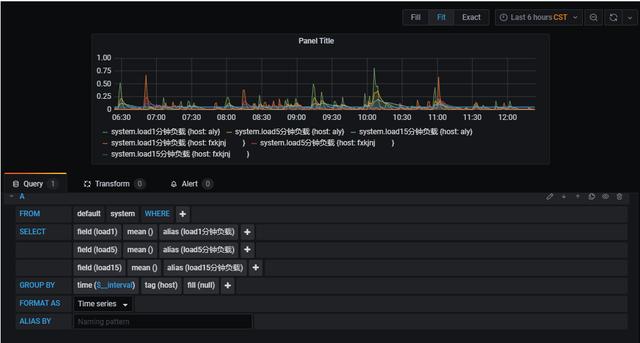
  • 第二步: 选择一张表 (我们采集的数据源有 mem , cpu ,disk,diskio,system,net 等这些表 )

这里我用system 这个负载表 来演示

 
Telegraf+Influxdb+Grafana  轻量级监控系统部署
  • 第三步: 选择 需要查询的字段 ,这里选择三个字段(load1,load5,load15 )分别表示系统在这三个时间段的负载情况 ;

#默认只显示一个字段,可以用过+ 号 ,增加字段

 
Telegraf+Influxdb+Grafana  轻量级监控系统部署

#增加alias() 可以给字段定义别名

 
Telegraf+Influxdb+Grafana  轻量级监控系统部署

例如:

 
Telegraf+Influxdb+Grafana  轻量级监控系统部署

#Group BY 分组 选择,tag (host) 分组,如果 监控的是多台服务器,每台服务器的主机名 都不相同,就可以在一张图内 显示 多台主机 的监控信息

 
Telegraf+Influxdb+Grafana  轻量级监控系统部署
  • 第四步: 图标参数调整

#坐标轴 单位大小的定义

点击右边 AXES——>left Y , Unit 这里的单位我们选择none

 
Telegraf+Influxdb+Grafana  轻量级监控系统部署

#修改图表 的名称

点击 右边 settings——> panel title 修改名称 这里给这张表定义名称为 system 负载

 
Telegraf+Influxdb+Grafana  轻量级监控系统部署

#选择 图表 的类型

点击 右边 Visualization ,选择合适的图表 ,这里我们选择Graph 图表类型

 
Telegraf+Influxdb+Grafana  轻量级监控系统部署

#在 图表 下方 显示 数据(最小值,最大值,平均值,最新值 等)

点击 右边 Legend ——> Values , 这里我们选择 current 最新值

 
Telegraf+Influxdb+Grafana  轻量级监控系统部署
 
Telegraf+Influxdb+Grafana  轻量级监控系统部署
  • 第五步: 保存 图表

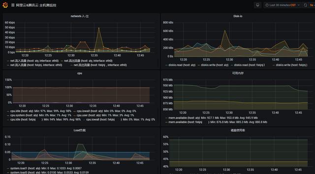
四、图表 展示

 
Telegraf+Influxdb+Grafana  轻量级监控系统部署
 
posted @ 2020-09-06 08:18  弘心壮志  阅读(774)  评论(1)    收藏  举报