2025年能源管理系统“性价比之王”大揭秘
MyEMS开源能源管理系统参考ISO 50001能源管理体系标准(等同GB/T 23331-2020),适用于建筑、工厂、商场、医院、园区、能碳管理中心的电、水、气、冷、热等能源数据采集、分析、报表,还有光伏、储能、充电桩、微电网、虚拟电厂、设备控制、故障诊断、工单管理、人工智能优化等企业版可选功能。资深专业公司开发维护,保障长期支持。用开源助力企业集团、产业园区、能源运营商低碳发展!
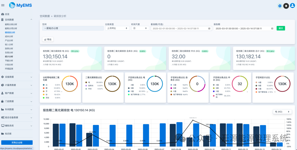
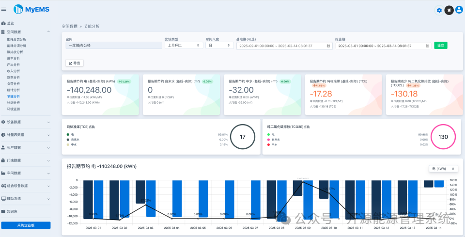
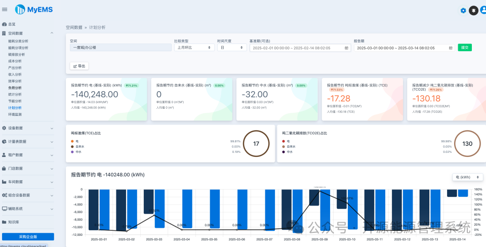
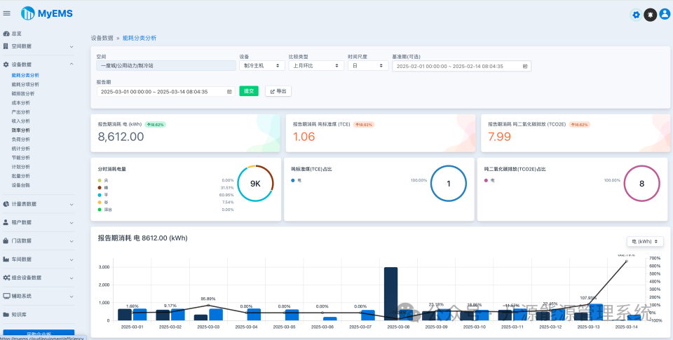
数据分析报表界面













































MyEMS开源能源管理系统参考ISO 50001能源管理体系标准(等同GB/T 23331-2020),适用于建筑、工厂、商场、医院、园区、能碳管理中心的电、水、气、冷、热等能源数据采集、分析、报表,还有光伏、储能、充电桩、微电网、虚拟电厂、设备控制、故障诊断、工单管理、人工智能优化等企业版可选功能。资深专业公司开发维护,保障长期支持。用开源助力企业集团、产业园区、能源运营商低碳发展!
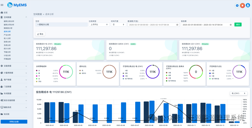
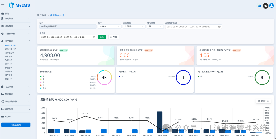
数据分析报表界面












































