以明道云激起高校学生运动热潮

文/明道云销售顾问 谢昕辰
编辑/蒋礼轩
一、背景说明
身体是革命的本钱。而现如今,当下大学生的体质健康持续下滑的趋势依然没有得到缓解。甚至在很多指标上,大学生还不如中学生。特别是大学生在跑步、体育课中猝死的新闻不时见诸报端。因此,不少高校为了保险起见,已经取消了运动会中的长跑项目。究其主要原因,就是当代大学生的生活太宅,缺乏体育锻炼,不愿意参与体育活动。于是,近些年高校常常发起“阳光长跑”、“校园夜跑”、“定向越野”等围绕跑步锻炼而举办的活动,并可能将活动期间的跑步记录与体育成绩挂钩,最终影响到期末成绩与奖学金。
图:来自笔者在校学弟的分享
二、需求分析
由于校园人数众多,关于跑步计划的发放和跑步数据的收集,很难找到一个简单高效的方式。就目前而言,跑步计划的发放和跑步数据的收集往往会经历以下链路:
训练计划发放:校领导制定→学院辅导员转达→班主任安排→班干部下达→学生执行
跑步数据上报:学生汇报→班干部整理→班主任转发→辅导员汇总→上报领导
我们可以看到,两条链路十分繁琐。并且在链路期间,执行的工具最多的是execl。而excel在数据关联方面天生就存在缺陷,并且过渡人员需要一次一次地点开不同班级的记录文件完成汇总,十分不便。
所以,我们需要一个平台,该平台便于老师/领导布置跑步计划,并一步到位地通知到所有学生。而对于学生,他们也可以自主完成数据上报推送,从而简化链路。最终,链路会缩短至以下形态:
训练计划发放:领导制定→学生执行
跑步数据上报:学生填写→管理员查看
三、应用模型展示
1.学生信息管理
首先,需要先将学生的基本信息进行归纳管理。因为会存在一些隐私信息,所以这里可以通过明道云公开表单的方式,让每个学生通过手机二维码或者链接进去填写即可。
图:学生填写数据页面
由于每个人的体质不同,训练计划以及要求也需要做到因人而异。当学生填写好身高体重之后,系统会自动算出每个人的BMI值(身体质量指数)。校方可以根据计算出的BMI值完成学生分组,从而让未来在计划发放时可以有所侧重。
分组逻辑如下(BMI=kg/m*m):
男生:BMI>25→A组;BMI<25→B组; 女生→C组
图:一键自动分组演示图:一键自动分组演示
2.制定计划
我们可以自定义跑步的类型,比如按时长跑(跑够时长即可)或者按距离跑(跑够距离即可);也可以有更多的组合方式支持自定义。这里我们先设定好计划录入的模版,老师根据组别的不同可以制定不同强度的训练计划。
图:计划录入界面
紧接着,我们可以直接计划好未来一周各组的训练计划,然后完成一键自动发放计划。这样就可以将每一条计划按照不同的分组,准确地发放到每个学生手中。学生登录账号后即可查看未来一周的训练计划。
图:一键自动分发计划演示
3.数据上报和统计
此时,学生同样只需要在手机上就可以完成数据上报工作,上报内容包括跑步距离和跑步时长等。系统会要求上传跑步打卡图片,方便老师复查数据。在相应的数据填写完成后,系统再算出一个平均配速,后续可以用来统计分析。
图:数据详情页
图:数据明细页
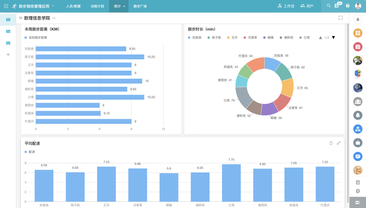
下一步就只差数据分析了。通过明道云的自定义页面,我们可以随时关注每周每个学生的跑步情况,查看哪些同学最积极,哪些同学最懒惰。当学生每周的锻炼不达标时,我们还可以通过工作流去自动友好地提示该学生。
图:数据统计页面
最后,我们还留给同学们一块自由分享的区域。在跑步的过程中遇到的美丽风景或者有趣的事,我们都可以将其上传到“跑步广场”中与同学们一起分享,为枯燥的锻炼活动增添一丝乐趣。
图:“跑步广场”界面
四、结语
在国家大力倡导全民健身的今天,高校将跑步纳入到学生日常体育学习和体育锻炼的内容之中已是大势所趋。青年人作为国家未来的希望和民族的脊梁也理应主动加强锻炼,积极塑造强健体魄。期待着越来越多的学弟学妹能够加入到跑步这项运动中来,让跑步成为生活的一种习惯。这样有助于推动自身综合素质的全面发展。本套应用就可以在此环境下让师生之前的信息传递变得便捷、高效。
最后,本篇文章更多的是想抛砖引玉。如果您在校园信息化方面有别的需求或者想法,可以联系读者,让我们一起探讨和丰富智慧校园的解决方案

浙公网安备 33010602011771号