metersphere配置jenkins
一、下载metersphere的jenkins插件
下载地址:https://github.com/metersphere/jenkins-plugin/releases
选择.hpi文件进行下载

二、安装jenkins插件
1、进入到jenkins,选择左侧的manage jenkins

2、进入jenkins的管理插件页面manage plugins

3、在advanced页面上传自己的插件

4、重启jenkins
在Jenkins的 manage plugins可以看到插件安装成功
三、创建jenkin项目并执行
1、创建一个jenkins项目

2、在构建这里选择metersphere

3、在metersphere中创建项目
(1)、在对应的项目中,创建对应的接口测试(或性能测试)

(2)、在对应的项目中创建测试用例,关联接口测试(或性能测试)

(3)、在测试计划中创建项目对应的测试计划,并将用例关联到测试计划中

(4)、在jenkins中填写对应的metersphere信息,点击验证账户,验证成功即可

(5)、API的信息在个人信息-》APIkeys中

(6)、构建项目

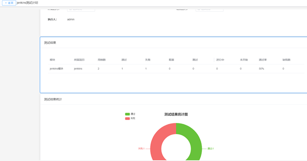
完成后查看metersphere中的用例,已经执行完成,查看测试报告如下


浙公网安备 33010602011771号