grafana-docker-仪表盘模板
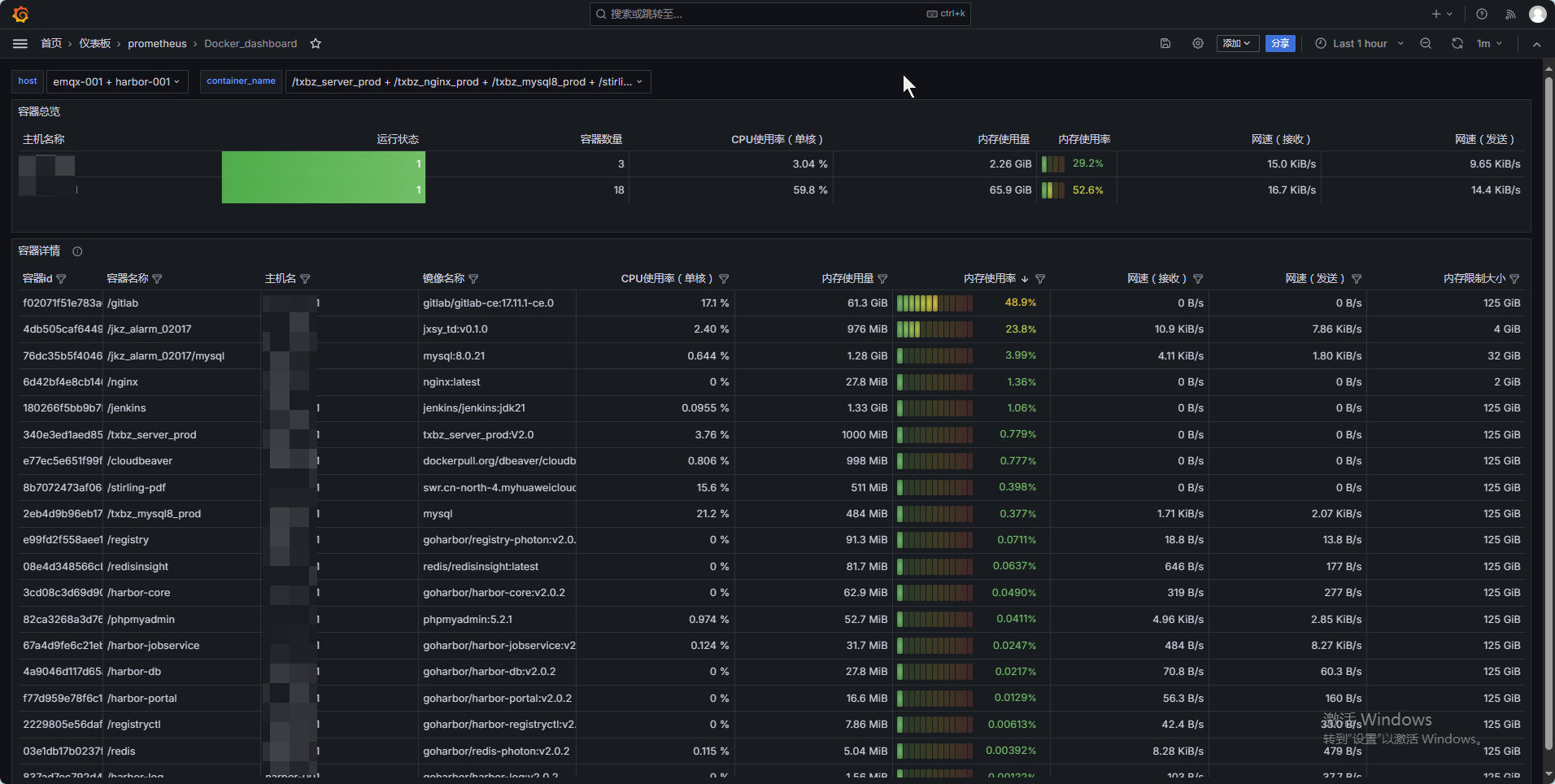
我没有在grafana官网上找到好用的docker监控数据展示模板,无奈自己依葫芦画瓢编写了一个,它完全依赖于docker_stats_exporter采集的指标。
显示如下:

json代码如下:
{
"annotations": {
"list": [
{
"builtIn": 1,
"datasource": {
"type": "grafana",
"uid": "-- Grafana --"
},
"enable": true,
"hide": true,
"iconColor": "rgba(0, 211, 255, 1)",
"name": "Annotations & Alerts",
"type": "dashboard"
}
]
},
"description": "Docker运行状态仪表盘",
"editable": true,
"fiscalYearStartMonth": 0,
"graphTooltip": 0,
"id": 105,
"links": [],
"panels": [
{
"datasource": {
"type": "prometheus",
"uid": "cdqpzgggutc00f"
},
"description": "",
"fieldConfig": {
"defaults": {
"color": {
"mode": "thresholds"
},
"custom": {
"align": "auto",
"cellOptions": {
"type": "auto"
},
"inspect": false
},
"mappings": [],
"thresholds": {
"mode": "absolute",
"steps": [
{
"color": "green",
"value": null
},
{
"color": "red",
"value": 80
}
]
}
},
"overrides": [
{
"matcher": {
"id": "byName",
"options": "运行状态"
},
"properties": [
{
"id": "thresholds",
"value": {
"mode": "absolute",
"steps": [
{
"color": "red",
"value": null
},
{
"color": "green",
"value": 1
}
]
}
},
{
"id": "color",
"value": {
"mode": "thresholds"
}
},
{
"id": "custom.cellOptions",
"value": {
"applyToRow": false,
"mode": "gradient",
"type": "color-background"
}
}
]
},
{
"matcher": {
"id": "byName",
"options": "CPU使用率(单核)"
},
"properties": [
{
"id": "unit",
"value": "%"
}
]
},
{
"matcher": {
"id": "byName",
"options": "内存使用量"
},
"properties": [
{
"id": "unit",
"value": "bytes"
}
]
},
{
"matcher": {
"id": "byName",
"options": "内存使用率"
},
"properties": [
{
"id": "unit",
"value": "percentunit"
},
{
"id": "custom.cellOptions",
"value": {
"mode": "lcd",
"type": "gauge",
"valueDisplayMode": "color"
}
},
{
"id": "color",
"value": {
"mode": "continuous-GrYlRd"
}
},
{
"id": "custom.width",
"value": 110
},
{
"id": "max",
"value": 1
}
]
},
{
"matcher": {
"id": "byRegexp",
"options": "/.*网速.*/"
},
"properties": [
{
"id": "unit",
"value": "binBps"
}
]
}
]
},
"gridPos": {
"h": 5,
"w": 24,
"x": 0,
"y": 0
},
"id": 1,
"interval": "1m",
"options": {
"cellHeight": "sm",
"footer": {
"countRows": false,
"fields": "",
"reducer": [
"sum"
],
"show": false
},
"frameIndex": 1,
"showHeader": true,
"sortBy": []
},
"pluginVersion": "11.0.0",
"targets": [
{
"datasource": {
"type": "prometheus",
"uid": "cdqpzgggutc00f"
},
"editorMode": "code",
"exemplar": false,
"expr": "docker_stats_up{job=\"docker\",host=~\"$host\"}",
"format": "table",
"hide": false,
"instant": true,
"legendFormat": "主机名",
"range": false,
"refId": "主机名和运行状态"
},
{
"datasource": {
"type": "prometheus",
"uid": "cdqpzgggutc00f"
},
"editorMode": "code",
"exemplar": false,
"expr": "count(docker_container_cpu_number{job=\"docker\",host=~\"$host\"})by (host)",
"format": "table",
"hide": false,
"instant": true,
"legendFormat": "容器数量",
"range": false,
"refId": "容器数量"
},
{
"datasource": {
"type": "prometheus",
"uid": "cdqpzgggutc00f"
},
"editorMode": "code",
"exemplar": false,
"expr": "sum((docker_container_cpu_usage_delta_seconds{job=\"docker\",host=~\"$host\"} / docker_container_cpu_system_usage_delta_seconds{job=\"docker\",host=~\"$host\"}) * docker_container_cpu_number{job=\"docker\",host=~\"$host\"} * 100.0)by(host)",
"format": "table",
"hide": false,
"instant": true,
"legendFormat": "CPU使用率",
"range": false,
"refId": "CPU使用率"
},
{
"datasource": {
"type": "prometheus",
"uid": "cdqpzgggutc00f"
},
"editorMode": "code",
"exemplar": false,
"expr": "sum((docker_container_memory_usage_bytes_total{job=\"docker\",host=~\"$host\"} - docker_container_memory_cached_usage_bytes_total{job=\"docker\",host=~\"$host\"}))by(host)",
"format": "table",
"hide": false,
"instant": true,
"legendFormat": "内存使用量",
"range": false,
"refId": "内存使用量"
},
{
"datasource": {
"type": "prometheus",
"uid": "cdqpzgggutc00f"
},
"editorMode": "code",
"exemplar": false,
"expr": "sum((docker_container_memory_usage_bytes_total{job=\"docker\",host=~\"$host\"} - docker_container_memory_cached_usage_bytes_total{job=\"docker\",host=~\"$host\"}) / docker_container_memory_limit_bytes_total{job=\"docker\",host=~\"$host\"})by(host)",
"format": "table",
"hide": false,
"instant": true,
"legendFormat": "内存使用率",
"range": false,
"refId": "内存使用率"
},
{
"datasource": {
"type": "prometheus",
"uid": "cdqpzgggutc00f"
},
"editorMode": "code",
"exemplar": false,
"expr": "sum(rate(docker_container_network_bytes_received_bytes_total{job=\"docker\",host=~\"$host\"}[$__interval]))by(host)",
"format": "table",
"hide": false,
"instant": true,
"legendFormat": "网速(接收)",
"range": false,
"refId": "网速(接收)"
},
{
"datasource": {
"type": "prometheus",
"uid": "cdqpzgggutc00f"
},
"editorMode": "code",
"exemplar": false,
"expr": "sum(rate(docker_container_network_bytes_sent_bytes_total{job=\"docker\",host=~\"$host\"}[$__interval]))by(host)",
"format": "table",
"hide": false,
"instant": true,
"legendFormat": "网速(发送)",
"range": false,
"refId": "网速(发送)"
}
],
"title": "容器总览",
"transformations": [
{
"id": "merge",
"options": {}
},
{
"id": "organize",
"options": {
"excludeByName": {
"Time": true,
"__name__": true,
"host": false,
"instance": true,
"job": true
},
"includeByName": {},
"indexByName": {},
"renameByName": {
"Time": "",
"Value": "运行状态",
"Value #CPU使用率": "CPU使用率(单核)",
"Value #主机名和运行状态": "运行状态",
"Value #内存使用率": "内存使用率",
"Value #内存使用量": "内存使用量",
"Value #内存使用量(GB)": "内存使用量(GB)",
"Value #容器数量": "容器数量",
"Value #网速(发送)": "网速(发送)",
"Value #网速(接收)": "网速(接收)",
"host": "主机名称",
"job": ""
}
}
},
{
"id": "filterFieldsByName",
"options": {
"byVariable": false,
"include": {
"names": [
"主机名称",
"运行状态",
"容器数量",
"CPU使用率(单核)",
"内存使用量",
"内存使用率",
"网速(接收)",
"网速(发送)"
]
}
}
}
],
"type": "table"
},
{
"datasource": {
"type": "prometheus",
"uid": "cdqpzgggutc00f"
},
"description": "内存使用率计算公式:容器已使用内存/容器内存限制大小",
"fieldConfig": {
"defaults": {
"color": {
"mode": "thresholds"
},
"custom": {
"align": "auto",
"cellOptions": {
"type": "auto"
},
"filterable": true,
"inspect": false
},
"mappings": [],
"thresholds": {
"mode": "absolute",
"steps": [
{
"color": "green",
"value": null
},
{
"color": "red",
"value": 80
}
]
}
},
"overrides": [
{
"matcher": {
"id": "byName",
"options": "CPU使用率(单核)"
},
"properties": [
{
"id": "unit",
"value": "%"
}
]
},
{
"matcher": {
"id": "byName",
"options": "内存使用量"
},
"properties": [
{
"id": "unit",
"value": "bytes"
}
]
},
{
"matcher": {
"id": "byName",
"options": "内存使用率"
},
"properties": [
{
"id": "unit",
"value": "percentunit"
},
{
"id": "custom.cellOptions",
"value": {
"mode": "lcd",
"type": "gauge",
"valueDisplayMode": "color"
}
},
{
"id": "color",
"value": {
"mode": "continuous-GrYlRd"
}
},
{
"id": "max",
"value": 1
}
]
},
{
"matcher": {
"id": "byRegexp",
"options": "/.*网速.*/"
},
"properties": [
{
"id": "unit",
"value": "binBps"
}
]
},
{
"matcher": {
"id": "byName",
"options": "内存限制大小"
},
"properties": [
{
"id": "unit",
"value": "bytes"
}
]
},
{
"matcher": {
"id": "byName",
"options": "容器id"
},
"properties": [
{
"id": "custom.width",
"value": 115
}
]
}
]
},
"gridPos": {
"h": 20,
"w": 24,
"x": 0,
"y": 5
},
"id": 2,
"interval": "1m",
"options": {
"cellHeight": "sm",
"footer": {
"countRows": false,
"fields": "",
"reducer": [
"sum"
],
"show": false
},
"showHeader": true,
"sortBy": [
{
"desc": true,
"displayName": "内存使用率"
}
]
},
"pluginVersion": "11.0.0",
"targets": [
{
"datasource": {
"type": "prometheus",
"uid": "cdqpzgggutc00f"
},
"editorMode": "code",
"exemplar": false,
"expr": "docker_container_cpu_number{job=\"docker\",host=~\"$host\",container_name=~\"$container_name\"}",
"format": "table",
"hide": false,
"instant": true,
"legendFormat": "容器基础信息",
"range": false,
"refId": "容器基础信息"
},
{
"datasource": {
"type": "prometheus",
"uid": "cdqpzgggutc00f"
},
"editorMode": "code",
"exemplar": false,
"expr": "sum((docker_container_cpu_usage_delta_seconds{job=\"docker\",host=~\"$host\",container_name=~\"$container_name\"} / docker_container_cpu_system_usage_delta_seconds{job=\"docker\",host=~\"$host\",container_name=~\"$container_name\"}) * docker_container_cpu_number{job=\"docker\",host=~\"$host\",container_name=~\"$container_name\"} * 100.0)by(host,container_name)",
"format": "table",
"hide": false,
"instant": true,
"legendFormat": "CPU使用率(单核)",
"range": false,
"refId": "CPU使用率(单核)"
},
{
"datasource": {
"type": "prometheus",
"uid": "cdqpzgggutc00f"
},
"editorMode": "code",
"exemplar": false,
"expr": "sum((docker_container_memory_usage_bytes_total{job=\"docker\",host=~\"$host\",container_name=~\"$container_name\"} - docker_container_memory_cached_usage_bytes_total{job=\"docker\",host=~\"$host\",container_name=~\"$container_name\"}))by(host,container_name)",
"format": "table",
"hide": false,
"instant": true,
"legendFormat": "内存使用量",
"range": false,
"refId": "内存使用量"
},
{
"datasource": {
"type": "prometheus",
"uid": "cdqpzgggutc00f"
},
"editorMode": "code",
"exemplar": false,
"expr": "sum((docker_container_memory_usage_bytes_total{job=\"docker\",host=~\"$host\",container_name=~\"$container_name\"} - docker_container_memory_cached_usage_bytes_total{job=\"docker\",host=~\"$host\",container_name=~\"$container_name\"}) / docker_container_memory_limit_bytes_total{job=\"docker\",host=~\"$host\",container_name=~\"$container_name\"})by(host,container_name)",
"format": "table",
"hide": false,
"instant": true,
"legendFormat": "内存使用率",
"range": false,
"refId": "内存使用率"
},
{
"datasource": {
"type": "prometheus",
"uid": "cdqpzgggutc00f"
},
"editorMode": "code",
"exemplar": false,
"expr": "sum(rate(docker_container_network_bytes_received_bytes_total{job=\"docker\",host=~\"$host\",container_name=~\"$container_name\"}[$__interval]))by(host,container_name)",
"format": "table",
"hide": false,
"instant": true,
"legendFormat": "网速(接收)",
"range": false,
"refId": "网速(接收)"
},
{
"datasource": {
"type": "prometheus",
"uid": "cdqpzgggutc00f"
},
"editorMode": "code",
"exemplar": false,
"expr": "sum(rate(docker_container_network_bytes_sent_bytes_total{job=\"docker\",host=~\"$host\",container_name=~\"$container_name\"}[$__interval]))by(host,container_name)",
"format": "table",
"hide": false,
"instant": true,
"legendFormat": "网速(发送)",
"range": false,
"refId": "网速(发送)"
},
{
"datasource": {
"type": "prometheus",
"uid": "cdqpzgggutc00f"
},
"editorMode": "code",
"exemplar": false,
"expr": "sum(docker_container_memory_limit_bytes_total{job=\"docker\",host=~\"$host\",container_name=~\"$container_name\"})by(host,container_name)",
"format": "table",
"hide": false,
"instant": true,
"legendFormat": "内存限制大小",
"range": false,
"refId": "内存限制大小"
}
],
"title": "容器详情",
"transformations": [
{
"id": "merge",
"options": {}
},
{
"id": "organize",
"options": {
"excludeByName": {
"Time": true,
"Value": false,
"Value #CPU使用率": false,
"Value #容器基础信息": true,
"__name__": true,
"container_id": false,
"image_id": true,
"instance": true,
"job": true
},
"includeByName": {},
"indexByName": {},
"renameByName": {
"Time": "",
"Value": "",
"Value #CPU使用率": "CPU使用率",
"Value #CPU使用率(单核)": "CPU使用率(单核)",
"Value #内存使用率": "内存使用率",
"Value #内存使用量": "内存使用量",
"Value #内存限制大小": "内存限制大小",
"Value #容器基础信息": "",
"Value #网速(发送)": "网速(发送)",
"Value #网速(接收)": "网速(接收)",
"container_id": "容器id",
"container_name": "容器名称",
"host": "主机名",
"image_id": "",
"image_name": "镜像名称",
"instance": ""
}
}
},
{
"id": "filterFieldsByName",
"options": {
"include": {
"names": [
"容器id",
"容器名称",
"主机名",
"镜像名称",
"CPU使用率(单核)",
"内存使用量",
"内存使用率",
"网速(接收)",
"网速(发送)",
"内存限制大小"
]
}
}
}
],
"type": "table"
}
],
"refresh": "1m",
"schemaVersion": 39,
"tags": [],
"templating": {
"list": [
{
"current": {
"selected": true,
"text": [
"emqx-001",
"harbor-001"
],
"value": [
"emqx-001",
"harbor-001"
]
},
"datasource": {
"type": "prometheus",
"uid": "cdqpzgggutc00f"
},
"definition": "label_values(docker_stats_up,host)",
"description": "docker所在的主机名",
"hide": 0,
"includeAll": false,
"multi": true,
"name": "host",
"options": [],
"query": {
"qryType": 1,
"query": "label_values(docker_stats_up,host)",
"refId": "PrometheusVariableQueryEditor-VariableQuery"
},
"refresh": 1,
"regex": "",
"skipUrlSync": false,
"sort": 0,
"type": "query"
},
{
"current": {
"selected": true,
"text": [
"/txbz_server_prod",
"/txbz_nginx_prod",
"/txbz_mysql8_prod",
"/stirling-pdf",
"/registryctl",
"/registry",
"/redisinsight",
"/redis",
"/phpmyadmin",
"/nginx",
"/jkz_alarm_02017/mysql",
"/jkz_alarm_02017",
"/jenkins",
"/harbor-portal",
"/harbor-log",
"/harbor-jobservice",
"/harbor-db",
"/harbor-core",
"/gitlab",
"/cloudbeaver"
],
"value": [
"/txbz_server_prod",
"/txbz_nginx_prod",
"/txbz_mysql8_prod",
"/stirling-pdf",
"/registryctl",
"/registry",
"/redisinsight",
"/redis",
"/phpmyadmin",
"/nginx",
"/jkz_alarm_02017/mysql",
"/jkz_alarm_02017",
"/jenkins",
"/harbor-portal",
"/harbor-log",
"/harbor-jobservice",
"/harbor-db",
"/harbor-core",
"/gitlab",
"/cloudbeaver"
]
},
"datasource": {
"type": "prometheus",
"uid": "cdqpzgggutc00f"
},
"definition": "label_values(docker_container_cpu_number,container_name)",
"description": "容器名称",
"hide": 0,
"includeAll": false,
"multi": true,
"name": "container_name",
"options": [],
"query": {
"qryType": 1,
"query": "label_values(docker_container_cpu_number,container_name)",
"refId": "PrometheusVariableQueryEditor-VariableQuery"
},
"refresh": 1,
"regex": "",
"skipUrlSync": false,
"sort": 2,
"type": "query"
}
]
},
"time": {
"from": "now-1h",
"to": "now"
},
"timeRangeUpdatedDuringEditOrView": false,
"timepicker": {},
"timezone": "browser",
"title": "Docker_dashboard",
"uid": "celul6q4b30g0e",
"version": 9,
"weekStart": ""
}
浙公网安备 33010602011771号