全栈项目:汽车租赁系统 - 详解
基于Vue 3和Node.js的汽车租赁管理系统设计与实现
1. 项目概述
1.1 项目背景
汽车租赁系统是一个面向现代化汽车租赁业务的全栈Web应用平台。随着共享经济的发展和人们出行方式的多样化,汽车租赁服务成为了一个快速增长的市场。本系统旨在为用户提供便捷、高效的汽车租赁服务,同时为企业提供完善的后台管理功能。
1.2 项目定位
本项目定位为一个中小型企业级应用,具有以下特点:
- 用户端:提供直观的车辆浏览、预订、订单管理等功能
- 管理端:提供完整的车辆管理、订单管理、用户管理、数据统计等功能
- 社交功能:增加用户粘性,提供动态分享、问答社区等功能
- 技术先进:采用Vue 3 + TypeScript + Node.js等现代化技术栈
1.3 项目价值
对用户的价值:
- 随时随地浏览和预订车辆
- 透明的价格和车辆信息
- 便捷的订单管理和历史记录
- 社区交流和经验分享
对企业的价值:
- 提高运营效率,降低管理成本
- 实时掌握业务数据和运营状况
- 提升用户体验,增强用户粘性
- 数据驱动决策,优化业务流程
1.4 技术选型理由
前端选择Vue 3的原因:
- Composition API提供更好的代码组织和逻辑复用
- 性能优化,更小的打包体积
- 完善的TypeScript支持
- 活跃的社区和丰富的生态系统
后端选择Node.js + Express的原因:
- JavaScript全栈开发,降低学习成本
- 高性能的异步I/O处理能力
- 丰富的npm生态系统
- 适合构建RESTful API
数据库选择MongoDB的原因:
- 灵活的文档模型,适合快速迭代
- 良好的水平扩展能力
- 丰富的查询功能
- 与Node.js配合良好
1.5 项目截图


















2. 环境配置
2.1 开发环境要求
必需软件:
- Node.js: v16.0.0 或更高版本(推荐使用LTS版本)
- MongoDB: v4.4 或更高版本
- 包管理器: pnpm(推荐)或 npm
- 代码编辑器: VS Code(推荐)或其他支持TypeScript的编辑器
推荐安装的VS Code插件:
- Vue Language Features (Volar)
- TypeScript Vue Plugin (Volar)
- ESLint
- Prettier
- MongoDB for VS Code
2.2 环境配置详解
Node.js环境配置:
Node.js是项目的运行基础,需要正确配置才能保证项目正常运行。选择LTS版本的原因是它提供长期支持和稳定性保证。
安装步骤:
- 访问Node.js官网下载对应操作系统的安装包
- 安装完成后验证:
node -v和npm -v - 配置npm镜像源(可选):
npm config set registry https://registry.npmmirror.com
MongoDB环境配置:
MongoDB作为NoSQL数据库,提供了灵活的数据存储方案。配置过程需要注意以下几点:
- 安装MongoDB:
- Windows: 下载MSI安装包,选择Complete安装
- Mac: 使用Homebrew安装
brew install mongodb-community - Linux: 使用包管理器安装
- 启动MongoDB服务:
- Windows: MongoDB会作为服务自动启动
- Mac/Linux:
brew services start mongodb-community或sudo systemctl start mongod
- 验证安装:
mongo --version
- 创建数据目录:
MongoDB需要一个数据存储目录,默认为/data/db(Linux/Mac)或C:\data\db(Windows)
包管理器配置:
本项目推荐使用pnpm作为包管理器,原因如下:
- 节省磁盘空间(使用硬链接)
- 安装速度更快
- 严格的依赖管理
安装pnpm:
npm install -g pnpm
2.3 项目初始化步骤
第一步:克隆或下载项目
git clone
cd car-rental-system
第二步:安装依赖
# 安装前端和后端所有依赖
pnpm install
这个命令会自动执行以下操作:
- 安装根目录的前端依赖
- 通过preinstall钩子自动安装server目录的后端依赖
- 生成node_modules目录
第三步:配置环境变量
在server目录下创建.env文件:
# 数据库配置
MONGODB_URI=mongodb://localhost:27017/car_rental
# JWT配置
JWT_SECRET=your_jwt_secret_key_here
JWT_EXPIRES_IN=7d
# 服务器配置
PORT=3000
NODE_ENV=development
环境变量说明:
MONGODB_URI: MongoDB连接字符串,包含数据库地址和数据库名JWT_SECRET: JWT签名密钥,生产环境必须使用强密钥JWT_EXPIRES_IN: Token过期时间,7d表示7天PORT: 后端服务器端口NODE_ENV: 运行环境(development/production)
第四步:导入初始数据
pnpm run import
这个命令会执行server/data/seed.js脚本,导入以下数据:
- 管理员账户和测试用户
- 示例车辆数据(8辆不同品牌的车辆)
- 示例订单数据
- 示例社交动态数据
第五步:启动开发服务器
pnpm run dev
这个命令会同时启动:
- 前端开发服务器(http://localhost:5173)
- 后端API服务器(http://localhost:3000)
2.4 环境配置常见问题
问题1:MongoDB连接失败
原因分析:
- MongoDB服务未启动
- 连接字符串配置错误
- 防火墙阻止连接
- 端口被占用
解决方案:
- 检查MongoDB服务状态
- 验证连接字符串格式
- 检查防火墙设置
- 更换端口或关闭占用端口的程序
问题2:端口冲突
如果5173或3000端口被占用,可以修改配置:
- 前端端口:修改
vite.config.ts中的server.port - 后端端口:修改
server/.env中的PORT
问题3:依赖安装失败
可能的原因和解决方案:
- 网络问题:切换npm镜像源
- 权限问题:使用管理员权限运行
- 缓存问题:清除缓存后重新安装
3. 项目需求分析
3.1 业务需求分析
核心业务流程:
- 用户注册登录流程
- 用户访问系统首页
- 选择注册或登录
- 填写必要信息(用户名、邮箱、密码)
- 系统验证信息有效性
- 创建用户账户或验证登录凭证
- 生成JWT Token并返回给客户端
- 客户端存储Token用于后续请求认证
- 车辆浏览和搜索流程
- 用户进入车辆列表页面
- 系统展示所有可用车辆
- 用户可以通过筛选条件(品牌、价格、类型等)缩小范围
- 用户可以通过关键词搜索特定车辆
- 点击车辆查看详细信息
- 查看车辆图片、配置、价格、评价等
- 订单创建流程
- 用户选择心仪的车辆
- 选择租赁日期(开始日期和结束日期)
- 选择取车和还车地点
- 系统计算租赁费用
- 用户确认订单信息
- 提交订单
- 系统创建订单记录
- 更新车辆状态
- 返回订单确认信息
- 订单管理流程
- 用户查看个人订单列表
- 可以按状态筛选订单(待确认、进行中、已完成、已取消)
- 查看订单详细信息
- 对于待确认的订单可以取消
- 对于已完成的订单可以评价
3.2 功能需求详解
用户端功能需求:
- 认证授权模块
技术要点:
- 用户注册:收集用户基本信息,验证邮箱唯一性,密码加密存储
- 用户登录:验证用户凭证,生成JWT Token,返回用户信息
- 密码管理:支持密码修改和重置功能
- 会话管理:Token自动续期,登出清除本地存储
- 使用bcryptjs进行密码加密,加密强度为10轮
- JWT Token包含用户ID和角色信息
- Token存储在localStorage中,每次请求自动携带
- 实现请求拦截器自动添加Authorization头
- 车辆管理模块
技术要点:
- 车辆列表展示:分页显示所有车辆,支持加载状态
- 车辆搜索:支持关键词搜索车辆品牌、型号
- 车辆筛选:按类别、价格区间、状态等条件筛选
- 车辆排序:按价格、评分、热度等排序
- 车辆详情:展示车辆完整信息、图片轮播、用户评价
- 使用Element Plus的Table组件实现列表
- 实现防抖搜索,避免频繁请求
- 使用computed计算筛选后的结果
- 图片懒加载优化性能
- 订单管理模块
技术要点:
- 订单创建:选择车辆和日期,自动计算费用
- 订单列表:展示用户所有订单,支持状态筛选
- 订单详情:查看订单完整信息和状态流转
- 订单取消:在允许的状态下取消订单
- 订单评价:对已完成订单进行评分和评论
- 使用DatePicker组件选择日期
- 实现日期范围验证,防止选择过去的日期
- 订单状态使用枚举类型管理
- 实现订单状态流转的状态机模式
- 个人中心模块
技术要点:
- 个人信息管理:修改用户名、头像、联系方式
- 租赁历史:查看历史订单和统计数据
- 收藏管理:收藏和取消收藏车辆
- 消息通知:接收系统通知和订单更新
- 使用Upload组件实现头像上传
- 实现图片预览和裁剪功能
- 使用Pinia管理用户状态
- 实现消息实时推送(可选WebSocket)
- 社交功能模块
技术要点:
- 动态发布:发布文字和图片动态
- 动态浏览:瀑布流展示所有用户动态
- 互动功能:点赞、评论、分享
- 用户关注:关注其他用户,查看关注动态
- 实现富文本编辑器
- 多图片上传和预览
- 无限滚动加载更多动态
- 实现点赞动画效果
- 问答系统模块
技术要点:
- 问题发布:发布关于租车的问题
- 问题浏览:按分类浏览问题
- 问题搜索:搜索相关问题
- 问题回答:回答其他用户的问题
- 官方回答:管理员提供官方解答
- 实现Markdown编辑器
- 问题分类管理
- 搜索结果高亮显示
- 回答排序算法(按点赞数、时间等)
管理端功能需求:
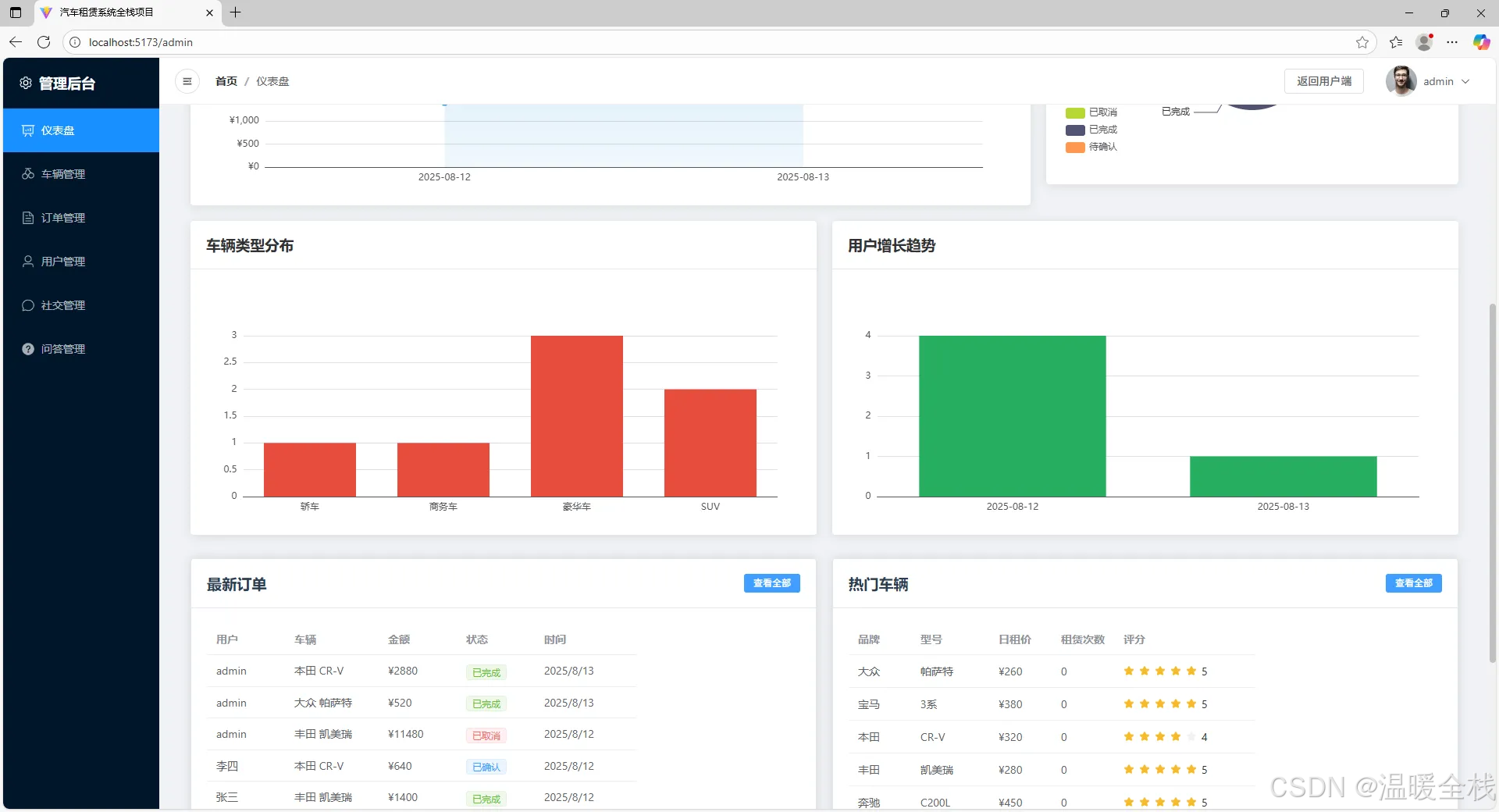
- 仪表板模块
技术要点:
- 数据概览:展示关键业务指标(用户数、订单数、收入等)
- 图表展示:使用ECharts展示数据趋势
- 实时监控:显示当前在线用户、活跃订单
- 快捷操作:提供常用功能的快速入口
- 使用ECharts绘制折线图、柱状图、饼图
- 实现数据自动刷新
- 响应式布局适配不同屏幕
- 数据卡片组件封装
- 车辆管理模块
技术要点:
- 车辆列表:展示所有车辆,支持搜索和筛选
- 车辆添加:表单录入新车辆信息
- 车辆编辑:修改车辆信息和状态
- 车辆删除:单个或批量删除车辆
- 状态管理:批量修改车辆状态
- 复杂表单验证
- 多图片上传和管理
- 批量操作的实现
- 乐观更新UI
- 订单管理模块
技术要点:
- 订单列表:查看所有订单,多维度筛选
- 订单详情:查看订单完整信息和用户信息
- 状态管理:修改订单状态
- 订单统计:按时间、状态等维度统计
- 订单导出:导出订单数据为Excel
- 复杂的筛选条件组合
- 订单状态流转控制
- 数据导出功能实现
- 订单金额计算和统计
- 用户管理模块
技术要点:
- 用户列表:查看所有用户信息
- 用户详情:查看用户详细信息和租赁历史
- 用户状态:激活或禁用用户账户
- 权限管理:设置用户角色和权限
- 用户统计:用户增长趋势和活跃度分析
- 角色权限系统设计
- 用户行为分析
- 批量操作用户
- 用户数据脱敏显示
- 内容管理模块
技术要点:
- 问答管理:审核和管理用户问答
- 社交内容:管理用户动态和评论
- 内容审核:审核不当内容
- 官方回答:发布官方解答
- 内容审核流程设计
- 敏感词过滤
- 内容推荐算法
- 批量审核功能
关注微信公众号温暖全栈,不定期分享前端知识点和前端资料↓↓↓
浙公网安备 33010602011771号