Influxdb+Grafana+Jmeter实现实时监控
Influxdb+Grafana+Jmeter实现实时监控
1、Influxdb新建jmeter数据库
2、jmeter脚本中添加Backend Listener

3、配置Backend Listener implement 选择influxdb,并根据情况进行配置。

4、Grafana中添加influxdb数据库,需要添加database,否则会报错。

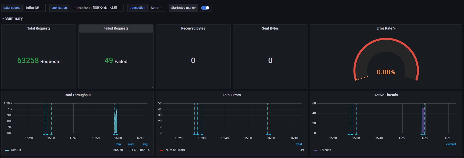
5、grafana 导入模板 5496,最终效果

1、Influxdb新建jmeter数据库
2、jmeter脚本中添加Backend Listener

3、配置Backend Listener implement 选择influxdb,并根据情况进行配置。

4、Grafana中添加influxdb数据库,需要添加database,否则会报错。

5、grafana 导入模板 5496,最终效果
