LeaRun低代码平台一站式搭建项目管理系统
项目管理是企业日常工作中最常见的一部分,是从项目的投资决策开始到项目结束的全过程进行计划、组织、指挥、协调、控制和评价,以实现项目的目标。
但在项目管理的过程中,经常会遇到项目需求频繁变更、执行混乱、风险评估不足等问题。因此一个项目无论大小,都需要一款高效且实用的项目管理工具对项目流程进行把控,从而让工作变得更有效率。
项目管理软件,可用于项目计划、时间管理、资源分配和变更管理,并且能以准确、可预测和可盈利的方式,保证项目有序进行。但选择软件时,企业需要一个完整的项目管理软件为项目型的企业提供一体化的管理解决方案,帮助项目型企业打破部门壁垒、消除信息孤岛、整合企业资源、提升企业运营效率。但部门级的管理软件往往不能解决实际的业务问题,如工时管理软件、协同办公软件、企业OA系统,这类软件只是局部解决了项目工时采集、办公协同沟通、或人力资源管理等单个纬度的问题。而LeaRun低代码开发平台则能一站式管理项目生命全周期,帮助企业精细控制成本和运营,支撑项目防控风险,全方面提升项目管理效率。
LeaRun低代码开发平台除了能够实现项目从启动、计划、分配、执行、进度、结果到归档整个周期的一体化管理,还支持对项目密切相关的客户、合同、售后、预算、费用、财务、人资、办公等集成化管理,使企业项目流程、信息、沟通、资源等在一个系统中无缝衔接,高度共享,自动流转,真正帮助企业真正提高项目效率、成功率和盈利能力。
LeaRun低代码开发平台提供强大的审批流程,企业可以根据实际需要,自定义新增项目、待审批项目等的常用审批流程。企业经常会有很多不同类型的项目需要审批,系统支持不同分类的项目执行不同的审批流程,审批过程自动流转,审批人员线上签章,审批进度实时监控,审批过程自动留痕,确保项目审批环环相扣、层层把关,项目审批规范、高效。
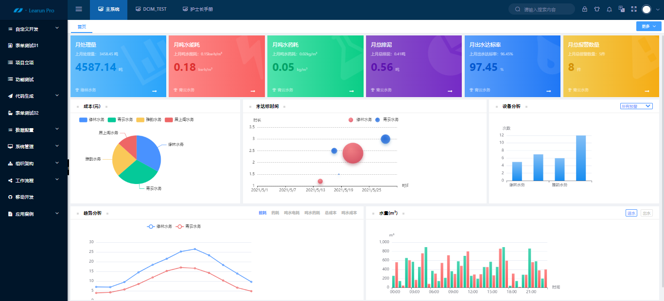
项目数据一般都非常庞大和复杂,如果没有实时化、专业化的统计工具,项目决策的效率和准确度可想而知。LeaRun低代码开发平台自带强大的BI设计工具,用户可通过BI大屏一目了然地看出项目数量、金额、人员、费用、工时等统计数据结果。数据分析结果以柱状图、折线图、饼状图等动态、直观呈现,并且同时提供各类分布、走势、报表、汇总表、明细表等,支持数据导出,彻底解决项目数据统计、导出、查询等难题,让用户对项目和经营状况了然于心,精准决策。
权限管理平台是企业管理平台中最重要的环节,由于企业业务系统的复杂性,为了避免员工的权限不受限带来的信息安全问题,企业需要通过对员工在系统中拥有的权限进行控制,让不同岗位、层级的员工,只能使用和看到其职权范围内的功能和信息,才能确保分工协作体系能顺畅运作,同时维护企业信息安全。LeaRun低代码开发平台提供功能和数据两种权限,通过权限设置可以灵活配置不同人员的数据权限,做到权限精细化管理,保证数据安全。
合理并且有效地运用在线项目管理软件,不仅可以让我们工作高效地运行,还能最大程度保证团队目标的达成。LeaRun低代码开发平台能通过自主配置方式快速帮助企业搭建项目管理系统,并覆盖OA、ERP、CRM、绩效、人事、企业服务、个人及组织等多个应用场景,也能最大程度上帮助企业进行智能管理,解决研发项目管理痛点,是帮助企业开启数字化转型的重要引擎。

浙公网安备 33010602011771号