PerfDog 安装使用
官方网站:https://perfdog.qq.com/
使用说明:https://bbs.perfdog.qq.com/article-detail.html?id=5
1、登录官方网站,根据你的PC平台选择想要下载的桌面应用程序(下面是以WIN为例)

2、Windows平台:解压下载包,双击打开PerfDog.exe桌面应用程序
备注:PerfDog采用免安装软件(绿色版)模式,想要更新软件则重新在官网下载最新版即可

3、USB连接手机,安卓机需打开USB调试模式,将自动检测添加手机到应用列表中,选择需要测试的手机应用
Android:有两种模式,非安装模式和安装模式。(注:请开启手机USB调试模式及允许USB应用安装。)。
a. 非安装模式:
手机即插即用,无需任何设置及安装,使用非常简单,但手机屏幕上没有实时性能数据显示。
b. 安装模式:
需要在手机上自动安装PerfDog.apk,手机屏幕上有实时性能数据显示(允许USB应用安装和PerfDog悬浮窗管理权限),启动PC版PerfDog.exe,则会在手机上自动PUSH安装PerfDog.apk,具体安装类似各个手机厂商安装第三方APP提示安装即可。(注:由于很多手机安装需要账号密码,导致无法自动安装,如果自动安装失败,则会把安装文件PerfDog.apk释放到当前文件夹里,手动安装PerfDog.apk即可)。此模式下,在测试过程中,可能由于系统资源紧缺会kill PerfDog显示app(手机界面性能数据显示),但不影响正常测试功能。

4、软件功能介绍
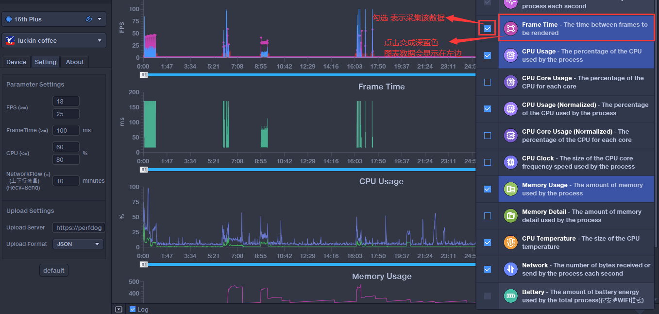
4.1 性能参数显示在page中
点击”+ ”按钮,选择需要收集性能参数,控制性能参数显示page


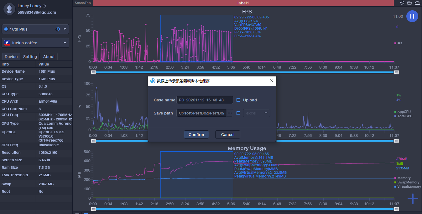
4.2 保存数据

测试结束时,可自主选择两种方式保存处理(Upload/Save)性能数据:
1) 将性能数据同步上传PerfDog云端web看板


2) 本地导出Excel文件

3) 记录回放(方便回看分析):
打开要回放文件

4) 批注及标定(鼠标左键双击,则批注。左键双击已生成的批注,则取消。鼠标左键单击,则标定):

5) 设定性能参数统计分析阈值、编辑统计参数分析及框选记录保存(对齐TDR标准):
可以通过鼠标框选/拖动查询时间周期内,统计数据等。同时可对框选数据进行保存。右边可以设定对应的性能参数统计分析阈值等

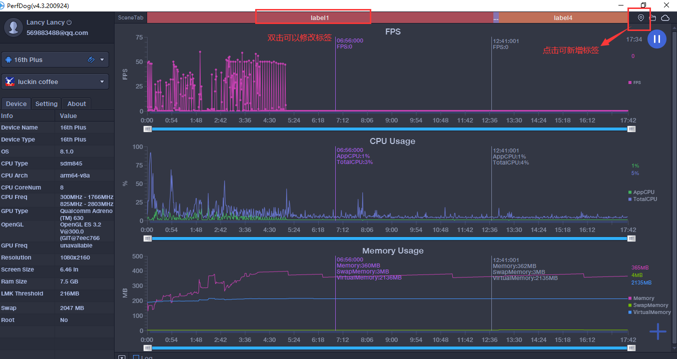
4.3 场景Lables标签
通过标签按钮给性能数据打标签,鼠标左键双击颜色区域可修改对应区域标签名

4.4 截屏记录
截屏记录开启 影响性能
4.5 Android如何测试微信小游戏&小程序:https://bbs.perfdog.qq.com/article-detail.html?id=46
4.6 FPS高阶功能(Android平台):
满足高级用户更精准测试窗口帧率(游戏、小游戏、小程序、直播、视频类、web等所有应用都适用)。
请参考:https://bbs.perfdog.qq.com/?m=app&c=detail&a=index&id=201
4.7 Log日志功能 采集系统日志信息

4.8 停止功能
无需拔手机,StopProfilling即可停止采集信息
4.9 自定义数据文件服务器地址,构建自己web云:
可修改数据文件服务器上传地址。Post上传http协议格式文件至自己服务器地址

5、WEB云平台功能介绍
5.1 个人项目列表

5.2 具体性能数据展示

5.3 测试任务管理
创建任务邀请测试成员加入,或加入其他人创建的测试任务中

5.4 测试数据共享归纳

5.5 测试任务性能数据Task Data

5.6 数据报告隐私分享

5.7 Case报告多维度对比(详情、机型、版本、比例、区间、趋势、拖拉缩放等)

5.8 比例、区间、趋势、拖拉缩放等对比(鼠标左右拖动性能曲线)


浙公网安备 33010602011771号