zabbix3.0.10 + grafana5.0.2
一:安装grafana
1 wget https://s3-us-west-2.amazonaws.com/grafana-releases/release/grafana 2 yum -y install grafana-5.0.2-1.x86_64.rpm 3 systemctl enable grafana-server 4 systemctl start grafana-server 5 grafana-cli plugins list-remote #显示插件信息 6 #安装插件方式一: 7 grafana-cli plugins install alexanderzobnin-zabbix-app 8 #安装插件方式二(git): 9 cd /var/lib/grafana/plugins/ 10 git clone https://github.com/alexanderzobnin/grafana-zabbix 11 service grafana-server restart
二:grafana web界面配置zabbix
1.Home -->>configuration--->>plugins-->>App-->>zabbix-->>Enable
2.如图:


2.需要配置在grafana上添加zabbix数据库、用户、密码

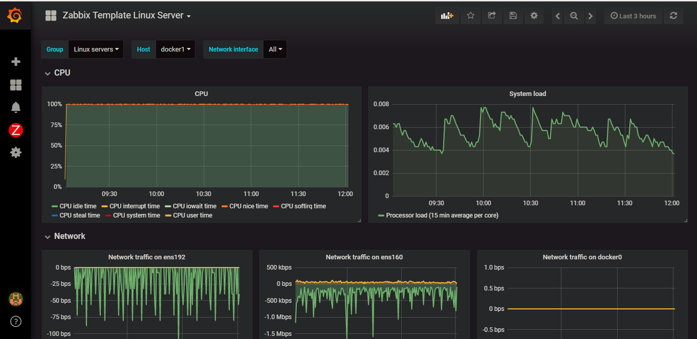
3.在garafana web界面上config之后,点击dashboard导入模板信息,最后可以看到图像。


浙公网安备 33010602011771号