使用 Grafana 展示 ClickHouse 数据
1 安装 Grafana
Red Hat、CentOS 系统使用如下方式安装(这一节操作系统使用的是:CentOS 7.4):
wget https://dl.grafana.com/oss/release/grafana-6.5.2-1.x86_64.rpmyum install grafana-6.5.2-1.x86_64.rpm
其他操作系统或者其他版本的安装,请参考官方网站:https://grafana.com/grafana/download。
2 安装 ClickHouse Grafana 插件
使用 grafana-cli 安装 ClickHouse Grafana 插件
grafana-cli plugins install vertamedia-clickhouse-datasource
启动 grafana
systemctl start grafana-server.service
3 准备 ClickHouse
ClickHouse 单机版安装参考:https://clickhouse.tech/docs/zh/getting-started/install/
4 配置 ClickHouse 数据源
登录 Grafana(登录地址为:IP:3000),初始用户名密码为 admin/admin点击如下按钮进入数据源添加界面:
选择 ClickHouse
如下图,配置 ClickHouse 服务器
点击 Save & Test 按钮,如果出现
Data source is working则说明连接 ClickHouse 数据源正常
5 创建仪表板
在主页点击最左边 + 号图标,选择 Dashboard,则会出现如下内容:
6 配置图形
上图中,点击 Add Query,进入如下图所示界面:
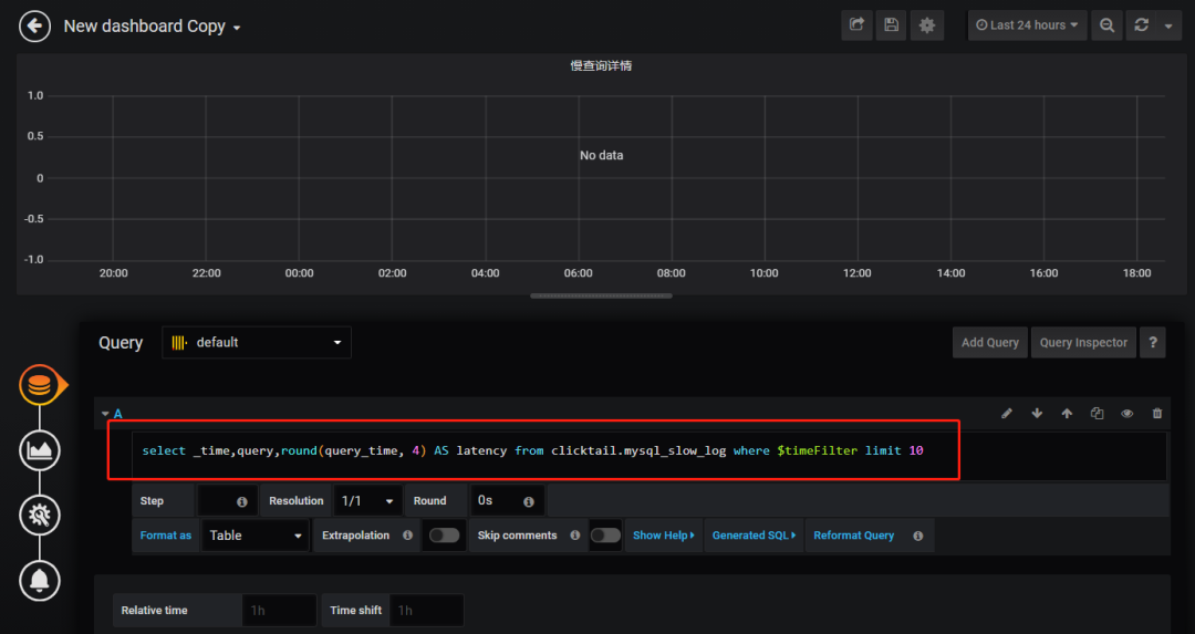
Query 这里选择刚才添加的数据源,包含 SQL 的框中,替换成你需要在 ClickHouse 查询数据的 SQL,如下图:
上图中的 SQL 为:
select _time,query,round(query_time, 4) AS latency from clicktail.mysql_slow_log where $timeFilter limit 10
其中:$timeFilter 表示右上角选择的时间范围。细心的朋友其实已经发现啦,其实 clicktail.mysql_slow_log 就是 ClickTail+CH 实现 MySQL 慢查询实时展示中记录慢查询日志的 ClickHouse 表。因此这篇文章加上之前的文章,可以实现一整套慢查询系统。
然后点击左边的第二个图标:Visualization,将 Visualization 改为 Table,如下图所示:
再点击上方的保存按钮。
在该 Dashboard 查看的效果如下图:
到这里,通过 Grafana 展示 ClickHouse 数据整个过程就完成啦。
浙公网安备 33010602011771号