如何查看GB28181流媒体平台LiveGBS中对GB28181实时视频数据统计的负载信息
@
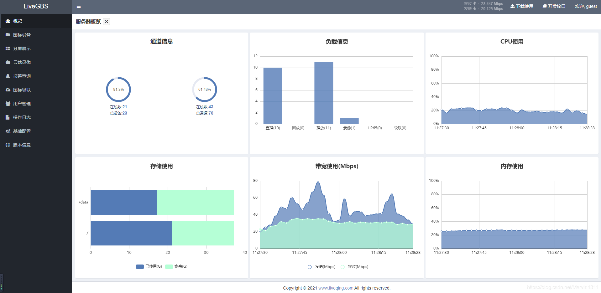
1、负载信息
实时展示直播、回放、播放、录像、H265、级联等使用数目


2、负载信息说明
- 直播:当前推流到平台的实时视频数目
- 回放:当前推流到平台的回放视频数目
- 播放:当前观看直播和回放的在线人数之和
- 录像:当前正在云端录像的通道数目
- H265:当前推流到平台的视频中编码为H265的视频数目(含实时视频和回放视频)
- 级联:上级国标平台请求播放的视频数目(含实时视频和回放视频)
3、会话列表查看
点击柱状图可以查看会话列表

3.1、会话列表



4、停止会话
会话列表里面有停止按钮,点击 停止 可以停止会话。

浙公网安备 33010602011771号