Prometheus&Grafana监控&睿象云入门教程3
Prometheus&Grafana监控&睿象云入门教程3
集成第三方告警平台睿象云
邮件通知常会出现接收不及时的问题,为确保通知信息被及时接收,可通过配置Prometheus或者Grafana与第三方平台告警平台(例如睿象云)集成,进而通过第三方平台提供的多种告警媒介(例如电话,短信)等发送告警信息。
本文以第三方告警平台睿象云为例,进行集成演示。
注册睿象云账号
集成睿象云之前须在其官网进行注册并登录,注册时需填入个人手机号和电子邮箱,以下是其官方网站https://www.aiops.com。登录之后会看到如下界面。

集成Grafana
- 点击CA智能告警平台

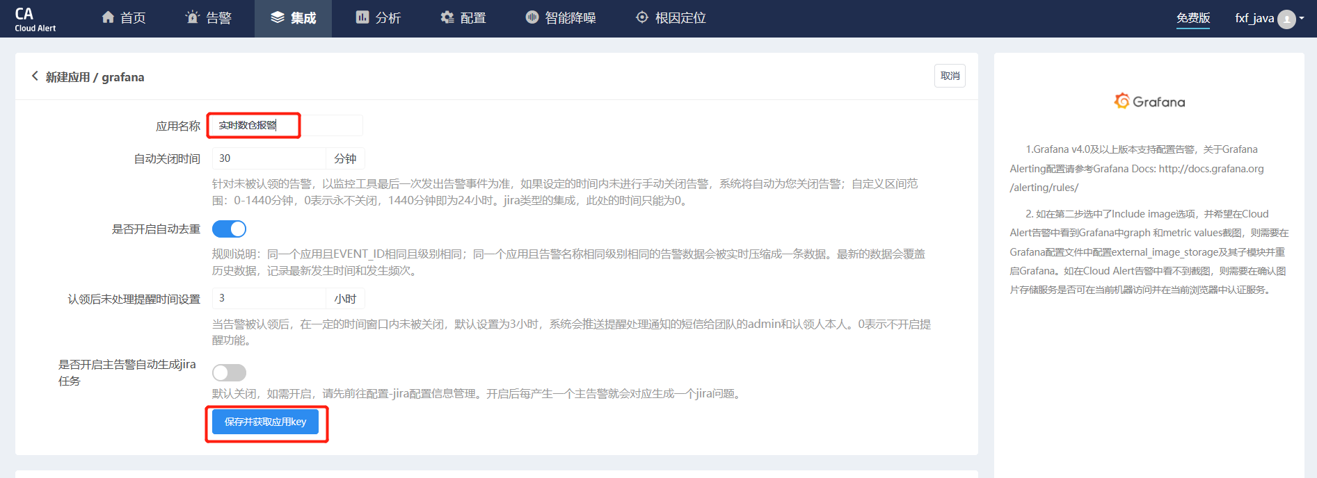
- 点击集成

- 选择Grafana

- 填入应用名称,并点击“保存并获取应用key”

- 得到AppKey之后,配置Grafana

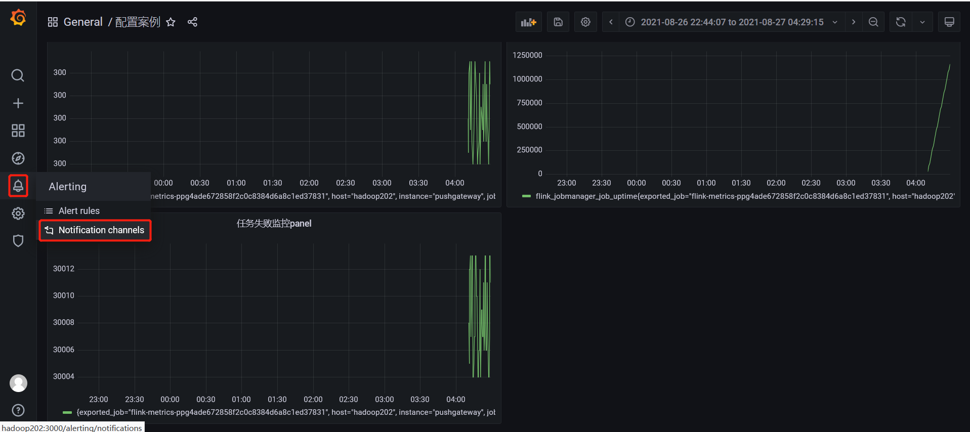
- 在Grafana中创建Notification channel,

- 配置channel

- Test&Save 测试后会接到电话以及邮件

配置分派策略
分派策略可以配置,哪些应用的告警信息,发送给哪些用户。例如实时数仓的告警信息发送给张三
- 点击“配置”🡪“分派策略”🡪“新建分派”

- 配置具体分派策略

配置通知策略
通知策略,可以配置被分派人接收告警的通知方式,通知时间,通知延时等等。
1)点击“配置”🡪“通知策略”🡪“新建通知”

2)配置具体的通知策略

测试电话、短信和邮件通知
我们将netcat停掉,flink服务就会停止,随后即可触发睿象云的动作,进而根据我们配置的分派策略和通知策略,发送告警信息。按照本文的配置,告警信息会以邮件、短信和电话的方式发送到注册时填入的手机号码。
浙公网安备 33010602011771号