ceph dashbord和监控 day3
一、部署RaowsGW服务
1.1 安装radosgw服务并初始化
1 ceph@ceph-node2:~$ sudo apt install -y radosgw 2 ceph@ceph-node3:~$ sudo apt install -y radosgw 3 ceph@ceph-node1:~/ceph-cluste$ ceph-deploy rgw create ceph-node2 4 ceph@ceph-node1:~/ceph-cluste$ ceph-deploy rgw create ceph-node3 5 ceph-s ## 查看 rgw: 2 daemons active (2 hosts, 1 zones) 6 7 ceph@ceph-node1:~/ceph-cluste$ 8 ceph@ceph-node1:~/ceph-cluste$ ceph osd pool ls 9 device_health_metrics 10 myrbd1 11 .rgw.root ##rgw自动创建的资源池, 12 default.rgw.log #存储日志信息 13 default.rgw.control #系统控制池 14 default.rgw.meta #元数据存储池 15 ceph-metadata 16 cephfs-data 17 mypool 18 rdb-data
1.2 在ceph-node2安装haporoxy,做负载均衡
[root@node01 ~]# yum install -y haproxy [root@node01 ~]# vim /etc/haproxy/haproxy.cfg #--------------------------------------------------------------------- # main frontend which proxys to the backends #--------------------------------------------------------------------- listen ceph-rgw bind 0.0.0.0:80 mode tcp server rgw1 192.168.1.10:7480 check inter 3s fall 3 rise 5 server rgw2 192.168.1.30:7480 check inter 3s fall 3 rise 5 "/etc/haproxy/haproxy.cfg" 67L, 2381C [root@node01 ~]# systemctl restart haproxy.service
ceph@ceph-node1:~/ceph-cluste$ radosgw-admin --help


1.3 验证 RGW zone 信息
ceph@ceph-node1:~/ceph-cluste$ sudo radosgw-admin zone get --rgw-zone=default
{
"id": "fe17e71b-2bc6-4636-bd9c-53b6f4de8a9d",
"name": "default",
"domain_root": "default.rgw.meta:root",
"control_pool": "default.rgw.control",
"gc_pool": "default.rgw.log:gc",
"lc_pool": "default.rgw.log:lc",
"log_pool": "default.rgw.log",
"intent_log_pool": "default.rgw.log:intent",
"usage_log_pool": "default.rgw.log:usage",
"roles_pool": "default.rgw.meta:roles",
"reshard_pool": "default.rgw.log:reshard",
"user_keys_pool": "default.rgw.meta:users.keys",
"user_email_pool": "default.rgw.meta:users.email",
"user_swift_pool": "default.rgw.meta:users.swift",
"user_uid_pool": "default.rgw.meta:users.uid",
"otp_pool": "default.rgw.otp",
"system_key": {
"access_key": "",
"secret_key": ""
},
"placement_pools": [
{
"key": "default-placement",
"val": {
"index_pool": "default.rgw.buckets.index",
"storage_classes": {
"STANDARD": {
"data_pool": "default.rgw.buckets.data"
}
},
"data_extra_pool": "default.rgw.buckets.non-ec",
"index_type": 0
}
}
],
"realm_id": "",
"notif_pool": "default.rgw.log:notif"
}
1.4 radosgw http 高可用
ceph@ceph-node1:~/ceph-cluste$ cat ceph.conf [global] fsid = 9794f4ef-1914-431b-b775-e85038312e18 public_network = 192.168.1.0/24 cluster_network = 192.168.2.0/24 mon_initial_members = ceph-node2 mon_host = 192.168.1.20 auth_cluster_required = cephx auth_service_required = cephx auth_client_required = cephx [client.rgw.ceph-node1] rgw_host = ceph-node1 rgw_frontends = civetweb port 9900 [client.rgw.ceph-node3] rgw_host = ceph-node3 rgw_frontends = civetweb port 9900 ceph@ceph-node1:~/ceph-cluste$ ceph-deploy config push ceph-node3 root@ceph-node3:/# systemctl restart ceph-radosgw@rgw.ceph-node3.service
1.5 创建证书
root@ceph-node3:/# cd /etc/ceph/ root@ceph-node3:/etc/ceph# mkdir certs root@ceph-node3:/etc/ceph# cd certs/ root@ceph-node3:/etc/ceph/certs# openssl genrsa -out civetweb.key 2048 Generating RSA private key, 2048 bit long modulus (2 primes) ...................................................................................................................................................................................................+++++ .............................+++++ e is 65537 (0x010001) root@ceph-node3:/etc/ceph/certs# ls civetweb.key root@ceph-node3:/etc/ceph/certs# openssl req -new -x509 -key civetweb.key -out civetweb.crt -subj "/CN=rgw.magedu.net" Can't load /root/.rnd into RNG 140456774357440:error:2406F079:random number generator:RAND_load_file:Cannot open file:../crypto/rand/randfile.c:88:Filename=/root/.rnd root@ceph-node3:/etc/ceph/certs# ls civetweb.crt civetweb.key root@ceph-node3:/etc/ceph/certs# cat civetweb.key civetweb.crt >civetweb.pem root@ceph-node3:/etc/ceph/certs# ls civetweb.crt civetweb.key civetweb.pem
1.6 创建用户并授权
ceph@ceph-node1:~/ceph-cluste$ radosgw-admin user create --uid="ymed" --display-name "ymedu"
{
"user_id": "ymed",
"display_name": "ymedu",
"email": "",
"suspended": 0,
"max_buckets": 1000,
"subusers": [],
"keys": [
{
"user": "ymed",
"access_key": "VGYL31EA0JM6OBQM585L",
"secret_key": "eEg5wXYAzGNflN7nBbXX2z7kHhn79i7myLF4qqAo"
}
],
"swift_keys": [],
"caps": [],
"op_mask": "read, write, delete",
"default_placement": "",
"default_storage_class": "",
"placement_tags": [],
"bucket_quota": {
"enabled": false,
"check_on_raw": false,
"max_size": -1,
"max_size_kb": 0,
"max_objects": -1
},
"user_quota": {
"enabled": false,
"check_on_raw": false,
"max_size": -1,
"max_size_kb": 0,
"max_objects": -1
},
"temp_url_keys": [],
"type": "rgw",
"mfa_ids": []
}
从上面的输出可以看到access_key,secret_key,同时也能够看到关于bucket,user配额相关的内容
1、radosgw-admin user modify 修改用户信息;
2、radosgw-admin user rm 删除用户;
3、radosgw-admin user enable,radosgw-admin user suspend 启用和禁用用户。
此时用户已经创建完毕,我们可以配置 s3cmd 访问集群了,访问集群的时候需要用到RGW的访问域名。如果在企业中最好设置DNS解析,当前为了测试直接写hosts文件的方式实现:
注:当前集群有多个radosgw,指向任意一个均可以,生产环境应该指向radosgw的VIP地址
1.7安装s3cmd工具
#在客户端安装c3scmd工具
ceph@ceph-node1:~/ceph-cluste$ sudo apt install -y s3cmd
#查看用户信息能不能正常访问
ceph@ceph-node1:~/ceph-cluste$ radosgw-admin user info --uid ymed
{
"user_id": "ymed",
"display_name": "ymedu",
"email": "",
"suspended": 0,
"max_buckets": 1000,
"subusers": [],
"keys": [
{
"user": "ymed",
"access_key": "VGYL31EA0JM6OBQM585L",
"secret_key": "eEg5wXYAzGNflN7nBbXX2z7kHhn79i7myLF4qqAo"
}
],
"swift_keys": [],
"caps": [],
"op_mask": "read, write, delete",
"default_placement": "",
"default_storage_class": "",
"placement_tags": [],
"bucket_quota": {
"enabled": false,
"check_on_raw": false,
"max_size": -1,
"max_size_kb": 0,
"max_objects": -1
},
"user_quota": {
"enabled": false,
"check_on_raw": false,
"max_size": -1,
"max_size_kb": 0,
"max_objects": -1
},
"temp_url_keys": [],
"type": "rgw",
"mfa_ids": []
}
#配置c3cmd
ceph@ceph-node1:~/ceph-cluste$ s3cmd --configure
Enter new values or accept defaults in brackets with Enter.
Refer to user manual for detailed description of all options.
Access key and Secret key are your identifiers for Amazon S3. Leave them empty for using the env variables.
Access Key: VGYL31EA0JM6OBQM585L
Secret Key: eEg5wXYAzGNflN7nBbXX2z7kHhn79i7myLF4qqAo
Default Region [US]:
Use "s3.amazonaws.com" for S3 Endpoint and not modify it to the target Amazon S3.
S3 Endpoint [s3.amazonaws.com]: 192.168.1.20:7480
Use "%(bucket)s.s3.amazonaws.com" to the target Amazon S3. "%(bucket)s" and "%(location)s" vars can be used
if the target S3 system supports dns based buckets.
DNS-style bucket+hostname:port template for accessing a bucket [%(bucket)s.s3.amazonaws.com]: 192.168.1.20:7480[%(bucket)s
Encryption password is used to protect your files from reading
by unauthorized persons while in transfer to S3
Encryption password:
Path to GPG program [/usr/bin/gpg]:
When using secure HTTPS protocol all communication with Amazon S3
servers is protected from 3rd party eavesdropping. This method is
slower than plain HTTP, and can only be proxied with Python 2.7 or newer
Use HTTPS protocol [Yes]: False
On some networks all internet access must go through a HTTP proxy.
Try setting it here if you can't connect to S3 directly
HTTP Proxy server name:
New settings:
Access Key: VGYL31EA0JM6OBQM585L
Secret Key: eEg5wXYAzGNflN7nBbXX2z7kHhn79i7myLF4qqAo
Default Region: US
S3 Endpoint: 192.168.1.20:7480
DNS-style bucket+hostname:port template for accessing a bucket: 192.168.1.20:7480[%(bucket)s
Encryption password:
Path to GPG program: /usr/bin/gpg
Use HTTPS protocol: False
HTTP Proxy server name:
HTTP Proxy server port: 0
Test access with supplied credentials? [Y/n] y
Please wait, attempting to list all buckets...
Success. Your access key and secret key worked fine :-)
Now verifying that encryption works...
Not configured. Never mind.
Save settings? [y/N] y
Configuration saved to '/var/lib/ceph/.s3cfg'
1.8 通过s3cmd工具测试
#测试访问 ceph@ceph-node1::~# s3cmd mb s3://z0ukun-rgw-bucket ERROR: S3 error: 403 (SignatureDoesNotMatch) #修改版本启用V2 ceph@ceph-node1::~# sed -i '/signature_v2/s/False/True/g' /root/.s3cfg #创建 bucket ceph@ceph-node1::~# s3cmd mb s3://z0ukun-rgw-bucket Bucket 's3://z0ukun-rgw-bucket/' created #查看 ceph@ceph-node1::~# s3cmd ls 2021-09-20 s3://z0ukun-rgw-bucket #上传 ceph@ceph-node1:~# s3cmd put /etc/fstab s3://z0ukun-rgw-bucket/fstab upload: '/etc/fstab' -> 's3://z0ukun-rgw-bucket/fstab' [1 of 1] 678 of 678 100% in 3s 207.87 B/s done #查看是否有文件 ceph@ceph-node1::~# s3cmd ls s3://z0ukun-rgw-bucket 2021-09-20 08:36 678 s3://z0ukun-rgw-bucket/fstab #查看详细信息 ceph@ceph-node1::~# s3cmd info s3://z0ukun-rgw-bucket s3://z0ukun-rgw-bucket/ (bucket): Location: default Payer: BucketOwner Expiration Rule: none Policy: none CORS: none ACL: user1: FULL_CONTROL #测试下载 ceph@ceph-node1:~# s3cmd get s3://z0ukun-rgw-bucket/fstab test-fstab download: 's3://z0ukun-rgw-bucket/fstab' -> 'test-fstab' [1 of 1] 678 of 678 100% in 0s 80.99 kB/s done ceph@ceph-node1:~# ls test-fstab 除了这几个常见的基本功能之外,s3cmd还提供了sync,cp,mv,setpolicy,multipart等功能,我们可以通过s3cmd --help获取更多的命令帮助
二、ceph dashboard 和监控
2.1 启用dashaboard插件
#dashboard要在mgr得活跃节点安装
ceph@ceph-node1:~$ ceph -s
cluster:
id: 9794f4ef-1914-431b-b775-e85038312e18
health: HEALTH_OK
services:
mon: 3 daemons, quorum ceph-node2,ceph-node1,ceph-node3 (age 51m)
mgr: ceph-node3(active, since 51m), standbys: ceph-node2
mds: 1/1 daemons up
osd: 9 osds: 9 up (since 51m), 9 in (since 3w)
rgw: 2 daemons active (2 hosts, 1 zones)
data:
volumes: 1/1 healthy
pools: 9 pools, 329 pgs
objects: 306 objects, 300 MiB
usage: 1.1 GiB used, 44 GiB / 45 GiB avail
pgs: 329 active+clean
#安装dashboard
root@ceph-node3:/home/long# apt install ceph-mgr-dashboard
#启用dashboard功能
ceph@ceph-node1:~$ ceph mgr module enable dashboard
注:模块启用后还不能直接访问,需要配置关闭 SSL 或启用 SSL 及指定监听地址。
ceph@ceph-node1:~$ ceph mgr module enable dashboard
ceph@ceph-node1:~$ ceph config set mgr mgr/dashboard/ssl false
ceph@ceph-node1:~$ ceph config set mgr mgr/dashboard/ceph-node3/server_addr 192.168.1.30
ceph@ceph-node1:~$ ceph config set mgr mgr/dashboard/ceph-node3/server_port 9009
#mgr需要重启一下,才能看到端口起来
root@ceph-node3:/home/long#
root@ceph-node3:/home/long# lsof -i:9009
COMMAND PID USER FD TYPE DEVICE SIZE/OFF NODE NAME
ceph-mgr 1119 ceph 30u IPv4 35744 0t0 TCP ceph-node3:9009 (LISTEN)
#需要创建用户账号才能登录
ceph@ceph-node1:~$ touch pass.txt
ceph@ceph-node1:~$ echo "123123" > pass.txt
ceph@ceph-node1:~$ ceph dashboard set-login-credentials xiaolong -i pass.txt
******************************************************************
*** WARNING: this command is deprecated. ***
*** Please use the ac-user-* related commands to manage users. ***
******************************************************************
Username and password updated


2.2 安装prometheus
root@ceph-node2:~# mkdir /apps root@ceph-node2:/apps# ls alertmanager-0.21.0.linux-amd64.tar.gz node_exporter-1.0.1.linux-amd64.tar.gz grafana-7.3.6-1.x86_64.rpm prometheus-2.23.0.linux-amd64.tar.gz root@ceph-node2:/apps# tar xvf prometheus-2.23.0.linux-amd64.tar.gz prometheus-2.23.0.linux-amd64/ prometheus-2.23.0.linux-amd64/LICENSE prometheus-2.23.0.linux-amd64/consoles/ prometheus-2.23.0.linux-amd64/consoles/node-cpu.html prometheus-2.23.0.linux-amd64/consoles/prometheus-overview.html prometheus-2.23.0.linux-amd64/consoles/node-overview.html prometheus-2.23.0.linux-amd64/consoles/node.html prometheus-2.23.0.linux-amd64/consoles/node-disk.html prometheus-2.23.0.linux-amd64/consoles/index.html.example prometheus-2.23.0.linux-amd64/consoles/prometheus.html prometheus-2.23.0.linux-amd64/prometheus prometheus-2.23.0.linux-amd64/console_libraries/ prometheus-2.23.0.linux-amd64/console_libraries/prom.lib prometheus-2.23.0.linux-amd64/console_libraries/menu.lib prometheus-2.23.0.linux-amd64/prometheus.yml prometheus-2.23.0.linux-amd64/promtool prometheus-2.23.0.linux-amd64/NOTICE root@ceph-node2:/apps# ls alertmanager-0.21.0.linux-amd64.tar.gz node_exporter-1.0.1.linux-amd64.tar.gz prometheus-2.23.0.linux-amd64.tar.gz grafana-7.3.6-1.x86_64.rpm prometheus-2.23.0.linux-amd64 root@ceph-node2:/apps# ln -sv /apps/prometheus-2.23.0.linux-amd64 /apps/prometheus '/apps/prometheus' -> '/apps/prometheus-2.23.0.linux-amd64' root@ceph-node2:/apps# ls alertmanager-0.21.0.linux-amd64.tar.gz node_exporter-1.0.1.linux-amd64.tar.gz prometheus-2.23.0.linux-amd64 grafana-7.3.6-1.x86_64.rpm prometheus prometheus-2.23.0.linux-amd64.tar.gz root@ceph-node2:/apps# vim /etc/systemd/system/prometheus.service [Unit] Description=Prometheus Server Documentation=https://prometheus.io/docs/introduction/overview/ After=network.target [Service] Restart=on-failure WorkingDirectory=/apps/prometheus/ ExecStart=/apps/prometheus/prometheus --config.file=/apps/prometheus/prometheus.yml [Install] WantedBy=multi-user.target root@ceph-node2:/apps# systemctl daemon-reload root@ceph-node2:/apps# systemctl restart prometheus.service root@ceph-node2:/apps# systemctl enable prometheus.service Created symlink /etc/systemd/system/multi-user.target.wants/prometheus.service → /etc/systemd/system/prometheus.service. root@ceph-node2:/apps# lsof -i:9090 COMMAND PID USER FD TYPE DEVICE SIZE/OFF NODE NAME prometheu 5209 root 10u IPv6 49824 0t0 TCP *:9090 (LISTEN) prometheu 5209 root 11u IPv6 50844 0t0 TCP localhost:60360->localhost:9090 (ESTABLISHED) prometheu 5209 root 12u IPv6 49841 0t0 TCP localhost:9090->localhost:60360 (ESTABLISHED)

2.2 安装node_exporter
#各节点安装node_expoter root@ceph-node2:/apps# tar xvf node_exporter-1.0.1.linux-amd64.tar.gz node_exporter-1.0.1.linux-amd64/ node_exporter-1.0.1.linux-amd64/NOTICE node_exporter-1.0.1.linux-amd64/node_exporter node_exporter-1.0.1.linux-amd64/LICENSE root@ceph-node2:/apps# ln -sv /apps/node_exporter-1.0.1.linux-amd64 /apps/node_exporter '/apps/node_exporter' -> '/apps/node_exporter-1.0.1.linux-amd64' root@ceph-node2:/apps# vim /etc/systemd/system/node-exporter.service [Unit] Description=Prometheus Node Exporter After=network.target [Service] ExecStart=/apps/node_exporter/node_exporter [Install] WantedBy=multi-user.target root@ceph-node2:/apps# systemctl daemon-reload root@ceph-node2:/apps# systemctl restart node-exporter root@ceph-node2:/apps# systemctl enable node-exporter Created symlink /etc/systemd/system/multi-user.target.wants/node-exporter.service → /etc/systemd/system/node-exporter.service. root@ceph-node2:/apps# ss -tnl | grep 9100 LISTEN 0 128 *:9100 *:*

2.3 配置prometheus server 并且验证
1 root@ceph-node2:/apps# vim /apps/prometheus/prometheus.yml 2 scrape_configs: 3 # The job name is added as a label `job=<job_name>` to any timeseries scraped from this config. 4 - job_name: 'ceph-node-data' 5 6 # metrics_path defaults to '/metrics' 7 # scheme defaults to 'http'. 8 9 static_configs: 10 - targets: ['192.168.1.10:9100','192.168.1.20:9090','192.168.1.30:9100'] 11 root@ceph-node2:/apps# systemctl restart prometheus.service

2.4 通过prometheus 监控ceph
1 Ceph manager 内部的模块中包含了 prometheus 的监控模块,并监听在每个 manager 节点的 9283 端口,该端口用于将采集到的信息通过 http 接口向 prometheus 提供数据。 2 3 https://docs.ceph.com/en/mimic/mgr/prometheus/?highlight=prometheus 4 5 root@ceph-node2:/apps# ceph mgr module enable prometheus 6 root@ceph-node2:/apps# ss -tnl | grep 9283 7 LISTEN 0 5 *:9283

2.5 配置prometheus 采集数据
1 root@ceph-node2:/apps# vim /apps/prometheus/prometheus.yml 2 - job_name: 'ceph-node-data' 3 4 # metrics_path defaults to '/metrics' 5 # scheme defaults to 'http'. 6 7 static_configs: 8 - targets: ['192.168.1.10:9100','192.168.1.20:9090','192.168.1.30:9100'] 9 job_name: 'ceph-cluster-data' 10 11 # metrics_path defaults to '/metrics' 12 # # scheme defaults to 'http'. 13 # 14 static_configs: 15 - targets: ['192.168.1.20:9283'] 16 root@ceph-node2:/apps# systemctl restart prometheus.service

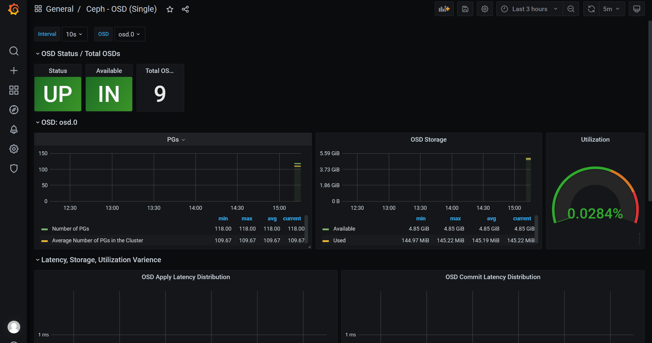
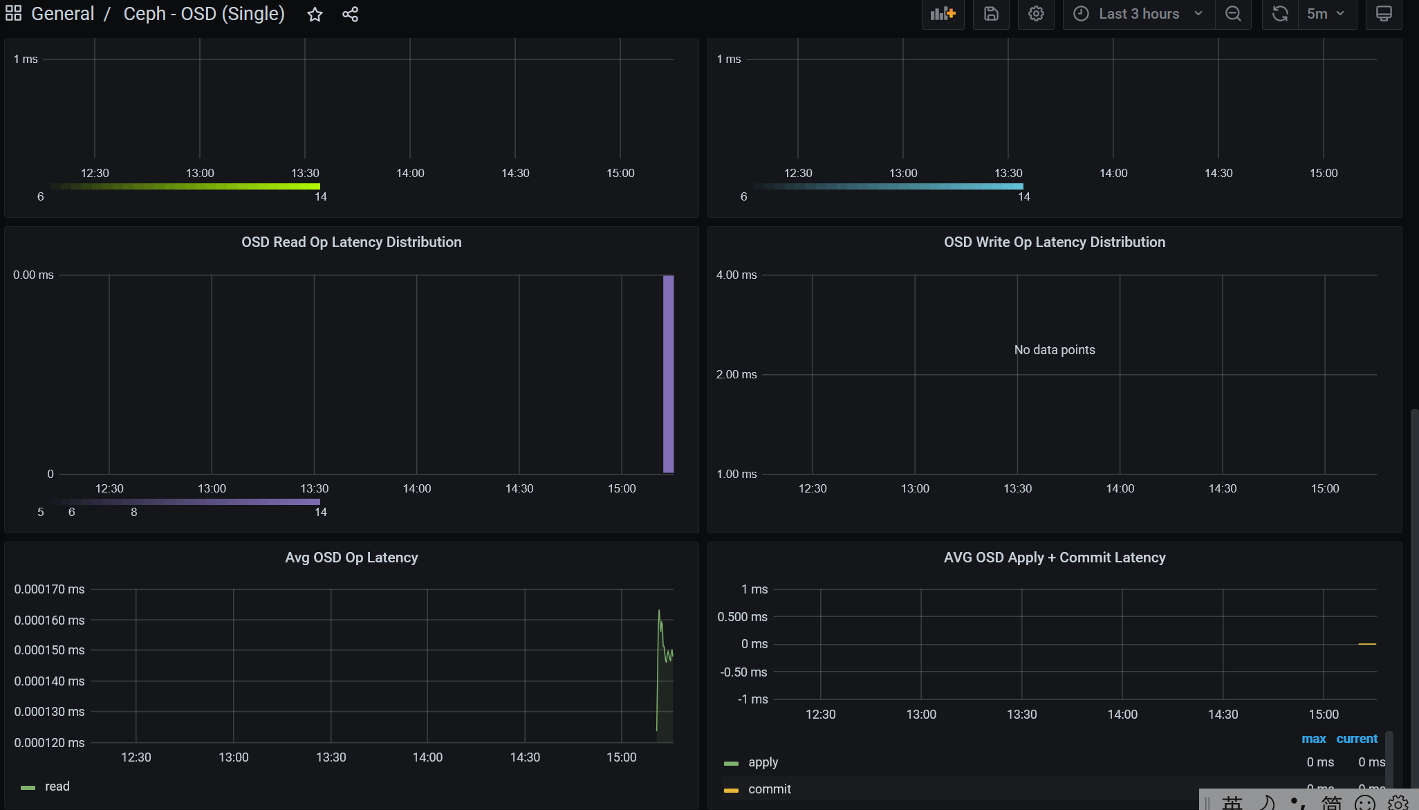
2.6 通过grafana显示数据
1 root@ceph-node2:/apps# apt-get install -y adduser libfontconfig1 2 Reading package lists... Done 3 Building dependency tree 4 Reading state information... Done 5 adduser is already the newest version (3.116ubuntu1). 6 libfontconfig1 is already the newest version (2.12.6-0ubuntu2). 7 libfontconfig1 set to manually installed. 8 0 upgraded, 0 newly installed, 0 to remove and 162 not upgraded. 9 10 root@ceph-node2:/apps# wget https://dl.grafana.com/oss/release/grafana_7.5.1_amd64.deb 11 --2021-09-20 11:19:48-- https://dl.grafana.com/oss/release/grafana_7.5.1_amd64.deb 12 Resolving dl.grafana.com (dl.grafana.com)... 151.101.54.217, 2a04:4e42:d::729 13 Connecting to dl.grafana.com (dl.grafana.com)|151.101.54.217|:443... connected. 14 HTTP request sent, awaiting response... 200 OK 15 Length: 55597840 (53M) [application/vnd.debian.binary-package] 16 Saving to: ‘grafana_7.5.1_amd64.deb’ 17 18 grafana_7.5.1_amd64.deb 100%[================================================================>] 53.02M 2.86MB/s in 20s 19 20 2021-09-20 11:20:10 (2.61 MB/s) - ‘grafana_7.5.1_amd64.deb’ saved [55597840/55597840] 21 22 root@ceph-node2:/apps# dpkg -i grafana_7.5.9_amd64.deb 23 dpkg: error: cannot access archive 'grafana_7.5.9_amd64.deb': No such file or directory 24 root@ceph-node2:/apps# ls 25 1 node_exporter prometheus-2.23.0.linux-amd64 26 alertmanager-0.21.0.linux-amd64.tar.gz node_exporter-1.0.1.linux-amd64 prometheus-2.23.0.linux-amd64.tar.gz 27 grafana-7.3.6-1.x86_64.rpm node_exporter-1.0.1.linux-amd64.tar.gz 28 grafana_7.5.1_amd64.deb prometheus 29 root@ceph-node2:/apps# dpkg -i grafana_7.5.1_amd64.deb 30 Selecting previously unselected package grafana. 31 (Reading database ... 83133 files and directories currently installed.) 32 Preparing to unpack grafana_7.5.1_amd64.deb ... 33 Unpacking grafana (7.5.1) ... 34 Setting up grafana (7.5.1) ... 35 Adding system user `grafana' (UID 117) ... 36 Adding new user `grafana' (UID 117) with group `grafana' ... 37 Not creating home directory `/usr/share/grafana'. 38 ### NOT starting on installation, please execute the following statements to configure grafana to start automatically using systemd 39 sudo /bin/systemctl daemon-reload 40 sudo /bin/systemctl enable grafana-server 41 ### You can start grafana-server by executing 42 sudo /bin/systemctl start grafana-server 43 Processing triggers for ureadahead (0.100.0-21) ... 44 Processing triggers for systemd (237-3ubuntu10.42) ... 45 root@ceph-node2:/apps# systemctl start grafana-server 46 root@ceph-node2:/apps# systemctl enable grafana-server 47 Synchronizing state of grafana-server.service with SysV service script with /lib/systemd/systemd-sysv-install. 48 Executing: /lib/systemd/systemd-sysv-install enable grafana-server 49 Created symlink /etc/systemd/system/multi-user.target.wants/grafana-server.service → /usr/lib/systemd/system/grafana-server.service. 50 root@ceph-node2:/apps# ss -tnl | grep 3000 51 LISTEN 0 128 *:3000 *:*




https://grafana.com/grafana/dashboards/7056 #ceph cluser



2021-09-2415:13:26
ok!

浙公网安备 33010602011771号