性能测试计划 案例
性能需求:
1、平台满足1000用户同时使用该平台
2、平台中最大响应时间不能超过5秒
(需求来自:产品经理 ;市场)
• 测试前期准备
• 测试工具技术引入
1、准备:
测试的目标: 并发1000、响应时间5s
场景:登录 查询产品 增加产品 修改产品 删除产品
机器:服务器配置(测试环境和生产环境的配置要一致)
数据:
a、并发800,ramp-up 1秒
b、并发1000
c、并发1200
d、并发1400
e、并发1600
2、工具:jmeter
后端监听器 influxDB ,通过grafana展示
3、测试计划:
1、什么时候开始,什么时候结束
2、谁来负责
3、具体使用到那些工具
4、测试场景也需要写进去
5、前置工作内容
背景
前置工作(人员配备;技术、工具选择;测试范围;测试风险)
测试设计与开发(jmeter、locust)
测试执行与管理(登录场景)
测试报告分析(参与人员、报告汇总、测试风险、测试结论)
4、测试执行
 
5、数据分析
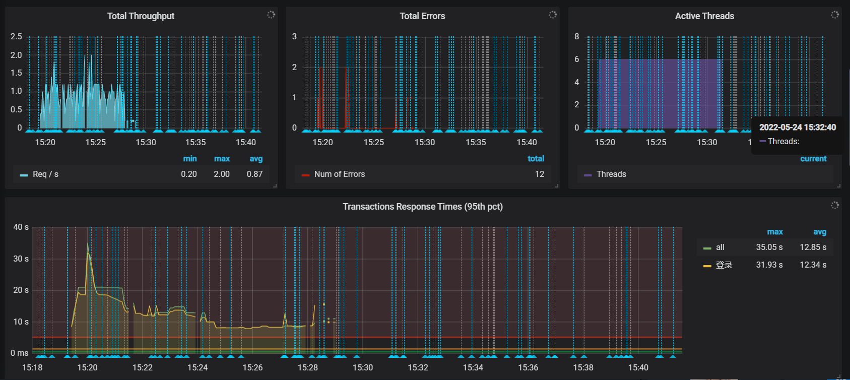
性能数据:500
1、系统资源

 
 
 
 

3、结果分析
每秒并发500
服务响应时间:
平均响应时间:6409
最大响应时间:39717
最小响应时间:1616
服务吞吐量:
48.6/min
Linux系统资源:
cpu最大占用率:76%
内存使用率:25%
性能测试结果:
1、系统吞吐量是0.81/s,随着测试的深入进入 系统的CPU资源一直处于高负载,导致请求响应时间呈上升趋势,导致系统大多数请求失败,错误率:2.55%
2、与最初性能测试目标对比,本次测试结果不通过
每秒并发800
Linux系统资源
服务响应时间
服务吞吐量
性能测试结果
、、、
、、、
整体性能结果
在每秒500的请求下,不满足系统的性能测试目标。



 
                
            
         
         浙公网安备 33010602011771号
浙公网安备 33010602011771号