让你赚钱更省力的 10 个开源项目!
做程序员的,除了本职工作外,不少人会有一份副业,帮人开发网站或小程序等。这些工作肯定是离不开向客户交付管理后台的,那么一套又漂亮又省力的后台框架,就可以大幅节约你的开发成本。本文推荐了十个不错的开源项目,值得收藏!
Web 开发中几乎的平台都需要一个后台管理,但是从零开发一套后台控制面板并不容易,幸运的是有很多开源免费的后台控制面板可以给开发者使用,那么有哪些优秀的开源免费的控制面板呢?我在 Github 上收集了一些优秀的后台控制面板,并总结得出 Top 10。
1. AdminLTE
Github Star 数 24969 , Github 地址:
https://github.com/almasaeed2010/AdminLTE
非常流行的基于 Bootstrap 3.x 的免费的后台 UI 框架。

2. vue-Element-Admin
Github Star 数 19546, Github 地址:
https://github.com/PanJiaChen/vue-element-admin
一个基于 vue2.0 和 Eelement 的控制面板 UI 框架。

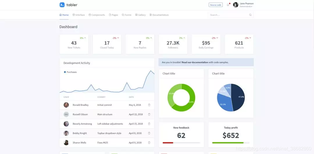
3. tabler
Github Star 数 15870, Github 地址:
https://github.com/tabler/tabler
构建在 BootStrap 4 之上的免费的 HTML 控制面板框架

4. Gentelella
Github Star 数 15654, Github 地址:
https://github.com/puikinsh/gentelella
一个基于 Bootstarp 的免费的后台控制面板。

5. ng2-admin
Github Star 数 13181, Github 地址:
https://github.com/akveo/ngx-admin
基于 Angular 2, Bootstrap 4 和 Webpack 的后台管理面板框架。

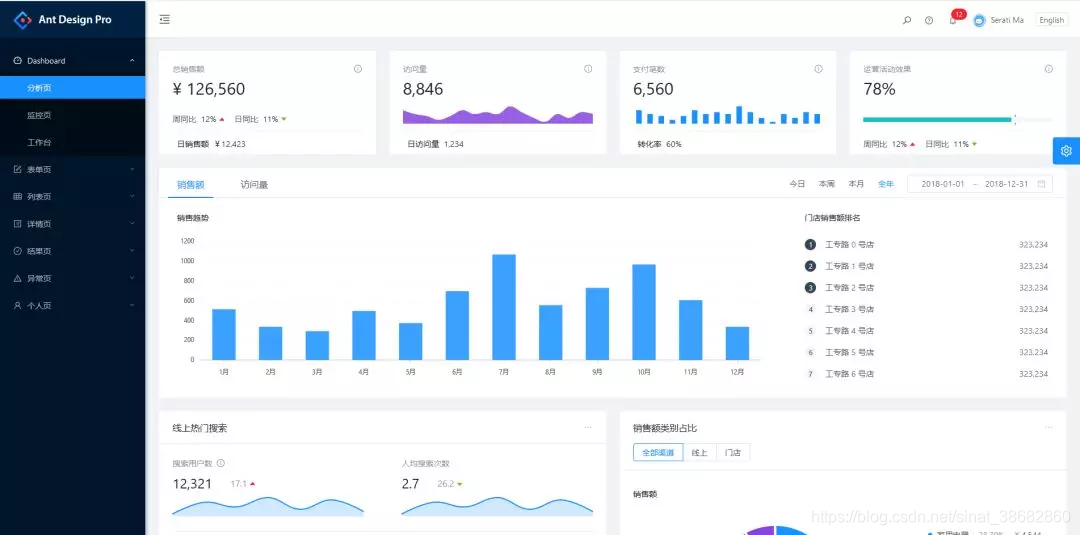
6. ant-design-pro
Github Star 数 12707,Github 地址:
https://github.com/ant-design/ant-design-pro
开箱即用的中台前端/设计解决方案

7. blur-admin
Github Star 数 9241,Github 地址:
https://github.com/akveo/blur-admin
基于 Angular 和 Bootstrap 的后台管理面板框架。

8. vue-admin
Github Star 数 8676,Github 地址:
https://github.com/vue-bulma/vue-admin
基于 Vue 和 Bulma 的控制面板。

9. iview-admin
Github Star 数 8668,Github 地址:
https://github.com/iview/iview-admin
基于 iView 的 Vue 2.0 控制面板。

10. material-dashboard
Github Star 数 7111,Github 地址:
https://github.com/creativetimofficial/material-dashboard
基于 Bootstrap 4 和 Material 风格的控制面板。

本文来自博客园,作者:I'm_江河湖海,转载请注明原文链接:https://www.cnblogs.com/jhhh/p/16763713.html

浙公网安备 33010602011771号